What did you do?
We launched a Prometheus 2.17.1 instance with docker and have been running it for 5 ~ 7 days
What did you expect to see?
The memory usage is as stable as other Prometheus instances
What did you see instead? Under which circumstances?
The available memory of the node which hosts the Prometheus 2.17.1 instance gets decreasing like below:

The decreasing green and purple line represents metrics of nodes that host Prometheus 2.17.1, other lines are nodes hosting Prometheus 2.13.
Heap dump of green host

I understand that there is overhead in resource usage as release note says, but this is more than we expected.
Environment
System information: Linux 3.10.0-514.10.2.el7.x86_64 x86_64
Prometheus version:
prometheus, version 2.17.1 (branch: HEAD, revision: ae041f97cfc6f43494bed65ec4ea4e3a0cf2ac69)
build user: root@806b02dfe114
build date: 20200326-16:18:19
go version: go1.13.9
prometheus.yml
global:
scrape_interval: 10s
scrape_timeout: 5s
evaluation_interval: 10s
external_labels:
global:
scrape_interval: 10s
scrape_timeout: 5s
evaluation_interval: 10s
external_labels:
cluster_name: XXX
phase: beta
role: HBaseUnit
alerting:
alertmanagers:
- static_configs:
- targets:
- XXX
scheme: http
timeout: 10s
api_version: v1
rule_files:
- /prometheus/alerts.yml
scrape_configs:
- job_name: hbase
honor_timestamps: true
scrape_interval: 10s
scrape_timeout: 5s
metrics_path: /metrics
scheme: http
file_sd_configs:
- files:
- /prometheus/hbases.yml
refresh_interval: 5m
relabel_configs:
- source_labels: [__address__]
separator: ;
regex: (.*):\d+
target_label: instance
replacement: ${1}
action: replace
- job_name: namenode
honor_timestamps: true
scrape_interval: 10s
scrape_timeout: 5s
metrics_path: /metrics
scheme: http
file_sd_configs:
- files:
- /prometheus/namenodes.yml
refresh_interval: 5m
relabel_configs:
- source_labels: [__address__]
separator: ;
regex: (.*):\d+
target_label: instance
replacement: ${1}
action: replace
- job_name: datanode
honor_timestamps: true
scrape_interval: 10s
scrape_timeout: 5s
metrics_path: /metrics
scheme: http
file_sd_configs:
- files:
- /prometheus/datanodes.yml
refresh_interval: 5m
relabel_configs:
- source_labels: [__address__]
separator: ;
regex: (.*):\d+
target_label: instance
replacement: ${1}
action: replace
- job_name: node
honor_timestamps: true
scrape_interval: 10s
scrape_timeout: 5s
metrics_path: /metrics
scheme: http
file_sd_configs:
- files:
- /prometheus/nodes.yml
refresh_interval: 5m
relabel_configs:
- source_labels: [__address__]
separator: ;
regex: (.*):\d+
target_label: instance
replacement: ${1}
action: replace
log
level=info ts=2020-04-09T06:56:28.464Z caller=main.go:635 msg="Server is ready to receive web requests."
level=info ts=2020-04-09T06:56:28.992Z caller=main.go:788 msg="Loading configuration file" filename=/prometheus/prometheus.yml
level=info ts=2020-04-09T06:56:28.996Z caller=main.go:816 msg="Completed loading of configuration file" filename=/prometheus/prometheus.yml
level=info ts=2020-04-09T09:56:35.227Z caller=compact.go:495 component=tsdb msg="write block" mint=1586415394174 maxt=1586419200000 ulid=01E5F5XB279BDHD5BYMGMWCQJE duration=211.398821ms
level=info ts=2020-04-09T09:56:35.273Z caller=head.go:662 component=tsdb msg="head GC completed" duration=10.911142ms
level=info ts=2020-04-09T11:00:00.561Z caller=compact.go:495 component=tsdb msg="write block" mint=1586419200000 maxt=1586426400000 ulid=01E5F9HF4953H200V0NGJM8DG0 duration=295.795606ms
level=info ts=2020-04-09T11:00:00.642Z caller=head.go:662 component=tsdb msg="head GC completed" duration=12.895769ms
level=info ts=2020-04-09T13:00:00.711Z caller=compact.go:495 component=tsdb msg="write block" mint=1586426400000 maxt=1586433600000 ulid=01E5FGD6E70NPBQ5Z8BR8XE07K duration=384.109789ms
level=info ts=2020-04-09T13:00:00.760Z caller=head.go:662 component=tsdb msg="head GC completed" duration=14.807925ms
level=info ts=2020-04-09T15:00:00.598Z caller=compact.go:495 component=tsdb msg="write block" mint=1586433600000 maxt=1586440800000 ulid=01E5FQ8XN65NV1HHMZHMQY00JF duration=303.040387ms
level=info ts=2020-04-09T15:00:00.665Z caller=head.go:662 component=tsdb msg="head GC completed" duration=14.016044ms
level=info ts=2020-04-09T17:00:00.609Z caller=compact.go:495 component=tsdb msg="write block" mint=1586440800000 maxt=1586448000000 ulid=01E5FY4MWB8JT70G37MWN86A24 duration=341.741478ms
level=info ts=2020-04-09T17:00:00.689Z caller=head.go:662 component=tsdb msg="head GC completed" duration=14.505675ms
level=info ts=2020-04-09T17:00:01.673Z caller=head.go:732 component=tsdb msg="WAL checkpoint complete" first=0 last=1 duration=983.625939ms
level=info ts=2020-04-09T17:00:02.232Z caller=compact.go:441 component=tsdb msg="compact blocks" count=3 mint=1586415394174 maxt=1586433600000 ulid=01E5FY4PA0QK840RA6TN3GAG0X sources="[01E5F5XB279BDHD5BYMGMWCQJE 01E5F9HF4953H200V0NGJM8DG0 01E5FGD6E70NPBQ5Z8BR8XE07K]" duration=504.241448ms
level=info ts=2020-04-09T19:00:00.571Z caller=compact.go:495 component=tsdb msg="write block" mint=1586448000000 maxt=1586455200000 ulid=01E5G50C5B5GPSBSXD26EYZNH6 duration=272.270768ms
level=info ts=2020-04-09T19:00:00.660Z caller=head.go:662 component=tsdb msg="head GC completed" duration=11.768384ms
level=info ts=2020-04-09T21:00:00.748Z caller=compact.go:495 component=tsdb msg="write block" mint=1586455200000 maxt=1586462400000 ulid=01E5GBW3CAGVY5SAMP7Q0JKW6X duration=482.354982ms
level=info ts=2020-04-09T21:00:00.830Z caller=head.go:662 component=tsdb msg="head GC completed" duration=12.574958ms
level=info ts=2020-04-09T21:00:03.607Z caller=head.go:732 component=tsdb msg="WAL checkpoint complete" first=2 last=3 duration=2.776596565s
level=info ts=2020-04-09T21:00:04.183Z caller=compact.go:441 component=tsdb msg="compact blocks" count=3 mint=1586433600000 maxt=1586455200000 ulid=01E5GBW6NMC0P5NCWGN1RZ2W8B sources="[01E5FQ8XN65NV1HHMZHMQY00JF 01E5FY4MWB8JT70G37MWN86A24 01E5G50C5B5GPSBSXD26EYZNH6]" duration=546.982619ms
level=info ts=2020-04-09T23:00:00.559Z caller=compact.go:495 component=tsdb msg="write block" mint=1586462400000 maxt=1586469600000 ulid=01E5GJQTMT7KBYSTCTF94F1WX0 duration=276.892134ms
level=info ts=2020-04-09T23:00:00.643Z caller=head.go:662 component=tsdb msg="head GC completed" duration=12.686807ms
level=info ts=2020-04-10T01:00:00.844Z caller=compact.go:495 component=tsdb msg="write block" mint=1586469600000 maxt=1586476800000 ulid=01E5GSKHXG3CTVAM8H2ZZX8FRQ duration=540.344496ms
level=info ts=2020-04-10T01:00:00.913Z caller=head.go:662 component=tsdb msg="head GC completed" duration=16.168625ms
level=info ts=2020-04-10T01:00:02.200Z caller=head.go:732 component=tsdb msg="WAL checkpoint complete" first=4 last=5 duration=1.286600341s
level=info ts=2020-04-10T03:00:00.521Z caller=compact.go:495 component=tsdb msg="write block" mint=1586476800000 maxt=1586484000000 ulid=01E5H0F949JVQ8WZH5A18BWVZV duration=255.834275ms
level=info ts=2020-04-10T03:00:00.578Z caller=head.go:662 component=tsdb msg="head GC completed" duration=11.634575ms
level=info ts=2020-04-10T03:00:01.164Z caller=compact.go:441 component=tsdb msg="compact blocks" count=3 mint=1586455200000 maxt=1586476800000 ulid=01E5H0F9FKV0141FTDJD453X4S sources="[01E5GBW3CAGVY5SAMP7Q0JKW6X 01E5GJQTMT7KBYSTCTF94F1WX0 01E5GSKHXG3CTVAM8H2ZZX8FRQ]" duration=537.117355ms
level=info ts=2020-04-10T05:00:00.540Z caller=compact.go:495 component=tsdb msg="write block" mint=1586484000000 maxt=1586491200000 ulid=01E5H7B0CCP3BA24YKZ52VYQ9V duration=271.39912ms
level=info ts=2020-04-10T05:00:00.605Z caller=head.go:662 component=tsdb msg="head GC completed" duration=16.021546ms
level=info ts=2020-04-10T05:00:01.565Z caller=head.go:732 component=tsdb msg="WAL checkpoint complete" first=6 last=7 duration=959.823352ms
level=info ts=2020-04-10T07:00:00.554Z caller=compact.go:495 component=tsdb msg="write block" mint=1586491200000 maxt=1586498400000 ulid=01E5HE6QMM9EXP4XFB9WFMB89A duration=278.264692ms
level=info ts=2020-04-10T07:00:00.632Z caller=head.go:662 component=tsdb msg="head GC completed" duration=14.531457ms
level=info ts=2020-04-10T09:00:00.705Z caller=compact.go:495 component=tsdb msg="write block" mint=1586498400000 maxt=1586505600000 ulid=01E5HN2EX7TNRQP3JQN8AC2Z20 duration=409.230718ms
level=info ts=2020-04-10T09:00:00.780Z caller=head.go:662 component=tsdb msg="head GC completed" duration=12.824101ms
level=info ts=2020-04-10T09:00:02.134Z caller=head.go:732 component=tsdb msg="WAL checkpoint complete" first=8 last=9 duration=1.353600004s
level=info ts=2020-04-10T09:00:02.670Z caller=compact.go:441 component=tsdb msg="compact blocks" count=3 mint=1586476800000 maxt=1586498400000 ulid=01E5HN2GSFRPSSYD28V5Z5QKBQ sources="[01E5H0F949JVQ8WZH5A18BWVZV 01E5H7B0CCP3BA24YKZ52VYQ9V 01E5HE6QMM9EXP4XFB9WFMB89A]" duration=446.638371ms
level=info ts=2020-04-10T09:00:07.759Z caller=compact.go:441 component=tsdb msg="compact blocks" count=3 mint=1586433600000 maxt=1586498400000 ulid=01E5HN2HDV821KWVP21S7QR8E3 sources="[01E5GBW6NMC0P5NCWGN1RZ2W8B 01E5H0F9FKV0141FTDJD453X4S 01E5HN2GSFRPSSYD28V5Z5QKBQ]" duration=4.883802261s
level=info ts=2020-04-10T11:00:00.568Z caller=compact.go:495 component=tsdb msg="write block" mint=1586505600000 maxt=1586512800000 ulid=01E5HVY64N69P7T15PC35KPE51 duration=290.282037ms
level=info ts=2020-04-10T11:00:00.648Z caller=head.go:662 component=tsdb msg="head GC completed" duration=22.199752ms
level=info ts=2020-04-10T11:00:04.026Z caller=compact.go:441 component=tsdb msg="compact blocks" count=2 mint=1586415394174 maxt=1586498400000 ulid=01E5HVY6HP17ZCFQ0E4J2S336B sources="[01E5FY4PA0QK840RA6TN3GAG0X 01E5HN2HDV821KWVP21S7QR8E3]" duration=3.332164559s
level=info ts=2020-04-10T13:00:00.545Z caller=compact.go:495 component=tsdb msg="write block" mint=1586512800000 maxt=1586520000000 ulid=01E5J2SXCDF4VST7N40X3JC13X duration=276.77561ms
level=info ts=2020-04-10T13:00:00.625Z caller=head.go:662 component=tsdb msg="head GC completed" duration=12.129034ms
level=info ts=2020-04-10T13:00:02.213Z caller=head.go:732 component=tsdb msg="WAL checkpoint complete" first=10 last=11 duration=1.587435813s
level=info ts=2020-04-10T15:00:00.562Z caller=compact.go:495 component=tsdb msg="write block" mint=1586520000000 maxt=1586527200000 ulid=01E5J9NMN9TEHDHZ454KDQMAM1 duration=265.139045ms
level=info ts=2020-04-10T15:00:00.655Z caller=head.go:662 component=tsdb msg="head GC completed" duration=11.98756ms
level=info ts=2020-04-10T15:00:01.212Z caller=compact.go:441 component=tsdb msg="compact blocks" count=3 mint=1586498400000 maxt=1586520000000 ulid=01E5J9NN1WB20G3CFNXKWB3TE2 sources="[01E5HN2EX7TNRQP3JQN8AC2Z20 01E5HVY64N69P7T15PC35KPE51 01E5J2SXCDF4VST7N40X3JC13X]" duration=511.890297ms
level=info ts=2020-04-10T17:00:00.518Z caller=compact.go:495 component=tsdb msg="write block" mint=1586527200000 maxt=1586534400000 ulid=01E5JGHBWHDJQXA4AW8RSAA210 duration=245.695543ms
level=info ts=2020-04-10T17:00:00.582Z caller=head.go:662 component=tsdb msg="head GC completed" duration=12.033627ms
level=info ts=2020-04-10T17:00:01.610Z caller=head.go:732 component=tsdb msg="WAL checkpoint complete" first=12 last=13 duration=1.027540263s
level=info ts=2020-04-10T19:00:00.531Z caller=compact.go:495 component=tsdb msg="write block" mint=1586534400000 maxt=1586541600000 ulid=01E5JQD34JPMVSS2KEMKWMFJDR duration=256.81357ms
level=info ts=2020-04-10T19:00:00.590Z caller=head.go:662 component=tsdb msg="head GC completed" duration=12.890328ms
level=info ts=2020-04-10T21:00:00.541Z caller=compact.go:495 component=tsdb msg="write block" mint=1586541600000 maxt=1586548800000 ulid=01E5JY8TCG3TAA0H73AB0VW69B duration=269.069884ms
level=info ts=2020-04-10T21:00:00.611Z caller=head.go:662 component=tsdb msg="head GC completed" duration=12.311055ms
level=info ts=2020-04-10T21:00:01.616Z caller=head.go:732 component=tsdb msg="WAL checkpoint complete" first=14 last=15 duration=1.005203416s
level=info ts=2020-04-10T21:00:02.239Z caller=compact.go:441 component=tsdb msg="compact blocks" count=3 mint=1586520000000 maxt=1586541600000 ulid=01E5JY8VRQEA0DN9SEMV4YJRBD sources="[01E5J9NMN9TEHDHZ454KDQMAM1 01E5JGHBWHDJQXA4AW8RSAA210 01E5JQD34JPMVSS2KEMKWMFJDR]" duration=551.691552ms
level=info ts=2020-04-10T23:00:00.558Z caller=compact.go:495 component=tsdb msg="write block" mint=1586548800000 maxt=1586556000000 ulid=01E5K54HMZ5N76K87YJYMTDD2C duration=270.259282ms
level=info ts=2020-04-10T23:00:00.610Z caller=head.go:662 component=tsdb msg="head GC completed" duration=16.298414ms
level=info ts=2020-04-11T01:00:00.566Z caller=compact.go:495 component=tsdb msg="write block" mint=1586556000000 maxt=1586563200000 ulid=01E5KC08WER6C1K3GNQD6XZTTE duration=296.577851ms
level=info ts=2020-04-11T01:00:00.655Z caller=head.go:662 component=tsdb msg="head GC completed" duration=13.069606ms
level=info ts=2020-04-11T01:00:01.710Z caller=head.go:732 component=tsdb msg="WAL checkpoint complete" first=16 last=17 duration=1.055042039s
level=info ts=2020-04-11T03:00:00.525Z caller=compact.go:495 component=tsdb msg="write block" mint=1586563200000 maxt=1586570400000 ulid=01E5KJW04QCKGRBEJT17BTYZEP duration=245.678439ms
level=info ts=2020-04-11T03:00:00.587Z caller=head.go:662 component=tsdb msg="head GC completed" duration=12.15654ms
level=info ts=2020-04-11T03:00:01.173Z caller=compact.go:441 component=tsdb msg="compact blocks" count=3 mint=1586541600000 maxt=1586563200000 ulid=01E5KJW0FS9WXR0JGRSZ2NFKXQ sources="[01E5JY8TCG3TAA0H73AB0VW69B 01E5K54HMZ5N76K87YJYMTDD2C 01E5KC08WER6C1K3GNQD6XZTTE]" duration=539.164725ms
level=info ts=2020-04-11T03:00:02.458Z caller=compact.go:441 component=tsdb msg="compact blocks" count=3 mint=1586498400000 maxt=1586563200000 ulid=01E5KJW16EJYJ156FVQGXDWZW1 sources="[01E5J9NN1WB20G3CFNXKWB3TE2 01E5JY8VRQEA0DN9SEMV4YJRBD 01E5KJW0FS9WXR0JGRSZ2NFKXQ]" duration=1.100249096s
level=info ts=2020-04-11T05:00:00.610Z caller=compact.go:495 component=tsdb msg="write block" mint=1586570400000 maxt=1586577600000 ulid=01E5KSQQCP0VCWETE7KVWZTC7A duration=331.473667ms
level=info ts=2020-04-11T05:00:00.668Z caller=head.go:662 component=tsdb msg="head GC completed" duration=12.668092ms
level=info ts=2020-04-11T05:00:05.190Z caller=head.go:732 component=tsdb msg="WAL checkpoint complete" first=18 last=19 duration=4.521528576s
level=info ts=2020-04-11T07:00:00.573Z caller=compact.go:495 component=tsdb msg="write block" mint=1586577600000 maxt=1586584800000 ulid=01E5M0KEMVWB2MAFX9H3SZKW4F duration=290.448449ms
level=info ts=2020-04-11T07:00:00.637Z caller=head.go:662 component=tsdb msg="head GC completed" duration=13.051877ms
level=info ts=2020-04-11T09:00:00.585Z caller=compact.go:495 component=tsdb msg="write block" mint=1586584800000 maxt=1586592000000 ulid=01E5M7F5WP2FNV70YPT3J7BN1W duration=307.030812ms
level=info ts=2020-04-11T09:00:00.691Z caller=head.go:662 component=tsdb msg="head GC completed" duration=16.774636ms
level=info ts=2020-04-11T09:00:04.295Z caller=head.go:732 component=tsdb msg="WAL checkpoint complete" first=20 last=21 duration=3.60420494s
level=info ts=2020-04-11T09:00:04.754Z caller=compact.go:441 component=tsdb msg="compact blocks" count=3 mint=1586563200000 maxt=1586584800000 ulid=01E5M7F9V6ECA1T20X8ZF2F6JK sources="[01E5KJW04QCKGRBEJT17BTYZEP 01E5KSQQCP0VCWETE7KVWZTC7A 01E5M0KEMVWB2MAFX9H3SZKW4F]" duration=427.524147ms
level=info ts=2020-04-11T11:00:00.611Z caller=compact.go:495 component=tsdb msg="write block" mint=1586592000000 maxt=1586599200000 ulid=01E5MEAX53CRB6RMF1SWPG9HYS duration=320.496039ms
level=info ts=2020-04-11T11:00:00.704Z caller=head.go:662 component=tsdb msg="head GC completed" duration=13.672307ms
level=info ts=2020-04-11T13:00:00.567Z caller=compact.go:495 component=tsdb msg="write block" mint=1586599200000 maxt=1586606400000 ulid=01E5MN6MCXH3STPX68NMVTADHX duration=281.787174ms
level=info ts=2020-04-11T13:00:00.645Z caller=head.go:662 component=tsdb msg="head GC completed" duration=14.487547ms
level=info ts=2020-04-11T13:00:01.687Z caller=head.go:732 component=tsdb msg="WAL checkpoint complete" first=22 last=23 duration=1.04214388s
level=info ts=2020-04-11T15:00:00.600Z caller=compact.go:495 component=tsdb msg="write block" mint=1586606400000 maxt=1586613600000 ulid=01E5MW2BMQ5DD91FVWJPDSXQAJ duration=320.318101ms
level=info ts=2020-04-11T15:00:00.673Z caller=head.go:662 component=tsdb msg="head GC completed" duration=12.950098ms
level=info ts=2020-04-11T15:00:01.202Z caller=compact.go:441 component=tsdb msg="compact blocks" count=3 mint=1586584800000 maxt=1586606400000 ulid=01E5MW2C2NJMWVKNCVWQB0804W sources="[01E5M7F5WP2FNV70YPT3J7BN1W 01E5MEAX53CRB6RMF1SWPG9HYS 01E5MN6MCXH3STPX68NMVTADHX]" duration=477.553058ms
level=info ts=2020-04-11T17:00:00.540Z caller=compact.go:495 component=tsdb msg="write block" mint=1586613600000 maxt=1586620800000 ulid=01E5N2Y2WTYZ5GNND425BGWS92 duration=258.781623ms
level=info ts=2020-04-11T17:00:00.607Z caller=head.go:662 component=tsdb msg="head GC completed" duration=13.228643ms
level=info ts=2020-04-11T17:00:02.013Z caller=head.go:732 component=tsdb msg="WAL checkpoint complete" first=24 last=25 duration=1.405864056s
level=info ts=2020-04-11T19:00:00.535Z caller=compact.go:495 component=tsdb msg="write block" mint=1586620800000 maxt=1586628000000 ulid=01E5N9ST52Y53S9E263FGJEW4P duration=244.692082ms
level=info ts=2020-04-11T19:00:00.596Z caller=head.go:662 component=tsdb msg="head GC completed" duration=12.475107ms
level=info ts=2020-04-11T21:00:00.572Z caller=compact.go:495 component=tsdb msg="write block" mint=1586628000000 maxt=1586635200000 ulid=01E5NGNHD9ZSCJ1GH2WG9BW4S1 duration=275.046584ms
level=info ts=2020-04-11T21:00:00.670Z caller=head.go:662 component=tsdb msg="head GC completed" duration=14.832234ms
level=info ts=2020-04-11T21:00:01.827Z caller=head.go:732 component=tsdb msg="WAL checkpoint complete" first=26 last=27 duration=1.156987358s
level=info ts=2020-04-11T21:00:02.378Z caller=compact.go:441 component=tsdb msg="compact blocks" count=3 mint=1586606400000 maxt=1586628000000 ulid=01E5NGNJYTZR8SF50RXE1M7RFS sources="[01E5MW2BMQ5DD91FVWJPDSXQAJ 01E5N2Y2WTYZ5GNND425BGWS92 01E5N9ST52Y53S9E263FGJEW4P]" duration=496.225641ms
level=info ts=2020-04-11T21:00:03.469Z caller=compact.go:441 component=tsdb msg="compact blocks" count=3 mint=1586563200000 maxt=1586628000000 ulid=01E5NGNKHGTE4T1K71V5W5PRHQ sources="[01E5M7F9V6ECA1T20X8ZF2F6JK 01E5MW2C2NJMWVKNCVWQB0804W 01E5NGNJYTZR8SF50RXE1M7RFS]" duration=988.676023ms
level=info ts=2020-04-11T23:00:00.645Z caller=compact.go:495 component=tsdb msg="write block" mint=1586635200000 maxt=1586642400000 ulid=01E5NQH8M6XHTGWTSFJ6FK6RGW duration=383.393233ms
level=info ts=2020-04-11T23:00:00.722Z caller=head.go:662 component=tsdb msg="head GC completed" duration=12.137665ms
level=info ts=2020-04-12T01:00:00.563Z caller=compact.go:495 component=tsdb msg="write block" mint=1586642400000 maxt=1586649600000 ulid=01E5NYCZW61TEPEC61KE2FPA0S duration=300.947362ms
level=info ts=2020-04-12T01:00:00.656Z caller=head.go:662 component=tsdb msg="head GC completed" duration=13.484397ms
level=info ts=2020-04-12T01:00:01.668Z caller=head.go:732 component=tsdb msg="WAL checkpoint complete" first=28 last=29 duration=1.011910668s
level=info ts=2020-04-12T03:00:00.530Z caller=compact.go:495 component=tsdb msg="write block" mint=1586649600000 maxt=1586656800000 ulid=01E5P58Q48526X306P4TSC50HH duration=266.676365ms
level=info ts=2020-04-12T03:00:00.590Z caller=head.go:662 component=tsdb msg="head GC completed" duration=13.118641ms
level=info ts=2020-04-12T03:00:01.323Z caller=compact.go:441 component=tsdb msg="compact blocks" count=3 mint=1586628000000 maxt=1586649600000 ulid=01E5P58QFZ3MXAHXKN8HBKEXW8 sources="[01E5NGNHD9ZSCJ1GH2WG9BW4S1 01E5NQH8M6XHTGWTSFJ6FK6RGW 01E5NYCZW61TEPEC61KE2FPA0S]" duration=683.315282ms
level=info ts=2020-04-12T05:00:00.559Z caller=compact.go:495 component=tsdb msg="write block" mint=1586656800000 maxt=1586664000000 ulid=01E5PC4ECMF9SQ6AD56XNW8CEN duration=282.801305ms
level=info ts=2020-04-12T05:00:00.646Z caller=head.go:662 component=tsdb msg="head GC completed" duration=17.083725ms
level=info ts=2020-04-12T05:00:01.758Z caller=head.go:732 component=tsdb msg="WAL checkpoint complete" first=30 last=31 duration=1.112168292s
level=info ts=2020-04-12T07:00:00.521Z caller=compact.go:495 component=tsdb msg="write block" mint=1586664000000 maxt=1586671200000 ulid=01E5PK05MFDVJFNRFEH8TENJMF duration=250.599261ms
level=info ts=2020-04-12T07:00:00.630Z caller=head.go:662 component=tsdb msg="head GC completed" duration=14.933374ms
level=info ts=2020-04-12T09:00:00.538Z caller=compact.go:495 component=tsdb msg="write block" mint=1586671200000 maxt=1586678400000 ulid=01E5PSVWWV2H0CGFGTTYPHC3Q5 duration=255.01679ms
level=info ts=2020-04-12T09:00:00.600Z caller=head.go:662 component=tsdb msg="head GC completed" duration=13.479274ms
level=info ts=2020-04-12T09:00:01.569Z caller=head.go:732 component=tsdb msg="WAL checkpoint complete" first=32 last=33 duration=969.078953ms
level=info ts=2020-04-12T09:00:02.225Z caller=compact.go:441 component=tsdb msg="compact blocks" count=3 mint=1586649600000 maxt=1586671200000 ulid=01E5PSVY6X5V74Z536THZVYVVS sources="[01E5P58Q48526X306P4TSC50HH 01E5PC4ECMF9SQ6AD56XNW8CEN 01E5PK05MFDVJFNRFEH8TENJMF]" duration=596.843821ms
level=info ts=2020-04-12T11:00:00.589Z caller=compact.go:495 component=tsdb msg="write block" mint=1586678400000 maxt=1586685600000 ulid=01E5Q0QM598MC7XJKRY98DSX9D duration=291.822225ms
level=info ts=2020-04-12T11:00:00.670Z caller=head.go:662 component=tsdb msg="head GC completed" duration=14.153142ms
level=info ts=2020-04-12T13:00:00.554Z caller=compact.go:495 component=tsdb msg="write block" mint=1586685600000 maxt=1586692800000 ulid=01E5Q7KBCYPQJDTR3JG6AMNC61 duration=267.991397ms
level=info ts=2020-04-12T13:00:00.657Z caller=head.go:662 component=tsdb msg="head GC completed" duration=38.274303ms
level=info ts=2020-04-12T13:00:01.594Z caller=head.go:732 component=tsdb msg="WAL checkpoint complete" first=34 last=35 duration=937.719041ms
level=info ts=2020-04-12T15:00:00.528Z caller=compact.go:495 component=tsdb msg="write block" mint=1586692800000 maxt=1586700000000 ulid=01E5QEF2MD1A46DZVXZ1CD0V6Z duration=258.518766ms
level=info ts=2020-04-12T15:00:00.609Z caller=head.go:662 component=tsdb msg="head GC completed" duration=18.926233ms
level=info ts=2020-04-12T15:00:01.179Z caller=compact.go:441 component=tsdb msg="compact blocks" count=3 mint=1586671200000 maxt=1586692800000 ulid=01E5QEF31B1QGNPDDVM588K5QM sources="[01E5PSVWWV2H0CGFGTTYPHC3Q5 01E5Q0QM598MC7XJKRY98DSX9D 01E5Q7KBCYPQJDTR3JG6AMNC61]" duration=495.42025ms
level=info ts=2020-04-12T15:00:02.547Z caller=compact.go:441 component=tsdb msg="compact blocks" count=3 mint=1586628000000 maxt=1586692800000 ulid=01E5QEF3PP52S2Y0RAMSF8P3WF sources="[01E5P58QFZ3MXAHXKN8HBKEXW8 01E5PSVY6X5V74Z536THZVYVVS 01E5QEF31B1QGNPDDVM588K5QM]" duration=1.180887044s
level=info ts=2020-04-12T15:00:09.969Z caller=compact.go:441 component=tsdb msg="compact blocks" count=3 mint=1586498400000 maxt=1586692800000 ulid=01E5QEF50FGF4H3TBF08WX5RDK sources="[01E5KJW16EJYJ156FVQGXDWZW1 01E5NGNKHGTE4T1K71V5W5PRHQ 01E5QEF3PP52S2Y0RAMSF8P3WF]" duration=7.265406704s
level=info ts=2020-04-12T17:00:00.557Z caller=compact.go:495 component=tsdb msg="write block" mint=1586700000000 maxt=1586707200000 ulid=01E5QNASX3HGJDSM9NAAJKGE8A duration=265.955143ms
level=info ts=2020-04-12T17:00:00.642Z caller=head.go:662 component=tsdb msg="head GC completed" duration=12.238233ms
level=info ts=2020-04-12T17:00:02.291Z caller=head.go:732 component=tsdb msg="WAL checkpoint complete" first=36 last=37 duration=1.649002346s
level=info ts=2020-04-12T19:00:00.557Z caller=compact.go:495 component=tsdb msg="write block" mint=1586707200000 maxt=1586714400000 ulid=01E5QW6H4N35HXZRWPNP6MFCRT duration=279.712918ms
level=info ts=2020-04-12T19:00:00.623Z caller=head.go:662 component=tsdb msg="head GC completed" duration=20.789317ms
level=info ts=2020-04-12T21:00:00.541Z caller=compact.go:495 component=tsdb msg="write block" mint=1586714400000 maxt=1586721600000 ulid=01E5R328CYE288PJVBTMSFS055 duration=255.324412ms
level=info ts=2020-04-12T21:00:00.623Z caller=head.go:662 component=tsdb msg="head GC completed" duration=19.113249ms
level=info ts=2020-04-12T21:00:04.803Z caller=head.go:732 component=tsdb msg="WAL checkpoint complete" first=38 last=39 duration=4.179966922s
level=info ts=2020-04-12T21:00:05.284Z caller=compact.go:441 component=tsdb msg="compact blocks" count=3 mint=1586692800000 maxt=1586714400000 ulid=01E5R32CTZV1PRX26ZFMAF1Q4W sources="[01E5QEF2MD1A46DZVXZ1CD0V6Z 01E5QNASX3HGJDSM9NAAJKGE8A 01E5QW6H4N35HXZRWPNP6MFCRT]" duration=453.332068ms
level=info ts=2020-04-12T23:00:00.664Z caller=compact.go:495 component=tsdb msg="write block" mint=1586721600000 maxt=1586728800000 ulid=01E5R9XZMW7KYE40Y806ENZJWT duration=379.646866ms
level=info ts=2020-04-12T23:00:00.771Z caller=head.go:662 component=tsdb msg="head GC completed" duration=14.007677ms
level=info ts=2020-04-13T01:00:00.532Z caller=compact.go:495 component=tsdb msg="write block" mint=1586728800000 maxt=1586736000000 ulid=01E5RGSPWTNW6BRCPBPP10QH57 duration=250.2027ms
level=info ts=2020-04-13T01:00:00.589Z caller=head.go:662 component=tsdb msg="head GC completed" duration=13.116897ms
level=info ts=2020-04-13T01:00:01.629Z caller=head.go:732 component=tsdb msg="WAL checkpoint complete" first=40 last=41 duration=1.039923768s
level=info ts=2020-04-13T03:00:01.077Z caller=compact.go:495 component=tsdb msg="write block" mint=1586736000000 maxt=1586743200000 ulid=01E5RQNE4X01Q9A37J2H47MJB9 duration=718.468703ms
level=info ts=2020-04-13T03:00:01.383Z caller=head.go:662 component=tsdb msg="head GC completed" duration=16.516799ms
level=info ts=2020-04-13T03:00:03.509Z caller=compact.go:441 component=tsdb msg="compact blocks" count=3 mint=1586714400000 maxt=1586736000000 ulid=01E5RQNF8QPG83BS60V5VZFZ4D sources="[01E5R328CYE288PJVBTMSFS055 01E5R9XZMW7KYE40Y806ENZJWT 01E5RGSPWTNW6BRCPBPP10QH57]" duration=2.077578659s
level=info ts=2020-04-13T05:00:00.562Z caller=compact.go:495 component=tsdb msg="write block" mint=1586743200000 maxt=1586750400000 ulid=01E5RYH5CREK5M9QY9QR51RDPW duration=281.488602ms
level=info ts=2020-04-13T05:00:00.624Z caller=head.go:662 component=tsdb msg="head GC completed" duration=12.129385ms
level=info ts=2020-04-13T05:00:06.492Z caller=head.go:732 component=tsdb msg="WAL checkpoint complete" first=42 last=43 duration=5.867861541s
level=info ts=2020-04-13T07:00:00.533Z caller=compact.go:495 component=tsdb msg="write block" mint=1586750400000 maxt=1586757600000 ulid=01E5S5CWMMA41JSMTQ2XE1G8Y5 duration=257.191143ms
level=info ts=2020-04-13T07:00:00.592Z caller=head.go:662 component=tsdb msg="head GC completed" duration=12.999914ms
level=info ts=2020-04-13T09:00:00.670Z caller=compact.go:495 component=tsdb msg="write block" mint=1586757600000 maxt=1586764800000 ulid=01E5SC8KWY2PPH9RQ2JQAVHSTD duration=384.003132ms
level=info ts=2020-04-13T09:00:00.763Z caller=head.go:662 component=tsdb msg="head GC completed" duration=12.408818ms
level=info ts=2020-04-13T09:00:11.203Z caller=head.go:732 component=tsdb msg="WAL checkpoint complete" first=44 last=45 duration=10.440015486s
level=info ts=2020-04-13T09:00:13.775Z caller=compact.go:441 component=tsdb msg="compact blocks" count=3 mint=1586736000000 maxt=1586757600000 ulid=01E5SC8YKHGA4NA1D05EN0AVVC sources="[01E5RQNE4X01Q9A37J2H47MJB9 01E5RYH5CREK5M9QY9QR51RDPW 01E5S5CWMMA41JSMTQ2XE1G8Y5]" duration=2.526729037s
level=info ts=2020-04-13T09:00:18.918Z caller=compact.go:441 component=tsdb msg="compact blocks" count=3 mint=1586692800000 maxt=1586757600000 ulid=01E5SC91DVMYZJ4Y0YXMDNTDNH sources="[01E5R32CTZV1PRX26ZFMAF1Q4W 01E5RQNF8QPG83BS60V5VZFZ4D 01E5SC8YKHGA4NA1D05EN0AVVC]" duration=4.778432448s
level=info ts=2020-04-13T11:00:01.150Z caller=compact.go:495 component=tsdb msg="write block" mint=1586764800000 maxt=1586772000000 ulid=01E5SK4B4K75WSNR27ZWYXFGCY duration=874.910078ms
level=info ts=2020-04-13T11:00:01.207Z caller=head.go:662 component=tsdb msg="head GC completed" duration=13.962196ms
level=info ts=2020-04-13T13:00:00.539Z caller=compact.go:495 component=tsdb msg="write block" mint=1586772000000 maxt=1586779200000 ulid=01E5ST02CS8QQZAS28REPSGF2M duration=258.113641ms
level=info ts=2020-04-13T13:00:00.600Z caller=head.go:662 component=tsdb msg="head GC completed" duration=12.940461ms
level=info ts=2020-04-13T13:00:07.950Z caller=head.go:732 component=tsdb msg="WAL checkpoint complete" first=46 last=47 duration=7.349600168s
level=info ts=2020-04-13T15:00:00.690Z caller=compact.go:495 component=tsdb msg="write block" mint=1586779200000 maxt=1586786400000 ulid=01E5T0VSNR6BKS8V6DPTAAYK5J duration=377.901866ms
level=info ts=2020-04-13T15:00:00.762Z caller=head.go:662 component=tsdb msg="head GC completed" duration=12.070248ms
level=info ts=2020-04-13T15:00:02.811Z caller=compact.go:441 component=tsdb msg="compact blocks" count=3 mint=1586757600000 maxt=1586779200000 ulid=01E5T0VT4W0RQBEGX3FS9J808V sources="[01E5SC8KWY2PPH9RQ2JQAVHSTD 01E5SK4B4K75WSNR27ZWYXFGCY 01E5ST02CS8QQZAS28REPSGF2M]" duration=1.973302844s
level=info ts=2020-04-13T17:00:00.983Z caller=compact.go:495 component=tsdb msg="write block" mint=1586786400000 maxt=1586793600000 ulid=01E5T7QGWRPZRBDW6GYYD05FAS duration=674.875345ms
level=info ts=2020-04-13T17:00:01.535Z caller=head.go:662 component=tsdb msg="head GC completed" duration=13.795139ms
level=info ts=2020-04-13T17:00:08.426Z caller=head.go:732 component=tsdb msg="WAL checkpoint complete" first=48 last=49 duration=6.89093912s
level=info ts=2020-04-13T19:00:00.509Z caller=compact.go:495 component=tsdb msg="write block" mint=1586793600000 maxt=1586800800000 ulid=01E5TEK84J9NCHWEZ9VRG08A3T duration=235.257692ms
level=info ts=2020-04-13T19:00:00.579Z caller=head.go:662 component=tsdb msg="head GC completed" duration=12.68045ms
level=info ts=2020-04-13T21:00:00.601Z caller=compact.go:495 component=tsdb msg="write block" mint=1586800800000 maxt=1586808000000 ulid=01E5TNEZCCZDBTZXYTJV92M68P duration=332.537807ms
level=info ts=2020-04-13T21:00:00.708Z caller=head.go:662 component=tsdb msg="head GC completed" duration=12.395655ms
level=info ts=2020-04-13T21:00:08.960Z caller=head.go:732 component=tsdb msg="WAL checkpoint complete" first=50 last=51 duration=8.251654282s
level=info ts=2020-04-13T21:00:10.378Z caller=compact.go:441 component=tsdb msg="compact blocks" count=3 mint=1586779200000 maxt=1586800800000 ulid=01E5TNF80SX7CJJQ1V5BGEJYPA sources="[01E5T0VSNR6BKS8V6DPTAAYK5J 01E5T7QGWRPZRBDW6GYYD05FAS 01E5TEK84J9NCHWEZ9VRG08A3T]" duration=1.346677985s
level=info ts=2020-04-13T23:00:00.570Z caller=compact.go:495 component=tsdb msg="write block" mint=1586808000000 maxt=1586815200000 ulid=01E5TWAPMQC0H35EPXA3E8ZCK6 duration=263.520418ms
level=info ts=2020-04-13T23:00:00.635Z caller=head.go:662 component=tsdb msg="head GC completed" duration=12.705482ms
level=info ts=2020-04-14T01:00:00.555Z caller=compact.go:495 component=tsdb msg="write block" mint=1586815200000 maxt=1586822400000 ulid=01E5V36DWE1CZPWSX3SCK21YHS duration=284.500905ms
level=info ts=2020-04-14T01:00:00.779Z caller=head.go:662 component=tsdb msg="head GC completed" duration=11.965455ms
level=info ts=2020-04-14T01:00:07.997Z caller=head.go:732 component=tsdb msg="WAL checkpoint complete" first=52 last=53 duration=7.218466282s
level=info ts=2020-04-14T03:00:00.541Z caller=compact.go:495 component=tsdb msg="write block" mint=1586822400000 maxt=1586829600000 ulid=01E5VA254QJ9SB7MQY6DZG1HDD duration=262.050415ms
level=info ts=2020-04-14T03:00:00.600Z caller=head.go:662 component=tsdb msg="head GC completed" duration=14.400483ms
level=info ts=2020-04-14T03:00:03.386Z caller=compact.go:441 component=tsdb msg="compact blocks" count=3 mint=1586800800000 maxt=1586822400000 ulid=01E5VA25HEZD7G1Z1WV8J453NJ sources="[01E5TNEZCCZDBTZXYTJV92M68P 01E5TWAPMQC0H35EPXA3E8ZCK6 01E5V36DWE1CZPWSX3SCK21YHS]" duration=2.68210276s
level=info ts=2020-04-14T03:00:09.152Z caller=compact.go:441 component=tsdb msg="compact blocks" count=3 mint=1586757600000 maxt=1586822400000 ulid=01E5VA28AQW4G557DPMZH6PBJS sources="[01E5T0VT4W0RQBEGX3FS9J808V 01E5TNF80SX7CJJQ1V5BGEJYPA 01E5VA25HEZD7G1Z1WV8J453NJ]" duration=5.608522712s
level=info ts=2020-04-14T05:00:00.574Z caller=compact.go:495 component=tsdb msg="write block" mint=1586829600000 maxt=1586836800000 ulid=01E5VGXWD4JZZJDT6VWC4H4Q4K duration=266.825995ms
level=info ts=2020-04-14T05:00:00.664Z caller=head.go:662 component=tsdb msg="head GC completed" duration=21.997169ms
level=info ts=2020-04-14T05:00:08.329Z caller=head.go:732 component=tsdb msg="WAL checkpoint complete" first=54 last=55 duration=7.660927137s
level=info ts=2020-04-14T07:00:00.685Z caller=compact.go:495 component=tsdb msg="write block" mint=1586836800000 maxt=1586844000000 ulid=01E5VQSKN6PH6M54891CT7YW8D duration=390.620325ms
level=info ts=2020-04-14T07:00:00.752Z caller=head.go:662 component=tsdb msg="head GC completed" duration=12.113668ms
level=info ts=2020-04-14T09:00:00.654Z caller=compact.go:495 component=tsdb msg="write block" mint=1586844000000 maxt=1586851200000 ulid=01E5VYNAW56CWSR3ZVMNXYJR57 duration=392.614807ms
level=info ts=2020-04-14T09:00:00.764Z caller=head.go:662 component=tsdb msg="head GC completed" duration=12.353077ms
level=info ts=2020-04-14T09:00:07.655Z caller=head.go:732 component=tsdb msg="WAL checkpoint complete" first=56 last=57 duration=6.881659425s
level=info ts=2020-04-14T09:00:10.171Z caller=compact.go:441 component=tsdb msg="compact blocks" count=3 mint=1586822400000 maxt=1586844000000 ulid=01E5VYNJ5AGAHKTF6S40SE2C8W sources="[01E5VA254QJ9SB7MQY6DZG1HDD 01E5VGXWD4JZZJDT6VWC4H4Q4K 01E5VQSKN6PH6M54891CT7YW8D]" duration=2.44318066s
There's insufficient information here to debug. Can you share a snapshot of https://grafana.com/grafana/dashboards/12054 for this Prometheus?
Looks looks like leak, can you post go routine gauge as well?
On Tue, 14 Apr 2020, 11:18 Koki Kato, notifications@github.com wrote:
What did you do?
We launched a Prometheus 2.17.1 instance with docker
https://hub.docker.com/layers/prom/prometheus/v2.17.1/images/sha256-0ec13a50dfa65ec1cf8583ef640271e14392534f1d2c21f758eb0e0e441f7540?context=explore
and have been running it for 5 ~ 7 daysWhat did you expect to see?
The memory usage is as stable as other Prometheus instances
What did you see instead? Under which circumstances?
The available memory of the node which hosts the Prometheus 2.17.1
instance gets decreasing like below:[image: node_mem_available]
https://user-images.githubusercontent.com/276860/79211582-66468500-7e81-11ea-9082-6204aee58f6e.pngThe decreasing green and purple line represents metrics of nodes that host
Prometheus 2.17.1, other lines are nodes hosting Prometheus 2.13.Heap dump of green host
[image: image]
https://user-images.githubusercontent.com/276860/79212058-01d7f580-7e82-11ea-80d1-984861b4a0cd.pngI understand that there is overhead in resource usage as release note says
https://github.com/prometheus/prometheus/releases/tag/v2.17.0, but this
is more than we expected.Environment
-
System information: Linux 3.10.0-514.10.2.el7.x86_64 x86_64
-Prometheus version:
prometheus, version 2.17.1 (branch: HEAD, revision: ae041f97cfc6f43494bed65ec4ea4e3a0cf2ac69)
build user: root@806b02dfe114
build date: 20200326-16:18:19
go version: go1.13.9
- Prometheus configuration file:
prometheus.yml
global:
scrape_interval: 10s
scrape_timeout: 5s
evaluation_interval: 10s
external_labels:
global:
scrape_interval: 10s
scrape_timeout: 5s
evaluation_interval: 10s
external_labels:
cluster_name: XXX
phase: beta
role: HBaseUnit
alerting:
alertmanagers:
- static_configs:
- targets:
- XXX
scheme: http
timeout: 10s
api_version: v1
rule_files:
- /prometheus/alerts.yml
scrape_configs:
- job_name: hbase
honor_timestamps: true
scrape_interval: 10s
scrape_timeout: 5s
metrics_path: /metrics
scheme: http
file_sd_configs:
- files:
- /prometheus/hbases.yml
refresh_interval: 5m
relabel_configs:
- source_labels: [__address__]
separator: ;
regex: (.*):d+
target_label: instance
replacement: ${1}
action: replace
- job_name: namenode
honor_timestamps: true
scrape_interval: 10s
scrape_timeout: 5s
metrics_path: /metrics
scheme: http
file_sd_configs:
- files:
- /prometheus/namenodes.yml
refresh_interval: 5m
relabel_configs:
- source_labels: [__address__]
separator: ;
regex: (.*):d+
target_label: instance
replacement: ${1}
action: replace
- job_name: datanode
honor_timestamps: true
scrape_interval: 10s
scrape_timeout: 5s
metrics_path: /metrics
scheme: http
file_sd_configs:
- files:
- /prometheus/datanodes.yml
refresh_interval: 5m
relabel_configs:
- source_labels: [__address__]
separator: ;
regex: (.*):d+
target_label: instance
replacement: ${1}
action: replace
- job_name: node
honor_timestamps: true
scrape_interval: 10s
scrape_timeout: 5s
metrics_path: /metrics
scheme: http
file_sd_configs:
- files:
- /prometheus/nodes.yml
refresh_interval: 5m
relabel_configs:
- source_labels: [__address__]
separator: ;
regex: (.*):d+
target_label: instance
replacement: ${1}
action: replace
- logs
log
level=info ts=2020-04-09T06:56:28.464Z caller=main.go:635 msg="Server is ready to receive web requests."
level=info ts=2020-04-09T06:56:28.992Z caller=main.go:788 msg="Loading configuration file" filename=/prometheus/prometheus.yml
level=info ts=2020-04-09T06:56:28.996Z caller=main.go:816 msg="Completed loading of configuration file" filename=/prometheus/prometheus.yml
level=info ts=2020-04-09T09:56:35.227Z caller=compact.go:495 component=tsdb msg="write block" mint=1586415394174 maxt=1586419200000 ulid=01E5F5XB279BDHD5BYMGMWCQJE duration=211.398821ms
level=info ts=2020-04-09T09:56:35.273Z caller=head.go:662 component=tsdb msg="head GC completed" duration=10.911142ms
level=info ts=2020-04-09T11:00:00.561Z caller=compact.go:495 component=tsdb msg="write block" mint=1586419200000 maxt=1586426400000 ulid=01E5F9HF4953H200V0NGJM8DG0 duration=295.795606ms
level=info ts=2020-04-09T11:00:00.642Z caller=head.go:662 component=tsdb msg="head GC completed" duration=12.895769ms
level=info ts=2020-04-09T13:00:00.711Z caller=compact.go:495 component=tsdb msg="write block" mint=1586426400000 maxt=1586433600000 ulid=01E5FGD6E70NPBQ5Z8BR8XE07K duration=384.109789ms
level=info ts=2020-04-09T13:00:00.760Z caller=head.go:662 component=tsdb msg="head GC completed" duration=14.807925ms
level=info ts=2020-04-09T15:00:00.598Z caller=compact.go:495 component=tsdb msg="write block" mint=1586433600000 maxt=1586440800000 ulid=01E5FQ8XN65NV1HHMZHMQY00JF duration=303.040387ms
level=info ts=2020-04-09T15:00:00.665Z caller=head.go:662 component=tsdb msg="head GC completed" duration=14.016044ms
level=info ts=2020-04-09T17:00:00.609Z caller=compact.go:495 component=tsdb msg="write block" mint=1586440800000 maxt=1586448000000 ulid=01E5FY4MWB8JT70G37MWN86A24 duration=341.741478ms
level=info ts=2020-04-09T17:00:00.689Z caller=head.go:662 component=tsdb msg="head GC completed" duration=14.505675ms
level=info ts=2020-04-09T17:00:01.673Z caller=head.go:732 component=tsdb msg="WAL checkpoint complete" first=0 last=1 duration=983.625939ms
level=info ts=2020-04-09T17:00:02.232Z caller=compact.go:441 component=tsdb msg="compact blocks" count=3 mint=1586415394174 maxt=1586433600000 ulid=01E5FY4PA0QK840RA6TN3GAG0X sources="[01E5F5XB279BDHD5BYMGMWCQJE 01E5F9HF4953H200V0NGJM8DG0 01E5FGD6E70NPBQ5Z8BR8XE07K]" duration=504.241448ms
level=info ts=2020-04-09T19:00:00.571Z caller=compact.go:495 component=tsdb msg="write block" mint=1586448000000 maxt=1586455200000 ulid=01E5G50C5B5GPSBSXD26EYZNH6 duration=272.270768ms
level=info ts=2020-04-09T19:00:00.660Z caller=head.go:662 component=tsdb msg="head GC completed" duration=11.768384ms
level=info ts=2020-04-09T21:00:00.748Z caller=compact.go:495 component=tsdb msg="write block" mint=1586455200000 maxt=1586462400000 ulid=01E5GBW3CAGVY5SAMP7Q0JKW6X duration=482.354982ms
level=info ts=2020-04-09T21:00:00.830Z caller=head.go:662 component=tsdb msg="head GC completed" duration=12.574958ms
level=info ts=2020-04-09T21:00:03.607Z caller=head.go:732 component=tsdb msg="WAL checkpoint complete" first=2 last=3 duration=2.776596565s
level=info ts=2020-04-09T21:00:04.183Z caller=compact.go:441 component=tsdb msg="compact blocks" count=3 mint=1586433600000 maxt=1586455200000 ulid=01E5GBW6NMC0P5NCWGN1RZ2W8B sources="[01E5FQ8XN65NV1HHMZHMQY00JF 01E5FY4MWB8JT70G37MWN86A24 01E5G50C5B5GPSBSXD26EYZNH6]" duration=546.982619ms
level=info ts=2020-04-09T23:00:00.559Z caller=compact.go:495 component=tsdb msg="write block" mint=1586462400000 maxt=1586469600000 ulid=01E5GJQTMT7KBYSTCTF94F1WX0 duration=276.892134ms
level=info ts=2020-04-09T23:00:00.643Z caller=head.go:662 component=tsdb msg="head GC completed" duration=12.686807ms
level=info ts=2020-04-10T01:00:00.844Z caller=compact.go:495 component=tsdb msg="write block" mint=1586469600000 maxt=1586476800000 ulid=01E5GSKHXG3CTVAM8H2ZZX8FRQ duration=540.344496ms
level=info ts=2020-04-10T01:00:00.913Z caller=head.go:662 component=tsdb msg="head GC completed" duration=16.168625ms
level=info ts=2020-04-10T01:00:02.200Z caller=head.go:732 component=tsdb msg="WAL checkpoint complete" first=4 last=5 duration=1.286600341s
level=info ts=2020-04-10T03:00:00.521Z caller=compact.go:495 component=tsdb msg="write block" mint=1586476800000 maxt=1586484000000 ulid=01E5H0F949JVQ8WZH5A18BWVZV duration=255.834275ms
level=info ts=2020-04-10T03:00:00.578Z caller=head.go:662 component=tsdb msg="head GC completed" duration=11.634575ms
level=info ts=2020-04-10T03:00:01.164Z caller=compact.go:441 component=tsdb msg="compact blocks" count=3 mint=1586455200000 maxt=1586476800000 ulid=01E5H0F9FKV0141FTDJD453X4S sources="[01E5GBW3CAGVY5SAMP7Q0JKW6X 01E5GJQTMT7KBYSTCTF94F1WX0 01E5GSKHXG3CTVAM8H2ZZX8FRQ]" duration=537.117355ms
level=info ts=2020-04-10T05:00:00.540Z caller=compact.go:495 component=tsdb msg="write block" mint=1586484000000 maxt=1586491200000 ulid=01E5H7B0CCP3BA24YKZ52VYQ9V duration=271.39912ms
level=info ts=2020-04-10T05:00:00.605Z caller=head.go:662 component=tsdb msg="head GC completed" duration=16.021546ms
level=info ts=2020-04-10T05:00:01.565Z caller=head.go:732 component=tsdb msg="WAL checkpoint complete" first=6 last=7 duration=959.823352ms
level=info ts=2020-04-10T07:00:00.554Z caller=compact.go:495 component=tsdb msg="write block" mint=1586491200000 maxt=1586498400000 ulid=01E5HE6QMM9EXP4XFB9WFMB89A duration=278.264692ms
level=info ts=2020-04-10T07:00:00.632Z caller=head.go:662 component=tsdb msg="head GC completed" duration=14.531457ms
level=info ts=2020-04-10T09:00:00.705Z caller=compact.go:495 component=tsdb msg="write block" mint=1586498400000 maxt=1586505600000 ulid=01E5HN2EX7TNRQP3JQN8AC2Z20 duration=409.230718ms
level=info ts=2020-04-10T09:00:00.780Z caller=head.go:662 component=tsdb msg="head GC completed" duration=12.824101ms
level=info ts=2020-04-10T09:00:02.134Z caller=head.go:732 component=tsdb msg="WAL checkpoint complete" first=8 last=9 duration=1.353600004s
level=info ts=2020-04-10T09:00:02.670Z caller=compact.go:441 component=tsdb msg="compact blocks" count=3 mint=1586476800000 maxt=1586498400000 ulid=01E5HN2GSFRPSSYD28V5Z5QKBQ sources="[01E5H0F949JVQ8WZH5A18BWVZV 01E5H7B0CCP3BA24YKZ52VYQ9V 01E5HE6QMM9EXP4XFB9WFMB89A]" duration=446.638371ms
level=info ts=2020-04-10T09:00:07.759Z caller=compact.go:441 component=tsdb msg="compact blocks" count=3 mint=1586433600000 maxt=1586498400000 ulid=01E5HN2HDV821KWVP21S7QR8E3 sources="[01E5GBW6NMC0P5NCWGN1RZ2W8B 01E5H0F9FKV0141FTDJD453X4S 01E5HN2GSFRPSSYD28V5Z5QKBQ]" duration=4.883802261s
level=info ts=2020-04-10T11:00:00.568Z caller=compact.go:495 component=tsdb msg="write block" mint=1586505600000 maxt=1586512800000 ulid=01E5HVY64N69P7T15PC35KPE51 duration=290.282037ms
level=info ts=2020-04-10T11:00:00.648Z caller=head.go:662 component=tsdb msg="head GC completed" duration=22.199752ms
level=info ts=2020-04-10T11:00:04.026Z caller=compact.go:441 component=tsdb msg="compact blocks" count=2 mint=1586415394174 maxt=1586498400000 ulid=01E5HVY6HP17ZCFQ0E4J2S336B sources="[01E5FY4PA0QK840RA6TN3GAG0X 01E5HN2HDV821KWVP21S7QR8E3]" duration=3.332164559s
level=info ts=2020-04-10T13:00:00.545Z caller=compact.go:495 component=tsdb msg="write block" mint=1586512800000 maxt=1586520000000 ulid=01E5J2SXCDF4VST7N40X3JC13X duration=276.77561ms
level=info ts=2020-04-10T13:00:00.625Z caller=head.go:662 component=tsdb msg="head GC completed" duration=12.129034ms
level=info ts=2020-04-10T13:00:02.213Z caller=head.go:732 component=tsdb msg="WAL checkpoint complete" first=10 last=11 duration=1.587435813s
level=info ts=2020-04-10T15:00:00.562Z caller=compact.go:495 component=tsdb msg="write block" mint=1586520000000 maxt=1586527200000 ulid=01E5J9NMN9TEHDHZ454KDQMAM1 duration=265.139045ms
level=info ts=2020-04-10T15:00:00.655Z caller=head.go:662 component=tsdb msg="head GC completed" duration=11.98756ms
level=info ts=2020-04-10T15:00:01.212Z caller=compact.go:441 component=tsdb msg="compact blocks" count=3 mint=1586498400000 maxt=1586520000000 ulid=01E5J9NN1WB20G3CFNXKWB3TE2 sources="[01E5HN2EX7TNRQP3JQN8AC2Z20 01E5HVY64N69P7T15PC35KPE51 01E5J2SXCDF4VST7N40X3JC13X]" duration=511.890297ms
level=info ts=2020-04-10T17:00:00.518Z caller=compact.go:495 component=tsdb msg="write block" mint=1586527200000 maxt=1586534400000 ulid=01E5JGHBWHDJQXA4AW8RSAA210 duration=245.695543ms
level=info ts=2020-04-10T17:00:00.582Z caller=head.go:662 component=tsdb msg="head GC completed" duration=12.033627ms
level=info ts=2020-04-10T17:00:01.610Z caller=head.go:732 component=tsdb msg="WAL checkpoint complete" first=12 last=13 duration=1.027540263s
level=info ts=2020-04-10T19:00:00.531Z caller=compact.go:495 component=tsdb msg="write block" mint=1586534400000 maxt=1586541600000 ulid=01E5JQD34JPMVSS2KEMKWMFJDR duration=256.81357ms
level=info ts=2020-04-10T19:00:00.590Z caller=head.go:662 component=tsdb msg="head GC completed" duration=12.890328ms
level=info ts=2020-04-10T21:00:00.541Z caller=compact.go:495 component=tsdb msg="write block" mint=1586541600000 maxt=1586548800000 ulid=01E5JY8TCG3TAA0H73AB0VW69B duration=269.069884ms
level=info ts=2020-04-10T21:00:00.611Z caller=head.go:662 component=tsdb msg="head GC completed" duration=12.311055ms
level=info ts=2020-04-10T21:00:01.616Z caller=head.go:732 component=tsdb msg="WAL checkpoint complete" first=14 last=15 duration=1.005203416s
level=info ts=2020-04-10T21:00:02.239Z caller=compact.go:441 component=tsdb msg="compact blocks" count=3 mint=1586520000000 maxt=1586541600000 ulid=01E5JY8VRQEA0DN9SEMV4YJRBD sources="[01E5J9NMN9TEHDHZ454KDQMAM1 01E5JGHBWHDJQXA4AW8RSAA210 01E5JQD34JPMVSS2KEMKWMFJDR]" duration=551.691552ms
level=info ts=2020-04-10T23:00:00.558Z caller=compact.go:495 component=tsdb msg="write block" mint=1586548800000 maxt=1586556000000 ulid=01E5K54HMZ5N76K87YJYMTDD2C duration=270.259282ms
level=info ts=2020-04-10T23:00:00.610Z caller=head.go:662 component=tsdb msg="head GC completed" duration=16.298414ms
level=info ts=2020-04-11T01:00:00.566Z caller=compact.go:495 component=tsdb msg="write block" mint=1586556000000 maxt=1586563200000 ulid=01E5KC08WER6C1K3GNQD6XZTTE duration=296.577851ms
level=info ts=2020-04-11T01:00:00.655Z caller=head.go:662 component=tsdb msg="head GC completed" duration=13.069606ms
level=info ts=2020-04-11T01:00:01.710Z caller=head.go:732 component=tsdb msg="WAL checkpoint complete" first=16 last=17 duration=1.055042039s
level=info ts=2020-04-11T03:00:00.525Z caller=compact.go:495 component=tsdb msg="write block" mint=1586563200000 maxt=1586570400000 ulid=01E5KJW04QCKGRBEJT17BTYZEP duration=245.678439ms
level=info ts=2020-04-11T03:00:00.587Z caller=head.go:662 component=tsdb msg="head GC completed" duration=12.15654ms
level=info ts=2020-04-11T03:00:01.173Z caller=compact.go:441 component=tsdb msg="compact blocks" count=3 mint=1586541600000 maxt=1586563200000 ulid=01E5KJW0FS9WXR0JGRSZ2NFKXQ sources="[01E5JY8TCG3TAA0H73AB0VW69B 01E5K54HMZ5N76K87YJYMTDD2C 01E5KC08WER6C1K3GNQD6XZTTE]" duration=539.164725ms
level=info ts=2020-04-11T03:00:02.458Z caller=compact.go:441 component=tsdb msg="compact blocks" count=3 mint=1586498400000 maxt=1586563200000 ulid=01E5KJW16EJYJ156FVQGXDWZW1 sources="[01E5J9NN1WB20G3CFNXKWB3TE2 01E5JY8VRQEA0DN9SEMV4YJRBD 01E5KJW0FS9WXR0JGRSZ2NFKXQ]" duration=1.100249096s
level=info ts=2020-04-11T05:00:00.610Z caller=compact.go:495 component=tsdb msg="write block" mint=1586570400000 maxt=1586577600000 ulid=01E5KSQQCP0VCWETE7KVWZTC7A duration=331.473667ms
level=info ts=2020-04-11T05:00:00.668Z caller=head.go:662 component=tsdb msg="head GC completed" duration=12.668092ms
level=info ts=2020-04-11T05:00:05.190Z caller=head.go:732 component=tsdb msg="WAL checkpoint complete" first=18 last=19 duration=4.521528576s
level=info ts=2020-04-11T07:00:00.573Z caller=compact.go:495 component=tsdb msg="write block" mint=1586577600000 maxt=1586584800000 ulid=01E5M0KEMVWB2MAFX9H3SZKW4F duration=290.448449ms
level=info ts=2020-04-11T07:00:00.637Z caller=head.go:662 component=tsdb msg="head GC completed" duration=13.051877ms
level=info ts=2020-04-11T09:00:00.585Z caller=compact.go:495 component=tsdb msg="write block" mint=1586584800000 maxt=1586592000000 ulid=01E5M7F5WP2FNV70YPT3J7BN1W duration=307.030812ms
level=info ts=2020-04-11T09:00:00.691Z caller=head.go:662 component=tsdb msg="head GC completed" duration=16.774636ms
level=info ts=2020-04-11T09:00:04.295Z caller=head.go:732 component=tsdb msg="WAL checkpoint complete" first=20 last=21 duration=3.60420494s
level=info ts=2020-04-11T09:00:04.754Z caller=compact.go:441 component=tsdb msg="compact blocks" count=3 mint=1586563200000 maxt=1586584800000 ulid=01E5M7F9V6ECA1T20X8ZF2F6JK sources="[01E5KJW04QCKGRBEJT17BTYZEP 01E5KSQQCP0VCWETE7KVWZTC7A 01E5M0KEMVWB2MAFX9H3SZKW4F]" duration=427.524147ms
level=info ts=2020-04-11T11:00:00.611Z caller=compact.go:495 component=tsdb msg="write block" mint=1586592000000 maxt=1586599200000 ulid=01E5MEAX53CRB6RMF1SWPG9HYS duration=320.496039ms
level=info ts=2020-04-11T11:00:00.704Z caller=head.go:662 component=tsdb msg="head GC completed" duration=13.672307ms
level=info ts=2020-04-11T13:00:00.567Z caller=compact.go:495 component=tsdb msg="write block" mint=1586599200000 maxt=1586606400000 ulid=01E5MN6MCXH3STPX68NMVTADHX duration=281.787174ms
level=info ts=2020-04-11T13:00:00.645Z caller=head.go:662 component=tsdb msg="head GC completed" duration=14.487547ms
level=info ts=2020-04-11T13:00:01.687Z caller=head.go:732 component=tsdb msg="WAL checkpoint complete" first=22 last=23 duration=1.04214388s
level=info ts=2020-04-11T15:00:00.600Z caller=compact.go:495 component=tsdb msg="write block" mint=1586606400000 maxt=1586613600000 ulid=01E5MW2BMQ5DD91FVWJPDSXQAJ duration=320.318101ms
level=info ts=2020-04-11T15:00:00.673Z caller=head.go:662 component=tsdb msg="head GC completed" duration=12.950098ms
level=info ts=2020-04-11T15:00:01.202Z caller=compact.go:441 component=tsdb msg="compact blocks" count=3 mint=1586584800000 maxt=1586606400000 ulid=01E5MW2C2NJMWVKNCVWQB0804W sources="[01E5M7F5WP2FNV70YPT3J7BN1W 01E5MEAX53CRB6RMF1SWPG9HYS 01E5MN6MCXH3STPX68NMVTADHX]" duration=477.553058ms
level=info ts=2020-04-11T17:00:00.540Z caller=compact.go:495 component=tsdb msg="write block" mint=1586613600000 maxt=1586620800000 ulid=01E5N2Y2WTYZ5GNND425BGWS92 duration=258.781623ms
level=info ts=2020-04-11T17:00:00.607Z caller=head.go:662 component=tsdb msg="head GC completed" duration=13.228643ms
level=info ts=2020-04-11T17:00:02.013Z caller=head.go:732 component=tsdb msg="WAL checkpoint complete" first=24 last=25 duration=1.405864056s
level=info ts=2020-04-11T19:00:00.535Z caller=compact.go:495 component=tsdb msg="write block" mint=1586620800000 maxt=1586628000000 ulid=01E5N9ST52Y53S9E263FGJEW4P duration=244.692082ms
level=info ts=2020-04-11T19:00:00.596Z caller=head.go:662 component=tsdb msg="head GC completed" duration=12.475107ms
level=info ts=2020-04-11T21:00:00.572Z caller=compact.go:495 component=tsdb msg="write block" mint=1586628000000 maxt=1586635200000 ulid=01E5NGNHD9ZSCJ1GH2WG9BW4S1 duration=275.046584ms
level=info ts=2020-04-11T21:00:00.670Z caller=head.go:662 component=tsdb msg="head GC completed" duration=14.832234ms
level=info ts=2020-04-11T21:00:01.827Z caller=head.go:732 component=tsdb msg="WAL checkpoint complete" first=26 last=27 duration=1.156987358s
level=info ts=2020-04-11T21:00:02.378Z caller=compact.go:441 component=tsdb msg="compact blocks" count=3 mint=1586606400000 maxt=1586628000000 ulid=01E5NGNJYTZR8SF50RXE1M7RFS sources="[01E5MW2BMQ5DD91FVWJPDSXQAJ 01E5N2Y2WTYZ5GNND425BGWS92 01E5N9ST52Y53S9E263FGJEW4P]" duration=496.225641ms
level=info ts=2020-04-11T21:00:03.469Z caller=compact.go:441 component=tsdb msg="compact blocks" count=3 mint=1586563200000 maxt=1586628000000 ulid=01E5NGNKHGTE4T1K71V5W5PRHQ sources="[01E5M7F9V6ECA1T20X8ZF2F6JK 01E5MW2C2NJMWVKNCVWQB0804W 01E5NGNJYTZR8SF50RXE1M7RFS]" duration=988.676023ms
level=info ts=2020-04-11T23:00:00.645Z caller=compact.go:495 component=tsdb msg="write block" mint=1586635200000 maxt=1586642400000 ulid=01E5NQH8M6XHTGWTSFJ6FK6RGW duration=383.393233ms
level=info ts=2020-04-11T23:00:00.722Z caller=head.go:662 component=tsdb msg="head GC completed" duration=12.137665ms
level=info ts=2020-04-12T01:00:00.563Z caller=compact.go:495 component=tsdb msg="write block" mint=1586642400000 maxt=1586649600000 ulid=01E5NYCZW61TEPEC61KE2FPA0S duration=300.947362ms
level=info ts=2020-04-12T01:00:00.656Z caller=head.go:662 component=tsdb msg="head GC completed" duration=13.484397ms
level=info ts=2020-04-12T01:00:01.668Z caller=head.go:732 component=tsdb msg="WAL checkpoint complete" first=28 last=29 duration=1.011910668s
level=info ts=2020-04-12T03:00:00.530Z caller=compact.go:495 component=tsdb msg="write block" mint=1586649600000 maxt=1586656800000 ulid=01E5P58Q48526X306P4TSC50HH duration=266.676365ms
level=info ts=2020-04-12T03:00:00.590Z caller=head.go:662 component=tsdb msg="head GC completed" duration=13.118641ms
level=info ts=2020-04-12T03:00:01.323Z caller=compact.go:441 component=tsdb msg="compact blocks" count=3 mint=1586628000000 maxt=1586649600000 ulid=01E5P58QFZ3MXAHXKN8HBKEXW8 sources="[01E5NGNHD9ZSCJ1GH2WG9BW4S1 01E5NQH8M6XHTGWTSFJ6FK6RGW 01E5NYCZW61TEPEC61KE2FPA0S]" duration=683.315282ms
level=info ts=2020-04-12T05:00:00.559Z caller=compact.go:495 component=tsdb msg="write block" mint=1586656800000 maxt=1586664000000 ulid=01E5PC4ECMF9SQ6AD56XNW8CEN duration=282.801305ms
level=info ts=2020-04-12T05:00:00.646Z caller=head.go:662 component=tsdb msg="head GC completed" duration=17.083725ms
level=info ts=2020-04-12T05:00:01.758Z caller=head.go:732 component=tsdb msg="WAL checkpoint complete" first=30 last=31 duration=1.112168292s
level=info ts=2020-04-12T07:00:00.521Z caller=compact.go:495 component=tsdb msg="write block" mint=1586664000000 maxt=1586671200000 ulid=01E5PK05MFDVJFNRFEH8TENJMF duration=250.599261ms
level=info ts=2020-04-12T07:00:00.630Z caller=head.go:662 component=tsdb msg="head GC completed" duration=14.933374ms
level=info ts=2020-04-12T09:00:00.538Z caller=compact.go:495 component=tsdb msg="write block" mint=1586671200000 maxt=1586678400000 ulid=01E5PSVWWV2H0CGFGTTYPHC3Q5 duration=255.01679ms
level=info ts=2020-04-12T09:00:00.600Z caller=head.go:662 component=tsdb msg="head GC completed" duration=13.479274ms
level=info ts=2020-04-12T09:00:01.569Z caller=head.go:732 component=tsdb msg="WAL checkpoint complete" first=32 last=33 duration=969.078953ms
level=info ts=2020-04-12T09:00:02.225Z caller=compact.go:441 component=tsdb msg="compact blocks" count=3 mint=1586649600000 maxt=1586671200000 ulid=01E5PSVY6X5V74Z536THZVYVVS sources="[01E5P58Q48526X306P4TSC50HH 01E5PC4ECMF9SQ6AD56XNW8CEN 01E5PK05MFDVJFNRFEH8TENJMF]" duration=596.843821ms
level=info ts=2020-04-12T11:00:00.589Z caller=compact.go:495 component=tsdb msg="write block" mint=1586678400000 maxt=1586685600000 ulid=01E5Q0QM598MC7XJKRY98DSX9D duration=291.822225ms
level=info ts=2020-04-12T11:00:00.670Z caller=head.go:662 component=tsdb msg="head GC completed" duration=14.153142ms
level=info ts=2020-04-12T13:00:00.554Z caller=compact.go:495 component=tsdb msg="write block" mint=1586685600000 maxt=1586692800000 ulid=01E5Q7KBCYPQJDTR3JG6AMNC61 duration=267.991397ms
level=info ts=2020-04-12T13:00:00.657Z caller=head.go:662 component=tsdb msg="head GC completed" duration=38.274303ms
level=info ts=2020-04-12T13:00:01.594Z caller=head.go:732 component=tsdb msg="WAL checkpoint complete" first=34 last=35 duration=937.719041ms
level=info ts=2020-04-12T15:00:00.528Z caller=compact.go:495 component=tsdb msg="write block" mint=1586692800000 maxt=1586700000000 ulid=01E5QEF2MD1A46DZVXZ1CD0V6Z duration=258.518766ms
level=info ts=2020-04-12T15:00:00.609Z caller=head.go:662 component=tsdb msg="head GC completed" duration=18.926233ms
level=info ts=2020-04-12T15:00:01.179Z caller=compact.go:441 component=tsdb msg="compact blocks" count=3 mint=1586671200000 maxt=1586692800000 ulid=01E5QEF31B1QGNPDDVM588K5QM sources="[01E5PSVWWV2H0CGFGTTYPHC3Q5 01E5Q0QM598MC7XJKRY98DSX9D 01E5Q7KBCYPQJDTR3JG6AMNC61]" duration=495.42025ms
level=info ts=2020-04-12T15:00:02.547Z caller=compact.go:441 component=tsdb msg="compact blocks" count=3 mint=1586628000000 maxt=1586692800000 ulid=01E5QEF3PP52S2Y0RAMSF8P3WF sources="[01E5P58QFZ3MXAHXKN8HBKEXW8 01E5PSVY6X5V74Z536THZVYVVS 01E5QEF31B1QGNPDDVM588K5QM]" duration=1.180887044s
level=info ts=2020-04-12T15:00:09.969Z caller=compact.go:441 component=tsdb msg="compact blocks" count=3 mint=1586498400000 maxt=1586692800000 ulid=01E5QEF50FGF4H3TBF08WX5RDK sources="[01E5KJW16EJYJ156FVQGXDWZW1 01E5NGNKHGTE4T1K71V5W5PRHQ 01E5QEF3PP52S2Y0RAMSF8P3WF]" duration=7.265406704s
level=info ts=2020-04-12T17:00:00.557Z caller=compact.go:495 component=tsdb msg="write block" mint=1586700000000 maxt=1586707200000 ulid=01E5QNASX3HGJDSM9NAAJKGE8A duration=265.955143ms
level=info ts=2020-04-12T17:00:00.642Z caller=head.go:662 component=tsdb msg="head GC completed" duration=12.238233ms
level=info ts=2020-04-12T17:00:02.291Z caller=head.go:732 component=tsdb msg="WAL checkpoint complete" first=36 last=37 duration=1.649002346s
level=info ts=2020-04-12T19:00:00.557Z caller=compact.go:495 component=tsdb msg="write block" mint=1586707200000 maxt=1586714400000 ulid=01E5QW6H4N35HXZRWPNP6MFCRT duration=279.712918ms
level=info ts=2020-04-12T19:00:00.623Z caller=head.go:662 component=tsdb msg="head GC completed" duration=20.789317ms
level=info ts=2020-04-12T21:00:00.541Z caller=compact.go:495 component=tsdb msg="write block" mint=1586714400000 maxt=1586721600000 ulid=01E5R328CYE288PJVBTMSFS055 duration=255.324412ms
level=info ts=2020-04-12T21:00:00.623Z caller=head.go:662 component=tsdb msg="head GC completed" duration=19.113249ms
level=info ts=2020-04-12T21:00:04.803Z caller=head.go:732 component=tsdb msg="WAL checkpoint complete" first=38 last=39 duration=4.179966922s
level=info ts=2020-04-12T21:00:05.284Z caller=compact.go:441 component=tsdb msg="compact blocks" count=3 mint=1586692800000 maxt=1586714400000 ulid=01E5R32CTZV1PRX26ZFMAF1Q4W sources="[01E5QEF2MD1A46DZVXZ1CD0V6Z 01E5QNASX3HGJDSM9NAAJKGE8A 01E5QW6H4N35HXZRWPNP6MFCRT]" duration=453.332068ms
level=info ts=2020-04-12T23:00:00.664Z caller=compact.go:495 component=tsdb msg="write block" mint=1586721600000 maxt=1586728800000 ulid=01E5R9XZMW7KYE40Y806ENZJWT duration=379.646866ms
level=info ts=2020-04-12T23:00:00.771Z caller=head.go:662 component=tsdb msg="head GC completed" duration=14.007677ms
level=info ts=2020-04-13T01:00:00.532Z caller=compact.go:495 component=tsdb msg="write block" mint=1586728800000 maxt=1586736000000 ulid=01E5RGSPWTNW6BRCPBPP10QH57 duration=250.2027ms
level=info ts=2020-04-13T01:00:00.589Z caller=head.go:662 component=tsdb msg="head GC completed" duration=13.116897ms
level=info ts=2020-04-13T01:00:01.629Z caller=head.go:732 component=tsdb msg="WAL checkpoint complete" first=40 last=41 duration=1.039923768s
level=info ts=2020-04-13T03:00:01.077Z caller=compact.go:495 component=tsdb msg="write block" mint=1586736000000 maxt=1586743200000 ulid=01E5RQNE4X01Q9A37J2H47MJB9 duration=718.468703ms
level=info ts=2020-04-13T03:00:01.383Z caller=head.go:662 component=tsdb msg="head GC completed" duration=16.516799ms
level=info ts=2020-04-13T03:00:03.509Z caller=compact.go:441 component=tsdb msg="compact blocks" count=3 mint=1586714400000 maxt=1586736000000 ulid=01E5RQNF8QPG83BS60V5VZFZ4D sources="[01E5R328CYE288PJVBTMSFS055 01E5R9XZMW7KYE40Y806ENZJWT 01E5RGSPWTNW6BRCPBPP10QH57]" duration=2.077578659s
level=info ts=2020-04-13T05:00:00.562Z caller=compact.go:495 component=tsdb msg="write block" mint=1586743200000 maxt=1586750400000 ulid=01E5RYH5CREK5M9QY9QR51RDPW duration=281.488602ms
level=info ts=2020-04-13T05:00:00.624Z caller=head.go:662 component=tsdb msg="head GC completed" duration=12.129385ms
level=info ts=2020-04-13T05:00:06.492Z caller=head.go:732 component=tsdb msg="WAL checkpoint complete" first=42 last=43 duration=5.867861541s
level=info ts=2020-04-13T07:00:00.533Z caller=compact.go:495 component=tsdb msg="write block" mint=1586750400000 maxt=1586757600000 ulid=01E5S5CWMMA41JSMTQ2XE1G8Y5 duration=257.191143ms
level=info ts=2020-04-13T07:00:00.592Z caller=head.go:662 component=tsdb msg="head GC completed" duration=12.999914ms
level=info ts=2020-04-13T09:00:00.670Z caller=compact.go:495 component=tsdb msg="write block" mint=1586757600000 maxt=1586764800000 ulid=01E5SC8KWY2PPH9RQ2JQAVHSTD duration=384.003132ms
level=info ts=2020-04-13T09:00:00.763Z caller=head.go:662 component=tsdb msg="head GC completed" duration=12.408818ms
level=info ts=2020-04-13T09:00:11.203Z caller=head.go:732 component=tsdb msg="WAL checkpoint complete" first=44 last=45 duration=10.440015486s
level=info ts=2020-04-13T09:00:13.775Z caller=compact.go:441 component=tsdb msg="compact blocks" count=3 mint=1586736000000 maxt=1586757600000 ulid=01E5SC8YKHGA4NA1D05EN0AVVC sources="[01E5RQNE4X01Q9A37J2H47MJB9 01E5RYH5CREK5M9QY9QR51RDPW 01E5S5CWMMA41JSMTQ2XE1G8Y5]" duration=2.526729037s
level=info ts=2020-04-13T09:00:18.918Z caller=compact.go:441 component=tsdb msg="compact blocks" count=3 mint=1586692800000 maxt=1586757600000 ulid=01E5SC91DVMYZJ4Y0YXMDNTDNH sources="[01E5R32CTZV1PRX26ZFMAF1Q4W 01E5RQNF8QPG83BS60V5VZFZ4D 01E5SC8YKHGA4NA1D05EN0AVVC]" duration=4.778432448s
level=info ts=2020-04-13T11:00:01.150Z caller=compact.go:495 component=tsdb msg="write block" mint=1586764800000 maxt=1586772000000 ulid=01E5SK4B4K75WSNR27ZWYXFGCY duration=874.910078ms
level=info ts=2020-04-13T11:00:01.207Z caller=head.go:662 component=tsdb msg="head GC completed" duration=13.962196ms
level=info ts=2020-04-13T13:00:00.539Z caller=compact.go:495 component=tsdb msg="write block" mint=1586772000000 maxt=1586779200000 ulid=01E5ST02CS8QQZAS28REPSGF2M duration=258.113641ms
level=info ts=2020-04-13T13:00:00.600Z caller=head.go:662 component=tsdb msg="head GC completed" duration=12.940461ms
level=info ts=2020-04-13T13:00:07.950Z caller=head.go:732 component=tsdb msg="WAL checkpoint complete" first=46 last=47 duration=7.349600168s
level=info ts=2020-04-13T15:00:00.690Z caller=compact.go:495 component=tsdb msg="write block" mint=1586779200000 maxt=1586786400000 ulid=01E5T0VSNR6BKS8V6DPTAAYK5J duration=377.901866ms
level=info ts=2020-04-13T15:00:00.762Z caller=head.go:662 component=tsdb msg="head GC completed" duration=12.070248ms
level=info ts=2020-04-13T15:00:02.811Z caller=compact.go:441 component=tsdb msg="compact blocks" count=3 mint=1586757600000 maxt=1586779200000 ulid=01E5T0VT4W0RQBEGX3FS9J808V sources="[01E5SC8KWY2PPH9RQ2JQAVHSTD 01E5SK4B4K75WSNR27ZWYXFGCY 01E5ST02CS8QQZAS28REPSGF2M]" duration=1.973302844s
level=info ts=2020-04-13T17:00:00.983Z caller=compact.go:495 component=tsdb msg="write block" mint=1586786400000 maxt=1586793600000 ulid=01E5T7QGWRPZRBDW6GYYD05FAS duration=674.875345ms
level=info ts=2020-04-13T17:00:01.535Z caller=head.go:662 component=tsdb msg="head GC completed" duration=13.795139ms
level=info ts=2020-04-13T17:00:08.426Z caller=head.go:732 component=tsdb msg="WAL checkpoint complete" first=48 last=49 duration=6.89093912s
level=info ts=2020-04-13T19:00:00.509Z caller=compact.go:495 component=tsdb msg="write block" mint=1586793600000 maxt=1586800800000 ulid=01E5TEK84J9NCHWEZ9VRG08A3T duration=235.257692ms
level=info ts=2020-04-13T19:00:00.579Z caller=head.go:662 component=tsdb msg="head GC completed" duration=12.68045ms
level=info ts=2020-04-13T21:00:00.601Z caller=compact.go:495 component=tsdb msg="write block" mint=1586800800000 maxt=1586808000000 ulid=01E5TNEZCCZDBTZXYTJV92M68P duration=332.537807ms
level=info ts=2020-04-13T21:00:00.708Z caller=head.go:662 component=tsdb msg="head GC completed" duration=12.395655ms
level=info ts=2020-04-13T21:00:08.960Z caller=head.go:732 component=tsdb msg="WAL checkpoint complete" first=50 last=51 duration=8.251654282s
level=info ts=2020-04-13T21:00:10.378Z caller=compact.go:441 component=tsdb msg="compact blocks" count=3 mint=1586779200000 maxt=1586800800000 ulid=01E5TNF80SX7CJJQ1V5BGEJYPA sources="[01E5T0VSNR6BKS8V6DPTAAYK5J 01E5T7QGWRPZRBDW6GYYD05FAS 01E5TEK84J9NCHWEZ9VRG08A3T]" duration=1.346677985s
level=info ts=2020-04-13T23:00:00.570Z caller=compact.go:495 component=tsdb msg="write block" mint=1586808000000 maxt=1586815200000 ulid=01E5TWAPMQC0H35EPXA3E8ZCK6 duration=263.520418ms
level=info ts=2020-04-13T23:00:00.635Z caller=head.go:662 component=tsdb msg="head GC completed" duration=12.705482ms
level=info ts=2020-04-14T01:00:00.555Z caller=compact.go:495 component=tsdb msg="write block" mint=1586815200000 maxt=1586822400000 ulid=01E5V36DWE1CZPWSX3SCK21YHS duration=284.500905ms
level=info ts=2020-04-14T01:00:00.779Z caller=head.go:662 component=tsdb msg="head GC completed" duration=11.965455ms
level=info ts=2020-04-14T01:00:07.997Z caller=head.go:732 component=tsdb msg="WAL checkpoint complete" first=52 last=53 duration=7.218466282s
level=info ts=2020-04-14T03:00:00.541Z caller=compact.go:495 component=tsdb msg="write block" mint=1586822400000 maxt=1586829600000 ulid=01E5VA254QJ9SB7MQY6DZG1HDD duration=262.050415ms
level=info ts=2020-04-14T03:00:00.600Z caller=head.go:662 component=tsdb msg="head GC completed" duration=14.400483ms
level=info ts=2020-04-14T03:00:03.386Z caller=compact.go:441 component=tsdb msg="compact blocks" count=3 mint=1586800800000 maxt=1586822400000 ulid=01E5VA25HEZD7G1Z1WV8J453NJ sources="[01E5TNEZCCZDBTZXYTJV92M68P 01E5TWAPMQC0H35EPXA3E8ZCK6 01E5V36DWE1CZPWSX3SCK21YHS]" duration=2.68210276s
level=info ts=2020-04-14T03:00:09.152Z caller=compact.go:441 component=tsdb msg="compact blocks" count=3 mint=1586757600000 maxt=1586822400000 ulid=01E5VA28AQW4G557DPMZH6PBJS sources="[01E5T0VT4W0RQBEGX3FS9J808V 01E5TNF80SX7CJJQ1V5BGEJYPA 01E5VA25HEZD7G1Z1WV8J453NJ]" duration=5.608522712s
level=info ts=2020-04-14T05:00:00.574Z caller=compact.go:495 component=tsdb msg="write block" mint=1586829600000 maxt=1586836800000 ulid=01E5VGXWD4JZZJDT6VWC4H4Q4K duration=266.825995ms
level=info ts=2020-04-14T05:00:00.664Z caller=head.go:662 component=tsdb msg="head GC completed" duration=21.997169ms
level=info ts=2020-04-14T05:00:08.329Z caller=head.go:732 component=tsdb msg="WAL checkpoint complete" first=54 last=55 duration=7.660927137s
level=info ts=2020-04-14T07:00:00.685Z caller=compact.go:495 component=tsdb msg="write block" mint=1586836800000 maxt=1586844000000 ulid=01E5VQSKN6PH6M54891CT7YW8D duration=390.620325ms
level=info ts=2020-04-14T07:00:00.752Z caller=head.go:662 component=tsdb msg="head GC completed" duration=12.113668ms
level=info ts=2020-04-14T09:00:00.654Z caller=compact.go:495 component=tsdb msg="write block" mint=1586844000000 maxt=1586851200000 ulid=01E5VYNAW56CWSR3ZVMNXYJR57 duration=392.614807ms
level=info ts=2020-04-14T09:00:00.764Z caller=head.go:662 component=tsdb msg="head GC completed" duration=12.353077ms
level=info ts=2020-04-14T09:00:07.655Z caller=head.go:732 component=tsdb msg="WAL checkpoint complete" first=56 last=57 duration=6.881659425s
level=info ts=2020-04-14T09:00:10.171Z caller=compact.go:441 component=tsdb msg="compact blocks" count=3 mint=1586822400000 maxt=1586844000000 ulid=01E5VYNJ5AGAHKTF6S40SE2C8W sources="[01E5VA254QJ9SB7MQY6DZG1HDD 01E5VGXWD4JZZJDT6VWC4H4Q4K 01E5VQSKN6PH6M54891CT7YW8D]" duration=2.44318066s—
You are receiving this because you are subscribed to this thread.
Reply to this email directly, view it on GitHub
https://github.com/prometheus/prometheus/issues/7120, or unsubscribe
https://github.com/notifications/unsubscribe-auth/ABVA3O2MWJFUJL2QCY2SD63RMQZ7JANCNFSM4MHTYP4Q
.
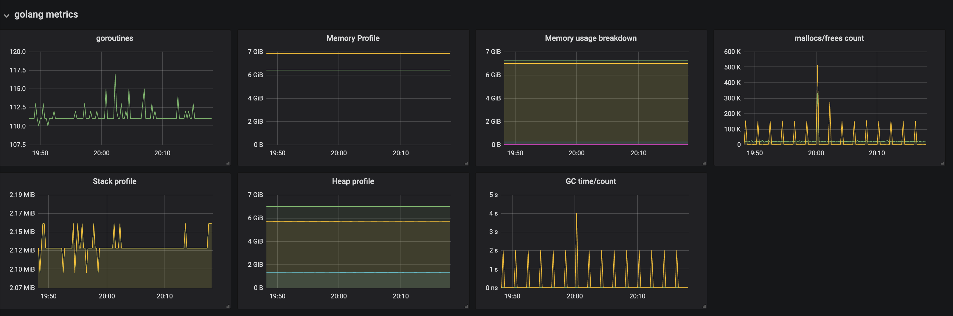
Since this is a new instance and we didn't prepare a monitoring settings for itself, sadly we don't have that kind of metrics so far.
Anyways we started to monitor the instance and here are the metrics of goroutines and others for recent minutes. I hope this will be some help.

(↑ GMT+9)


cc @beorn7
Anybody seeing this, are you perhaps using a particularly large query timeout (via the --query.timeout flag)?
Please see our duplicated ticket here: https://github.com/prometheus/prometheus/issues/7121. We have this same issue on many Kubernetes clusters.
Prometheus will use more and more CPU and memory until it eventually is OOM-killed by docker. This does not occur in 100% of cases, but a reliable way to detect is a steady ramp of CPU usage. In about 50% of the cases where this happens, one of the pods will exhibit this behaviour while the other does not with identical configurations.
For context, the timeouts in our case are 10s
Anybody seeing this, are you perhaps using a particularly large query timeout (via the --query.timeout flag)?
We don't use customized value for that option so the query timeout is 2m as the default.
The complete list of command-line flags:
/bin/prometheus --config.file=/prometheus/prometheus.yml --web.enable-lifecycle --web.enable-admin-api --web.external-url=http://XXX/ --web.route-prefix=/ --storage.tsdb.path=/prometheus/data --storage.tsdb.retention=720h --query.lookback-delta=5m
2millions watermark difference... Mmh
Can we have a goroutine dump?
How quickly is the problem coming back after a restart?
Sometimes the problem does not come back at all after restart.
Here is a goroutine dump from a currently running instance: https://gist.github.com/vsliouniaev/b93ac2111d316632a4a6bcb479567162
Can we have a goroutine dump?
ours: https://gist.github.com/ajalab/33090253e4d6418bb89e859cd04fd721
How quickly is the problem coming back after a restart?
We have never restarted the host whose metrics I attached. Its uptime is about 5 days.
I restarted another host today on which we see the same problem, but we haven't seen the problem again yet.
Hmm, these might be different problems. @vsliouniaev only has only 1 promql query running, while @ajalab has 75.
@ajalab I take if you've bumped the concurrency limit above the default 20?
I take if you've bumped the concurrency limit above the default 20?
Sorry I'm not sure what specific option you mean, but I think we don't do such kind of configuration changes.
I think we don't do such kind of configuration changes.
What's the value of prometheus_engine_queries_concurrent_max on your /metrics?
20
# HELP prometheus_engine_queries_concurrent_max The max number of concurrent queries.
# TYPE prometheus_engine_queries_concurrent_max gauge
prometheus_engine_queries_concurrent_max 20
Okay, so we've a bug somewhere such that the active query tracker isn't limiting concurrent queries. This may be related.
Also what is prometheus_engine_queries?
It has been 0 all the time.

# HELP prometheus_engine_queries The current number of queries being executed or waiting.
# TYPE prometheus_engine_queries gauge
prometheus_engine_queries 0
# HELP prometheus_engine_queries_concurrent_max The max number of concurrent queries.
# TYPE prometheus_engine_queries_concurrent_max gauge
prometheus_engine_queries_concurrent_max 20
# HELP prometheus_engine_query_duration_seconds Query timings
# TYPE prometheus_engine_query_duration_seconds summary
prometheus_engine_query_duration_seconds{slice="inner_eval",quantile="0.5"} 0.0604318
prometheus_engine_query_duration_seconds{slice="inner_eval",quantile="0.9"} 0.061920509
prometheus_engine_query_duration_seconds{slice="inner_eval",quantile="0.99"} 0.064315699
prometheus_engine_query_duration_seconds_sum{slice="inner_eval"} 2993.95813964002
prometheus_engine_query_duration_seconds_count{slice="inner_eval"} 92040
prometheus_engine_query_duration_seconds{slice="prepare_time",quantile="0.5"} 4.762e-05
prometheus_engine_query_duration_seconds{slice="prepare_time",quantile="0.9"} 7.9394e-05
prometheus_engine_query_duration_seconds{slice="prepare_time",quantile="0.99"} 0.000125857
prometheus_engine_query_duration_seconds_sum{slice="prepare_time"} 4.860030812000038
prometheus_engine_query_duration_seconds_count{slice="prepare_time"} 92040
prometheus_engine_query_duration_seconds{slice="queue_time",quantile="0.5"} 4.428e-05
prometheus_engine_query_duration_seconds{slice="queue_time",quantile="0.9"} 5.952e-05
prometheus_engine_query_duration_seconds{slice="queue_time",quantile="0.99"} 8.6273e-05
prometheus_engine_query_duration_seconds_sum{slice="queue_time"} 3.557923670999944
prometheus_engine_query_duration_seconds_count{slice="queue_time"} 92040
prometheus_engine_query_duration_seconds{slice="result_sort",quantile="0.5"} NaN
prometheus_engine_query_duration_seconds{slice="result_sort",quantile="0.9"} NaN
prometheus_engine_query_duration_seconds{slice="result_sort",quantile="0.99"} NaN
prometheus_engine_query_duration_seconds_sum{slice="result_sort"} 0.002685382
prometheus_engine_query_duration_seconds_count{slice="result_sort"} 1078
# HELP prometheus_engine_query_log_enabled State of the query log.
# TYPE prometheus_engine_query_log_enabled gauge
prometheus_engine_query_log_enabled 0
# HELP prometheus_engine_query_log_failures_total The number of query log failures.
# TYPE prometheus_engine_query_log_failures_total counter
prometheus_engine_query_log_failures_total 0
What would also be helpful to get logs (info level or even debug level) around the time where the memory usage started to climb. (This is almost certainly a query or scrape that got stuck or got killed without updating the low watermark. The logs often give a hint what event triggered that.)
I didn't enable the debug-level logs yet, but here's the entire info log from the initialization to now of the instance (though it's almost the same with what I attached in the initial comment).
log
$ sudo docker logs 86a7936e7dcd
level=warn ts=2020-04-09T06:56:28.441Z caller=main.go:287 deprecation_notice="'storage.tsdb.retention' flag is deprecated use 'storage.tsdb.retention.time' instead."
level=info ts=2020-04-09T06:56:28.441Z caller=main.go:333 msg="Starting Prometheus" version="(version=2.17.1, branch=HEAD, revision=ae041f97cfc6f43494bed65ec4ea4e3a0cf2ac69)"
level=info ts=2020-04-09T06:56:28.441Z caller=main.go:334 build_context="(go=go1.13.9, user=root@806b02dfe114, date=20200326-16:18:19)"
level=info ts=2020-04-09T06:56:28.441Z caller=main.go:335 host_details="(Linux 3.10.0-514.10.2.el7.x86_64 #1 SMP Fri Mar 3 00:04:05 UTC 2017 x86_64 86a7936e7dcd (none))"
level=info ts=2020-04-09T06:56:28.441Z caller=main.go:336 fd_limits="(soft=1048576, hard=1048576)"
level=info ts=2020-04-09T06:56:28.441Z caller=main.go:337 vm_limits="(soft=unlimited, hard=unlimited)"
level=info ts=2020-04-09T06:56:28.445Z caller=web.go:514 component=web msg="Start listening for connections" address=0.0.0.0:9090
level=info ts=2020-04-09T06:56:28.445Z caller=main.go:667 msg="Starting TSDB ..."
level=info ts=2020-04-09T06:56:28.454Z caller=head.go:575 component=tsdb msg="replaying WAL, this may take awhile"
level=info ts=2020-04-09T06:56:28.455Z caller=head.go:624 component=tsdb msg="WAL segment loaded" segment=0 maxSegment=0
level=info ts=2020-04-09T06:56:28.455Z caller=head.go:627 component=tsdb msg="WAL replay completed" duration=332.425µs
level=info ts=2020-04-09T06:56:28.457Z caller=main.go:683 fs_type=XFS_SUPER_MAGIC
level=info ts=2020-04-09T06:56:28.457Z caller=main.go:684 msg="TSDB started"
level=info ts=2020-04-09T06:56:28.457Z caller=main.go:788 msg="Loading configuration file" filename=/prometheus/prometheus.yml
level=info ts=2020-04-09T06:56:28.464Z caller=main.go:816 msg="Completed loading of configuration file" filename=/prometheus/prometheus.yml
level=info ts=2020-04-09T06:56:28.464Z caller=main.go:635 msg="Server is ready to receive web requests."
level=info ts=2020-04-09T06:56:28.992Z caller=main.go:788 msg="Loading configuration file" filename=/prometheus/prometheus.yml
level=info ts=2020-04-09T06:56:28.996Z caller=main.go:816 msg="Completed loading of configuration file" filename=/prometheus/prometheus.yml
level=info ts=2020-04-09T09:56:35.227Z caller=compact.go:495 component=tsdb msg="write block" mint=1586415394174 maxt=1586419200000 ulid=01E5F5XB279BDHD5BYMGMWCQJE duration=211.398821ms
level=info ts=2020-04-09T09:56:35.273Z caller=head.go:662 component=tsdb msg="head GC completed" duration=10.911142ms
level=info ts=2020-04-09T11:00:00.561Z caller=compact.go:495 component=tsdb msg="write block" mint=1586419200000 maxt=1586426400000 ulid=01E5F9HF4953H200V0NGJM8DG0 duration=295.795606ms
level=info ts=2020-04-09T11:00:00.642Z caller=head.go:662 component=tsdb msg="head GC completed" duration=12.895769ms
level=info ts=2020-04-09T13:00:00.711Z caller=compact.go:495 component=tsdb msg="write block" mint=1586426400000 maxt=1586433600000 ulid=01E5FGD6E70NPBQ5Z8BR8XE07K duration=384.109789ms
level=info ts=2020-04-09T13:00:00.760Z caller=head.go:662 component=tsdb msg="head GC completed" duration=14.807925ms
level=info ts=2020-04-09T15:00:00.598Z caller=compact.go:495 component=tsdb msg="write block" mint=1586433600000 maxt=1586440800000 ulid=01E5FQ8XN65NV1HHMZHMQY00JF duration=303.040387ms
level=info ts=2020-04-09T15:00:00.665Z caller=head.go:662 component=tsdb msg="head GC completed" duration=14.016044ms
level=info ts=2020-04-09T17:00:00.609Z caller=compact.go:495 component=tsdb msg="write block" mint=1586440800000 maxt=1586448000000 ulid=01E5FY4MWB8JT70G37MWN86A24 duration=341.741478ms
level=info ts=2020-04-09T17:00:00.689Z caller=head.go:662 component=tsdb msg="head GC completed" duration=14.505675ms
level=info ts=2020-04-09T17:00:01.673Z caller=head.go:732 component=tsdb msg="WAL checkpoint complete" first=0 last=1 duration=983.625939ms
level=info ts=2020-04-09T17:00:02.232Z caller=compact.go:441 component=tsdb msg="compact blocks" count=3 mint=1586415394174 maxt=1586433600000 ulid=01E5FY4PA0QK840RA6TN3GAG0X sources="[01E5F5XB279BDHD5BYMGMWCQJE 01E5F9HF4953H200V0NGJM8DG0 01E5FGD6E70NPBQ5Z8BR8XE07K]" duration=504.241448ms
level=info ts=2020-04-09T19:00:00.571Z caller=compact.go:495 component=tsdb msg="write block" mint=1586448000000 maxt=1586455200000 ulid=01E5G50C5B5GPSBSXD26EYZNH6 duration=272.270768ms
level=info ts=2020-04-09T19:00:00.660Z caller=head.go:662 component=tsdb msg="head GC completed" duration=11.768384ms
level=info ts=2020-04-09T21:00:00.748Z caller=compact.go:495 component=tsdb msg="write block" mint=1586455200000 maxt=1586462400000 ulid=01E5GBW3CAGVY5SAMP7Q0JKW6X duration=482.354982ms
level=info ts=2020-04-09T21:00:00.830Z caller=head.go:662 component=tsdb msg="head GC completed" duration=12.574958ms
level=info ts=2020-04-09T21:00:03.607Z caller=head.go:732 component=tsdb msg="WAL checkpoint complete" first=2 last=3 duration=2.776596565s
level=info ts=2020-04-09T21:00:04.183Z caller=compact.go:441 component=tsdb msg="compact blocks" count=3 mint=1586433600000 maxt=1586455200000 ulid=01E5GBW6NMC0P5NCWGN1RZ2W8B sources="[01E5FQ8XN65NV1HHMZHMQY00JF 01E5FY4MWB8JT70G37MWN86A24 01E5G50C5B5GPSBSXD26EYZNH6]" duration=546.982619ms
level=info ts=2020-04-09T23:00:00.559Z caller=compact.go:495 component=tsdb msg="write block" mint=1586462400000 maxt=1586469600000 ulid=01E5GJQTMT7KBYSTCTF94F1WX0 duration=276.892134ms
level=info ts=2020-04-09T23:00:00.643Z caller=head.go:662 component=tsdb msg="head GC completed" duration=12.686807ms
level=info ts=2020-04-10T01:00:00.844Z caller=compact.go:495 component=tsdb msg="write block" mint=1586469600000 maxt=1586476800000 ulid=01E5GSKHXG3CTVAM8H2ZZX8FRQ duration=540.344496ms
level=info ts=2020-04-10T01:00:00.913Z caller=head.go:662 component=tsdb msg="head GC completed" duration=16.168625ms
level=info ts=2020-04-10T01:00:02.200Z caller=head.go:732 component=tsdb msg="WAL checkpoint complete" first=4 last=5 duration=1.286600341s
level=info ts=2020-04-10T03:00:00.521Z caller=compact.go:495 component=tsdb msg="write block" mint=1586476800000 maxt=1586484000000 ulid=01E5H0F949JVQ8WZH5A18BWVZV duration=255.834275ms
level=info ts=2020-04-10T03:00:00.578Z caller=head.go:662 component=tsdb msg="head GC completed" duration=11.634575ms
level=info ts=2020-04-10T03:00:01.164Z caller=compact.go:441 component=tsdb msg="compact blocks" count=3 mint=1586455200000 maxt=1586476800000 ulid=01E5H0F9FKV0141FTDJD453X4S sources="[01E5GBW3CAGVY5SAMP7Q0JKW6X 01E5GJQTMT7KBYSTCTF94F1WX0 01E5GSKHXG3CTVAM8H2ZZX8FRQ]" duration=537.117355ms
level=info ts=2020-04-10T05:00:00.540Z caller=compact.go:495 component=tsdb msg="write block" mint=1586484000000 maxt=1586491200000 ulid=01E5H7B0CCP3BA24YKZ52VYQ9V duration=271.39912ms
level=info ts=2020-04-10T05:00:00.605Z caller=head.go:662 component=tsdb msg="head GC completed" duration=16.021546ms
level=info ts=2020-04-10T05:00:01.565Z caller=head.go:732 component=tsdb msg="WAL checkpoint complete" first=6 last=7 duration=959.823352ms
level=info ts=2020-04-10T07:00:00.554Z caller=compact.go:495 component=tsdb msg="write block" mint=1586491200000 maxt=1586498400000 ulid=01E5HE6QMM9EXP4XFB9WFMB89A duration=278.264692ms
level=info ts=2020-04-10T07:00:00.632Z caller=head.go:662 component=tsdb msg="head GC completed" duration=14.531457ms
level=info ts=2020-04-10T09:00:00.705Z caller=compact.go:495 component=tsdb msg="write block" mint=1586498400000 maxt=1586505600000 ulid=01E5HN2EX7TNRQP3JQN8AC2Z20 duration=409.230718ms
level=info ts=2020-04-10T09:00:00.780Z caller=head.go:662 component=tsdb msg="head GC completed" duration=12.824101ms
level=info ts=2020-04-10T09:00:02.134Z caller=head.go:732 component=tsdb msg="WAL checkpoint complete" first=8 last=9 duration=1.353600004s
level=info ts=2020-04-10T09:00:02.670Z caller=compact.go:441 component=tsdb msg="compact blocks" count=3 mint=1586476800000 maxt=1586498400000 ulid=01E5HN2GSFRPSSYD28V5Z5QKBQ sources="[01E5H0F949JVQ8WZH5A18BWVZV 01E5H7B0CCP3BA24YKZ52VYQ9V 01E5HE6QMM9EXP4XFB9WFMB89A]" duration=446.638371ms
level=info ts=2020-04-10T09:00:07.759Z caller=compact.go:441 component=tsdb msg="compact blocks" count=3 mint=1586433600000 maxt=1586498400000 ulid=01E5HN2HDV821KWVP21S7QR8E3 sources="[01E5GBW6NMC0P5NCWGN1RZ2W8B 01E5H0F9FKV0141FTDJD453X4S 01E5HN2GSFRPSSYD28V5Z5QKBQ]" duration=4.883802261s
level=info ts=2020-04-10T11:00:00.568Z caller=compact.go:495 component=tsdb msg="write block" mint=1586505600000 maxt=1586512800000 ulid=01E5HVY64N69P7T15PC35KPE51 duration=290.282037ms
level=info ts=2020-04-10T11:00:00.648Z caller=head.go:662 component=tsdb msg="head GC completed" duration=22.199752ms
level=info ts=2020-04-10T11:00:04.026Z caller=compact.go:441 component=tsdb msg="compact blocks" count=2 mint=1586415394174 maxt=1586498400000 ulid=01E5HVY6HP17ZCFQ0E4J2S336B sources="[01E5FY4PA0QK840RA6TN3GAG0X 01E5HN2HDV821KWVP21S7QR8E3]" duration=3.332164559s
level=info ts=2020-04-10T13:00:00.545Z caller=compact.go:495 component=tsdb msg="write block" mint=1586512800000 maxt=1586520000000 ulid=01E5J2SXCDF4VST7N40X3JC13X duration=276.77561ms
level=info ts=2020-04-10T13:00:00.625Z caller=head.go:662 component=tsdb msg="head GC completed" duration=12.129034ms
level=info ts=2020-04-10T13:00:02.213Z caller=head.go:732 component=tsdb msg="WAL checkpoint complete" first=10 last=11 duration=1.587435813s
level=info ts=2020-04-10T15:00:00.562Z caller=compact.go:495 component=tsdb msg="write block" mint=1586520000000 maxt=1586527200000 ulid=01E5J9NMN9TEHDHZ454KDQMAM1 duration=265.139045ms
level=info ts=2020-04-10T15:00:00.655Z caller=head.go:662 component=tsdb msg="head GC completed" duration=11.98756ms
level=info ts=2020-04-10T15:00:01.212Z caller=compact.go:441 component=tsdb msg="compact blocks" count=3 mint=1586498400000 maxt=1586520000000 ulid=01E5J9NN1WB20G3CFNXKWB3TE2 sources="[01E5HN2EX7TNRQP3JQN8AC2Z20 01E5HVY64N69P7T15PC35KPE51 01E5J2SXCDF4VST7N40X3JC13X]" duration=511.890297ms
level=info ts=2020-04-10T17:00:00.518Z caller=compact.go:495 component=tsdb msg="write block" mint=1586527200000 maxt=1586534400000 ulid=01E5JGHBWHDJQXA4AW8RSAA210 duration=245.695543ms
level=info ts=2020-04-10T17:00:00.582Z caller=head.go:662 component=tsdb msg="head GC completed" duration=12.033627ms
level=info ts=2020-04-10T17:00:01.610Z caller=head.go:732 component=tsdb msg="WAL checkpoint complete" first=12 last=13 duration=1.027540263s
level=info ts=2020-04-10T19:00:00.531Z caller=compact.go:495 component=tsdb msg="write block" mint=1586534400000 maxt=1586541600000 ulid=01E5JQD34JPMVSS2KEMKWMFJDR duration=256.81357ms
level=info ts=2020-04-10T19:00:00.590Z caller=head.go:662 component=tsdb msg="head GC completed" duration=12.890328ms
level=info ts=2020-04-10T21:00:00.541Z caller=compact.go:495 component=tsdb msg="write block" mint=1586541600000 maxt=1586548800000 ulid=01E5JY8TCG3TAA0H73AB0VW69B duration=269.069884ms
level=info ts=2020-04-10T21:00:00.611Z caller=head.go:662 component=tsdb msg="head GC completed" duration=12.311055ms
level=info ts=2020-04-10T21:00:01.616Z caller=head.go:732 component=tsdb msg="WAL checkpoint complete" first=14 last=15 duration=1.005203416s
level=info ts=2020-04-10T21:00:02.239Z caller=compact.go:441 component=tsdb msg="compact blocks" count=3 mint=1586520000000 maxt=1586541600000 ulid=01E5JY8VRQEA0DN9SEMV4YJRBD sources="[01E5J9NMN9TEHDHZ454KDQMAM1 01E5JGHBWHDJQXA4AW8RSAA210 01E5JQD34JPMVSS2KEMKWMFJDR]" duration=551.691552ms
level=info ts=2020-04-10T23:00:00.558Z caller=compact.go:495 component=tsdb msg="write block" mint=1586548800000 maxt=1586556000000 ulid=01E5K54HMZ5N76K87YJYMTDD2C duration=270.259282ms
level=info ts=2020-04-10T23:00:00.610Z caller=head.go:662 component=tsdb msg="head GC completed" duration=16.298414ms
level=info ts=2020-04-11T01:00:00.566Z caller=compact.go:495 component=tsdb msg="write block" mint=1586556000000 maxt=1586563200000 ulid=01E5KC08WER6C1K3GNQD6XZTTE duration=296.577851ms
level=info ts=2020-04-11T01:00:00.655Z caller=head.go:662 component=tsdb msg="head GC completed" duration=13.069606ms
level=info ts=2020-04-11T01:00:01.710Z caller=head.go:732 component=tsdb msg="WAL checkpoint complete" first=16 last=17 duration=1.055042039s
level=info ts=2020-04-11T03:00:00.525Z caller=compact.go:495 component=tsdb msg="write block" mint=1586563200000 maxt=1586570400000 ulid=01E5KJW04QCKGRBEJT17BTYZEP duration=245.678439ms
level=info ts=2020-04-11T03:00:00.587Z caller=head.go:662 component=tsdb msg="head GC completed" duration=12.15654ms
level=info ts=2020-04-11T03:00:01.173Z caller=compact.go:441 component=tsdb msg="compact blocks" count=3 mint=1586541600000 maxt=1586563200000 ulid=01E5KJW0FS9WXR0JGRSZ2NFKXQ sources="[01E5JY8TCG3TAA0H73AB0VW69B 01E5K54HMZ5N76K87YJYMTDD2C 01E5KC08WER6C1K3GNQD6XZTTE]" duration=539.164725ms
level=info ts=2020-04-11T03:00:02.458Z caller=compact.go:441 component=tsdb msg="compact blocks" count=3 mint=1586498400000 maxt=1586563200000 ulid=01E5KJW16EJYJ156FVQGXDWZW1 sources="[01E5J9NN1WB20G3CFNXKWB3TE2 01E5JY8VRQEA0DN9SEMV4YJRBD 01E5KJW0FS9WXR0JGRSZ2NFKXQ]" duration=1.100249096s
level=info ts=2020-04-11T05:00:00.610Z caller=compact.go:495 component=tsdb msg="write block" mint=1586570400000 maxt=1586577600000 ulid=01E5KSQQCP0VCWETE7KVWZTC7A duration=331.473667ms
level=info ts=2020-04-11T05:00:00.668Z caller=head.go:662 component=tsdb msg="head GC completed" duration=12.668092ms
level=info ts=2020-04-11T05:00:05.190Z caller=head.go:732 component=tsdb msg="WAL checkpoint complete" first=18 last=19 duration=4.521528576s
level=info ts=2020-04-11T07:00:00.573Z caller=compact.go:495 component=tsdb msg="write block" mint=1586577600000 maxt=1586584800000 ulid=01E5M0KEMVWB2MAFX9H3SZKW4F duration=290.448449ms
level=info ts=2020-04-11T07:00:00.637Z caller=head.go:662 component=tsdb msg="head GC completed" duration=13.051877ms
level=info ts=2020-04-11T09:00:00.585Z caller=compact.go:495 component=tsdb msg="write block" mint=1586584800000 maxt=1586592000000 ulid=01E5M7F5WP2FNV70YPT3J7BN1W duration=307.030812ms
level=info ts=2020-04-11T09:00:00.691Z caller=head.go:662 component=tsdb msg="head GC completed" duration=16.774636ms
level=info ts=2020-04-11T09:00:04.295Z caller=head.go:732 component=tsdb msg="WAL checkpoint complete" first=20 last=21 duration=3.60420494s
level=info ts=2020-04-11T09:00:04.754Z caller=compact.go:441 component=tsdb msg="compact blocks" count=3 mint=1586563200000 maxt=1586584800000 ulid=01E5M7F9V6ECA1T20X8ZF2F6JK sources="[01E5KJW04QCKGRBEJT17BTYZEP 01E5KSQQCP0VCWETE7KVWZTC7A 01E5M0KEMVWB2MAFX9H3SZKW4F]" duration=427.524147ms
level=info ts=2020-04-11T11:00:00.611Z caller=compact.go:495 component=tsdb msg="write block" mint=1586592000000 maxt=1586599200000 ulid=01E5MEAX53CRB6RMF1SWPG9HYS duration=320.496039ms
level=info ts=2020-04-11T11:00:00.704Z caller=head.go:662 component=tsdb msg="head GC completed" duration=13.672307ms
level=info ts=2020-04-11T13:00:00.567Z caller=compact.go:495 component=tsdb msg="write block" mint=1586599200000 maxt=1586606400000 ulid=01E5MN6MCXH3STPX68NMVTADHX duration=281.787174ms
level=info ts=2020-04-11T13:00:00.645Z caller=head.go:662 component=tsdb msg="head GC completed" duration=14.487547ms
level=info ts=2020-04-11T13:00:01.687Z caller=head.go:732 component=tsdb msg="WAL checkpoint complete" first=22 last=23 duration=1.04214388s
level=info ts=2020-04-11T15:00:00.600Z caller=compact.go:495 component=tsdb msg="write block" mint=1586606400000 maxt=1586613600000 ulid=01E5MW2BMQ5DD91FVWJPDSXQAJ duration=320.318101ms
level=info ts=2020-04-11T15:00:00.673Z caller=head.go:662 component=tsdb msg="head GC completed" duration=12.950098ms
level=info ts=2020-04-11T15:00:01.202Z caller=compact.go:441 component=tsdb msg="compact blocks" count=3 mint=1586584800000 maxt=1586606400000 ulid=01E5MW2C2NJMWVKNCVWQB0804W sources="[01E5M7F5WP2FNV70YPT3J7BN1W 01E5MEAX53CRB6RMF1SWPG9HYS 01E5MN6MCXH3STPX68NMVTADHX]" duration=477.553058ms
level=info ts=2020-04-11T17:00:00.540Z caller=compact.go:495 component=tsdb msg="write block" mint=1586613600000 maxt=1586620800000 ulid=01E5N2Y2WTYZ5GNND425BGWS92 duration=258.781623ms
level=info ts=2020-04-11T17:00:00.607Z caller=head.go:662 component=tsdb msg="head GC completed" duration=13.228643ms
level=info ts=2020-04-11T17:00:02.013Z caller=head.go:732 component=tsdb msg="WAL checkpoint complete" first=24 last=25 duration=1.405864056s
level=info ts=2020-04-11T19:00:00.535Z caller=compact.go:495 component=tsdb msg="write block" mint=1586620800000 maxt=1586628000000 ulid=01E5N9ST52Y53S9E263FGJEW4P duration=244.692082ms
level=info ts=2020-04-11T19:00:00.596Z caller=head.go:662 component=tsdb msg="head GC completed" duration=12.475107ms
level=info ts=2020-04-11T21:00:00.572Z caller=compact.go:495 component=tsdb msg="write block" mint=1586628000000 maxt=1586635200000 ulid=01E5NGNHD9ZSCJ1GH2WG9BW4S1 duration=275.046584ms
level=info ts=2020-04-11T21:00:00.670Z caller=head.go:662 component=tsdb msg="head GC completed" duration=14.832234ms
level=info ts=2020-04-11T21:00:01.827Z caller=head.go:732 component=tsdb msg="WAL checkpoint complete" first=26 last=27 duration=1.156987358s
level=info ts=2020-04-11T21:00:02.378Z caller=compact.go:441 component=tsdb msg="compact blocks" count=3 mint=1586606400000 maxt=1586628000000 ulid=01E5NGNJYTZR8SF50RXE1M7RFS sources="[01E5MW2BMQ5DD91FVWJPDSXQAJ 01E5N2Y2WTYZ5GNND425BGWS92 01E5N9ST52Y53S9E263FGJEW4P]" duration=496.225641ms
level=info ts=2020-04-11T21:00:03.469Z caller=compact.go:441 component=tsdb msg="compact blocks" count=3 mint=1586563200000 maxt=1586628000000 ulid=01E5NGNKHGTE4T1K71V5W5PRHQ sources="[01E5M7F9V6ECA1T20X8ZF2F6JK 01E5MW2C2NJMWVKNCVWQB0804W 01E5NGNJYTZR8SF50RXE1M7RFS]" duration=988.676023ms
level=info ts=2020-04-11T23:00:00.645Z caller=compact.go:495 component=tsdb msg="write block" mint=1586635200000 maxt=1586642400000 ulid=01E5NQH8M6XHTGWTSFJ6FK6RGW duration=383.393233ms
level=info ts=2020-04-11T23:00:00.722Z caller=head.go:662 component=tsdb msg="head GC completed" duration=12.137665ms
level=info ts=2020-04-12T01:00:00.563Z caller=compact.go:495 component=tsdb msg="write block" mint=1586642400000 maxt=1586649600000 ulid=01E5NYCZW61TEPEC61KE2FPA0S duration=300.947362ms
level=info ts=2020-04-12T01:00:00.656Z caller=head.go:662 component=tsdb msg="head GC completed" duration=13.484397ms
level=info ts=2020-04-12T01:00:01.668Z caller=head.go:732 component=tsdb msg="WAL checkpoint complete" first=28 last=29 duration=1.011910668s
level=info ts=2020-04-12T03:00:00.530Z caller=compact.go:495 component=tsdb msg="write block" mint=1586649600000 maxt=1586656800000 ulid=01E5P58Q48526X306P4TSC50HH duration=266.676365ms
level=info ts=2020-04-12T03:00:00.590Z caller=head.go:662 component=tsdb msg="head GC completed" duration=13.118641ms
level=info ts=2020-04-12T03:00:01.323Z caller=compact.go:441 component=tsdb msg="compact blocks" count=3 mint=1586628000000 maxt=1586649600000 ulid=01E5P58QFZ3MXAHXKN8HBKEXW8 sources="[01E5NGNHD9ZSCJ1GH2WG9BW4S1 01E5NQH8M6XHTGWTSFJ6FK6RGW 01E5NYCZW61TEPEC61KE2FPA0S]" duration=683.315282ms
level=info ts=2020-04-12T05:00:00.559Z caller=compact.go:495 component=tsdb msg="write block" mint=1586656800000 maxt=1586664000000 ulid=01E5PC4ECMF9SQ6AD56XNW8CEN duration=282.801305ms
level=info ts=2020-04-12T05:00:00.646Z caller=head.go:662 component=tsdb msg="head GC completed" duration=17.083725ms
level=info ts=2020-04-12T05:00:01.758Z caller=head.go:732 component=tsdb msg="WAL checkpoint complete" first=30 last=31 duration=1.112168292s
level=info ts=2020-04-12T07:00:00.521Z caller=compact.go:495 component=tsdb msg="write block" mint=1586664000000 maxt=1586671200000 ulid=01E5PK05MFDVJFNRFEH8TENJMF duration=250.599261ms
level=info ts=2020-04-12T07:00:00.630Z caller=head.go:662 component=tsdb msg="head GC completed" duration=14.933374ms
level=info ts=2020-04-12T09:00:00.538Z caller=compact.go:495 component=tsdb msg="write block" mint=1586671200000 maxt=1586678400000 ulid=01E5PSVWWV2H0CGFGTTYPHC3Q5 duration=255.01679ms
level=info ts=2020-04-12T09:00:00.600Z caller=head.go:662 component=tsdb msg="head GC completed" duration=13.479274ms
level=info ts=2020-04-12T09:00:01.569Z caller=head.go:732 component=tsdb msg="WAL checkpoint complete" first=32 last=33 duration=969.078953ms
level=info ts=2020-04-12T09:00:02.225Z caller=compact.go:441 component=tsdb msg="compact blocks" count=3 mint=1586649600000 maxt=1586671200000 ulid=01E5PSVY6X5V74Z536THZVYVVS sources="[01E5P58Q48526X306P4TSC50HH 01E5PC4ECMF9SQ6AD56XNW8CEN 01E5PK05MFDVJFNRFEH8TENJMF]" duration=596.843821ms
level=info ts=2020-04-12T11:00:00.589Z caller=compact.go:495 component=tsdb msg="write block" mint=1586678400000 maxt=1586685600000 ulid=01E5Q0QM598MC7XJKRY98DSX9D duration=291.822225ms
level=info ts=2020-04-12T11:00:00.670Z caller=head.go:662 component=tsdb msg="head GC completed" duration=14.153142ms
level=info ts=2020-04-12T13:00:00.554Z caller=compact.go:495 component=tsdb msg="write block" mint=1586685600000 maxt=1586692800000 ulid=01E5Q7KBCYPQJDTR3JG6AMNC61 duration=267.991397ms
level=info ts=2020-04-12T13:00:00.657Z caller=head.go:662 component=tsdb msg="head GC completed" duration=38.274303ms
level=info ts=2020-04-12T13:00:01.594Z caller=head.go:732 component=tsdb msg="WAL checkpoint complete" first=34 last=35 duration=937.719041ms
level=info ts=2020-04-12T15:00:00.528Z caller=compact.go:495 component=tsdb msg="write block" mint=1586692800000 maxt=1586700000000 ulid=01E5QEF2MD1A46DZVXZ1CD0V6Z duration=258.518766ms
level=info ts=2020-04-12T15:00:00.609Z caller=head.go:662 component=tsdb msg="head GC completed" duration=18.926233ms
level=info ts=2020-04-12T15:00:01.179Z caller=compact.go:441 component=tsdb msg="compact blocks" count=3 mint=1586671200000 maxt=1586692800000 ulid=01E5QEF31B1QGNPDDVM588K5QM sources="[01E5PSVWWV2H0CGFGTTYPHC3Q5 01E5Q0QM598MC7XJKRY98DSX9D 01E5Q7KBCYPQJDTR3JG6AMNC61]" duration=495.42025ms
level=info ts=2020-04-12T15:00:02.547Z caller=compact.go:441 component=tsdb msg="compact blocks" count=3 mint=1586628000000 maxt=1586692800000 ulid=01E5QEF3PP52S2Y0RAMSF8P3WF sources="[01E5P58QFZ3MXAHXKN8HBKEXW8 01E5PSVY6X5V74Z536THZVYVVS 01E5QEF31B1QGNPDDVM588K5QM]" duration=1.180887044s
level=info ts=2020-04-12T15:00:09.969Z caller=compact.go:441 component=tsdb msg="compact blocks" count=3 mint=1586498400000 maxt=1586692800000 ulid=01E5QEF50FGF4H3TBF08WX5RDK sources="[01E5KJW16EJYJ156FVQGXDWZW1 01E5NGNKHGTE4T1K71V5W5PRHQ 01E5QEF3PP52S2Y0RAMSF8P3WF]" duration=7.265406704s
level=info ts=2020-04-12T17:00:00.557Z caller=compact.go:495 component=tsdb msg="write block" mint=1586700000000 maxt=1586707200000 ulid=01E5QNASX3HGJDSM9NAAJKGE8A duration=265.955143ms
level=info ts=2020-04-12T17:00:00.642Z caller=head.go:662 component=tsdb msg="head GC completed" duration=12.238233ms
level=info ts=2020-04-12T17:00:02.291Z caller=head.go:732 component=tsdb msg="WAL checkpoint complete" first=36 last=37 duration=1.649002346s
level=info ts=2020-04-12T19:00:00.557Z caller=compact.go:495 component=tsdb msg="write block" mint=1586707200000 maxt=1586714400000 ulid=01E5QW6H4N35HXZRWPNP6MFCRT duration=279.712918ms
level=info ts=2020-04-12T19:00:00.623Z caller=head.go:662 component=tsdb msg="head GC completed" duration=20.789317ms
level=info ts=2020-04-12T21:00:00.541Z caller=compact.go:495 component=tsdb msg="write block" mint=1586714400000 maxt=1586721600000 ulid=01E5R328CYE288PJVBTMSFS055 duration=255.324412ms
level=info ts=2020-04-12T21:00:00.623Z caller=head.go:662 component=tsdb msg="head GC completed" duration=19.113249ms
level=info ts=2020-04-12T21:00:04.803Z caller=head.go:732 component=tsdb msg="WAL checkpoint complete" first=38 last=39 duration=4.179966922s
level=info ts=2020-04-12T21:00:05.284Z caller=compact.go:441 component=tsdb msg="compact blocks" count=3 mint=1586692800000 maxt=1586714400000 ulid=01E5R32CTZV1PRX26ZFMAF1Q4W sources="[01E5QEF2MD1A46DZVXZ1CD0V6Z 01E5QNASX3HGJDSM9NAAJKGE8A 01E5QW6H4N35HXZRWPNP6MFCRT]" duration=453.332068ms
level=info ts=2020-04-12T23:00:00.664Z caller=compact.go:495 component=tsdb msg="write block" mint=1586721600000 maxt=1586728800000 ulid=01E5R9XZMW7KYE40Y806ENZJWT duration=379.646866ms
level=info ts=2020-04-12T23:00:00.771Z caller=head.go:662 component=tsdb msg="head GC completed" duration=14.007677ms
level=info ts=2020-04-13T01:00:00.532Z caller=compact.go:495 component=tsdb msg="write block" mint=1586728800000 maxt=1586736000000 ulid=01E5RGSPWTNW6BRCPBPP10QH57 duration=250.2027ms
level=info ts=2020-04-13T01:00:00.589Z caller=head.go:662 component=tsdb msg="head GC completed" duration=13.116897ms
level=info ts=2020-04-13T01:00:01.629Z caller=head.go:732 component=tsdb msg="WAL checkpoint complete" first=40 last=41 duration=1.039923768s
level=info ts=2020-04-13T03:00:01.077Z caller=compact.go:495 component=tsdb msg="write block" mint=1586736000000 maxt=1586743200000 ulid=01E5RQNE4X01Q9A37J2H47MJB9 duration=718.468703ms
level=info ts=2020-04-13T03:00:01.383Z caller=head.go:662 component=tsdb msg="head GC completed" duration=16.516799ms
level=info ts=2020-04-13T03:00:03.509Z caller=compact.go:441 component=tsdb msg="compact blocks" count=3 mint=1586714400000 maxt=1586736000000 ulid=01E5RQNF8QPG83BS60V5VZFZ4D sources="[01E5R328CYE288PJVBTMSFS055 01E5R9XZMW7KYE40Y806ENZJWT 01E5RGSPWTNW6BRCPBPP10QH57]" duration=2.077578659s
level=info ts=2020-04-13T05:00:00.562Z caller=compact.go:495 component=tsdb msg="write block" mint=1586743200000 maxt=1586750400000 ulid=01E5RYH5CREK5M9QY9QR51RDPW duration=281.488602ms
level=info ts=2020-04-13T05:00:00.624Z caller=head.go:662 component=tsdb msg="head GC completed" duration=12.129385ms
level=info ts=2020-04-13T05:00:06.492Z caller=head.go:732 component=tsdb msg="WAL checkpoint complete" first=42 last=43 duration=5.867861541s
level=info ts=2020-04-13T07:00:00.533Z caller=compact.go:495 component=tsdb msg="write block" mint=1586750400000 maxt=1586757600000 ulid=01E5S5CWMMA41JSMTQ2XE1G8Y5 duration=257.191143ms
level=info ts=2020-04-13T07:00:00.592Z caller=head.go:662 component=tsdb msg="head GC completed" duration=12.999914ms
level=info ts=2020-04-13T09:00:00.670Z caller=compact.go:495 component=tsdb msg="write block" mint=1586757600000 maxt=1586764800000 ulid=01E5SC8KWY2PPH9RQ2JQAVHSTD duration=384.003132ms
level=info ts=2020-04-13T09:00:00.763Z caller=head.go:662 component=tsdb msg="head GC completed" duration=12.408818ms
level=info ts=2020-04-13T09:00:11.203Z caller=head.go:732 component=tsdb msg="WAL checkpoint complete" first=44 last=45 duration=10.440015486s
level=info ts=2020-04-13T09:00:13.775Z caller=compact.go:441 component=tsdb msg="compact blocks" count=3 mint=1586736000000 maxt=1586757600000 ulid=01E5SC8YKHGA4NA1D05EN0AVVC sources="[01E5RQNE4X01Q9A37J2H47MJB9 01E5RYH5CREK5M9QY9QR51RDPW 01E5S5CWMMA41JSMTQ2XE1G8Y5]" duration=2.526729037s
level=info ts=2020-04-13T09:00:18.918Z caller=compact.go:441 component=tsdb msg="compact blocks" count=3 mint=1586692800000 maxt=1586757600000 ulid=01E5SC91DVMYZJ4Y0YXMDNTDNH sources="[01E5R32CTZV1PRX26ZFMAF1Q4W 01E5RQNF8QPG83BS60V5VZFZ4D 01E5SC8YKHGA4NA1D05EN0AVVC]" duration=4.778432448s
level=info ts=2020-04-13T11:00:01.150Z caller=compact.go:495 component=tsdb msg="write block" mint=1586764800000 maxt=1586772000000 ulid=01E5SK4B4K75WSNR27ZWYXFGCY duration=874.910078ms
level=info ts=2020-04-13T11:00:01.207Z caller=head.go:662 component=tsdb msg="head GC completed" duration=13.962196ms
level=info ts=2020-04-13T13:00:00.539Z caller=compact.go:495 component=tsdb msg="write block" mint=1586772000000 maxt=1586779200000 ulid=01E5ST02CS8QQZAS28REPSGF2M duration=258.113641ms
level=info ts=2020-04-13T13:00:00.600Z caller=head.go:662 component=tsdb msg="head GC completed" duration=12.940461ms
level=info ts=2020-04-13T13:00:07.950Z caller=head.go:732 component=tsdb msg="WAL checkpoint complete" first=46 last=47 duration=7.349600168s
level=info ts=2020-04-13T15:00:00.690Z caller=compact.go:495 component=tsdb msg="write block" mint=1586779200000 maxt=1586786400000 ulid=01E5T0VSNR6BKS8V6DPTAAYK5J duration=377.901866ms
level=info ts=2020-04-13T15:00:00.762Z caller=head.go:662 component=tsdb msg="head GC completed" duration=12.070248ms
level=info ts=2020-04-13T15:00:02.811Z caller=compact.go:441 component=tsdb msg="compact blocks" count=3 mint=1586757600000 maxt=1586779200000 ulid=01E5T0VT4W0RQBEGX3FS9J808V sources="[01E5SC8KWY2PPH9RQ2JQAVHSTD 01E5SK4B4K75WSNR27ZWYXFGCY 01E5ST02CS8QQZAS28REPSGF2M]" duration=1.973302844s
level=info ts=2020-04-13T17:00:00.983Z caller=compact.go:495 component=tsdb msg="write block" mint=1586786400000 maxt=1586793600000 ulid=01E5T7QGWRPZRBDW6GYYD05FAS duration=674.875345ms
level=info ts=2020-04-13T17:00:01.535Z caller=head.go:662 component=tsdb msg="head GC completed" duration=13.795139ms
level=info ts=2020-04-13T17:00:08.426Z caller=head.go:732 component=tsdb msg="WAL checkpoint complete" first=48 last=49 duration=6.89093912s
level=info ts=2020-04-13T19:00:00.509Z caller=compact.go:495 component=tsdb msg="write block" mint=1586793600000 maxt=1586800800000 ulid=01E5TEK84J9NCHWEZ9VRG08A3T duration=235.257692ms
level=info ts=2020-04-13T19:00:00.579Z caller=head.go:662 component=tsdb msg="head GC completed" duration=12.68045ms
level=info ts=2020-04-13T21:00:00.601Z caller=compact.go:495 component=tsdb msg="write block" mint=1586800800000 maxt=1586808000000 ulid=01E5TNEZCCZDBTZXYTJV92M68P duration=332.537807ms
level=info ts=2020-04-13T21:00:00.708Z caller=head.go:662 component=tsdb msg="head GC completed" duration=12.395655ms
level=info ts=2020-04-13T21:00:08.960Z caller=head.go:732 component=tsdb msg="WAL checkpoint complete" first=50 last=51 duration=8.251654282s
level=info ts=2020-04-13T21:00:10.378Z caller=compact.go:441 component=tsdb msg="compact blocks" count=3 mint=1586779200000 maxt=1586800800000 ulid=01E5TNF80SX7CJJQ1V5BGEJYPA sources="[01E5T0VSNR6BKS8V6DPTAAYK5J 01E5T7QGWRPZRBDW6GYYD05FAS 01E5TEK84J9NCHWEZ9VRG08A3T]" duration=1.346677985s
level=info ts=2020-04-13T23:00:00.570Z caller=compact.go:495 component=tsdb msg="write block" mint=1586808000000 maxt=1586815200000 ulid=01E5TWAPMQC0H35EPXA3E8ZCK6 duration=263.520418ms
level=info ts=2020-04-13T23:00:00.635Z caller=head.go:662 component=tsdb msg="head GC completed" duration=12.705482ms
level=info ts=2020-04-14T01:00:00.555Z caller=compact.go:495 component=tsdb msg="write block" mint=1586815200000 maxt=1586822400000 ulid=01E5V36DWE1CZPWSX3SCK21YHS duration=284.500905ms
level=info ts=2020-04-14T01:00:00.779Z caller=head.go:662 component=tsdb msg="head GC completed" duration=11.965455ms
level=info ts=2020-04-14T01:00:07.997Z caller=head.go:732 component=tsdb msg="WAL checkpoint complete" first=52 last=53 duration=7.218466282s
level=info ts=2020-04-14T03:00:00.541Z caller=compact.go:495 component=tsdb msg="write block" mint=1586822400000 maxt=1586829600000 ulid=01E5VA254QJ9SB7MQY6DZG1HDD duration=262.050415ms
level=info ts=2020-04-14T03:00:00.600Z caller=head.go:662 component=tsdb msg="head GC completed" duration=14.400483ms
level=info ts=2020-04-14T03:00:03.386Z caller=compact.go:441 component=tsdb msg="compact blocks" count=3 mint=1586800800000 maxt=1586822400000 ulid=01E5VA25HEZD7G1Z1WV8J453NJ sources="[01E5TNEZCCZDBTZXYTJV92M68P 01E5TWAPMQC0H35EPXA3E8ZCK6 01E5V36DWE1CZPWSX3SCK21YHS]" duration=2.68210276s
level=info ts=2020-04-14T03:00:09.152Z caller=compact.go:441 component=tsdb msg="compact blocks" count=3 mint=1586757600000 maxt=1586822400000 ulid=01E5VA28AQW4G557DPMZH6PBJS sources="[01E5T0VT4W0RQBEGX3FS9J808V 01E5TNF80SX7CJJQ1V5BGEJYPA 01E5VA25HEZD7G1Z1WV8J453NJ]" duration=5.608522712s
level=info ts=2020-04-14T05:00:00.574Z caller=compact.go:495 component=tsdb msg="write block" mint=1586829600000 maxt=1586836800000 ulid=01E5VGXWD4JZZJDT6VWC4H4Q4K duration=266.825995ms
level=info ts=2020-04-14T05:00:00.664Z caller=head.go:662 component=tsdb msg="head GC completed" duration=21.997169ms
level=info ts=2020-04-14T05:00:08.329Z caller=head.go:732 component=tsdb msg="WAL checkpoint complete" first=54 last=55 duration=7.660927137s
level=info ts=2020-04-14T07:00:00.685Z caller=compact.go:495 component=tsdb msg="write block" mint=1586836800000 maxt=1586844000000 ulid=01E5VQSKN6PH6M54891CT7YW8D duration=390.620325ms
level=info ts=2020-04-14T07:00:00.752Z caller=head.go:662 component=tsdb msg="head GC completed" duration=12.113668ms
level=info ts=2020-04-14T09:00:00.654Z caller=compact.go:495 component=tsdb msg="write block" mint=1586844000000 maxt=1586851200000 ulid=01E5VYNAW56CWSR3ZVMNXYJR57 duration=392.614807ms
level=info ts=2020-04-14T09:00:00.764Z caller=head.go:662 component=tsdb msg="head GC completed" duration=12.353077ms
level=info ts=2020-04-14T09:00:07.655Z caller=head.go:732 component=tsdb msg="WAL checkpoint complete" first=56 last=57 duration=6.881659425s
level=info ts=2020-04-14T09:00:10.171Z caller=compact.go:441 component=tsdb msg="compact blocks" count=3 mint=1586822400000 maxt=1586844000000 ulid=01E5VYNJ5AGAHKTF6S40SE2C8W sources="[01E5VA254QJ9SB7MQY6DZG1HDD 01E5VGXWD4JZZJDT6VWC4H4Q4K 01E5VQSKN6PH6M54891CT7YW8D]" duration=2.44318066s
level=info ts=2020-04-14T11:00:00.711Z caller=compact.go:495 component=tsdb msg="write block" mint=1586851200000 maxt=1586858400000 ulid=01E5W5H24RQZ0ZJV7FPS03HF4A duration=430.357617ms
level=info ts=2020-04-14T11:00:00.771Z caller=head.go:662 component=tsdb msg="head GC completed" duration=11.827233ms
level=info ts=2020-04-14T13:00:00.540Z caller=compact.go:495 component=tsdb msg="write block" mint=1586858400000 maxt=1586865600000 ulid=01E5WCCSCQENHYHC777MWCQ7XB duration=261.259878ms
level=info ts=2020-04-14T13:00:00.588Z caller=head.go:662 component=tsdb msg="head GC completed" duration=12.011503ms
level=info ts=2020-04-14T13:00:08.849Z caller=head.go:732 component=tsdb msg="WAL checkpoint complete" first=58 last=59 duration=8.260616601s
It has been 0 all the time.
That doesn't make sense. The goroutine dump shows many active queries under Engine.exec where that is managed. Might you be confusing different Prometheus instances?
Okay, so we've a bug somewhere such that the active query tracker isn't limiting concurrent queries. This may be related.
It does but not the prepare phase
It does but not the prepare phase
That's not what the code says. Prepare is in execEvalStmt, which is after the activeQueryTracker.Insert in exec.
Issue occurs almost immediately on startup. The metric description suggests that the number of queries also represents waiting queries, so perhaps that is a sensible number to see. Our concurrent setting is also 20, as reported by prometheus_engine_queries_concurrent_max
First peak is at 03:32, next is at 05:08

Log does not appear helpful
I filtered out a load of Kubernetes SD noise:
| grep -v "watch of *v1.Endpoints" | grep -v "Using pod service account via in-cluster config" | grep -v "/app/discovery/kubernetes/kubernetes"
{"caller":"main.go:333","level":"info","msg":"Starting Prometheus","ts":"2020-04-11T03:10:29.561Z","version":"(version=2.17.1, branch=HEAD, revision=ae041f97cfc6f43494bed65ec4ea4e3a0cf2ac69)"}
{"build_context":"(go=go1.13.9, user=root@806b02dfe114, date=20200326-16:18:19)","caller":"main.go:334","level":"info","ts":"2020-04-11T03:10:29.561Z"}
{"caller":"main.go:335","host_details":"(Linux 5.0.0-1027-azure #29~18.04.1-Ubuntu SMP Mon Nov 25 21:18:57 UTC 2019 x86_64 prometheus-prom-op-prometheus-operato-prometheus-0 (none))","level":"info","ts":"2020-04-11T03:10:29.561Z"}
{"caller":"main.go:336","fd_limits":"(soft=1048576, hard=1048576)","level":"info","ts":"2020-04-11T03:10:29.561Z"}
{"caller":"main.go:337","level":"info","ts":"2020-04-11T03:10:29.561Z","vm_limits":"(soft=unlimited, hard=unlimited)"}
{"caller":"main.go:667","level":"info","msg":"Starting TSDB ...","ts":"2020-04-11T03:10:29.563Z"}
{"address":"0.0.0.0:9090","caller":"web.go:514","component":"web","level":"info","msg":"Start listening for connections","ts":"2020-04-11T03:10:29.563Z"}
{"caller":"head.go:575","component":"tsdb","level":"info","msg":"replaying WAL, this may take awhile","ts":"2020-04-11T03:10:29.568Z"}
{"caller":"head.go:624","component":"tsdb","level":"info","maxSegment":1,"msg":"WAL segment loaded","segment":0,"ts":"2020-04-11T03:10:29.568Z"}
{"caller":"head.go:624","component":"tsdb","level":"info","maxSegment":1,"msg":"WAL segment loaded","segment":1,"ts":"2020-04-11T03:10:29.568Z"}
{"caller":"head.go:627","component":"tsdb","duration":"450.026µs","level":"info","msg":"WAL replay completed","ts":"2020-04-11T03:10:29.568Z"}
{"caller":"main.go:683","fs_type":"EXT4_SUPER_MAGIC","level":"info","ts":"2020-04-11T03:10:29.569Z"}
{"caller":"main.go:684","level":"info","msg":"TSDB started","ts":"2020-04-11T03:10:29.569Z"}
{"caller":"main.go:788","filename":"/etc/prometheus/config_out/prometheus.env.yaml","level":"info","msg":"Loading configuration file","ts":"2020-04-11T03:10:29.569Z"}
{"caller":"dedupe.go:112","component":"remote","level":"info","msg":"starting WAL watcher","queue":"24853c","remote_name":"24853c","ts":"2020-04-11T03:10:29.575Z","url":"OVERRIDE_ME"}
{"caller":"dedupe.go:112","component":"remote","level":"info","msg":"replaying WAL","queue":"24853c","remote_name":"24853c","ts":"2020-04-11T03:10:29.576Z","url":"OVERRIDE_ME"}
{"caller":"main.go:816","filename":"/etc/prometheus/config_out/prometheus.env.yaml","level":"info","msg":"Completed loading of configuration file","ts":"2020-04-11T03:10:29.634Z"}
{"caller":"main.go:635","level":"info","msg":"Server is ready to receive web requests.","ts":"2020-04-11T03:10:29.634Z"}
{"caller":"main.go:788","filename":"/etc/prometheus/config_out/prometheus.env.yaml","level":"info","msg":"Loading configuration file","ts":"2020-04-11T03:10:33.198Z"}
{"caller":"main.go:816","filename":"/etc/prometheus/config_out/prometheus.env.yaml","level":"info","msg":"Completed loading of configuration file","ts":"2020-04-11T03:10:33.274Z"}
{"caller":"dedupe.go:112","component":"remote","duration":"5.47145327s","level":"info","msg":"done replaying WAL","remote_name":"24853c","ts":"2020-04-11T03:10:35.047Z","url":"OVERRIDE_ME"}
{"caller":"main.go:788","filename":"/etc/prometheus/config_out/prometheus.env.yaml","level":"info","msg":"Loading configuration file","ts":"2020-04-11T03:11:44.990Z"}
{"caller":"main.go:816","filename":"/etc/prometheus/config_out/prometheus.env.yaml","level":"info","msg":"Completed loading of configuration file","ts":"2020-04-11T03:11:45.066Z"}
{"caller":"main.go:788","filename":"/etc/prometheus/config_out/prometheus.env.yaml","level":"info","msg":"Loading configuration file","ts":"2020-04-11T03:14:00.920Z"}
{"caller":"dedupe.go:112","component":"remote","level":"info","msg":"Stopping remote storage...","remote_name":"24853c","ts":"2020-04-11T03:14:00.931Z","url":"OVERRIDE_ME"}
{"caller":"dedupe.go:112","component":"remote","level":"info","msg":"WAL watcher stopped","queue":"24853c","remote_name":"24853c","ts":"2020-04-11T03:14:00.931Z","url":"OVERRIDE_ME"}
{"caller":"dedupe.go:112","component":"remote","level":"info","msg":"Remote storage stopped.","remote_name":"24853c","ts":"2020-04-11T03:14:00.931Z","url":"OVERRIDE_ME"}
{"caller":"dedupe.go:112","component":"remote","level":"info","msg":"starting WAL watcher","queue":"7488e6","remote_name":"7488e6","ts":"2020-04-11T03:14:00.931Z","url":"OVERRIDE_ME"}
{"caller":"dedupe.go:112","component":"remote","level":"info","msg":"replaying WAL","queue":"7488e6","remote_name":"7488e6","ts":"2020-04-11T03:14:00.932Z","url":"OVERRIDE_ME"}
{"caller":"main.go:816","filename":"/etc/prometheus/config_out/prometheus.env.yaml","level":"info","msg":"Completed loading of configuration file","ts":"2020-04-11T03:14:01.019Z"}
{"caller":"dedupe.go:112","component":"remote","duration":"4.345632796s","level":"info","msg":"done replaying WAL","remote_name":"7488e6","ts":"2020-04-11T03:14:05.277Z","url":"OVERRIDE_ME"}
{"caller":"main.go:788","filename":"/etc/prometheus/config_out/prometheus.env.yaml","level":"info","msg":"Loading configuration file","ts":"2020-04-11T03:15:19.961Z"}
{"caller":"main.go:816","filename":"/etc/prometheus/config_out/prometheus.env.yaml","level":"info","msg":"Completed loading of configuration file","ts":"2020-04-11T03:15:20.057Z"}
{"caller":"main.go:788","filename":"/etc/prometheus/config_out/prometheus.env.yaml","level":"info","msg":"Loading configuration file","ts":"2020-04-11T03:16:29.000Z"}
{"caller":"main.go:816","filename":"/etc/prometheus/config_out/prometheus.env.yaml","level":"info","msg":"Completed loading of configuration file","ts":"2020-04-11T03:16:29.099Z"}
{"caller":"main.go:788","filename":"/etc/prometheus/config_out/prometheus.env.yaml","level":"info","msg":"Loading configuration file","ts":"2020-04-11T03:16:33.277Z"}
{"caller":"main.go:816","filename":"/etc/prometheus/config_out/prometheus.env.yaml","level":"info","msg":"Completed loading of configuration file","ts":"2020-04-11T03:16:33.372Z"}
{"caller":"main.go:788","filename":"/etc/prometheus/config_out/prometheus.env.yaml","level":"info","msg":"Loading configuration file","ts":"2020-04-11T03:17:45.958Z"}
{"caller":"main.go:816","filename":"/etc/prometheus/config_out/prometheus.env.yaml","level":"info","msg":"Completed loading of configuration file","ts":"2020-04-11T03:17:46.102Z"}
{"caller":"main.go:788","filename":"/etc/prometheus/config_out/prometheus.env.yaml","level":"info","msg":"Loading configuration file","ts":"2020-04-11T03:19:33.276Z"}
{"caller":"main.go:816","filename":"/etc/prometheus/config_out/prometheus.env.yaml","level":"info","msg":"Completed loading of configuration file","ts":"2020-04-11T03:19:33.397Z"}
{"caller":"main.go:788","filename":"/etc/prometheus/config_out/prometheus.env.yaml","level":"info","msg":"Loading configuration file","ts":"2020-04-11T03:29:49.894Z"}
{"caller":"main.go:816","filename":"/etc/prometheus/config_out/prometheus.env.yaml","level":"info","msg":"Completed loading of configuration file","ts":"2020-04-11T03:29:49.996Z"}
{"caller":"main.go:788","filename":"/etc/prometheus/config_out/prometheus.env.yaml","level":"info","msg":"Loading configuration file","ts":"2020-04-11T03:31:33.276Z"}
{"caller":"dedupe.go:112","component":"remote","level":"info","msg":"Stopping remote storage...","remote_name":"7488e6","ts":"2020-04-11T03:31:33.287Z","url":"OVERRIDE_ME"}
{"caller":"dedupe.go:112","component":"remote","level":"error","msg":"Failed to flush all samples on shutdown","remote_name":"7488e6","ts":"2020-04-11T03:32:33.288Z","url":"OVERRIDE_ME"}
{"caller":"dedupe.go:112","component":"remote","count":2040,"err":"context canceled","level":"error","msg":"non-recoverable error","remote_name":"7488e6","ts":"2020-04-11T03:32:33.829Z","url":"OVERRIDE_ME"}
{"caller":"dedupe.go:112","component":"remote","count":2058,"err":"context canceled","level":"error","msg":"non-recoverable error","remote_name":"7488e6","ts":"2020-04-11T03:32:33.829Z","url":"OVERRIDE_ME"}
{"caller":"dedupe.go:112","component":"remote","level":"info","msg":"WAL watcher stopped","queue":"7488e6","remote_name":"7488e6","ts":"2020-04-11T03:32:33.829Z","url":"OVERRIDE_ME"}
{"caller":"dedupe.go:112","component":"remote","level":"info","msg":"Remote storage stopped.","remote_name":"7488e6","ts":"2020-04-11T03:32:33.843Z","url":"OVERRIDE_ME"}
{"caller":"dedupe.go:112","component":"remote","level":"info","msg":"starting WAL watcher","queue":"9152b1","remote_name":"9152b1","ts":"2020-04-11T03:32:33.844Z","url":"OVERRIDE_ME"}
{"caller":"dedupe.go:112","component":"remote","level":"info","msg":"replaying WAL","queue":"9152b1","remote_name":"9152b1","ts":"2020-04-11T03:32:33.844Z","url":"OVERRIDE_ME"}
{"caller":"manager.go:617","component":"rule manager","group":"kube-apiserver.rules","level":"warn","msg":"Error on ingesting out-of-order result from rule evaluation","numDropped":1056,"ts":"2020-04-11T03:32:33.907Z"}
{"caller":"main.go:816","filename":"/etc/prometheus/config_out/prometheus.env.yaml","level":"info","msg":"Completed loading of configuration file","ts":"2020-04-11T03:32:33.991Z"}
{"caller":"main.go:788","filename":"/etc/prometheus/config_out/prometheus.env.yaml","level":"info","msg":"Loading configuration file","ts":"2020-04-11T03:32:33.991Z"}
{"caller":"main.go:816","filename":"/etc/prometheus/config_out/prometheus.env.yaml","level":"info","msg":"Completed loading of configuration file","ts":"2020-04-11T03:32:34.195Z"}
{"caller":"dedupe.go:112","component":"remote","duration":"5.07149172s","level":"info","msg":"done replaying WAL","remote_name":"9152b1","ts":"2020-04-11T03:32:38.916Z","url":"OVERRIDE_ME"}
{"caller":"main.go:788","filename":"/etc/prometheus/config_out/prometheus.env.yaml","level":"info","msg":"Loading configuration file","ts":"2020-04-11T03:34:33.276Z"}
{"caller":"dedupe.go:112","component":"remote","level":"info","msg":"Stopping remote storage...","remote_name":"9152b1","ts":"2020-04-11T03:34:33.290Z","url":"OVERRIDE_ME"}
{"caller":"dedupe.go:112","component":"remote","level":"error","msg":"Failed to flush all samples on shutdown","remote_name":"9152b1","ts":"2020-04-11T03:35:33.290Z","url":"OVERRIDE_ME"}
{"caller":"dedupe.go:112","component":"remote","count":2122,"err":"context canceled","level":"error","msg":"non-recoverable error","remote_name":"9152b1","ts":"2020-04-11T03:35:33.444Z","url":"OVERRIDE_ME"}
{"caller":"dedupe.go:112","component":"remote","count":2107,"err":"context canceled","level":"error","msg":"non-recoverable error","remote_name":"9152b1","ts":"2020-04-11T03:35:33.458Z","url":"OVERRIDE_ME"}
{"caller":"dedupe.go:112","component":"remote","level":"info","msg":"WAL watcher stopped","queue":"9152b1","remote_name":"9152b1","ts":"2020-04-11T03:35:33.458Z","url":"OVERRIDE_ME"}
{"caller":"dedupe.go:112","component":"remote","level":"info","msg":"Remote storage stopped.","remote_name":"9152b1","ts":"2020-04-11T03:35:33.469Z","url":"OVERRIDE_ME"}
{"caller":"dedupe.go:112","component":"remote","level":"info","msg":"starting WAL watcher","queue":"7488e6","remote_name":"7488e6","ts":"2020-04-11T03:35:33.470Z","url":"OVERRIDE_ME"}
{"caller":"dedupe.go:112","component":"remote","level":"info","msg":"replaying WAL","queue":"7488e6","remote_name":"7488e6","ts":"2020-04-11T03:35:33.470Z","url":"OVERRIDE_ME"}
{"caller":"manager.go:617","component":"rule manager","group":"kube-apiserver.rules","level":"warn","msg":"Error on ingesting out-of-order result from rule evaluation","numDropped":1061,"ts":"2020-04-11T03:35:33.514Z"}
{"caller":"main.go:816","filename":"/etc/prometheus/config_out/prometheus.env.yaml","level":"info","msg":"Completed loading of configuration file","ts":"2020-04-11T03:35:33.709Z"}
{"caller":"manager.go:617","component":"rule manager","group":"kube-apiserver.rules","level":"warn","msg":"Error on ingesting out-of-order result from rule evaluation","numDropped":1061,"ts":"2020-04-11T03:35:34.220Z"}
{"caller":"dedupe.go:112","component":"remote","duration":"5.426194206s","level":"info","msg":"done replaying WAL","remote_name":"7488e6","ts":"2020-04-11T03:35:38.896Z","url":"OVERRIDE_ME"}
{"caller":"main.go:788","filename":"/etc/prometheus/config_out/prometheus.env.yaml","level":"info","msg":"Loading configuration file","ts":"2020-04-11T03:46:36.950Z"}
{"caller":"main.go:816","filename":"/etc/prometheus/config_out/prometheus.env.yaml","level":"info","msg":"Completed loading of configuration file","ts":"2020-04-11T03:46:37.053Z"}
{"caller":"main.go:788","filename":"/etc/prometheus/config_out/prometheus.env.yaml","level":"info","msg":"Loading configuration file","ts":"2020-04-11T03:47:54.012Z"}
{"caller":"main.go:816","filename":"/etc/prometheus/config_out/prometheus.env.yaml","level":"info","msg":"Completed loading of configuration file","ts":"2020-04-11T03:47:54.109Z"}
{"caller":"main.go:788","filename":"/etc/prometheus/config_out/prometheus.env.yaml","level":"info","msg":"Loading configuration file","ts":"2020-04-11T03:52:55.903Z"}
{"caller":"main.go:816","filename":"/etc/prometheus/config_out/prometheus.env.yaml","level":"info","msg":"Completed loading of configuration file","ts":"2020-04-11T03:52:56.000Z"}
{"caller":"main.go:788","filename":"/etc/prometheus/config_out/prometheus.env.yaml","level":"info","msg":"Loading configuration file","ts":"2020-04-11T03:54:10.962Z"}
{"caller":"main.go:816","filename":"/etc/prometheus/config_out/prometheus.env.yaml","level":"info","msg":"Completed loading of configuration file","ts":"2020-04-11T03:54:11.061Z"}
{"caller":"main.go:788","filename":"/etc/prometheus/config_out/prometheus.env.yaml","level":"info","msg":"Loading configuration file","ts":"2020-04-11T05:03:39.926Z"}
{"caller":"main.go:816","filename":"/etc/prometheus/config_out/prometheus.env.yaml","level":"info","msg":"Completed loading of configuration file","ts":"2020-04-11T05:03:40.024Z"}
{"caller":"main.go:788","filename":"/etc/prometheus/config_out/prometheus.env.yaml","level":"info","msg":"Loading configuration file","ts":"2020-04-11T05:04:33.276Z"}
{"caller":"dedupe.go:112","component":"remote","level":"info","msg":"Stopping remote storage...","remote_name":"7488e6","ts":"2020-04-11T05:04:33.286Z","url":"OVERRIDE_ME"}
{"caller":"dedupe.go:112","component":"remote","level":"error","msg":"Failed to flush all samples on shutdown","remote_name":"7488e6","ts":"2020-04-11T05:05:33.287Z","url":"OVERRIDE_ME"}
{"caller":"dedupe.go:112","component":"remote","count":2147,"err":"context canceled","level":"error","msg":"non-recoverable error","remote_name":"7488e6","ts":"2020-04-11T05:05:33.625Z","url":"OVERRIDE_ME"}
{"caller":"dedupe.go:112","component":"remote","level":"info","msg":"WAL watcher stopped","queue":"7488e6","remote_name":"7488e6","ts":"2020-04-11T05:05:33.625Z","url":"OVERRIDE_ME"}
{"caller":"dedupe.go:112","component":"remote","level":"info","msg":"Remote storage stopped.","remote_name":"7488e6","ts":"2020-04-11T05:05:33.637Z","url":"OVERRIDE_ME"}
{"caller":"dedupe.go:112","component":"remote","level":"info","msg":"starting WAL watcher","queue":"9152b1","remote_name":"9152b1","ts":"2020-04-11T05:05:33.637Z","url":"OVERRIDE_ME"}
{"caller":"dedupe.go:112","component":"remote","level":"info","msg":"replaying WAL","queue":"9152b1","remote_name":"9152b1","ts":"2020-04-11T05:05:33.637Z","url":"OVERRIDE_ME"}
{"caller":"manager.go:617","component":"rule manager","group":"kube-apiserver.rules","level":"warn","msg":"Error on ingesting out-of-order result from rule evaluation","numDropped":1081,"ts":"2020-04-11T05:05:33.731Z"}
{"caller":"main.go:816","filename":"/etc/prometheus/config_out/prometheus.env.yaml","level":"info","msg":"Completed loading of configuration file","ts":"2020-04-11T05:05:33.784Z"}
{"caller":"dedupe.go:112","component":"remote","duration":"6.745674987s","level":"info","msg":"done replaying WAL","remote_name":"9152b1","ts":"2020-04-11T05:05:40.383Z","url":"OVERRIDE_ME"}
{"caller":"main.go:788","filename":"/etc/prometheus/config_out/prometheus.env.yaml","level":"info","msg":"Loading configuration file","ts":"2020-04-11T05:05:55.007Z"}
{"caller":"main.go:816","filename":"/etc/prometheus/config_out/prometheus.env.yaml","level":"info","msg":"Completed loading of configuration file","ts":"2020-04-11T05:05:55.105Z"}
{"caller":"main.go:788","filename":"/etc/prometheus/config_out/prometheus.env.yaml","level":"info","msg":"Loading configuration file","ts":"2020-04-11T05:07:33.276Z"}
{"caller":"dedupe.go:112","component":"remote","level":"info","msg":"Stopping remote storage...","remote_name":"9152b1","ts":"2020-04-11T05:07:33.286Z","url":"OVERRIDE_ME"}
{"caller":"dedupe.go:112","component":"remote","level":"error","msg":"Failed to flush all samples on shutdown","remote_name":"9152b1","ts":"2020-04-11T05:08:33.287Z","url":"OVERRIDE_ME"}
{"caller":"dedupe.go:112","component":"remote","count":2124,"err":"context canceled","level":"error","msg":"non-recoverable error","remote_name":"9152b1","ts":"2020-04-11T05:08:34.239Z","url":"OVERRIDE_ME"}
{"caller":"dedupe.go:112","component":"remote","count":2160,"err":"context canceled","level":"error","msg":"non-recoverable error","remote_name":"9152b1","ts":"2020-04-11T05:08:34.252Z","url":"OVERRIDE_ME"}
{"caller":"dedupe.go:112","component":"remote","level":"info","msg":"WAL watcher stopped","queue":"9152b1","remote_name":"9152b1","ts":"2020-04-11T05:08:34.252Z","url":"OVERRIDE_ME"}
{"caller":"dedupe.go:112","component":"remote","level":"info","msg":"Remote storage stopped.","remote_name":"9152b1","ts":"2020-04-11T05:08:34.264Z","url":"OVERRIDE_ME"}
{"caller":"dedupe.go:112","component":"remote","level":"info","msg":"starting WAL watcher","queue":"7488e6","remote_name":"7488e6","ts":"2020-04-11T05:08:34.265Z","url":"OVERRIDE_ME"}
{"caller":"dedupe.go:112","component":"remote","level":"info","msg":"replaying WAL","queue":"7488e6","remote_name":"7488e6","ts":"2020-04-11T05:08:34.265Z","url":"OVERRIDE_ME"}
{"caller":"manager.go:617","component":"rule manager","group":"kube-apiserver.rules","level":"warn","msg":"Error on ingesting out-of-order result from rule evaluation","numDropped":1084,"ts":"2020-04-11T05:08:34.348Z"}
{"caller":"main.go:816","filename":"/etc/prometheus/config_out/prometheus.env.yaml","level":"info","msg":"Completed loading of configuration file","ts":"2020-04-11T05:08:34.415Z"}
{"caller":"dedupe.go:112","component":"remote","duration":"6.99244008s","level":"info","msg":"done replaying WAL","remote_name":"7488e6","ts":"2020-04-11T05:08:41.257Z","url":"OVERRIDE_ME"}
{"caller":"main.go:788","filename":"/etc/prometheus/config_out/prometheus.env.yaml","level":"info","msg":"Loading configuration file","ts":"2020-04-11T05:20:03.040Z"}
{"caller":"main.go:816","filename":"/etc/prometheus/config_out/prometheus.env.yaml","level":"info","msg":"Completed loading of configuration file","ts":"2020-04-11T05:20:03.146Z"}
{"caller":"main.go:788","filename":"/etc/prometheus/config_out/prometheus.env.yaml","level":"info","msg":"Loading configuration file","ts":"2020-04-11T05:21:05.951Z"}
{"caller":"main.go:816","filename":"/etc/prometheus/config_out/prometheus.env.yaml","level":"info","msg":"Completed loading of configuration file","ts":"2020-04-11T05:21:06.052Z"}
{"caller":"main.go:788","filename":"/etc/prometheus/config_out/prometheus.env.yaml","level":"info","msg":"Loading configuration file","ts":"2020-04-11T05:26:29.935Z"}
{"caller":"main.go:816","filename":"/etc/prometheus/config_out/prometheus.env.yaml","level":"info","msg":"Completed loading of configuration file","ts":"2020-04-11T05:26:30.033Z"}
{"caller":"main.go:788","filename":"/etc/prometheus/config_out/prometheus.env.yaml","level":"info","msg":"Loading configuration file","ts":"2020-04-11T05:27:40.981Z"}
{"caller":"main.go:816","filename":"/etc/prometheus/config_out/prometheus.env.yaml","level":"info","msg":"Completed loading of configuration file","ts":"2020-04-11T05:27:41.080Z"}
{"caller":"main.go:788","filename":"/etc/prometheus/config_out/prometheus.env.yaml","level":"info","msg":"Loading configuration file","ts":"2020-04-11T06:02:56.974Z"}
{"caller":"main.go:816","filename":"/etc/prometheus/config_out/prometheus.env.yaml","level":"info","msg":"Completed loading of configuration file","ts":"2020-04-11T06:02:57.069Z"}
{"caller":"main.go:788","filename":"/etc/prometheus/config_out/prometheus.env.yaml","level":"info","msg":"Loading configuration file","ts":"2020-04-11T06:04:33.276Z"}
{"caller":"dedupe.go:112","component":"remote","level":"info","msg":"Stopping remote storage...","remote_name":"7488e6","ts":"2020-04-11T06:04:33.289Z","url":"OVERRIDE_ME"}
{"caller":"dedupe.go:112","component":"remote","level":"error","msg":"Failed to flush all samples on shutdown","remote_name":"7488e6","ts":"2020-04-11T06:05:33.289Z","url":"OVERRIDE_ME"}
{"caller":"dedupe.go:112","component":"remote","count":2051,"err":"context canceled","level":"error","msg":"non-recoverable error","remote_name":"7488e6","ts":"2020-04-11T06:05:33.817Z","url":"OVERRIDE_ME"}
{"caller":"dedupe.go:112","component":"remote","count":2078,"err":"context canceled","level":"error","msg":"non-recoverable error","remote_name":"7488e6","ts":"2020-04-11T06:05:33.818Z","url":"OVERRIDE_ME"}
{"caller":"dedupe.go:112","component":"remote","level":"info","msg":"WAL watcher stopped","queue":"7488e6","remote_name":"7488e6","ts":"2020-04-11T06:05:33.818Z","url":"OVERRIDE_ME"}
{"caller":"dedupe.go:112","component":"remote","level":"info","msg":"Remote storage stopped.","remote_name":"7488e6","ts":"2020-04-11T06:05:33.833Z","url":"OVERRIDE_ME"}
{"caller":"dedupe.go:112","component":"remote","level":"info","msg":"starting WAL watcher","queue":"9152b1","remote_name":"9152b1","ts":"2020-04-11T06:05:33.833Z","url":"OVERRIDE_ME"}
{"caller":"dedupe.go:112","component":"remote","level":"info","msg":"replaying WAL","queue":"9152b1","remote_name":"9152b1","ts":"2020-04-11T06:05:33.834Z","url":"OVERRIDE_ME"}
{"caller":"main.go:816","filename":"/etc/prometheus/config_out/prometheus.env.yaml","level":"info","msg":"Completed loading of configuration file","ts":"2020-04-11T06:05:33.982Z"}
{"caller":"manager.go:617","component":"rule manager","group":"kube-apiserver.rules","level":"warn","msg":"Error on ingesting out-of-order result from rule evaluation","numDropped":1093,"ts":"2020-04-11T06:05:33.985Z"}
{"caller":"dedupe.go:112","component":"remote","duration":"6.302399544s","level":"info","msg":"done replaying WAL","remote_name":"9152b1","ts":"2020-04-11T06:05:40.136Z","url":"OVERRIDE_ME"}
{"caller":"main.go:788","filename":"/etc/prometheus/config_out/prometheus.env.yaml","level":"info","msg":"Loading configuration file","ts":"2020-04-11T06:06:34.898Z"}
{"caller":"main.go:816","filename":"/etc/prometheus/config_out/prometheus.env.yaml","level":"info","msg":"Completed loading of configuration file","ts":"2020-04-11T06:06:35.008Z"}
{"caller":"main.go:788","filename":"/etc/prometheus/config_out/prometheus.env.yaml","level":"info","msg":"Loading configuration file","ts":"2020-04-11T06:07:33.276Z"}
{"caller":"dedupe.go:112","component":"remote","level":"info","msg":"Stopping remote storage...","remote_name":"9152b1","ts":"2020-04-11T06:07:33.289Z","url":"OVERRIDE_ME"}
{"caller":"dedupe.go:112","component":"remote","level":"error","msg":"Failed to flush all samples on shutdown","remote_name":"9152b1","ts":"2020-04-11T06:08:33.289Z","url":"OVERRIDE_ME"}
{"caller":"dedupe.go:112","component":"remote","count":2150,"err":"context canceled","level":"error","msg":"non-recoverable error","remote_name":"9152b1","ts":"2020-04-11T06:08:33.432Z","url":"OVERRIDE_ME"}
{"caller":"dedupe.go:112","component":"remote","count":2126,"err":"context canceled","level":"error","msg":"non-recoverable error","remote_name":"9152b1","ts":"2020-04-11T06:08:33.432Z","url":"OVERRIDE_ME"}
{"caller":"dedupe.go:112","component":"remote","level":"info","msg":"WAL watcher stopped","queue":"9152b1","remote_name":"9152b1","ts":"2020-04-11T06:08:33.432Z","url":"OVERRIDE_ME"}
{"caller":"dedupe.go:112","component":"remote","level":"info","msg":"Remote storage stopped.","remote_name":"9152b1","ts":"2020-04-11T06:08:33.448Z","url":"OVERRIDE_ME"}
{"caller":"dedupe.go:112","component":"remote","level":"info","msg":"starting WAL watcher","queue":"7488e6","remote_name":"7488e6","ts":"2020-04-11T06:08:33.449Z","url":"OVERRIDE_ME"}
{"caller":"dedupe.go:112","component":"remote","level":"info","msg":"replaying WAL","queue":"7488e6","remote_name":"7488e6","ts":"2020-04-11T06:08:33.449Z","url":"OVERRIDE_ME"}
{"caller":"manager.go:617","component":"rule manager","group":"kube-apiserver.rules","level":"warn","msg":"Error on ingesting out-of-order result from rule evaluation","numDropped":1093,"ts":"2020-04-11T06:08:33.526Z"}
{"caller":"main.go:816","filename":"/etc/prometheus/config_out/prometheus.env.yaml","level":"info","msg":"Completed loading of configuration file","ts":"2020-04-11T06:08:33.603Z"}
{"caller":"dedupe.go:112","component":"remote","duration":"6.491855262s","level":"info","msg":"done replaying WAL","remote_name":"7488e6","ts":"2020-04-11T06:08:39.941Z","url":"OVERRIDE_ME"}
{"caller":"compact.go:495","component":"tsdb","duration":"3.044355415s","level":"info","maxt":1586577600000,"mint":1586574614579,"msg":"write block","ts":"2020-04-11T06:10:17.678Z","ulid":"01E5KXRAZARDX2H4VTF0YV8E1T"}
{"caller":"head.go:662","component":"tsdb","duration":"93.727521ms","level":"info","msg":"head GC completed","ts":"2020-04-11T06:10:17.929Z"}
{"caller":"main.go:788","filename":"/etc/prometheus/config_out/prometheus.env.yaml","level":"info","msg":"Loading configuration file","ts":"2020-04-11T06:26:03.985Z"}
{"caller":"main.go:816","filename":"/etc/prometheus/config_out/prometheus.env.yaml","level":"info","msg":"Completed loading of configuration file","ts":"2020-04-11T06:26:04.084Z"}
{"caller":"main.go:788","filename":"/etc/prometheus/config_out/prometheus.env.yaml","level":"info","msg":"Loading configuration file","ts":"2020-04-11T06:27:14.037Z"}
{"caller":"main.go:816","filename":"/etc/prometheus/config_out/prometheus.env.yaml","level":"info","msg":"Completed loading of configuration file","ts":"2020-04-11T06:27:14.136Z"}
{"caller":"main.go:788","filename":"/etc/prometheus/config_out/prometheus.env.yaml","level":"info","msg":"Loading configuration file","ts":"2020-04-11T06:28:43.959Z"}
{"caller":"main.go:816","filename":"/etc/prometheus/config_out/prometheus.env.yaml","level":"info","msg":"Completed loading of configuration file","ts":"2020-04-11T06:28:44.059Z"}
{"caller":"main.go:788","filename":"/etc/prometheus/config_out/prometheus.env.yaml","level":"info","msg":"Loading configuration file","ts":"2020-04-11T06:33:34.991Z"}
{"caller":"main.go:816","filename":"/etc/prometheus/config_out/prometheus.env.yaml","level":"info","msg":"Completed loading of configuration file","ts":"2020-04-11T06:33:35.090Z"}
{"caller":"main.go:788","filename":"/etc/prometheus/config_out/prometheus.env.yaml","level":"info","msg":"Loading configuration file","ts":"2020-04-11T06:34:33.276Z"}
{"caller":"main.go:816","filename":"/etc/prometheus/config_out/prometheus.env.yaml","level":"info","msg":"Completed loading of configuration file","ts":"2020-04-11T06:34:33.379Z"}
{"caller":"main.go:788","filename":"/etc/prometheus/config_out/prometheus.env.yaml","level":"info","msg":"Loading configuration file","ts":"2020-04-11T06:34:50.945Z"}
{"caller":"main.go:816","filename":"/etc/prometheus/config_out/prometheus.env.yaml","level":"info","msg":"Completed loading of configuration file","ts":"2020-04-11T06:34:51.040Z"}
{"caller":"main.go:788","filename":"/etc/prometheus/config_out/prometheus.env.yaml","level":"info","msg":"Loading configuration file","ts":"2020-04-11T06:37:33.276Z"}
{"caller":"dedupe.go:112","component":"remote","level":"info","msg":"Stopping remote storage...","remote_name":"7488e6","ts":"2020-04-11T06:37:33.287Z","url":"OVERRIDE_ME"}
{"caller":"dedupe.go:112","component":"remote","level":"error","msg":"Failed to flush all samples on shutdown","remote_name":"7488e6","ts":"2020-04-11T06:38:33.287Z","url":"OVERRIDE_ME"}
{"caller":"dedupe.go:112","component":"remote","count":2156,"err":"context canceled","level":"error","msg":"non-recoverable error","remote_name":"7488e6","ts":"2020-04-11T06:38:33.516Z","url":"OVERRIDE_ME"}
{"caller":"dedupe.go:112","component":"remote","count":2164,"err":"context canceled","level":"error","msg":"non-recoverable error","remote_name":"7488e6","ts":"2020-04-11T06:38:33.516Z","url":"OVERRIDE_ME"}
{"caller":"dedupe.go:112","component":"remote","level":"info","msg":"WAL watcher stopped","queue":"7488e6","remote_name":"7488e6","ts":"2020-04-11T06:38:33.517Z","url":"OVERRIDE_ME"}
{"caller":"dedupe.go:112","component":"remote","level":"info","msg":"Remote storage stopped.","remote_name":"7488e6","ts":"2020-04-11T06:38:33.537Z","url":"OVERRIDE_ME"}
{"caller":"dedupe.go:112","component":"remote","level":"info","msg":"starting WAL watcher","queue":"9152b1","remote_name":"9152b1","ts":"2020-04-11T06:38:33.538Z","url":"OVERRIDE_ME"}
{"caller":"dedupe.go:112","component":"remote","level":"info","msg":"replaying WAL","queue":"9152b1","remote_name":"9152b1","ts":"2020-04-11T06:38:33.538Z","url":"OVERRIDE_ME"}
{"caller":"manager.go:617","component":"rule manager","group":"kube-apiserver.rules","level":"warn","msg":"Error on ingesting out-of-order result from rule evaluation","numDropped":1159,"ts":"2020-04-11T06:38:33.648Z"}
{"caller":"main.go:816","filename":"/etc/prometheus/config_out/prometheus.env.yaml","level":"info","msg":"Completed loading of configuration file","ts":"2020-04-11T06:38:33.697Z"}
{"caller":"main.go:788","filename":"/etc/prometheus/config_out/prometheus.env.yaml","level":"info","msg":"Loading configuration file","ts":"2020-04-11T06:38:33.697Z"}
{"caller":"main.go:816","filename":"/etc/prometheus/config_out/prometheus.env.yaml","level":"info","msg":"Completed loading of configuration file","ts":"2020-04-11T06:38:33.867Z"}
{"caller":"dedupe.go:112","component":"remote","duration":"6.844990131s","level":"info","msg":"done replaying WAL","remote_name":"9152b1","ts":"2020-04-11T06:38:40.383Z","url":"OVERRIDE_ME"}
{"caller":"main.go:788","filename":"/etc/prometheus/config_out/prometheus.env.yaml","level":"info","msg":"Loading configuration file","ts":"2020-04-11T06:39:08.992Z"}
{"caller":"main.go:816","filename":"/etc/prometheus/config_out/prometheus.env.yaml","level":"info","msg":"Completed loading of configuration file","ts":"2020-04-11T06:39:09.105Z"}
{"caller":"main.go:788","filename":"/etc/prometheus/config_out/prometheus.env.yaml","level":"info","msg":"Loading configuration file","ts":"2020-04-11T06:40:33.276Z"}
{"caller":"dedupe.go:112","component":"remote","level":"info","msg":"Stopping remote storage...","remote_name":"9152b1","ts":"2020-04-11T06:40:33.288Z","url":"OVERRIDE_ME"}
{"caller":"dedupe.go:112","component":"remote","level":"error","msg":"Failed to flush all samples on shutdown","remote_name":"9152b1","ts":"2020-04-11T06:41:33.288Z","url":"OVERRIDE_ME"}
{"caller":"dedupe.go:112","component":"remote","count":2318,"err":"context canceled","level":"error","msg":"non-recoverable error","remote_name":"9152b1","ts":"2020-04-11T06:41:34.132Z","url":"OVERRIDE_ME"}
{"caller":"dedupe.go:112","component":"remote","count":2277,"err":"context canceled","level":"error","msg":"non-recoverable error","remote_name":"9152b1","ts":"2020-04-11T06:41:34.132Z","url":"OVERRIDE_ME"}
{"caller":"dedupe.go:112","component":"remote","level":"info","msg":"WAL watcher stopped","queue":"9152b1","remote_name":"9152b1","ts":"2020-04-11T06:41:34.132Z","url":"OVERRIDE_ME"}
{"caller":"dedupe.go:112","component":"remote","level":"info","msg":"Remote storage stopped.","remote_name":"9152b1","ts":"2020-04-11T06:41:34.153Z","url":"OVERRIDE_ME"}
{"caller":"dedupe.go:112","component":"remote","level":"info","msg":"starting WAL watcher","queue":"7488e6","remote_name":"7488e6","ts":"2020-04-11T06:41:34.154Z","url":"OVERRIDE_ME"}
{"caller":"dedupe.go:112","component":"remote","level":"info","msg":"replaying WAL","queue":"7488e6","remote_name":"7488e6","ts":"2020-04-11T06:41:34.154Z","url":"OVERRIDE_ME"}
{"caller":"manager.go:617","component":"rule manager","group":"kube-apiserver.rules","level":"warn","msg":"Error on ingesting out-of-order result from rule evaluation","numDropped":1164,"ts":"2020-04-11T06:41:34.304Z"}
{"caller":"main.go:816","filename":"/etc/prometheus/config_out/prometheus.env.yaml","level":"info","msg":"Completed loading of configuration file","ts":"2020-04-11T06:41:34.337Z"}
{"caller":"dedupe.go:112","component":"remote","duration":"6.99295849s","level":"info","msg":"done replaying WAL","remote_name":"7488e6","ts":"2020-04-11T06:41:41.147Z","url":"OVERRIDE_ME"}
{"caller":"main.go:788","filename":"/etc/prometheus/config_out/prometheus.env.yaml","level":"info","msg":"Loading configuration file","ts":"2020-04-11T06:44:06.049Z"}
{"caller":"main.go:816","filename":"/etc/prometheus/config_out/prometheus.env.yaml","level":"info","msg":"Completed loading of configuration file","ts":"2020-04-11T06:44:06.154Z"}
{"caller":"main.go:788","filename":"/etc/prometheus/config_out/prometheus.env.yaml","level":"info","msg":"Loading configuration file","ts":"2020-04-11T06:50:36.039Z"}
{"caller":"main.go:816","filename":"/etc/prometheus/config_out/prometheus.env.yaml","level":"info","msg":"Completed loading of configuration file","ts":"2020-04-11T06:50:36.158Z"}
{"caller":"main.go:788","filename":"/etc/prometheus/config_out/prometheus.env.yaml","level":"info","msg":"Loading configuration file","ts":"2020-04-11T06:52:33.276Z"}
{"caller":"main.go:816","filename":"/etc/prometheus/config_out/prometheus.env.yaml","level":"info","msg":"Completed loading of configuration file","ts":"2020-04-11T06:52:33.386Z"}
{"caller":"main.go:788","filename":"/etc/prometheus/config_out/prometheus.env.yaml","level":"info","msg":"Loading configuration file","ts":"2020-04-11T06:55:09.985Z"}
{"caller":"main.go:816","filename":"/etc/prometheus/config_out/prometheus.env.yaml","level":"info","msg":"Completed loading of configuration file","ts":"2020-04-11T06:55:10.099Z"}
{"caller":"main.go:788","filename":"/etc/prometheus/config_out/prometheus.env.yaml","level":"info","msg":"Loading configuration file","ts":"2020-04-11T06:56:18.966Z"}
{"caller":"main.go:816","filename":"/etc/prometheus/config_out/prometheus.env.yaml","level":"info","msg":"Completed loading of configuration file","ts":"2020-04-11T06:56:19.083Z"}
{"caller":"main.go:788","filename":"/etc/prometheus/config_out/prometheus.env.yaml","level":"info","msg":"Loading configuration file","ts":"2020-04-11T06:57:30.037Z"}
{"caller":"main.go:816","filename":"/etc/prometheus/config_out/prometheus.env.yaml","level":"info","msg":"Completed loading of configuration file","ts":"2020-04-11T06:57:30.253Z"}
{"caller":"compact.go:495","component":"tsdb","duration":"3.65247494s","level":"info","maxt":1586584800000,"mint":1586577600000,"msg":"write block","ts":"2020-04-11T07:00:03.657Z","ulid":"01E5M0KEC5XYE9KSPZ57B0XE2R"}
{"caller":"head.go:662","component":"tsdb","duration":"117.523744ms","level":"info","msg":"head GC completed","ts":"2020-04-11T07:00:03.904Z"}
{"caller":"compact.go:495","component":"tsdb","duration":"4.349910138s","level":"info","maxt":1586592000000,"mint":1586584800000,"msg":"write block","ts":"2020-04-11T09:00:04.355Z","ulid":"01E5M7F5M58GT2SZEW6RARHXED"}
{"caller":"head.go:662","component":"tsdb","duration":"141.783998ms","level":"info","msg":"head GC completed","ts":"2020-04-11T09:00:04.741Z"}
{"caller":"head.go:732","component":"tsdb","duration":"1.556711902s","first":0,"last":1,"level":"info","msg":"WAL checkpoint complete","ts":"2020-04-11T09:00:06.298Z"}
{"caller":"compact.go:495","component":"tsdb","duration":"4.056968828s","level":"info","maxt":1586599200000,"mint":1586592000000,"msg":"write block","ts":"2020-04-11T11:00:04.062Z","ulid":"01E5MEAWW5S54MQX88D9TC12HD"}
{"caller":"head.go:662","component":"tsdb","duration":"109.091517ms","level":"info","msg":"head GC completed","ts":"2020-04-11T11:00:04.399Z"}
{"caller":"head.go:732","component":"tsdb","duration":"1.70952443s","first":2,"last":3,"level":"info","msg":"WAL checkpoint complete","ts":"2020-04-11T11:00:06.108Z"}
{"caller":"compact.go:441","component":"tsdb","count":2,"duration":"4.433814573s","level":"info","maxt":1586584800000,"mint":1586574614579,"msg":"compact blocks","sources":"[01E5KXRAZARDX2H4VTF0YV8E1T 01E5M0KEC5XYE9KSPZ57B0XE2R]","ts":"2020-04-11T11:00:10.759Z","ulid":"01E5MEB31N8QWD0YH4C6D4WZ0D"}
{"caller":"compact.go:495","component":"tsdb","duration":"3.983301195s","level":"info","maxt":1586606400000,"mint":1586599200000,"msg":"write block","ts":"2020-04-11T13:00:03.988Z","ulid":"01E5MN6M45H236M8PR8NHSC8J2"}
{"caller":"head.go:662","component":"tsdb","duration":"105.486946ms","level":"info","msg":"head GC completed","ts":"2020-04-11T13:00:04.371Z"}
{"caller":"head.go:732","component":"tsdb","duration":"1.998810241s","first":4,"last":5,"level":"info","msg":"WAL checkpoint complete","ts":"2020-04-11T13:00:06.369Z"}
{"caller":"compact.go:495","component":"tsdb","duration":"4.393470254s","level":"info","maxt":1586613600000,"mint":1586606400000,"msg":"write block","ts":"2020-04-11T15:00:04.399Z","ulid":"01E5MW2BC50Z48K0HZ83ERQMWD"}
{"caller":"head.go:662","component":"tsdb","duration":"111.158795ms","level":"info","msg":"head GC completed","ts":"2020-04-11T15:00:04.851Z"}
{"caller":"head.go:732","component":"tsdb","duration":"1.955718125s","first":6,"last":7,"level":"info","msg":"WAL checkpoint complete","ts":"2020-04-11T15:00:06.807Z"}
{"caller":"compact.go:441","component":"tsdb","count":3,"duration":"7.026706308s","level":"info","maxt":1586606400000,"mint":1586584800000,"msg":"compact blocks","sources":"[01E5M7F5M58GT2SZEW6RARHXED 01E5MEAWW5S54MQX88D9TC12HD 01E5MN6M45H236M8PR8NHSC8J2]","ts":"2020-04-11T15:00:14.075Z","ulid":"01E5MW2J89N75AJ9HCBZ5P6Z6Q"}
{"caller":"compact.go:495","component":"tsdb","duration":"3.820090398s","level":"info","maxt":1586620800000,"mint":1586613600000,"msg":"write block","ts":"2020-04-11T17:00:03.825Z","ulid":"01E5N2Y2M5X4Y6SNGSB2DH0K0Q"}
{"caller":"head.go:662","component":"tsdb","duration":"102.509892ms","level":"info","msg":"head GC completed","ts":"2020-04-11T17:00:04.253Z"}
{"caller":"head.go:732","component":"tsdb","duration":"1.862340024s","first":8,"last":9,"level":"info","msg":"WAL checkpoint complete","ts":"2020-04-11T17:00:06.116Z"}
{"caller":"compact.go:495","component":"tsdb","duration":"4.288598616s","level":"info","maxt":1586628000000,"mint":1586620800000,"msg":"write block","ts":"2020-04-11T19:00:04.293Z","ulid":"01E5N9SSW5TNGHY3CZPJ7RZ802"}
{"caller":"head.go:662","component":"tsdb","duration":"106.944631ms","level":"info","msg":"head GC completed","ts":"2020-04-11T19:00:04.707Z"}
{"caller":"head.go:732","component":"tsdb","duration":"1.843298912s","first":10,"last":11,"level":"info","msg":"WAL checkpoint complete","ts":"2020-04-11T19:00:06.550Z"}
{"caller":"compact.go:495","component":"tsdb","duration":"3.902106287s","level":"info","maxt":1586635200000,"mint":1586628000000,"msg":"write block","ts":"2020-04-11T21:00:03.907Z","ulid":"01E5NGNH442NRYWG8PF8G846ZE"}
{"caller":"head.go:662","component":"tsdb","duration":"108.485445ms","level":"info","msg":"head GC completed","ts":"2020-04-11T21:00:04.276Z"}
{"caller":"head.go:732","component":"tsdb","duration":"1.88982163s","first":12,"last":13,"level":"info","msg":"WAL checkpoint complete","ts":"2020-04-11T21:00:06.165Z"}
{"caller":"compact.go:441","component":"tsdb","count":3,"duration":"6.79008479s","level":"info","maxt":1586628000000,"mint":1586606400000,"msg":"compact blocks","sources":"[01E5MW2BC50Z48K0HZ83ERQMWD 01E5N2Y2M5X4Y6SNGSB2DH0K0Q 01E5N9SSW5TNGHY3CZPJ7RZ802]","ts":"2020-04-11T21:00:13.178Z","ulid":"01E5NGNQBMMEXNKE45XJGJZB8G"}
{"caller":"compact.go:495","component":"tsdb","duration":"3.922469279s","level":"info","maxt":1586642400000,"mint":1586635200000,"msg":"write block","ts":"2020-04-11T23:00:03.928Z","ulid":"01E5NQH8C6HFY3TJC9RK5FMBZR"}
{"caller":"head.go:662","component":"tsdb","duration":"106.951503ms","level":"info","msg":"head GC completed","ts":"2020-04-11T23:00:04.343Z"}
{"caller":"head.go:732","component":"tsdb","duration":"1.859549772s","first":14,"last":15,"level":"info","msg":"WAL checkpoint complete","ts":"2020-04-11T23:00:06.202Z"}
{"caller":"compact.go:441","component":"tsdb","count":3,"duration":"10.219517079s","level":"info","maxt":1586628000000,"mint":1586574614579,"msg":"compact blocks","sources":"[01E5MEB31N8QWD0YH4C6D4WZ0D 01E5MW2J89N75AJ9HCBZ5P6Z6Q 01E5NGNQBMMEXNKE45XJGJZB8G]","ts":"2020-04-11T23:00:16.626Z","ulid":"01E5NQHEM6RJZGQWG010QAPZ66"}
{"caller":"compact.go:495","component":"tsdb","duration":"3.699807872s","level":"info","maxt":1586649600000,"mint":1586642400000,"msg":"write block","ts":"2020-04-12T01:00:03.705Z","ulid":"01E5NYCZM6A9M3M10DXZ73YB7M"}
{"caller":"head.go:662","component":"tsdb","duration":"118.821243ms","level":"info","msg":"head GC completed","ts":"2020-04-12T01:00:04.135Z"}
{"caller":"head.go:732","component":"tsdb","duration":"1.911219929s","first":16,"last":17,"level":"info","msg":"WAL checkpoint complete","ts":"2020-04-12T01:00:06.046Z"}
{"caller":"compact.go:495","component":"tsdb","duration":"3.89014926s","level":"info","maxt":1586656800000,"mint":1586649600000,"msg":"write block","ts":"2020-04-12T03:00:03.895Z","ulid":"01E5P58PW5W9TZ7P6Z0DJR3SRM"}
{"caller":"head.go:662","component":"tsdb","duration":"111.441455ms","level":"info","msg":"head GC completed","ts":"2020-04-12T03:00:04.342Z"}
{"caller":"head.go:732","component":"tsdb","duration":"1.895075665s","first":18,"last":19,"level":"info","msg":"WAL checkpoint complete","ts":"2020-04-12T03:00:06.238Z"}
{"caller":"compact.go:441","component":"tsdb","count":3,"duration":"6.500550508s","level":"info","maxt":1586649600000,"mint":1586628000000,"msg":"compact blocks","sources":"[01E5NGNH442NRYWG8PF8G846ZE 01E5NQH8C6HFY3TJC9RK5FMBZR 01E5NYCZM6A9M3M10DXZ73YB7M]","ts":"2020-04-12T03:00:12.944Z","ulid":"01E5P58X5CHBRYJ3BTAN5VQ4D6"}
{"caller":"compact.go:495","component":"tsdb","duration":"4.102281909s","level":"info","maxt":1586664000000,"mint":1586656800000,"msg":"write block","ts":"2020-04-12T05:00:04.110Z","ulid":"01E5PC4E48NMSW5440KGFFJVT9"}
{"caller":"head.go:662","component":"tsdb","duration":"140.17524ms","level":"info","msg":"head GC completed","ts":"2020-04-12T05:00:04.582Z"}
{"caller":"head.go:732","component":"tsdb","duration":"1.920889441s","first":20,"last":21,"level":"info","msg":"WAL checkpoint complete","ts":"2020-04-12T05:00:06.503Z"}
{"caller":"compact.go:495","component":"tsdb","duration":"3.856617144s","level":"info","maxt":1586671200000,"mint":1586664000000,"msg":"write block","ts":"2020-04-12T07:00:03.862Z","ulid":"01E5PK05C54XFVP8KRHQS8VG76"}
{"caller":"head.go:662","component":"tsdb","duration":"107.415589ms","level":"info","msg":"head GC completed","ts":"2020-04-12T07:00:04.291Z"}
{"caller":"head.go:732","component":"tsdb","duration":"1.870972548s","first":22,"last":23,"level":"info","msg":"WAL checkpoint complete","ts":"2020-04-12T07:00:06.162Z"}
{"caller":"compact.go:495","component":"tsdb","duration":"4.004515702s","level":"info","maxt":1586678400000,"mint":1586671200000,"msg":"write block","ts":"2020-04-12T09:00:04.011Z","ulid":"01E5PSVWM7RY1NA15WVAG9AE47"}
{"caller":"head.go:662","component":"tsdb","duration":"110.796292ms","level":"info","msg":"head GC completed","ts":"2020-04-12T09:00:04.443Z"}
{"caller":"head.go:732","component":"tsdb","duration":"1.825783414s","first":24,"last":25,"level":"info","msg":"WAL checkpoint complete","ts":"2020-04-12T09:00:06.269Z"}
{"caller":"compact.go:441","component":"tsdb","count":3,"duration":"6.534361148s","level":"info","maxt":1586671200000,"mint":1586649600000,"msg":"compact blocks","sources":"[01E5P58PW5W9TZ7P6Z0DJR3SRM 01E5PC4E48NMSW5440KGFFJVT9 01E5PK05C54XFVP8KRHQS8VG76]","ts":"2020-04-12T09:00:13.017Z","ulid":"01E5PSW2YJ4YG4DNMAFEG93AZ6"}
{"caller":"compact.go:495","component":"tsdb","duration":"3.951353005s","level":"info","maxt":1586685600000,"mint":1586678400000,"msg":"write block","ts":"2020-04-12T11:00:03.957Z","ulid":"01E5Q0QKW65RCRCTQMY2ED1F8Y"}
{"caller":"head.go:662","component":"tsdb","duration":"114.283431ms","level":"info","msg":"head GC completed","ts":"2020-04-12T11:00:04.384Z"}
{"caller":"head.go:732","component":"tsdb","duration":"1.853973102s","first":26,"last":27,"level":"info","msg":"WAL checkpoint complete","ts":"2020-04-12T11:00:06.238Z"}
{"caller":"compact.go:495","component":"tsdb","duration":"3.839034794s","level":"info","maxt":1586692800000,"mint":1586685600000,"msg":"write block","ts":"2020-04-12T13:00:03.844Z","ulid":"01E5Q7KB45NCCA3SAGCS0NDP1A"}
{"caller":"head.go:662","component":"tsdb","duration":"107.77331ms","level":"info","msg":"head GC completed","ts":"2020-04-12T13:00:04.248Z"}
{"caller":"head.go:732","component":"tsdb","duration":"1.803223948s","first":28,"last":29,"level":"info","msg":"WAL checkpoint complete","ts":"2020-04-12T13:00:06.051Z"}
{"caller":"compact.go:495","component":"tsdb","duration":"3.740077343s","level":"info","maxt":1586700000000,"mint":1586692800000,"msg":"write block","ts":"2020-04-12T15:00:03.746Z","ulid":"01E5QEF2C6NSZ53MRT174XRZFR"}
{"caller":"head.go:662","component":"tsdb","duration":"117.04123ms","level":"info","msg":"head GC completed","ts":"2020-04-12T15:00:04.143Z"}
{"caller":"head.go:732","component":"tsdb","duration":"1.90404948s","first":30,"last":31,"level":"info","msg":"WAL checkpoint complete","ts":"2020-04-12T15:00:06.047Z"}
{"caller":"compact.go:441","component":"tsdb","count":3,"duration":"6.534391238s","level":"info","maxt":1586692800000,"mint":1586671200000,"msg":"compact blocks","sources":"[01E5PSVWM7RY1NA15WVAG9AE47 01E5Q0QKW65RCRCTQMY2ED1F8Y 01E5Q7KB45NCCA3SAGCS0NDP1A]","ts":"2020-04-12T15:00:12.803Z","ulid":"01E5QEF8FXRYFRJPJ4RJDX08QY"}
{"caller":"compact.go:441","component":"tsdb","count":3,"duration":"10.454820921s","level":"info","maxt":1586692800000,"mint":1586628000000,"msg":"compact blocks","sources":"[01E5P58X5CHBRYJ3BTAN5VQ4D6 01E5PSW2YJ4YG4DNMAFEG93AZ6 01E5QEF8FXRYFRJPJ4RJDX08QY]","ts":"2020-04-12T15:00:23.701Z","ulid":"01E5QEFF9YFS8NEXN252B85PBZ"}
{"caller":"compact.go:495","component":"tsdb","duration":"3.822278259s","level":"info","maxt":1586707200000,"mint":1586700000000,"msg":"write block","ts":"2020-04-12T17:00:03.827Z","ulid":"01E5QNASM5KKV4EX61G9F89FZY"}
{"caller":"head.go:662","component":"tsdb","duration":"116.90654ms","level":"info","msg":"head GC completed","ts":"2020-04-12T17:00:04.258Z"}
{"caller":"head.go:732","component":"tsdb","duration":"1.862808553s","first":32,"last":33,"level":"info","msg":"WAL checkpoint complete","ts":"2020-04-12T17:00:06.121Z"}
{"caller":"compact.go:441","component":"tsdb","count":2,"duration":"15.484560255s","level":"info","maxt":1586692800000,"mint":1586574614579,"msg":"compact blocks","sources":"[01E5NQHEM6RJZGQWG010QAPZ66 01E5QEFF9YFS8NEXN252B85PBZ]","ts":"2020-04-12T17:00:21.824Z","ulid":"01E5QNAZT411SQ4NDYPPW0HBQJ"}
{"caller":"compact.go:495","component":"tsdb","duration":"3.811580455s","level":"info","maxt":1586714400000,"mint":1586707200000,"msg":"write block","ts":"2020-04-12T19:00:03.817Z","ulid":"01E5QW6GW5RMCB4594QYP1NPVF"}
{"caller":"head.go:662","component":"tsdb","duration":"104.224409ms","level":"info","msg":"head GC completed","ts":"2020-04-12T19:00:04.235Z"}
{"caller":"head.go:732","component":"tsdb","duration":"1.972916197s","first":34,"last":35,"level":"info","msg":"WAL checkpoint complete","ts":"2020-04-12T19:00:06.208Z"}
{"caller":"compact.go:495","component":"tsdb","duration":"3.999149841s","level":"info","maxt":1586721600000,"mint":1586714400000,"msg":"write block","ts":"2020-04-12T21:00:04.004Z","ulid":"01E5R328450A6RDZSWD2K3Z1AG"}
{"caller":"head.go:662","component":"tsdb","duration":"109.664112ms","level":"info","msg":"head GC completed","ts":"2020-04-12T21:00:04.460Z"}
{"caller":"head.go:732","component":"tsdb","duration":"1.856871932s","first":36,"last":37,"level":"info","msg":"WAL checkpoint complete","ts":"2020-04-12T21:00:06.317Z"}
{"caller":"compact.go:441","component":"tsdb","count":3,"duration":"6.632603153s","level":"info","maxt":1586714400000,"mint":1586692800000,"msg":"compact blocks","sources":"[01E5QEF2C6NSZ53MRT174XRZFR 01E5QNASM5KKV4EX61G9F89FZY 01E5QW6GW5RMCB4594QYP1NPVF]","ts":"2020-04-12T21:00:13.133Z","ulid":"01E5R32EF4Y0EK6BTTK2ZYTY64"}
{"caller":"compact.go:495","component":"tsdb","duration":"3.866904657s","level":"info","maxt":1586728800000,"mint":1586721600000,"msg":"write block","ts":"2020-04-12T23:00:03.872Z","ulid":"01E5R9XZC5DQ0TDFM03ENRZFH2"}
{"caller":"head.go:662","component":"tsdb","duration":"120.658662ms","level":"info","msg":"head GC completed","ts":"2020-04-12T23:00:04.263Z"}
{"caller":"head.go:732","component":"tsdb","duration":"1.848772701s","first":38,"last":39,"level":"info","msg":"WAL checkpoint complete","ts":"2020-04-12T23:00:06.112Z"}
{"caller":"compact.go:495","component":"tsdb","duration":"3.982769373s","level":"info","maxt":1586736000000,"mint":1586728800000,"msg":"write block","ts":"2020-04-13T01:00:03.988Z","ulid":"01E5RGSPM5CCP9VY6P1VNX4R2S"}
{"caller":"head.go:662","component":"tsdb","duration":"108.08113ms","level":"info","msg":"head GC completed","ts":"2020-04-13T01:00:04.456Z"}
{"caller":"head.go:732","component":"tsdb","duration":"1.962808331s","first":40,"last":41,"level":"info","msg":"WAL checkpoint complete","ts":"2020-04-13T01:00:06.419Z"}
{"caller":"compact.go:495","component":"tsdb","duration":"3.831016791s","level":"info","maxt":1586743200000,"mint":1586736000000,"msg":"write block","ts":"2020-04-13T03:00:03.837Z","ulid":"01E5RQNDW6ZFNPR7AD188MWF8Y"}
{"caller":"head.go:662","component":"tsdb","duration":"118.880731ms","level":"info","msg":"head GC completed","ts":"2020-04-13T03:00:04.303Z"}
{"caller":"head.go:732","component":"tsdb","duration":"1.877366861s","first":42,"last":43,"level":"info","msg":"WAL checkpoint complete","ts":"2020-04-13T03:00:06.180Z"}
{"caller":"compact.go:441","component":"tsdb","count":3,"duration":"6.410990681s","level":"info","maxt":1586736000000,"mint":1586714400000,"msg":"compact blocks","sources":"[01E5R328450A6RDZSWD2K3Z1AG 01E5R9XZC5DQ0TDFM03ENRZFH2 01E5RGSPM5CCP9VY6P1VNX4R2S]","ts":"2020-04-13T03:00:12.817Z","ulid":"01E5RQNM462JM18GZ5M7Q6CQG3"}
{"caller":"compact.go:495","component":"tsdb","duration":"4.411904734s","level":"info","maxt":1586750400000,"mint":1586743200000,"msg":"write block","ts":"2020-04-13T05:00:04.417Z","ulid":"01E5RYH545T46BHSRSZ1XCSEZ0"}
{"caller":"head.go:662","component":"tsdb","duration":"115.335711ms","level":"info","msg":"head GC completed","ts":"2020-04-13T05:00:04.864Z"}
{"caller":"head.go:732","component":"tsdb","duration":"1.826772512s","first":44,"last":45,"level":"info","msg":"WAL checkpoint complete","ts":"2020-04-13T05:00:06.691Z"}
{"caller":"compact.go:495","component":"tsdb","duration":"4.023814709s","level":"info","maxt":1586757600000,"mint":1586750400000,"msg":"write block","ts":"2020-04-13T07:00:04.030Z","ulid":"01E5S5CWC75QPRJK6WJ7MYH433"}
{"caller":"head.go:662","component":"tsdb","duration":"110.734825ms","level":"info","msg":"head GC completed","ts":"2020-04-13T07:00:04.481Z"}
{"caller":"head.go:732","component":"tsdb","duration":"1.852243166s","first":46,"last":47,"level":"info","msg":"WAL checkpoint complete","ts":"2020-04-13T07:00:06.333Z"}
{"caller":"compact.go:495","component":"tsdb","duration":"3.940008714s","level":"info","maxt":1586764800000,"mint":1586757600000,"msg":"write block","ts":"2020-04-13T09:00:03.945Z","ulid":"01E5SC8KM5F9ZX3Q3BSWTMRV2K"}
{"caller":"head.go:662","component":"tsdb","duration":"110.381192ms","level":"info","msg":"head GC completed","ts":"2020-04-13T09:00:04.333Z"}
{"caller":"head.go:732","component":"tsdb","duration":"1.918675553s","first":48,"last":49,"level":"info","msg":"WAL checkpoint complete","ts":"2020-04-13T09:00:06.252Z"}
{"caller":"compact.go:441","component":"tsdb","count":3,"duration":"6.449127118s","level":"info","maxt":1586757600000,"mint":1586736000000,"msg":"compact blocks","sources":"[01E5RQNDW6ZFNPR7AD188MWF8Y 01E5RYH545T46BHSRSZ1XCSEZ0 01E5S5CWC75QPRJK6WJ7MYH433]","ts":"2020-04-13T09:00:12.922Z","ulid":"01E5SC8SY90XAC1QRSN5BAYPQV"}
{"caller":"compact.go:441","component":"tsdb","count":3,"duration":"10.455677293s","level":"info","maxt":1586757600000,"mint":1586692800000,"msg":"compact blocks","sources":"[01E5R32EF4Y0EK6BTTK2ZYTY64 01E5RQNM462JM18GZ5M7Q6CQG3 01E5SC8SY90XAC1QRSN5BAYPQV]","ts":"2020-04-13T09:00:23.857Z","ulid":"01E5SC90PSF9H7N7YTQSD7DESX"}
{"caller":"compact.go:495","component":"tsdb","duration":"4.125362517s","level":"info","maxt":1586772000000,"mint":1586764800000,"msg":"write block","ts":"2020-04-13T11:00:04.130Z","ulid":"01E5SK4AW5RYQ0JXNGYQ5SC6VS"}
{"caller":"head.go:662","component":"tsdb","duration":"114.579961ms","level":"info","msg":"head GC completed","ts":"2020-04-13T11:00:04.551Z"}
{"caller":"head.go:732","component":"tsdb","duration":"1.992121961s","first":50,"last":51,"level":"info","msg":"WAL checkpoint complete","ts":"2020-04-13T11:00:06.543Z"}
{"caller":"compact.go:495","component":"tsdb","duration":"3.887759141s","level":"info","maxt":1586779200000,"mint":1586772000000,"msg":"write block","ts":"2020-04-13T13:00:03.894Z","ulid":"01E5ST0246DZPP8GQ3446M93ZM"}
{"caller":"head.go:662","component":"tsdb","duration":"116.307215ms","level":"info","msg":"head GC completed","ts":"2020-04-13T13:00:04.359Z"}
{"caller":"head.go:732","component":"tsdb","duration":"1.915326574s","first":52,"last":53,"level":"info","msg":"WAL checkpoint complete","ts":"2020-04-13T13:00:06.275Z"}
{"caller":"compact.go:495","component":"tsdb","duration":"3.84629095s","level":"info","maxt":1586786400000,"mint":1586779200000,"msg":"write block","ts":"2020-04-13T15:00:03.852Z","ulid":"01E5T0VSC6VRMJGRJH64BY99YC"}
{"caller":"head.go:662","component":"tsdb","duration":"120.944075ms","level":"info","msg":"head GC completed","ts":"2020-04-13T15:00:04.315Z"}
{"caller":"head.go:732","component":"tsdb","duration":"1.920507715s","first":54,"last":55,"level":"info","msg":"WAL checkpoint complete","ts":"2020-04-13T15:00:06.235Z"}
{"caller":"compact.go:441","component":"tsdb","count":3,"duration":"6.780474084s","level":"info","maxt":1586779200000,"mint":1586757600000,"msg":"compact blocks","sources":"[01E5SC8KM5F9ZX3Q3BSWTMRV2K 01E5SK4AW5RYQ0JXNGYQ5SC6VS 01E5ST0246DZPP8GQ3446M93ZM]","ts":"2020-04-13T15:00:13.232Z","ulid":"01E5T0VZNM025BGA5TNGYXWBTA"}
{"caller":"compact.go:495","component":"tsdb","duration":"4.041229796s","level":"info","maxt":1586793600000,"mint":1586786400000,"msg":"write block","ts":"2020-04-13T17:00:04.046Z","ulid":"01E5T7QGM584N9FDY4Z4PCH07N"}
{"caller":"head.go:662","component":"tsdb","duration":"114.64413ms","level":"info","msg":"head GC completed","ts":"2020-04-13T17:00:04.498Z"}
{"caller":"head.go:732","component":"tsdb","duration":"1.938610869s","first":56,"last":57,"level":"info","msg":"WAL checkpoint complete","ts":"2020-04-13T17:00:06.436Z"}
{"caller":"main.go:788","filename":"/etc/prometheus/config_out/prometheus.env.yaml","level":"info","msg":"Loading configuration file","ts":"2020-04-13T17:54:46.032Z"}
{"caller":"main.go:816","filename":"/etc/prometheus/config_out/prometheus.env.yaml","level":"info","msg":"Completed loading of configuration file","ts":"2020-04-13T17:54:46.164Z"}
{"caller":"main.go:788","filename":"/etc/prometheus/config_out/prometheus.env.yaml","level":"info","msg":"Loading configuration file","ts":"2020-04-13T17:55:33.275Z"}
{"caller":"dedupe.go:112","component":"remote","level":"info","msg":"Stopping remote storage...","remote_name":"7488e6","ts":"2020-04-13T17:55:33.288Z","url":"OVERRIDE_ME"}
{"caller":"dedupe.go:112","component":"remote","err":"open /prometheus/wal/00000004: no such file or directory","level":"error","msg":"error tailing WAL","remote_name":"7488e6","ts":"2020-04-13T17:55:33.956Z","url":"OVERRIDE_ME"}
{"caller":"dedupe.go:112","component":"remote","level":"info","msg":"replaying WAL","queue":"7488e6","remote_name":"7488e6","ts":"2020-04-13T17:55:38.956Z","url":"OVERRIDE_ME"}
{"caller":"dedupe.go:112","component":"remote","duration":"7.462065833s","level":"info","msg":"done replaying WAL","remote_name":"7488e6","ts":"2020-04-13T17:55:46.418Z","url":"OVERRIDE_ME"}
{"caller":"dedupe.go:112","component":"remote","level":"error","msg":"Failed to flush all samples on shutdown","remote_name":"7488e6","ts":"2020-04-13T17:56:33.288Z","url":"OVERRIDE_ME"}
{"caller":"dedupe.go:112","component":"remote","count":2411,"err":"context canceled","level":"error","msg":"non-recoverable error","remote_name":"7488e6","ts":"2020-04-13T17:56:34.161Z","url":"OVERRIDE_ME"}
{"caller":"dedupe.go:112","component":"remote","count":2435,"err":"context canceled","level":"error","msg":"non-recoverable error","remote_name":"7488e6","ts":"2020-04-13T17:56:34.172Z","url":"OVERRIDE_ME"}
{"caller":"dedupe.go:112","component":"remote","level":"info","msg":"WAL watcher stopped","queue":"7488e6","remote_name":"7488e6","ts":"2020-04-13T17:56:34.173Z","url":"OVERRIDE_ME"}
{"caller":"dedupe.go:112","component":"remote","level":"info","msg":"Remote storage stopped.","remote_name":"7488e6","ts":"2020-04-13T17:56:34.203Z","url":"OVERRIDE_ME"}
{"caller":"dedupe.go:112","component":"remote","level":"info","msg":"starting WAL watcher","queue":"9152b1","remote_name":"9152b1","ts":"2020-04-13T17:56:34.208Z","url":"OVERRIDE_ME"}
{"caller":"dedupe.go:112","component":"remote","level":"info","msg":"replaying WAL","queue":"9152b1","remote_name":"9152b1","ts":"2020-04-13T17:56:34.208Z","url":"OVERRIDE_ME"}
{"caller":"main.go:816","filename":"/etc/prometheus/config_out/prometheus.env.yaml","level":"info","msg":"Completed loading of configuration file","ts":"2020-04-13T17:56:34.414Z"}
{"caller":"manager.go:617","component":"rule manager","group":"kube-apiserver.rules","level":"warn","msg":"Error on ingesting out-of-order result from rule evaluation","numDropped":1272,"ts":"2020-04-13T17:56:36.370Z"}
{"caller":"dedupe.go:112","component":"remote","duration":"9.232080785s","level":"info","msg":"done replaying WAL","remote_name":"9152b1","ts":"2020-04-13T17:56:43.440Z","url":"OVERRIDE_ME"}
{"caller":"manager.go:617","component":"rule manager","group":"kube-apiserver.rules","level":"warn","msg":"Error on ingesting out-of-order result from rule evaluation","numDropped":1272,"ts":"2020-04-13T17:56:56.224Z"}
{"caller":"manager.go:617","component":"rule manager","group":"kube-apiserver.rules","level":"warn","msg":"Error on ingesting out-of-order result from rule evaluation","numDropped":761,"ts":"2020-04-13T17:57:15.165Z"}
{"caller":"main.go:788","filename":"/etc/prometheus/config_out/prometheus.env.yaml","level":"info","msg":"Loading configuration file","ts":"2020-04-13T17:58:32.967Z"}
{"caller":"main.go:816","filename":"/etc/prometheus/config_out/prometheus.env.yaml","level":"info","msg":"Completed loading of configuration file","ts":"2020-04-13T17:58:33.075Z"}
{"caller":"main.go:788","filename":"/etc/prometheus/config_out/prometheus.env.yaml","level":"info","msg":"Loading configuration file","ts":"2020-04-13T17:58:33.276Z"}
{"caller":"dedupe.go:112","component":"remote","level":"info","msg":"Stopping remote storage...","remote_name":"9152b1","ts":"2020-04-13T17:58:33.289Z","url":"OVERRIDE_ME"}
{"caller":"dedupe.go:112","component":"remote","level":"error","msg":"Failed to flush all samples on shutdown","remote_name":"9152b1","ts":"2020-04-13T17:59:33.290Z","url":"OVERRIDE_ME"}
{"caller":"dedupe.go:112","component":"remote","count":2600,"err":"context canceled","level":"error","msg":"non-recoverable error","remote_name":"9152b1","ts":"2020-04-13T17:59:33.810Z","url":"OVERRIDE_ME"}
{"caller":"dedupe.go:112","component":"remote","count":2612,"err":"context canceled","level":"error","msg":"non-recoverable error","remote_name":"9152b1","ts":"2020-04-13T17:59:33.810Z","url":"OVERRIDE_ME"}
{"caller":"dedupe.go:112","component":"remote","level":"info","msg":"WAL watcher stopped","queue":"9152b1","remote_name":"9152b1","ts":"2020-04-13T17:59:33.810Z","url":"OVERRIDE_ME"}
{"caller":"dedupe.go:112","component":"remote","level":"info","msg":"Remote storage stopped.","remote_name":"9152b1","ts":"2020-04-13T17:59:33.828Z","url":"OVERRIDE_ME"}
{"caller":"dedupe.go:112","component":"remote","level":"info","msg":"starting WAL watcher","queue":"7488e6","remote_name":"7488e6","ts":"2020-04-13T17:59:33.828Z","url":"OVERRIDE_ME"}
{"caller":"dedupe.go:112","component":"remote","level":"info","msg":"replaying WAL","queue":"7488e6","remote_name":"7488e6","ts":"2020-04-13T17:59:33.828Z","url":"OVERRIDE_ME"}
{"caller":"main.go:816","filename":"/etc/prometheus/config_out/prometheus.env.yaml","level":"info","msg":"Completed loading of configuration file","ts":"2020-04-13T17:59:34.076Z"}
{"caller":"manager.go:617","component":"rule manager","group":"kube-apiserver.rules","level":"warn","msg":"Error on ingesting out-of-order result from rule evaluation","numDropped":1274,"ts":"2020-04-13T17:59:36.251Z"}
{"caller":"dedupe.go:112","component":"remote","duration":"9.473221976s","level":"info","msg":"done replaying WAL","remote_name":"7488e6","ts":"2020-04-13T17:59:43.302Z","url":"OVERRIDE_ME"}
{"caller":"manager.go:617","component":"rule manager","group":"kube-apiserver.rules","level":"warn","msg":"Error on ingesting out-of-order result from rule evaluation","numDropped":1274,"ts":"2020-04-13T17:59:56.241Z"}
{"caller":"manager.go:617","component":"rule manager","group":"kube-apiserver.rules","level":"warn","msg":"Error on ingesting out-of-order result from rule evaluation","numDropped":763,"ts":"2020-04-13T18:00:15.456Z"}
{"caller":"main.go:788","filename":"/etc/prometheus/config_out/prometheus.env.yaml","level":"info","msg":"Loading configuration file","ts":"2020-04-13T18:13:45.034Z"}
{"caller":"main.go:816","filename":"/etc/prometheus/config_out/prometheus.env.yaml","level":"info","msg":"Completed loading of configuration file","ts":"2020-04-13T18:13:45.176Z"}
{"caller":"main.go:788","filename":"/etc/prometheus/config_out/prometheus.env.yaml","level":"info","msg":"Loading configuration file","ts":"2020-04-13T18:15:06.924Z"}
{"caller":"main.go:816","filename":"/etc/prometheus/config_out/prometheus.env.yaml","level":"info","msg":"Completed loading of configuration file","ts":"2020-04-13T18:15:07.045Z"}
{"caller":"main.go:788","filename":"/etc/prometheus/config_out/prometheus.env.yaml","level":"info","msg":"Loading configuration file","ts":"2020-04-13T18:21:25.987Z"}
{"caller":"main.go:816","filename":"/etc/prometheus/config_out/prometheus.env.yaml","level":"info","msg":"Completed loading of configuration file","ts":"2020-04-13T18:21:26.096Z"}
{"caller":"main.go:788","filename":"/etc/prometheus/config_out/prometheus.env.yaml","level":"info","msg":"Loading configuration file","ts":"2020-04-13T18:22:33.276Z"}
{"caller":"main.go:816","filename":"/etc/prometheus/config_out/prometheus.env.yaml","level":"info","msg":"Completed loading of configuration file","ts":"2020-04-13T18:22:33.382Z"}
{"caller":"main.go:788","filename":"/etc/prometheus/config_out/prometheus.env.yaml","level":"info","msg":"Loading configuration file","ts":"2020-04-13T18:22:33.930Z"}
{"caller":"main.go:816","filename":"/etc/prometheus/config_out/prometheus.env.yaml","level":"info","msg":"Completed loading of configuration file","ts":"2020-04-13T18:22:34.042Z"}
{"caller":"main.go:788","filename":"/etc/prometheus/config_out/prometheus.env.yaml","level":"info","msg":"Loading configuration file","ts":"2020-04-13T18:25:33.276Z"}
{"caller":"main.go:816","filename":"/etc/prometheus/config_out/prometheus.env.yaml","level":"info","msg":"Completed loading of configuration file","ts":"2020-04-13T18:25:33.386Z"}
{"caller":"compact.go:495","component":"tsdb","duration":"4.10947336s","level":"info","maxt":1586800800000,"mint":1586793600000,"msg":"write block","ts":"2020-04-13T19:00:04.179Z","ulid":"01E5TEK7Y67T1B8PRRM5C3N0XQ"}
{"caller":"head.go:662","component":"tsdb","duration":"119.779276ms","level":"info","msg":"head GC completed","ts":"2020-04-13T19:00:04.657Z"}
{"caller":"head.go:732","component":"tsdb","duration":"1.81748982s","first":58,"last":59,"level":"info","msg":"WAL checkpoint complete","ts":"2020-04-13T19:00:06.475Z"}
{"caller":"compact.go:495","component":"tsdb","duration":"4.769419369s","level":"info","maxt":1586808000000,"mint":1586800800000,"msg":"write block","ts":"2020-04-13T21:00:04.839Z","ulid":"01E5TNEZ6667KPK9BTZXDX7GPH"}
{"caller":"head.go:662","component":"tsdb","duration":"131.603164ms","level":"info","msg":"head GC completed","ts":"2020-04-13T21:00:05.325Z"}
{"caller":"head.go:732","component":"tsdb","duration":"1.801647063s","first":60,"last":61,"level":"info","msg":"WAL checkpoint complete","ts":"2020-04-13T21:00:07.126Z"}
{"caller":"compact.go:441","component":"tsdb","count":3,"duration":"7.056066712s","level":"info","maxt":1586800800000,"mint":1586779200000,"msg":"compact blocks","sources":"[01E5T0VSC6VRMJGRJH64BY99YC 01E5T7QGM584N9FDY4Z4PCH07N 01E5TEK7Y67T1B8PRRM5C3N0XQ]","ts":"2020-04-13T21:00:14.397Z","ulid":"01E5TNF69D17ZETQ72PF9AV073"}
{"caller":"compact.go:495","component":"tsdb","duration":"3.795254185s","level":"info","maxt":1586815200000,"mint":1586808000000,"msg":"write block","ts":"2020-04-13T23:00:03.865Z","ulid":"01E5TWAPE67FJ7QGN2WP0ZHWXZ"}
{"caller":"head.go:662","component":"tsdb","duration":"105.566822ms","level":"info","msg":"head GC completed","ts":"2020-04-13T23:00:04.301Z"}
{"caller":"head.go:732","component":"tsdb","duration":"1.871826419s","first":62,"last":63,"level":"info","msg":"WAL checkpoint complete","ts":"2020-04-13T23:00:06.173Z"}
{"caller":"main.go:788","filename":"/etc/prometheus/config_out/prometheus.env.yaml","level":"info","msg":"Loading configuration file","ts":"2020-04-13T23:07:02.965Z"}
{"caller":"main.go:816","filename":"/etc/prometheus/config_out/prometheus.env.yaml","level":"info","msg":"Completed loading of configuration file","ts":"2020-04-13T23:07:03.079Z"}
{"caller":"main.go:788","filename":"/etc/prometheus/config_out/prometheus.env.yaml","level":"info","msg":"Loading configuration file","ts":"2020-04-13T23:07:33.276Z"}
{"caller":"dedupe.go:112","component":"remote","level":"info","msg":"Stopping remote storage...","remote_name":"7488e6","ts":"2020-04-13T23:07:33.290Z","url":"OVERRIDE_ME"}
{"caller":"dedupe.go:112","component":"remote","err":"open /prometheus/wal/00000063: no such file or directory","level":"error","msg":"error tailing WAL","remote_name":"7488e6","ts":"2020-04-13T23:07:34.729Z","url":"OVERRIDE_ME"}
{"caller":"dedupe.go:112","component":"remote","level":"info","msg":"replaying WAL","queue":"7488e6","remote_name":"7488e6","ts":"2020-04-13T23:07:39.729Z","url":"OVERRIDE_ME"}
{"caller":"dedupe.go:112","component":"remote","duration":"6.366082675s","level":"info","msg":"done replaying WAL","remote_name":"7488e6","ts":"2020-04-13T23:07:46.095Z","url":"OVERRIDE_ME"}
{"caller":"dedupe.go:112","component":"remote","level":"error","msg":"Failed to flush all samples on shutdown","remote_name":"7488e6","ts":"2020-04-13T23:08:33.290Z","url":"OVERRIDE_ME"}
{"caller":"dedupe.go:112","component":"remote","count":2693,"err":"context canceled","level":"error","msg":"non-recoverable error","remote_name":"7488e6","ts":"2020-04-13T23:08:34.253Z","url":"OVERRIDE_ME"}
{"caller":"dedupe.go:112","component":"remote","count":2703,"err":"context canceled","level":"error","msg":"non-recoverable error","remote_name":"7488e6","ts":"2020-04-13T23:08:34.268Z","url":"OVERRIDE_ME"}
{"caller":"dedupe.go:112","component":"remote","level":"info","msg":"WAL watcher stopped","queue":"7488e6","remote_name":"7488e6","ts":"2020-04-13T23:08:34.268Z","url":"OVERRIDE_ME"}
{"caller":"dedupe.go:112","component":"remote","level":"info","msg":"Remote storage stopped.","remote_name":"7488e6","ts":"2020-04-13T23:08:34.290Z","url":"OVERRIDE_ME"}
{"caller":"dedupe.go:112","component":"remote","level":"info","msg":"starting WAL watcher","queue":"9152b1","remote_name":"9152b1","ts":"2020-04-13T23:08:34.290Z","url":"OVERRIDE_ME"}
{"caller":"dedupe.go:112","component":"remote","level":"info","msg":"replaying WAL","queue":"9152b1","remote_name":"9152b1","ts":"2020-04-13T23:08:34.290Z","url":"OVERRIDE_ME"}
{"caller":"main.go:816","filename":"/etc/prometheus/config_out/prometheus.env.yaml","level":"info","msg":"Completed loading of configuration file","ts":"2020-04-13T23:08:34.478Z"}
{"caller":"manager.go:617","component":"rule manager","group":"kube-apiserver.rules","level":"warn","msg":"Error on ingesting out-of-order result from rule evaluation","numDropped":1274,"ts":"2020-04-13T23:08:37.601Z"}
{"caller":"dedupe.go:112","component":"remote","duration":"9.94211551s","level":"info","msg":"done replaying WAL","remote_name":"9152b1","ts":"2020-04-13T23:08:44.232Z","url":"OVERRIDE_ME"}
{"caller":"manager.go:617","component":"rule manager","group":"kube-apiserver.rules","level":"warn","msg":"Error on ingesting out-of-order result from rule evaluation","numDropped":1274,"ts":"2020-04-13T23:08:59.471Z"}
{"caller":"manager.go:617","component":"rule manager","group":"kube-apiserver.rules","level":"warn","msg":"Error on ingesting out-of-order result from rule evaluation","numDropped":1274,"ts":"2020-04-13T23:09:19.828Z"}
{"caller":"manager.go:617","component":"rule manager","group":"kube-apiserver.rules","level":"warn","msg":"Error on ingesting out-of-order result from rule evaluation","numDropped":763,"ts":"2020-04-13T23:09:40.264Z"}
{"caller":"main.go:788","filename":"/etc/prometheus/config_out/prometheus.env.yaml","level":"info","msg":"Loading configuration file","ts":"2020-04-13T23:10:48.063Z"}
{"caller":"main.go:816","filename":"/etc/prometheus/config_out/prometheus.env.yaml","level":"info","msg":"Completed loading of configuration file","ts":"2020-04-13T23:10:48.179Z"}
{"caller":"main.go:788","filename":"/etc/prometheus/config_out/prometheus.env.yaml","level":"info","msg":"Loading configuration file","ts":"2020-04-13T23:13:33.276Z"}
{"caller":"dedupe.go:112","component":"remote","level":"info","msg":"Stopping remote storage...","remote_name":"9152b1","ts":"2020-04-13T23:13:33.290Z","url":"OVERRIDE_ME"}
{"caller":"dedupe.go:112","component":"remote","level":"error","msg":"Failed to flush all samples on shutdown","remote_name":"9152b1","ts":"2020-04-13T23:14:33.290Z","url":"OVERRIDE_ME"}
{"caller":"dedupe.go:112","component":"remote","count":2557,"err":"context canceled","level":"error","msg":"non-recoverable error","remote_name":"9152b1","ts":"2020-04-13T23:14:33.938Z","url":"OVERRIDE_ME"}
{"caller":"dedupe.go:112","component":"remote","count":2600,"err":"context canceled","level":"error","msg":"non-recoverable error","remote_name":"9152b1","ts":"2020-04-13T23:14:33.941Z","url":"OVERRIDE_ME"}
{"caller":"dedupe.go:112","component":"remote","level":"info","msg":"WAL watcher stopped","queue":"9152b1","remote_name":"9152b1","ts":"2020-04-13T23:14:33.941Z","url":"OVERRIDE_ME"}
{"caller":"dedupe.go:112","component":"remote","level":"info","msg":"Remote storage stopped.","remote_name":"9152b1","ts":"2020-04-13T23:14:33.962Z","url":"OVERRIDE_ME"}
{"caller":"dedupe.go:112","component":"remote","level":"info","msg":"starting WAL watcher","queue":"7488e6","remote_name":"7488e6","ts":"2020-04-13T23:14:33.962Z","url":"OVERRIDE_ME"}
{"caller":"dedupe.go:112","component":"remote","level":"info","msg":"replaying WAL","queue":"7488e6","remote_name":"7488e6","ts":"2020-04-13T23:14:33.962Z","url":"OVERRIDE_ME"}
{"caller":"main.go:816","filename":"/etc/prometheus/config_out/prometheus.env.yaml","level":"info","msg":"Completed loading of configuration file","ts":"2020-04-13T23:14:34.241Z"}
{"caller":"manager.go:617","component":"rule manager","group":"kube-apiserver.rules","level":"warn","msg":"Error on ingesting out-of-order result from rule evaluation","numDropped":1274,"ts":"2020-04-13T23:14:36.376Z"}
{"caller":"dedupe.go:112","component":"remote","duration":"8.991171431s","level":"info","msg":"done replaying WAL","remote_name":"7488e6","ts":"2020-04-13T23:14:42.953Z","url":"OVERRIDE_ME"}
{"caller":"manager.go:617","component":"rule manager","group":"kube-apiserver.rules","level":"warn","msg":"Error on ingesting out-of-order result from rule evaluation","numDropped":1274,"ts":"2020-04-13T23:14:58.496Z"}
{"caller":"manager.go:617","component":"rule manager","group":"kube-apiserver.rules","level":"warn","msg":"Error on ingesting out-of-order result from rule evaluation","numDropped":1274,"ts":"2020-04-13T23:15:19.152Z"}
{"caller":"manager.go:617","component":"rule manager","group":"kube-apiserver.rules","level":"warn","msg":"Error on ingesting out-of-order result from rule evaluation","numDropped":763,"ts":"2020-04-13T23:15:39.576Z"}
{"caller":"main.go:788","filename":"/etc/prometheus/config_out/prometheus.env.yaml","level":"info","msg":"Loading configuration file","ts":"2020-04-13T23:24:51.022Z"}
{"caller":"main.go:816","filename":"/etc/prometheus/config_out/prometheus.env.yaml","level":"info","msg":"Completed loading of configuration file","ts":"2020-04-13T23:24:51.139Z"}
{"caller":"main.go:788","filename":"/etc/prometheus/config_out/prometheus.env.yaml","level":"info","msg":"Loading configuration file","ts":"2020-04-13T23:26:09.978Z"}
{"caller":"main.go:816","filename":"/etc/prometheus/config_out/prometheus.env.yaml","level":"info","msg":"Completed loading of configuration file","ts":"2020-04-13T23:26:10.099Z"}
{"caller":"main.go:788","filename":"/etc/prometheus/config_out/prometheus.env.yaml","level":"info","msg":"Loading configuration file","ts":"2020-04-13T23:27:28.964Z"}
{"caller":"main.go:816","filename":"/etc/prometheus/config_out/prometheus.env.yaml","level":"info","msg":"Completed loading of configuration file","ts":"2020-04-13T23:27:29.076Z"}
{"caller":"compact.go:495","component":"tsdb","duration":"4.293813247s","level":"info","maxt":1586822400000,"mint":1586815200000,"msg":"write block","ts":"2020-04-14T01:00:04.363Z","ulid":"01E5V36DP5EN678FQF5ZT2BJCW"}
{"caller":"head.go:662","component":"tsdb","duration":"132.73903ms","level":"info","msg":"head GC completed","ts":"2020-04-14T01:00:04.793Z"}
{"caller":"head.go:732","component":"tsdb","duration":"1.937393732s","first":64,"last":65,"level":"info","msg":"WAL checkpoint complete","ts":"2020-04-14T01:00:06.730Z"}
{"caller":"compact.go:495","component":"tsdb","duration":"4.05530048s","level":"info","maxt":1586829600000,"mint":1586822400000,"msg":"write block","ts":"2020-04-14T03:00:04.125Z","ulid":"01E5VA24Y6QMJJM5BY25ZRWZG0"}
{"caller":"head.go:662","component":"tsdb","duration":"109.560446ms","level":"info","msg":"head GC completed","ts":"2020-04-14T03:00:04.564Z"}
{"caller":"head.go:732","component":"tsdb","duration":"2.022920249s","first":66,"last":67,"level":"info","msg":"WAL checkpoint complete","ts":"2020-04-14T03:00:06.587Z"}
{"caller":"compact.go:441","component":"tsdb","count":3,"duration":"7.034044382s","level":"info","maxt":1586822400000,"mint":1586800800000,"msg":"compact blocks","sources":"[01E5TNEZ6667KPK9BTZXDX7GPH 01E5TWAPE67FJ7QGN2WP0ZHWXZ 01E5V36DP5EN678FQF5ZT2BJCW]","ts":"2020-04-14T03:00:13.857Z","ulid":"01E5VA2BH7MRFA3DJA6CKS0QFB"}
{"caller":"compact.go:441","component":"tsdb","count":3,"duration":"10.874179026s","level":"info","maxt":1586822400000,"mint":1586757600000,"msg":"compact blocks","sources":"[01E5T0VZNM025BGA5TNGYXWBTA 01E5TNF69D17ZETQ72PF9AV073 01E5VA2BH7MRFA3DJA6CKS0QFB]","ts":"2020-04-14T03:00:25.278Z","ulid":"01E5VA2JY4YMT5YTCGG8A7WXAN"}
{"caller":"compact.go:495","component":"tsdb","duration":"3.83817633s","level":"info","maxt":1586836800000,"mint":1586829600000,"msg":"write block","ts":"2020-04-14T05:00:03.907Z","ulid":"01E5VGXW65RQ1HCGYBRPF5ZV2X"}
{"caller":"head.go:662","component":"tsdb","duration":"117.651414ms","level":"info","msg":"head GC completed","ts":"2020-04-14T05:00:04.340Z"}
{"caller":"head.go:732","component":"tsdb","duration":"1.958563087s","first":68,"last":69,"level":"info","msg":"WAL checkpoint complete","ts":"2020-04-14T05:00:06.299Z"}
{"caller":"compact.go:495","component":"tsdb","duration":"3.979528127s","level":"info","maxt":1586844000000,"mint":1586836800000,"msg":"write block","ts":"2020-04-14T07:00:04.049Z","ulid":"01E5VQSKE5XY7TNJRDRP3NXMWG"}
{"caller":"head.go:662","component":"tsdb","duration":"108.937777ms","level":"info","msg":"head GC completed","ts":"2020-04-14T07:00:04.506Z"}
{"caller":"head.go:732","component":"tsdb","duration":"1.969589327s","first":70,"last":71,"level":"info","msg":"WAL checkpoint complete","ts":"2020-04-14T07:00:06.475Z"}
{"caller":"compact.go:495","component":"tsdb","duration":"4.068712828s","level":"info","maxt":1586851200000,"mint":1586844000000,"msg":"write block","ts":"2020-04-14T09:00:04.138Z","ulid":"01E5VYNAP6XJVKJ4SNF6T0VJQX"}
{"caller":"head.go:662","component":"tsdb","duration":"124.599507ms","level":"info","msg":"head GC completed","ts":"2020-04-14T09:00:04.646Z"}
{"caller":"head.go:732","component":"tsdb","duration":"1.944221411s","first":72,"last":73,"level":"info","msg":"WAL checkpoint complete","ts":"2020-04-14T09:00:06.590Z"}
{"caller":"compact.go:441","component":"tsdb","count":3,"duration":"6.484173915s","level":"info","maxt":1586844000000,"mint":1586822400000,"msg":"compact blocks","sources":"[01E5VA24Y6QMJJM5BY25ZRWZG0 01E5VGXW65RQ1HCGYBRPF5ZV2X 01E5VQSKE5XY7TNJRDRP3NXMWG]","ts":"2020-04-14T09:00:13.297Z","ulid":"01E5VYNH8XS5BDV5974JFZ656K"}
{"caller":"manager.go:617","component":"rule manager","group":"kube-apiserver.rules","level":"warn","msg":"Error on ingesting out-of-order result from rule evaluation","numDropped":766,"ts":"2020-04-14T09:02:38.565Z"}
{"caller":"manager.go:617","component":"rule manager","group":"kube-apiserver.rules","level":"warn","msg":"Error on ingesting out-of-order result from rule evaluation","numDropped":766,"ts":"2020-04-14T09:03:09.101Z"}
{"caller":"manager.go:617","component":"rule manager","group":"kube-apiserver.rules","level":"warn","msg":"Error on ingesting out-of-order result from rule evaluation","numDropped":766,"ts":"2020-04-14T09:03:39.645Z"}
{"caller":"manager.go:617","component":"rule manager","group":"kube-apiserver.rules","level":"warn","msg":"Error on ingesting out-of-order result from rule evaluation","numDropped":766,"ts":"2020-04-14T09:04:10.069Z"}
{"caller":"manager.go:617","component":"rule manager","group":"kube-apiserver.rules","level":"warn","msg":"Error on ingesting out-of-order result from rule evaluation","numDropped":766,"ts":"2020-04-14T09:04:41.204Z"}
{"caller":"manager.go:617","component":"rule manager","group":"kube-apiserver.rules","level":"warn","msg":"Error on ingesting out-of-order result from rule evaluation","numDropped":766,"ts":"2020-04-14T09:05:11.177Z"}
{"caller":"manager.go:617","component":"rule manager","group":"kube-apiserver.rules","level":"warn","msg":"Error on ingesting out-of-order result from rule evaluation","numDropped":767,"ts":"2020-04-14T10:02:08.706Z"}
{"caller":"manager.go:617","component":"rule manager","group":"kube-apiserver.rules","level":"warn","msg":"Error on ingesting out-of-order result from rule evaluation","numDropped":767,"ts":"2020-04-14T10:02:39.802Z"}
{"caller":"manager.go:617","component":"rule manager","group":"kube-apiserver.rules","level":"warn","msg":"Error on ingesting out-of-order result from rule evaluation","numDropped":767,"ts":"2020-04-14T10:03:11.038Z"}
{"caller":"manager.go:617","component":"rule manager","group":"kube-apiserver.rules","level":"warn","msg":"Error on ingesting out-of-order result from rule evaluation","numDropped":767,"ts":"2020-04-14T10:03:42.107Z"}
{"caller":"manager.go:617","component":"rule manager","group":"kube-apiserver.rules","level":"warn","msg":"Error on ingesting out-of-order result from rule evaluation","numDropped":767,"ts":"2020-04-14T10:04:13.370Z"}
{"caller":"manager.go:617","component":"rule manager","group":"kube-apiserver.rules","level":"warn","msg":"Error on ingesting out-of-order result from rule evaluation","numDropped":767,"ts":"2020-04-14T10:04:44.418Z"}
{"caller":"manager.go:617","component":"rule manager","group":"kube-apiserver.rules","level":"warn","msg":"Error on ingesting out-of-order result from rule evaluation","numDropped":767,"ts":"2020-04-14T10:05:15.389Z"}
{"caller":"compact.go:495","component":"tsdb","duration":"4.553651124s","level":"info","maxt":1586858400000,"mint":1586851200000,"msg":"write block","ts":"2020-04-14T11:00:04.623Z","ulid":"01E5W5H1Y67Y2WTPVMCHK3ZF6T"}
{"caller":"head.go:662","component":"tsdb","duration":"110.415761ms","level":"info","msg":"head GC completed","ts":"2020-04-14T11:00:05.120Z"}
{"caller":"head.go:732","component":"tsdb","duration":"1.821223415s","first":74,"last":75,"level":"info","msg":"WAL checkpoint complete","ts":"2020-04-14T11:00:06.941Z"}
{"caller":"manager.go:617","component":"rule manager","group":"kube-apiserver.rules","level":"warn","msg":"Error on ingesting out-of-order result from rule evaluation","numDropped":767,"ts":"2020-04-14T11:01:38.638Z"}
{"caller":"manager.go:617","component":"rule manager","group":"kube-apiserver.rules","level":"warn","msg":"Error on ingesting out-of-order result from rule evaluation","numDropped":767,"ts":"2020-04-14T11:02:10.572Z"}
{"caller":"manager.go:617","component":"rule manager","group":"kube-apiserver.rules","level":"warn","msg":"Error on ingesting out-of-order result from rule evaluation","numDropped":767,"ts":"2020-04-14T11:02:42.008Z"}
{"caller":"manager.go:617","component":"rule manager","group":"kube-apiserver.rules","level":"warn","msg":"Error on ingesting out-of-order result from rule evaluation","numDropped":767,"ts":"2020-04-14T11:03:13.426Z"}
{"caller":"manager.go:617","component":"rule manager","group":"kube-apiserver.rules","level":"warn","msg":"Error on ingesting out-of-order result from rule evaluation","numDropped":767,"ts":"2020-04-14T11:03:44.953Z"}
{"caller":"manager.go:617","component":"rule manager","group":"kube-apiserver.rules","level":"warn","msg":"Error on ingesting out-of-order result from rule evaluation","numDropped":1278,"ts":"2020-04-14T11:04:16.433Z"}
{"caller":"manager.go:617","component":"rule manager","group":"kube-apiserver.rules","level":"warn","msg":"Error on ingesting out-of-order result from rule evaluation","numDropped":1278,"ts":"2020-04-14T11:04:49.298Z"}
{"caller":"manager.go:617","component":"rule manager","group":"kube-apiserver.rules","level":"warn","msg":"Error on ingesting out-of-order result from rule evaluation","numDropped":1278,"ts":"2020-04-14T11:05:20.416Z"}
{"caller":"manager.go:617","component":"rule manager","group":"kube-apiserver.rules","level":"warn","msg":"Error on ingesting out-of-order result from rule evaluation","numDropped":767,"ts":"2020-04-14T12:01:39.290Z"}
{"caller":"manager.go:617","component":"rule manager","group":"kube-apiserver.rules","level":"warn","msg":"Error on ingesting out-of-order result from rule evaluation","numDropped":767,"ts":"2020-04-14T12:02:11.611Z"}
{"caller":"manager.go:617","component":"rule manager","group":"kube-apiserver.rules","level":"warn","msg":"Error on ingesting out-of-order result from rule evaluation","numDropped":767,"ts":"2020-04-14T12:02:43.595Z"}
{"caller":"manager.go:617","component":"rule manager","group":"kube-apiserver.rules","level":"warn","msg":"Error on ingesting out-of-order result from rule evaluation","numDropped":1278,"ts":"2020-04-14T12:03:15.610Z"}
{"caller":"manager.go:617","component":"rule manager","group":"kube-apiserver.rules","level":"warn","msg":"Error on ingesting out-of-order result from rule evaluation","numDropped":1278,"ts":"2020-04-14T12:03:47.647Z"}
{"caller":"manager.go:617","component":"rule manager","group":"kube-apiserver.rules","level":"warn","msg":"Error on ingesting out-of-order result from rule evaluation","numDropped":1278,"ts":"2020-04-14T12:04:21.480Z"}
{"caller":"manager.go:617","component":"rule manager","group":"kube-apiserver.rules","level":"warn","msg":"Error on ingesting out-of-order result from rule evaluation","numDropped":1278,"ts":"2020-04-14T12:04:54.125Z"}
{"caller":"manager.go:617","component":"rule manager","group":"kube-apiserver.rules","level":"warn","msg":"Error on ingesting out-of-order result from rule evaluation","numDropped":1278,"ts":"2020-04-14T12:05:25.972Z"}
{"caller":"manager.go:617","component":"rule manager","group":"kube-apiserver.rules","level":"warn","msg":"Error on ingesting out-of-order result from rule evaluation","numDropped":767,"ts":"2020-04-14T12:05:42.389Z"}
{"caller":"compact.go:495","component":"tsdb","duration":"4.014032987s","level":"info","maxt":1586865600000,"mint":1586858400000,"msg":"write block","ts":"2020-04-14T13:00:04.083Z","ulid":"01E5WCCS65XBY1KPN06SNARFBY"}
{"caller":"head.go:662","component":"tsdb","duration":"112.655698ms","level":"info","msg":"head GC completed","ts":"2020-04-14T13:00:04.598Z"}
{"caller":"head.go:732","component":"tsdb","duration":"2.021093156s","first":76,"last":77,"level":"info","msg":"WAL checkpoint complete","ts":"2020-04-14T13:00:06.619Z"}
{"caller":"manager.go:617","component":"rule manager","group":"kube-apiserver.rules","level":"warn","msg":"Error on ingesting out-of-order result from rule evaluation","numDropped":767,"ts":"2020-04-14T13:01:08.570Z"}
{"caller":"manager.go:617","component":"rule manager","group":"kube-apiserver.rules","level":"warn","msg":"Error on ingesting out-of-order result from rule evaluation","numDropped":767,"ts":"2020-04-14T13:01:41.927Z"}
{"caller":"manager.go:617","component":"rule manager","group":"kube-apiserver.rules","level":"warn","msg":"Error on ingesting out-of-order result from rule evaluation","numDropped":1278,"ts":"2020-04-14T13:02:17.084Z"}
{"caller":"manager.go:617","component":"rule manager","group":"kube-apiserver.rules","level":"warn","msg":"Error on ingesting out-of-order result from rule evaluation","numDropped":1278,"ts":"2020-04-14T13:02:49.879Z"}
{"caller":"manager.go:617","component":"rule manager","group":"kube-apiserver.rules","level":"warn","msg":"Error on ingesting out-of-order result from rule evaluation","numDropped":1278,"ts":"2020-04-14T13:03:22.571Z"}
{"caller":"manager.go:617","component":"rule manager","group":"kube-apiserver.rules","level":"warn","msg":"Error on ingesting out-of-order result from rule evaluation","numDropped":1278,"ts":"2020-04-14T13:03:55.866Z"}
{"caller":"manager.go:617","component":"rule manager","group":"kube-apiserver.rules","level":"warn","msg":"Error on ingesting out-of-order result from rule evaluation","numDropped":1278,"ts":"2020-04-14T13:04:29.052Z"}
{"caller":"manager.go:617","component":"rule manager","group":"kube-apiserver.rules","level":"warn","msg":"Error on ingesting out-of-order result from rule evaluation","numDropped":1278,"ts":"2020-04-14T13:05:02.199Z"}
{"caller":"manager.go:617","component":"rule manager","group":"kube-apiserver.rules","level":"warn","msg":"Error on ingesting out-of-order result from rule evaluation","numDropped":1278,"ts":"2020-04-14T13:05:34.634Z"}
{"caller":"manager.go:617","component":"rule manager","group":"kube-apiserver.rules","level":"warn","msg":"Error on ingesting out-of-order result from rule evaluation","numDropped":1278,"ts":"2020-04-14T13:05:50.977Z"}
{"caller":"manager.go:617","component":"rule manager","group":"kube-apiserver.rules","level":"warn","msg":"Error on ingesting out-of-order result from rule evaluation","numDropped":1278,"ts":"2020-04-14T13:06:15.643Z"}
{"caller":"manager.go:617","component":"rule manager","group":"kube-apiserver.rules","level":"warn","msg":"Error on ingesting out-of-order result from rule evaluation","numDropped":767,"ts":"2020-04-14T13:06:40.200Z"}
parser panic: interface conversion: interface {} is *parser.BinaryExpr, not *parser.VectorSelector
goroutine 4130297 [running]:
github.com/prometheus/prometheus/promql/parser.(*parser).recover(0xc010833000, 0xc050374e40)
/app/promql/parser/parse.go:269 +0x122
panic(0x224d860, 0xc0d7652cc0)
/usr/local/go/src/runtime/panic.go:679 +0x1b2
github.com/prometheus/prometheus/promql/parser.ParseMetricSelector(0xc26be78ab0, 0x2c, 0x0, 0x0, 0x0, 0x0, 0x0)
/app/promql/parser/parse.go:156 +0x219
github.com/prometheus/prometheus/web/api/v1.(*API).series(0xc0002d9950, 0xc0d74e0b00, 0x0, 0x0, 0x0, 0x0, 0x0, 0x0, 0x0)
/app/web/api/v1/api.go:518 +0x7d7
github.com/prometheus/prometheus/web/api/v1.(*API).Register.func1.1(0x2e06680, 0xc0d74edb60, 0xc0d74e0b00)
/app/web/api/v1/api.go:251 +0x8e
net/http.HandlerFunc.ServeHTTP(0xc00010dd40, 0x2e06680, 0xc0d74edb60, 0xc0d74e0b00)
/usr/local/go/src/net/http/server.go:2007 +0x44
github.com/prometheus/prometheus/util/httputil.CompressionHandler.ServeHTTP(0x2dced60, 0xc00010dd40, 0x7f4ed5aa1660, 0xc0d74a9f90, 0xc0d74e0b00)
/app/util/httputil/compression.go:90 +0x7c
github.com/prometheus/prometheus/web.(*Handler).testReady.func1(0x7f4ed5aa1660, 0xc0d74a9f90, 0xc0d74e0b00)
/app/web/web.go:489 +0x55
net/http.HandlerFunc.ServeHTTP(0xc00010dda0, 0x7f4ed5aa1660, 0xc0d74a9f90, 0xc0d74e0b00)
/usr/local/go/src/net/http/server.go:2007 +0x44
github.com/prometheus/client_golang/prometheus/promhttp.InstrumentHandlerResponseSize.func1(0x7f4ed5aa1660, 0xc0d74a9f40, 0xc0d74e0b00)
/app/vendor/github.com/prometheus/client_golang/prometheus/promhttp/instrument_server.go:196 +0xe9
net/http.HandlerFunc.ServeHTTP(0xc000822b70, 0x7f4ed5aa1660, 0xc0d74a9f40, 0xc0d74e0b00)
/usr/local/go/src/net/http/server.go:2007 +0x44
github.com/prometheus/client_golang/prometheus/promhttp.InstrumentHandlerDuration.func2(0x7f4ed5aa1660, 0xc0d74a9f40, 0xc0d74e0b00)
/app/vendor/github.com/prometheus/client_golang/prometheus/promhttp/instrument_server.go:76 +0xb2
net/http.HandlerFunc.ServeHTTP(0xc000822c60, 0x7f4ed5aa1660, 0xc0d74a9f40, 0xc0d74e0b00)
/usr/local/go/src/net/http/server.go:2007 +0x44
github.com/prometheus/client_golang/prometheus/promhttp.InstrumentHandlerCounter.func1(0x2e13e80, 0xc0d74a9ef0, 0xc0d74e0b00)
/app/vendor/github.com/prometheus/client_golang/prometheus/promhttp/instrument_server.go:100 +0xda
github.com/prometheus/prometheus/web.setPathWithPrefix.func1.1(0x2e13e80, 0xc0d74a9ef0, 0xc0d74e0a00)
/app/web/web.go:1122 +0x1c6
github.com/prometheus/common/route.(*Router).handle.func1(0x2e13e80, 0xc0d74a9ef0, 0xc0d74e0900, 0x0, 0x0, 0x0)
/app/vendor/github.com/prometheus/common/route/route.go:83 +0x296
github.com/julienschmidt/httprouter.(*Router).ServeHTTP(0xc000112700, 0x2e13e80, 0xc0d74a9ef0, 0xc0d74e0900)
/app/vendor/github.com/julienschmidt/httprouter/router.go:334 +0x95e
github.com/prometheus/common/route.(*Router).ServeHTTP(0xc00010c800, 0x2e13e80, 0xc0d74a9ef0, 0xc0d74e0900)
/app/vendor/github.com/prometheus/common/route/route.go:121 +0x4c
net/http.StripPrefix.func1(0x2e13e80, 0xc0d74a9ef0, 0xc0d74e0800)
/usr/local/go/src/net/http/server.go:2046 +0x18a
net/http.HandlerFunc.ServeHTTP(0xc00075f920, 0x2e13e80, 0xc0d74a9ef0, 0xc0d74e0800)
/usr/local/go/src/net/http/server.go:2007 +0x44
net/http.(*ServeMux).ServeHTTP(0xc000112680, 0x2e13e80, 0xc0d74a9ef0, 0xc0d74e0800)
/usr/local/go/src/net/http/server.go:2387 +0x1bd
github.com/opentracing-contrib/go-stdlib/nethttp.MiddlewareFunc.func5(0x2e12480, 0xc0d74e8700, 0xc0d74e0700)
/app/vendor/github.com/opentracing-contrib/go-stdlib/nethttp/server.go:140 +0x5fb
net/http.HandlerFunc.ServeHTTP(0xc00075f9e0, 0x2e12480, 0xc0d74e8700, 0xc0d74e0700)
/usr/local/go/src/net/http/server.go:2007 +0x44
github.com/prometheus/prometheus/web.withStackTracer.func1(0x2e12480, 0xc0d74e8700, 0xc0d74e0700)
/app/web/web.go:103 +0xb3
net/http.HandlerFunc.ServeHTTP(0xc00075fa10, 0x2e12480, 0xc0d74e8700, 0xc0d74e0700)
/usr/local/go/src/net/http/server.go:2007 +0x44
net/http.serverHandler.ServeHTTP(0xc00076e000, 0x2e12480, 0xc0d74e8700, 0xc0d74e0700)
/usr/local/go/src/net/http/server.go:2802 +0xa4
net/http.(*conn).serve(0xc0d15bab40, 0x2e1c480, 0xc0f7028a00)
/usr/local/go/src/net/http/server.go:1890 +0x875
created by net/http.(*Server).Serve
/usr/local/go/src/net/http/server.go:2928 +0x384
@vsliouniaev That looks like it's working, your goroutine dump is fine in this regard. Something weird is going on with @ajalab's that may or may not be related.
I've looked through the code and I'm not seeing anything odd in relation to Querier or query tracking handling in the engine.
That doesn't make sense. The goroutine dump shows many active queries under Engine.exec where that is managed. Might you be confusing different Prometheus instances?
It's hard to prove that I'm not confused (exposing our machine hostnames is prohibited, sorry), but I did my best: https://gist.github.com/ajalab/bc3663d4ffc57b778b2958bb155bef5c
There's insufficient information here to debug. Can you share a snapshot of https://grafana.com/grafana/dashboards/12054 for this Prometheus?
Same question for @vsliouniaev please.
I have the same issue, When I just using prometheus to scrape target, No Big Query.
I have check the source code, I found
anytime we scrape one time, we will add a item to txRing. and when txRingneed more memory, Prometheus will double it .
func (txr *txRing) add(appendID uint64) {
if txr.txIDCount == len(txr.txIDs) {
log.Info("TxRing resize size = oldSize * 2 , oldsize: " , txr.txIDCount )
// Ring buffer is full, expand by doubling.
newRing := make([]uint64, txr.txIDCount*2)
idx := copy(newRing[:], txr.txIDs[txr.txIDFirst:])
copy(newRing[idx:], txr.txIDs[:txr.txIDFirst])
txr.txIDs = newRing
txr.txIDFirst = 0
}
txr.txIDs[(txr.txIDFirst+txr.txIDCount)%len(txr.txIDs)] = appendID
txr.txIDCount++
}
And seems like Prometheus will reuse the memory, using the headAppender.cleanupAppendIDsBelow , But I don't find any code set the headAppender.cleanupAppendIDsBelow .
func (txr *txRing) cleanupAppendIDsBelow(bound uint64) {
pos := txr.txIDFirst
log.Info("TxRing cleanupAppendIDsBelow" , bound )
for txr.txIDCount > 0 {
if txr.txIDs[pos] < bound {
txr.txIDFirst++
txr.txIDCount--
} else {
break
}
pos++
if pos == len(txr.txIDs) {
pos = 0
}
}
txr.txIDFirst %= len(txr.txIDs)
}
is rate(prometheus_tsdb_isolation_low_watermark[5m]) == 0 ?
Yes. It has been 0 since we started scraping the metrics in https://github.com/prometheus/prometheus/issues/7120#issuecomment-613382616

are you using federation?
No, the instance doesn't belong to a federation (it doesn't scrape / be scraped by others). We are not using remote_read nor remote_write features for it either.
I also noticed the same thing in terms of memory but also in CPU usage. Before switching to 2.17.1 everything was fine.
@roidelapluie
- is rate(prometheus_tsdb_isolation_low_watermark[5m]) == 0 ?
Yes
- are you using federation?
No
Will share dashboards when I can reproduce this on a test cluster
@vvanholl
Yes, we saw the same issue with ramp in CPU usage.
Hm.. @roidelapluie @vsliouniaev Why we rate prometheus_tsdb_isolation_low_watermark? It's not a counter.
// lowWatermark returns the appendID below which we no longer need to track
// which appends were from which appendID.
Would be nice to know if you all have many alerts/rules and what's the query traffic :hugs:
Not strictly a counter but can only go up.
@bwplotka
About 50 alert rules and pretty much zero traffic. You can see this here: https://github.com/prometheus/prometheus/issues/7120#issuecomment-613455311
Sometimes the problem does not come back at all after restart.
Here is a goroutine dump from a currently running instance: https://gist.github.com/vsliouniaev/b93ac2111d316632a4a6bcb479567162
Is that an instance with the issue?
Sometimes the problem does not come back at all after restart.
Here is a goroutine dump from a currently running instance: https://gist.github.com/vsliouniaev/b93ac2111d316632a4a6bcb479567162
Is that an instance with the issue?
@roidelapluie
It is
Can we get the values of prometheus_tsdb_isolation_low_watermark of a buggy instance? thank you.
After digging into the issue, I have found a way to reproduce this. First, with a unit test, while trying to investigate possible concurrency issue: #7134 , and then with a real-life scenario.
Both cases led to a low watermark of 1.
global:
scrape_interval: 1s
scrape_configs:
- job_name: 'prometheus'
scrape_interval: 1s
static_configs: [{targets: ['localhost:2020']}]
Make sure that:
$ ./prometheus
$ curl -s 127.0.0.1:9090/metrics|grep prometheus_tsdb_isolation_.*_watermark
# HELP prometheus_tsdb_isolation_high_watermark The highest TSDB append ID that has been given out.
# TYPE prometheus_tsdb_isolation_high_watermark gauge
prometheus_tsdb_isolation_high_watermark 162
# HELP prometheus_tsdb_isolation_low_watermark The lowest TSDB append ID that is still referenced.
# TYPE prometheus_tsdb_isolation_low_watermark gauge
prometheus_tsdb_isolation_low_watermark 1
As head is empty, we use a initAppender:
Which means that there is no appender until we run Add:
As the scrape is failing, Add is NEVER called on that initAppender.
BUT, an appenderId was already created:
That appenderId is never cleared, because without Add, no Appender, and Commit and Rollback do nothing.
And the low watermark is blocked at 1.
The wal replay logs provided here show that:
case 1: there is 1 segment, and replay takes 332.425µs
case 2: there are 2 segments, and replay takes 450.026µs
That is quite low and might indicate that indeed, WAL were empty, therefore this race condition could have happened.
We also notice some regression with 2.17.1 - in our case this is about /federate calls were taking more and more time to be scraped. After some heap profiling we also noticed that function tsdb.txRing was involved with the same observations on the heap consumption.
We also notice some regression with 2.17.1 - in our case this is about /federate calls were taking more and more time to be scraped. After some heap profiling we also noticed that function tsdb.txRing was involved with the same observations on the heap consumption.
Can you provide us the value of prometheus_tsdb_isolation_low_watermark, and the prometheus logs? That is what we are currently investigating.
Would be nice to know if you all have many alerts/rules and what's the query traffic 🤗
We have 2 alerting rules and 0 recording rules. Almost no people were sending a query to the instance.
Can we get the values of prometheus_tsdb_isolation_low_watermark of a buggy instance? thank you.
It was 1 all the time.
We restarted the instance since it got down due to OOM, and after that the low watermark started growing.
prometheus_tsdb_isolation_low_watermark value is 1 here as well.
Make sure that:
There is no data directory
This actually would explain the pattern that we're seeing as well. Newly created prometheuses or ones where the data is wiped on startup show this behaviour for us. I'm almost certain that the ones that have data directories do not.
Prometheus v2.17.2 has been released with a fix.
Thank you for your great work!
And thank you for the detailed report & screenshots.
Most helpful comment
After digging into the issue, I have found a way to reproduce this. First, with a unit test, while trying to investigate possible concurrency issue: #7134 , and then with a real-life scenario.
Both cases led to a low watermark of 1.
Real life reproducer:
Make sure that:
What is happening
As head is empty, we use a initAppender:
https://github.com/prometheus/prometheus/blob/209d4bb8a1491f4535cc6d991681e7dc03bb1d56/tsdb/head.go#L852-L858
Which means that there is no appender until we run Add:
https://github.com/prometheus/prometheus/blob/209d4bb8a1491f4535cc6d991681e7dc03bb1d56/tsdb/head.go#L813-L815
As the scrape is failing, Add is NEVER called on that initAppender.
BUT, an appenderId was already created:
https://github.com/prometheus/prometheus/blob/209d4bb8a1491f4535cc6d991681e7dc03bb1d56/tsdb/head.go#L847
That appenderId is never cleared, because without Add, no Appender, and Commit and Rollback do nothing.
https://github.com/prometheus/prometheus/blob/209d4bb8a1491f4535cc6d991681e7dc03bb1d56/tsdb/head.go#L830-L832
And the low watermark is blocked at 1.
Is this what is going on here?
The wal replay logs provided here show that:
case 1: there is 1 segment, and replay takes 332.425µs
case 2: there are 2 segments, and replay takes 450.026µs
That is quite low and might indicate that indeed, WAL were empty, therefore this race condition could have happened.