Hi, It's not a doc issue.
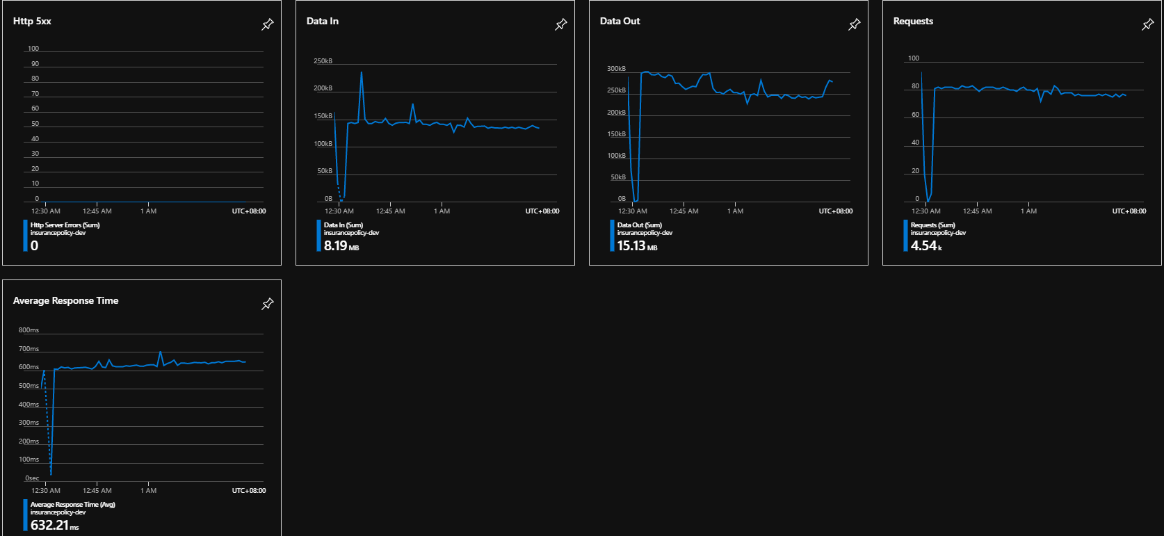
I have a trouble to update a table which contains millions of record (about 200MB)
It takes lots of time to insert all records at the first time via Azure App service.
How to optimize it :'( ?
Sync Table :
await this.table.PullAsync(
"syncThisTable",
this.table.CreateQuery());
Table Schema :
public class InsurancePolicyRateInfos : EntityData
{
[Index("IX_InsurancePolicyClientRates", 1, IsUnique = true)]
public Guid RateID { get; set; }
[Index("IX_InsurancePolicyClientRates", 2, IsUnique = true)]
public Sex Sex { get; set; } = 0;
[Index("IX_InsurancePolicyClientRates", 3, IsUnique = true)]
public byte Age { get; set; } = 0;
[Index("IX_InsurancePolicyClientRates", 4, IsUnique = true)]
public byte AgeFrom { get; set; } = 0;
[Index("IX_InsurancePolicyClientRates", 5, IsUnique = true)]
public byte Annual { get; set; } = 0;
public double Rate { get; set; } = 0.0;
}
Api Endpoint (Azure App Service) :

Database (Azure SQL) :

Best regards,
Jason
@jasonyslai
Thanks for the feedback! We are currently investigating and will get back on this.
@jasonyslai, Apologies for the delay! We wish to engage with you offline for a closer look and provide a specialized assistance on this issue, please send an email with subject line “Attn:Ajay” to AzCommunity[at]Microsoft[dot]com referencing this thread and the Azure subscription ID, I will follow-up with you. In the interim, you could also review some tips to optimize sync.
As we will work with you offline and is not a documentation feedback, we will now proceed to close this thread. Thanks again for leveraging Azure docs feedback channel to raise this question.
Hi @AjayKumar-MSFT,
I have sent those information which includes cloud diagnosis provided by tech support.
Should I pack initialized database into the app and reduce initial sync time?
If yes, how to pack it up and publish to the store?
Thanks for your support!
regards,
Jason