This is continue of https://github.com/RocketChat/Rocket.Chat/issues/17310 and it is definitely related to https://github.com/RocketChat/Rocket.Chat/issues/16851 and maybe with this https://github.com/RocketChat/Rocket.Chat/issues/17100 and this https://github.com/RocketChat/Rocket.Chat/issues/17397 but I start that issue to consolidate all my (and not only my) performance and stability problems in one thread.
@sampaiodiego @rodrigok @rsjr please take a look at that issue.
Our deployment is
3 CentOS7 VM (12vCPU, 16Gb vRAM) with 4 Docker container of Rocket Chat on each, and 1 Nginx container to handle web requests on each VM in front of Rocket Chat servers.
MongoDB is running on separate VM in Docker (10vCPU, 12Gb vRAM)
Recently we upgraded to Rocket Chat version 3.1.1 and installed a great RC monitoring system Rocket.Chat.Metrics https://github.com/RocketChat/Rocket.Chat.Metrics from @frdmn
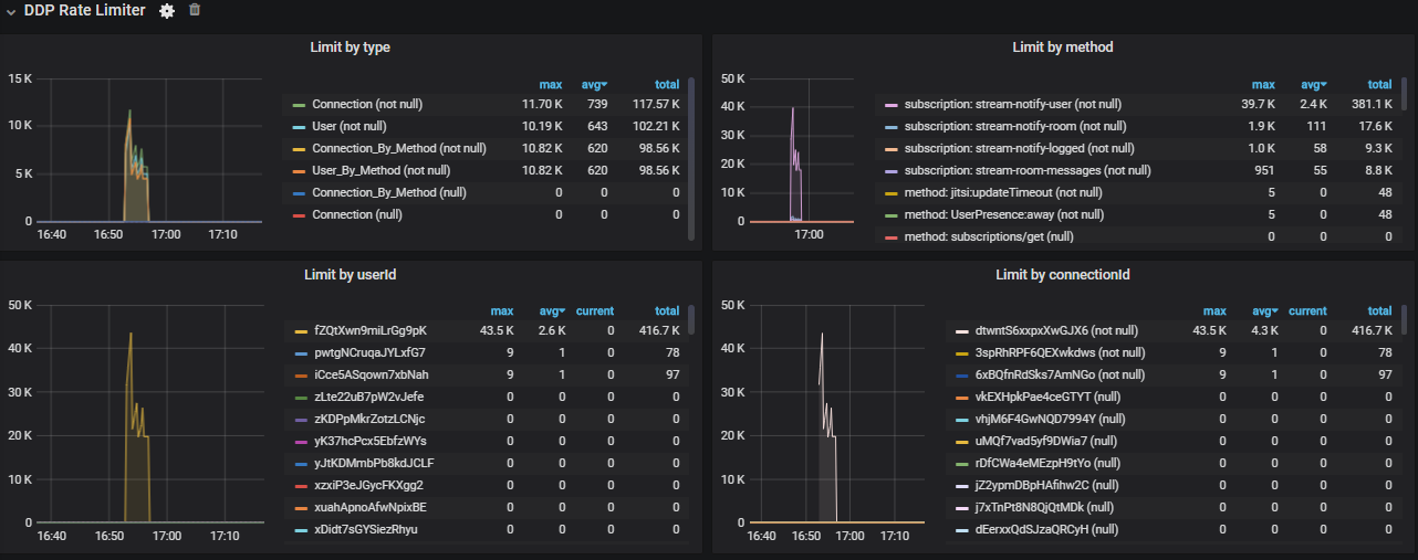
And I enabled DDP Rate Limiter (which previously was disabled for the reason described here https://github.com/RocketChat/Rocket.Chat/issues/16851)
And after that I thought that all problems are gone, but they not.
I can say, that general performance with DDP Rate Limiter was better, CPU load was less then usual, but with peaks on DDP Rate Limiter works. But one working day went good - no any issue. First @bbrauns advised me at open.rocket.chat to enable DDP to avoid performance issues made by clients. Thank him for hi advice!
But tomorrow, near 15.00 Moscow time we had an catastrophic issue again.
Rocket Chat as a organizations main messaging system should works 24\7 365
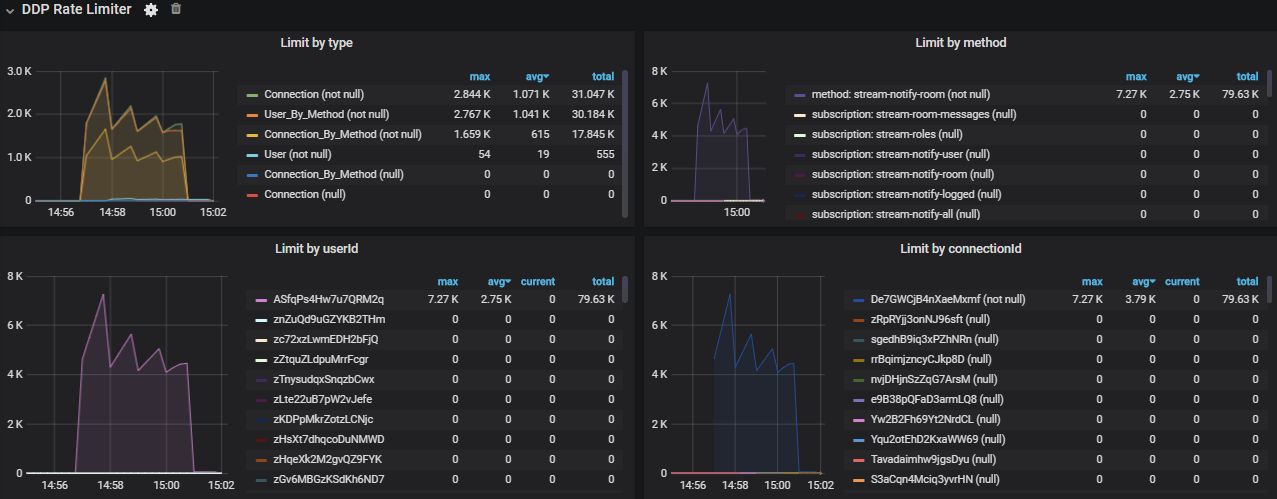
I think, that all start at 14.56 with this DDP Rate Limiter

By the way, @frdmn on a screenshot you can see, that all requests was from user ASfqPs4Hw7u7QRM2q but actually it is not true.
Here you can see different userId in logs


And different method loadMissedMessages

So, I think something could be done to improve your great monitoring system.
And stream-notify-room made not majority of load, but maybe start issue itself

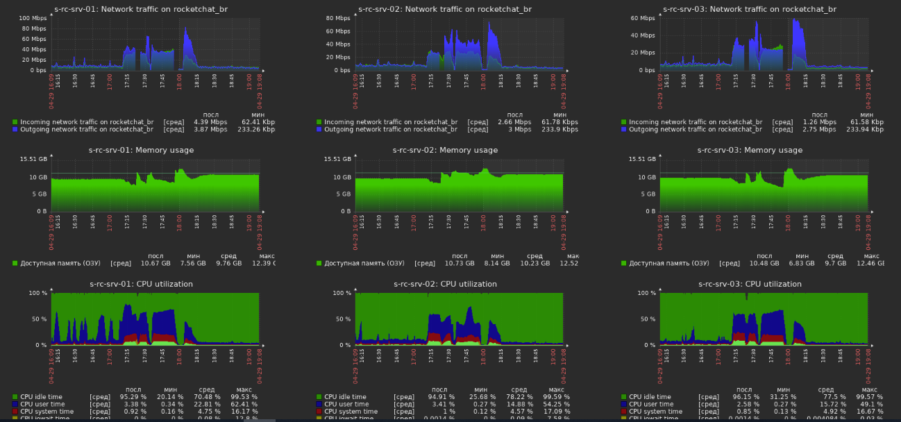
Then we see CPU load growth on one of 3 VM:

I think that clients with DDP flood was on second sever.
At 15.20 all 3 servers was on high load - CPU, network bandwidth, web requests (we think clients try to create new websocket session), RAM




Increased Query Rate in MongoDB, but CPU was OK

And at 15.24 we first see TIMEOUT QUERY OPERATION in logs. That a sign, that users have a problems to send messages - they appears grey.

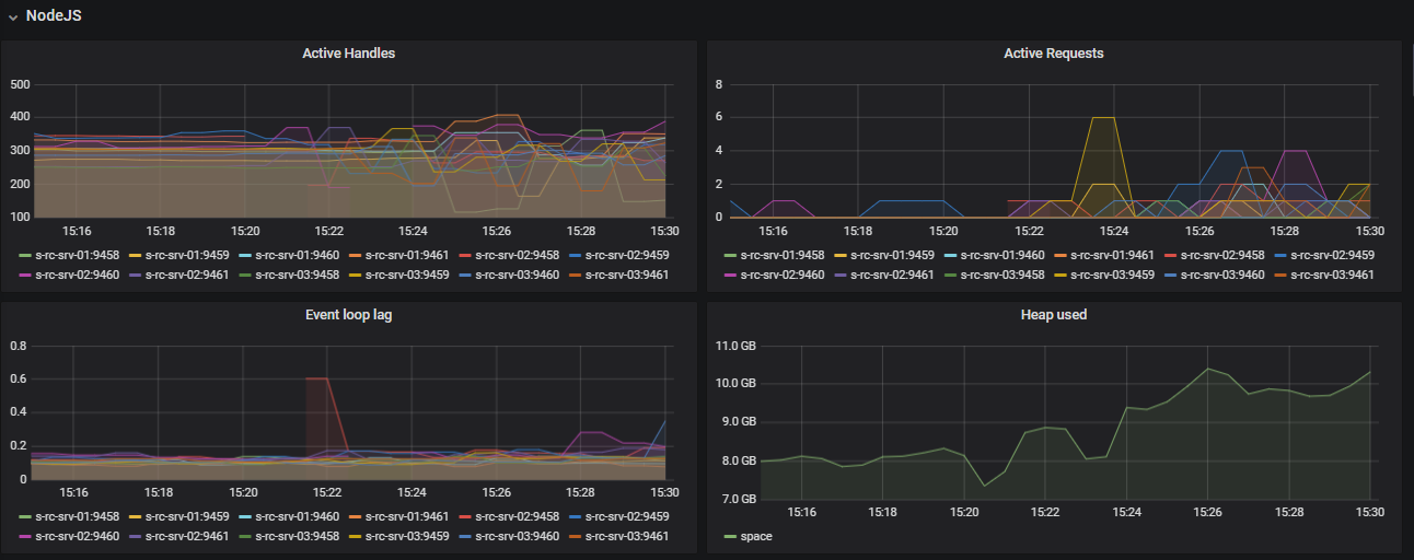
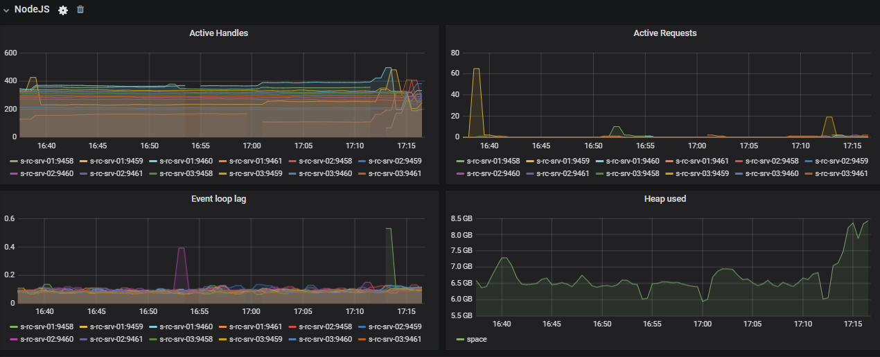
Here is Node.js in that time. Heap is growing, handles are crazy


DDP Rate Limiter see only LoadMissedMessages, but in logs there others too

Oplog growing high with users/update and rocketchat_sessions/update and rocketchat_sessions/insert

Methods time increased

Stream:notify-logged on top

Stream apps time growth with amount of value


2FA callback gone crazy

Three hooks growth onValidateLogin, beforeValidateLogin and afterValidateLoginwith same graph

REST API time increased

With me and users.presence

And at 15.37 we rebooted all our 3 servers (VM).
After that we stop Nginx on each server to give Rocket Chat servers to start and warm up.
And if you don't give a chance them to warm up, that reboot could be useless, because CPU load could be catastrophic again right after reboot ( #17397)
CPU

DB

Network

But one of my main think is - with DDP Rate Limiter reboot is a bit easy to handle.
Yesterday one of our two big offices was already out of working hours, and that mitigate problem a little.
My thoughts about that and my questions.
I think, that DDP Rate Limiter in Rocket Chat to handle some architectural issues in Meteor or in Rocket Chat itself (or in variety of it clients).
But DDP Rate Limiter itself consume a lot of server resources and floods logs.
Server restart - is't pain, because of high load on server start.
We actually don't know what is the real cause of all that stability problems. I don't know who can tell.
To core team: What wee need to do, to solve that stability issues? We running latest stable RC version, resources are enough, we monitoring it, but anyway it crashed.
How we can minimize performance impact of DDP Rate Limiter? (I suggest reduce logs entries https://github.com/RocketChat/Rocket.Chat/issues/16851#issuecomment-620406397)
April 28th 2020, 15:24:35.700 s-rc-srv-02 rocketchat_rocketchat_2_1 TIMEOUT QUERY OPERATION {
April 28th 2020, 15:24:35.700 s-rc-srv-03 rocketchat_rocketchat_2_1 "numInvocationsLeft": 0,
April 28th 2020, 15:24:35.700 s-rc-srv-02 rocketchat_rocketchat_1_1 "broadcastAuth": false
April 28th 2020, 15:24:35.700 s-rc-srv-02 rocketchat_rocketchat_1_1 "name": "loadMissedMessages",
April 28th 2020, 15:24:35.701 s-rc-srv-03 rocketchat_rocketchat_2_1 "userId": "Q4tLegZQhdNy7jtDP",
April 28th 2020, 15:24:35.701 s-rc-srv-03 rocketchat_rocketchat_2_1 "clientAddress": "37.194.74.35",
April 28th 2020, 15:24:35.701 s-rc-srv-03 rocketchat_rocketchat_2_1 "type": "subscription",
April 28th 2020, 15:24:35.702 s-rc-srv-03 rocketchat_rocketchat_2_1 "name": "stream-notify-user",
April 28th 2020, 15:24:35.702 s-rc-srv-03 rocketchat_rocketchat_2_1 "connectionId": "ZWxRRk4kcRMXcGeAh",
April 28th 2020, 15:24:35.702 s-rc-srv-03 rocketchat_rocketchat_2_1 "broadcastAuth": false
April 28th 2020, 15:24:35.702 s-rc-srv-02 rocketchat_rocketchat_2_1 Exception in setInterval callback: SwitchedToQuery {}
April 28th 2020, 15:24:35.703 s-rc-srv-03 rocketchat_rocketchat_2_1 }
April 28th 2020, 15:24:35.703 s-rc-srv-03 rocketchat_rocketchat_2_1 RateLimiter β info {
April 28th 2020, 15:24:35.703 s-rc-srv-03 rocketchat_rocketchat_2_1 RateLimiter β info DDP RATE LIMIT: limit by userId per method
April 28th 2020, 15:24:35.704 s-rc-srv-03 rocketchat_rocketchat_2_1 "allowed": false,
April 28th 2020, 15:24:35.705 s-rc-srv-02 rocketchat_rocketchat_1_1 RateLimiter β info DDP RATE LIMIT: limit by connectionId per method
April 28th 2020, 15:24:35.705 s-rc-srv-02 rocketchat_rocketchat_2_1 observeKey: '{"ordered":false,"collectionName":"users","selector":{"_id":"saSTLFt6rCd33zzkt","services.resume.loginTokens.hashedToken":"A8EiZEhMX2MmmAkqM+qiYNtog1tIepF/xp0vGHqkF3U="},"options":{"transform":null,"fields":{"_id":1}}}',
April 28th 2020, 15:24:35.705 s-rc-srv-02 rocketchat_rocketchat_1_1 }
April 28th 2020, 15:24:35.705 s-rc-srv-02 rocketchat_rocketchat_2_1 writesToCommitWhenWeReachSteadyLength: 0,
April 28th 2020, 15:24:35.705 s-rc-srv-03 rocketchat_rocketchat_2_1 "timeToReset": 6543,
April 28th 2020, 15:24:35.706 s-rc-srv-02 rocketchat_rocketchat_2_1 }
April 28th 2020, 15:24:35.706 s-rc-srv-02 rocketchat_rocketchat_1_1 "allowed": false,
April 28th 2020, 15:24:35.706 s-rc-srv-02 rocketchat_rocketchat_1_1 RateLimiter β info {
April 28th 2020, 15:24:35.706 s-rc-srv-02 rocketchat_rocketchat_2_1 cursorDescription: '{"collectionName":"users","selector":{"_id":"saSTLFt6rCd33zzkt","services.resume.loginTokens.hashedToken":"A8EiZEhMX2MmmAkqM+qiYNtog1tIepF/xp0vGHqkF3U="},"options":{"transform":null,"fields":{"_id":1}}}'
April 28th 2020, 15:24:35.706 s-rc-srv-02 rocketchat_rocketchat_1_1 "timeToReset": 846,
April 28th 2020, 15:24:35.707 s-rc-srv-03 rocketchat_rocketchat_2_1 "numInvocationsLeft": 0,
April 28th 2020, 15:24:35.707 s-rc-srv-03 rocketchat_rocketchat_2_1 "userId": "Q4tLegZQhdNy7jtDP",
April 28th 2020, 15:24:35.707 s-rc-srv-03 rocketchat_rocketchat_2_1 "clientAddress": "37.194.74.35",
April 28th 2020, 15:24:35.707 s-rc-srv-02 rocketchat_rocketchat_1_1 "numInvocationsLeft": 0,
April 28th 2020, 15:24:35.708 s-rc-srv-03 rocketchat_rocketchat_2_1 "type": "subscription",
April 28th 2020, 15:24:35.708 s-rc-srv-03 rocketchat_rocketchat_2_1 "name": "stream-notify-user",
April 28th 2020, 15:24:35.708 s-rc-srv-03 rocketchat_rocketchat_2_1 "connectionId": "ZWxRRk4kcRMXcGeAh",
April 28th 2020, 15:24:35.709 s-rc-srv-03 rocketchat_rocketchat_2_1 "broadcastAuth": false
@ankar84 First of all: impressive, top-notch monitoring! :+1:
Do you use the HAProxy configuration that @bbrauns shared with you (if he did)? At that time there was a mistake and it didn't have session stickiness configured. :disappointed:
Would you mind sharing your webserver configuration here as well?
For perspective: we operate Rocket.Chat version 3.1.1 on a simgle VM with 64 CPUs and 128GB RAM, a Docker (Compose) setup with 26 instances running, MongoDB 3.4 in a single container and haproxy in a container.
And since updating 12 days ago we have a smooth operation with about 2400 incoming connections peak, ~40 req/s and sub 10ms latency from HAProxy to Rocket.Chat containers.
Subjectively, using the service is fast and reliable, sending messages is almost instantaneous and loading channels or searching messages is quite quick.
It would be interesting to see how many peak users your service is serving when it seems to hit a problem (I might have missed it in the monitoring data).
@ankar84 First of all: impressive, top-notch monitoring!
Thanks a lot! But we all should say thanks to @frdmn for that impressive monitoring!
Do you use the HAProxy configuration that @bbrauns shared with you (if he did)?
Yes, hi did share his HAProxy config, but we don't use that. We user only 3 Nginx servers.
Would you mind sharing your webserver configuration here as well?
Sure, no problem
worker_processes auto;
error_log /dev/stderr warn;
pid /var/run/nginx.pid;
events {
worker_connections 10240;
}
http {
include /etc/nginx/mime.types;
default_type application/octet-stream;
log_format gelf_json escape=json '{ "timestamp": "$time_iso8601", '
'"remote_addr": "$remote_addr", '
'"connection": "$connection", '
'"connection_requests": $connection_requests, '
'"pipe": "$pipe", '
'"body_bytes_sent": $body_bytes_sent, '
'"request_length": $request_length, '
'"request_time": $request_time, '
'"response_status": $status, '
'"request": "$request", '
'"request_method": "$request_method", '
'"host": "$host", '
'"upstream_cache_status": "$upstream_cache_status", '
'"upstream_addr": "$upstream_addr", '
'"http_x_forwarded_for": "$http_x_forwarded_for", '
'"http_referrer": "$http_referer", '
'"http_user_agent": "$http_user_agent", '
'"http_version": "$server_protocol", '
'"remote_user": "$remote_user", '
'"http_x_forwarded_proto": "$http_x_forwarded_proto", '
'"upstream_response_time": "$upstream_response_time", '
'"nginx_access": true }';
access_log /dev/stdout gelf_json;
sendfile on;
keepalive_timeout 65;
# Upstreams
upstream backend {
server rocketchat_1:3000;
server rocketchat_2:3001;
server rocketchat_3:3002;
server rocketchat_4:3003;
}
server {
listen 80;
location = /basic_status {
stub_status;
allow x.x.x.x/32;
deny all;
}
}
# HTTPS Server
server {
listen 443 ssl;
set_real_ip_from xxxxxx/32;
set_real_ip_from xxxxxx/32;
set_real_ip_from xxxxxx/32;
real_ip_header X-Forwarded-For;
# You can increase the limit if your need to.
client_max_body_size 200M;
ssl_certificate /etc/nginx/certificate.crt;
ssl_certificate_key /etc/nginx/certificate.key;
ssl_protocols TLSv1 TLSv1.1 TLSv1.2; # donβt use SSLv3 ref: POODLE
server_tokens off;
add_header 'Access-Control-Allow-Origin' '*.company.ru';
add_header X-Frame-Options SAMEORIGIN;
add_header X-XSS-Protection "1; mode=block";
add_header X-Content-Type-Options nosniff;
add_header Strict-Transport-Security 'max-age=31536000; includeSubDomains; preload' always;
location / {
proxy_pass http://backend/;
proxy_http_version 1.1;
proxy_set_header Upgrade $http_upgrade;
proxy_set_header Connection "upgrade";
proxy_set_header Host $http_host;
proxy_set_header X-Real-IP $remote_addr;
proxy_set_header X-Forwarded-For $proxy_add_x_forwarded_for;
proxy_set_header X-Forward-Proto http;
proxy_set_header X-Nginx-Proxy true;
proxy_redirect off;
proxy_buffering off;
}
}
}
For perspective: we operate Rocket.Chat version 3.1.1 on a simgle VM with 64 CPUs and 128GB RAM, a Docker (Compose) setup with 26 instances running, MongoDB 3.4 in a single container and haproxy in a container.
Very good server you have
And since updating 12 days ago we have a smooth operation with about 2400 incoming connections peak, ~40 req/s and sub 10ms latency from HAProxy to Rocket.Chat containers
We have a very similar load with about 3000 connected users peak
@benedikt-wegmann tell me please, do you have DDP Rate Limits executions in your environment?
How often? Is it consume CPU? Is it floods log for you?
What are your limits?
It would be interesting to see how many peak users your service is serving when it seems to hit a problem (I might have missed it in the monitoring data).
Yesterday crash was when one of two main headquarters office was out of working hours, so daily peak was behind. In that moment was about 2600 connected users.

Are these issues present on RocketChat Server 3.2?
Are these issues present on RocketChat Server 3.2?
We did not try it yet, but definitely we will upgrade to 3.2.X because of better push notifications work.
@ankar84 I just noticed: neither in your Nginx config nor in the example of the Rocket.Chat documentation (https://rocket.chat/docs/installation/manual-installation/multiple-instances-to-improve-performance/#update-your-nginx-proxy-config) I can find session stickiness configured, but for the Apache config below it is.
I think session stickiness for Nginx should look like this:
https://docs.nginx.com/nginx/admin-guide/load-balancer/http-load-balancer/#enabling-session-persistence
I think session stickiness for Nginx should look like this
Thanks! We will check it out.
@benedikt-wegmann tell me please, do you have DDP Rate Limits executions in your environment?
How often? Is it consume CPU?
Is it floods log for you?
What are your limits?
@ankar84 You are asking the right questions, but my monitoring is sub-par compared to yours, I don't have all the details. But going through yesterdays log (24h period) i counted a few specific log messages with the following results:
rate limits by types (occurences)
440 info DDP RATE LIMIT: limit by connectionId
1319 info DDP RATE LIMIT: limit by connectionId per method
1873 info DDP RATE LIMIT: limit by userId per method
top 10 users who tripped rate limiting (my understanding is that only 4 users were affected yesterday. the 'null' must be an error while searching through the file):
28 "userId": "GzvsSnXWtBRu2XXXX",
51 "userId": null,
232 "userId": "Hb9awZAThicicXXXX",
1349 "userId": "A5p8PSbrXiYa6XXXX",
1971 "userId": "AKyz5pF9pidnAXXXX",
So, flooding the logs is relative, but we do encounter occurrences of the limits being hit, yes.
Our API Rate Limiter is set to defaults, our DDP rate limiters are enabled except for "by IP" (to avoid impacting users behind NAT). The DDP Limits are at Defaults except for "Limit by User per Method: requests: 30" and "Limit by Connection per Method: requests: 50". I adjusted those by the seat of my pants while eyeballing the logs during an upgrade process some weeks ago, that's it.
I hope this data is useful for you.
My colleague @bbrauns investigated regarding sticky sessions and Meteor (on which Rocket.Chat is build) and the documentation regards it as "critical":
It's critical that your load balancer has ''sticky sessions'' (aka session affinity) to work properly with your Meteor App
http://www.meteorpedia.com/read/Scaling_your_Meteor_App
Rocket.Chat doesn't break obviously without it as I had our service accidentally run it without for a few days but I assume your service would benefit from configuring sticky sessions by cookie in Nginx. Worth a shot at least.
Our API Rate Limiter is set to defaults, our DDP rate limiters are enabled except for "by IP" (to avoid impacting users behind NAT). The DDP Limits are at Defaults except for "Limit by User per Method: requests: 30" and "Limit by Connection per Method: requests: 50". I adjusted those by the seat of my pants while eyeballing the logs during an upgrade process some weeks ago, that's it.
I hope this data is useful for you.
Thanks a lot! It is really very useful information for me!
Yesterday we had very similar crash, so now we decided to disable DDP Rate Limits (2 days of performance issue one by one)

@benedikt-wegmann could you tell me, do you have public channels for all your users? It's like news or announcements channels. We have 2 of such channels. And I think that it could be the root cause of problem. Actually users status notifications.
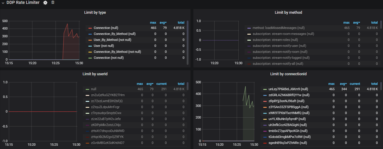
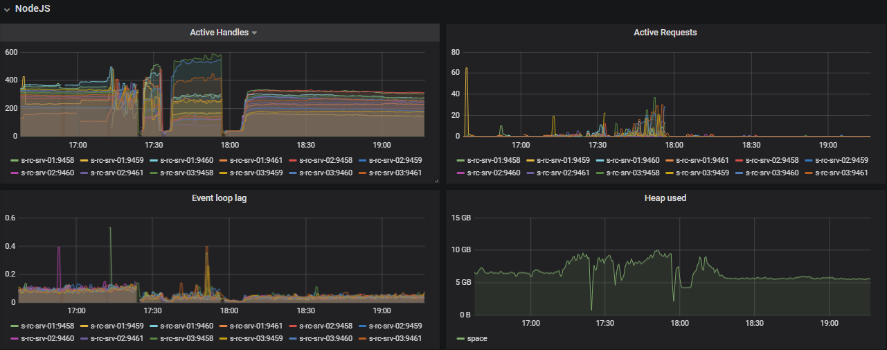
Yesterday crash graphs
Node.js




DDP rate limiter

Oplog










Notifications


Methods



Subscriptions



Callbacks


Hooks


REST API


Network, RAM, CPU

DB

Users and messages

Yesterday we had very similar crash, so now we decided to disable DDP Rate Limits (2 days of performance issue one by one)
@benedikt-wegmann could you tell me, do you have public channels for all your users? It's like news or announcements channels. We have 2 of such channels. And I think that it could be the root cause of problem. Actually users status notifications.
As I said before I would not recommend disabling the rate limiter. Your image "DDP rate limiter" - "limit by userId" looks like a single user is causing trouble. Have you considered looking up who that is and talking about his/her general rc usage behavior like: which browser/client in version x, etc.?
As I said before I would not recommend disabling the rate limiter. Your image "DDP rate limiter" - "limit by userId" looks like a single user is causing trouble. Have you considered looking up who that is and talking about his/her general rc usage behavior like: which browser/client in version x, etc.?
Hi @bbrauns
Yes,I know, that DDP Rate Limiter recommended to be enabled, but in our case we have no choice and must disabled it. I hope temporary, before we will find root cause of problem.
And about 1 user on graph, as I already mention in first message, DDP Rate Limiter graphs do not show every DDP record that we see in logs. And @frdmn should do something with that issue. Actually there are a lot of different userId's and connections in DDP records.
If you want to investigate a (few) potential users, I can give you my script that produced the coarse statistics mentioned earlier. I have the Rocket.Chat logs directed to syslog and filtered into its own logfile, so the script expects syslog syntax like this:
Apr 30 06:25:17 chat rocketchat_app_scale_26[3963]: server.js:204 LDAPHandler β info Init LDAP login [email protected]
Apr 30 06:25:17 chat rocketchat_app_scale_26[3963]: server.js:204 LDAP β Connection.info Init setup
Apr 30 06:25:17 chat rocketchat_app_scale_26[3963]: server.js:204 LDAP β Connection.info Connecting ldaps://ldap1.xxxx.de:636
Apr 30 06:25:17 chat rocketchat_app_scale_26[3963]: server.js:204 LDAP β Connection.info LDAP connected
Apr 30 06:25:17 chat rocketchat_app_scale_26[3963]: server.js:204 LDAP β Bind.info Binding UserDN cn=xxxxxx
Apr 30 06:25:17 chat rocketchat_app_scale_26[3963]: server.js:204 LDAP β Search.info Searching user [email protected]
Apr 30 06:25:17 chat rocketchat_app_scale_26[3963]: server.js:204 LDAP β Search.info Search result count 1
(the file ist .txt because of GitHub upload restrictions)
Experiencing quite the same across the board as @ankar84.
12 instances, 2 Mongo DB Replica sets.
Version 3.2.X
DBs wont settle down, and keep going through periods of unavailability. Working on implementing Grafana metrics
@ankar84 I am curious in your screenshots, how are you monitoring multiple instances on a single server? I see you're running 4 instances on each s-rc-srv-0X with metrics on different ports for each.
Does it increment up from 9458 by default per instance? I would just need to open those firewall ports if so. I am just curious if you have to make a separate configuration.
Here is a bit of a dump of info:
As i had said, we are seeing very similar problems here. The app servers themselves are fine, but the MongoDBs are very much not.
First image shows the very high usage that makes RocketChat completely unusable during this time. It seems quite random.
One thing I'd like to mention is we previously were using readPrefernce in out MongoURL as we used to have these problems with performance. It helped to no longer cause outtages, but it also created a problem with users not getting notifications. We removed this settings when we went to 3.2.X in hopes that there were some performance fixes, but it seems to still cause issues. Not sure if it makes more sense to have users not be notified of messages sometimes, or have the server down a few times a day....








Another Interesting thing. We have User Data downloads Disabled and they seem to still be running jobs frequently?

MongoDb Faults:

Hello, @Beeez
Another Interesting thing. We have User Data downloads Disabled and they seem to still be running jobs frequently?
We had same problem, and I asked about that on open.rocket.chat.
I have a workaround - you need to enable it, set big Processing Frequency (Minutes) and then disable it again:

I don't know why cron task remain active after feature disabled.
MongoDb Faults:
I think that this could be you main problem. You need stabilize your MongDB deployment.
Here in my active DB page faults graph

First image shows the very high usage that makes RocketChat completely unusable during this time. It seems quite random.
Amounts of values not so high, IMHO.
Now in normal load we have such Oplog graph:

@Beeez
One thing I'd like to mention is we previously were using readPrefernce in out MongoURL as we used to have these problems with performance. It helped to no longer cause outtages, but it also created a problem with users not getting notifications.
That is very disappointing. Due to performance issues in the past we plan to deploy a similar setup with multiple read replicas and readPreference=nearest. That means you would not recommend that kind of setup and you are back to write and read to the primary mongodb member?
@Beeez
One thing I'd like to mention is we previously were using readPrefernce in out MongoURL as we used to have these problems with performance. It helped to no longer cause outtages, but it also created a problem with users not getting notifications.
@bbrauns
That is very disappointing. Due to performance issues in the past we plan to deploy a similar setup with multiple read replicas andreadPreference=nearest. That means you would not recommend that kind of setup and you are back to write and read to the primary mongodb member?
I would recommend it for the better performance. We had initially configured that option _because_ of the problems that are occurring in this Github issue - it allowed us to mitigate the performance problems.
It wasn't notification issues with mobile or anything, but more with the highlighting of unread messages. They just wouldn't show up, so users would be required to refresh their page every so often for them to show up on the side. Perhaps it is due to system time on the DBs as they are maybe 1 second out of sync at times.
I can't say you will have this exact issue though, and i think it is worth a shot.
We made many changes last night to try and remedy some of the things posted here including the page faults, so we will see how things go today. We did however add back in the readpreference along with all the changes we did, since missing message notifications is a bit better than a non-functioning chat server.
To resolve that issue we:
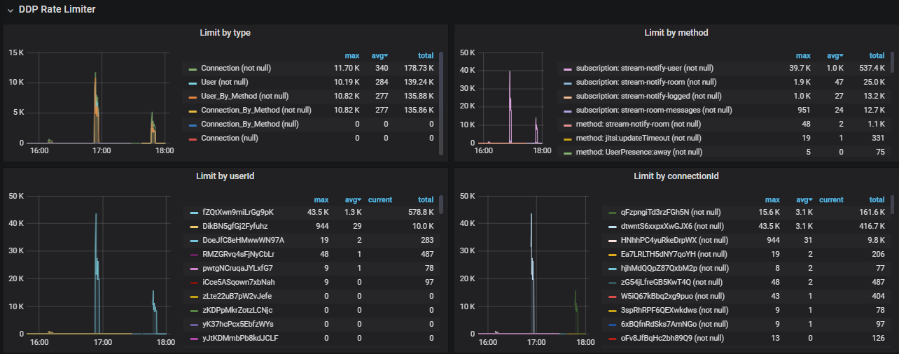
But anyway, yesterday we had a crash again!
This time I think I know what was a trigger to that crash - migration of 1 of 3 servers in VMware virtual infrastructure. During that migration 2 of 4 instances of third server was "lost" for few seconds on a network. And that increased load on all other instances immediately.
But again - why so short unavailability of 2 of 12 instances did crash all Rocket.chat service?
Here is a lot of graph again.


























Resources:





Logs:
May 12th 2020, 16:17:45.753 s-rc-srv-01 rocketchat_rocketchat_2_1 StreamBroadcast β Auth.info Authorizing with 172.18.106.162:3001
May 12th 2020, 16:17:45.757 s-rc-srv-01 rocketchat_rocketchat_1_1 StreamBroadcast β Auth.info Authorizing with 172.18.106.162:3001
May 12th 2020, 16:17:45.759 s-rc-srv-02 rocketchat_rocketchat_2_1 StreamBroadcast β Auth.info Authorizing with 172.18.106.162:3001
May 12th 2020, 16:17:45.762 s-rc-srv-01 rocketchat_rocketchat_3_1 StreamBroadcast β Auth.info Authorizing with 172.18.106.162:3001
May 12th 2020, 16:17:45.764 s-rc-srv-01 rocketchat_rocketchat_4_1 StreamBroadcast β Auth.info Authorizing with 172.18.106.162:3001
May 12th 2020, 16:17:45.766 s-rc-srv-02 rocketchat_rocketchat_1_1 StreamBroadcast β Auth.info Authorizing with 172.18.106.162:3001
May 12th 2020, 16:17:45.931 s-rc-srv-01 rocketchat_rocketchat_2_1 StreamBroadcast β Auth.info Authorizing with 172.18.106.162:3002
May 12th 2020, 16:17:45.933 s-rc-srv-01 rocketchat_rocketchat_4_1 StreamBroadcast β Auth.info Authorizing with 172.18.106.162:3002
May 12th 2020, 16:17:45.933 s-rc-srv-01 rocketchat_rocketchat_3_1 StreamBroadcast β Auth.info Authorizing with 172.18.106.162:3002
May 12th 2020, 16:17:45.934 s-rc-srv-01 rocketchat_rocketchat_1_1 StreamBroadcast β Auth.info Authorizing with 172.18.106.162:3002
May 12th 2020, 16:17:45.935 s-rc-srv-02 rocketchat_rocketchat_1_1 StreamBroadcast β Auth.info Authorizing with 172.18.106.162:3002
May 12th 2020, 16:17:45.944 s-rc-srv-02 rocketchat_rocketchat_3_1 StreamBroadcast β Auth.info Authorizing with 172.18.106.162:3002
May 12th 2020, 16:17:45.997 s-rc-srv-01 rocketchat_rocketchat_2_1 StreamBroadcast β Auth.info Authorizing with 172.18.106.162:3003
May 12th 2020, 16:17:45.999 s-rc-srv-02 rocketchat_rocketchat_2_1 StreamBroadcast β Auth.info Authorizing with 172.18.106.162:3003
May 12th 2020, 16:17:45.999 s-rc-srv-01 rocketchat_rocketchat_4_1 StreamBroadcast β Auth.info Authorizing with 172.18.106.162:3003
May 12th 2020, 16:17:46.000 s-rc-srv-02 rocketchat_rocketchat_1_1 StreamBroadcast β Auth.info Authorizing with 172.18.106.162:3003
May 12th 2020, 16:17:46.032 s-rc-srv-02 rocketchat_rocketchat_4_1 StreamBroadcast β Auth.info Authorizing with 172.18.106.162:3003
May 12th 2020, 16:17:46.043 s-rc-srv-01 rocketchat_rocketchat_3_1 StreamBroadcast β Auth.info Authorizing with 172.18.106.162:3000
May 12th 2020, 16:17:46.043 s-rc-srv-01 rocketchat_rocketchat_4_1 StreamBroadcast β Auth.info Authorizing with 172.18.106.162:3000
May 12th 2020, 16:17:46.044 s-rc-srv-01 rocketchat_rocketchat_1_1 StreamBroadcast β Auth.info Authorizing with 172.18.106.162:3000
May 12th 2020, 16:17:46.046 s-rc-srv-02 rocketchat_rocketchat_3_1 StreamBroadcast β Auth.info Authorizing with 172.18.106.162:3000
May 12th 2020, 16:17:46.046 s-rc-srv-02 rocketchat_rocketchat_1_1 StreamBroadcast β Auth.info Authorizing with 172.18.106.162:3000
May 12th 2020, 16:17:46.052 s-rc-srv-02 rocketchat_rocketchat_4_1 StreamBroadcast β Auth.info Authorizing with 172.18.106.162:3000
May 12th 2020, 16:17:46.606 s-rc-srv-02 rocketchat_rocketchat_4_1 StreamBroadcast β Auth.info Authorizing with 172.18.106.162:3001
May 12th 2020, 16:17:46.693 s-rc-srv-02 rocketchat_rocketchat_4_1 StreamBroadcast β Auth.info Authorizing with 172.18.106.162:3002
May 12th 2020, 16:17:46.989 s-rc-srv-03 rocketchat_rocketchat_4_1 StreamBroadcast β Auth.info Authorizing with 172.18.106.161:3001
May 12th 2020, 16:17:47.002 s-rc-srv-02 rocketchat_rocketchat_2_1 StreamBroadcast β Auth.info Authorizing with 172.18.106.162:3002
May 12th 2020, 16:17:47.011 s-rc-srv-03 rocketchat_rocketchat_4_1 StreamBroadcast β Auth.info Authorizing with 172.18.106.160:3003
May 12th 2020, 16:17:47.017 s-rc-srv-03 rocketchat_rocketchat_4_1 StreamBroadcast β Auth.info Authorizing with 172.18.106.160:3001
May 12th 2020, 16:17:47.020 s-rc-srv-03 rocketchat_rocketchat_4_1 StreamBroadcast β Auth.info Authorizing with 172.18.106.161:3000
May 12th 2020, 16:17:47.033 s-rc-srv-03 rocketchat_rocketchat_4_1 StreamBroadcast β Auth.info Authorizing with 172.18.106.160:3000
May 12th 2020, 16:17:47.043 s-rc-srv-03 rocketchat_rocketchat_4_1 StreamBroadcast β Auth.info Authorizing with 172.18.106.160:3002
May 12th 2020, 16:17:47.043 s-rc-srv-03 rocketchat_rocketchat_4_1 StreamBroadcast β Auth.info Authorizing with 172.18.106.161:3002
May 12th 2020, 16:17:47.044 s-rc-srv-03 rocketchat_rocketchat_4_1 StreamBroadcast β Auth.info Authorizing with 172.18.106.161:3003
May 12th 2020, 16:17:47.585 s-rc-srv-03 rocketchat_rocketchat_1_1 StreamBroadcast β Auth.info Authorizing with 172.18.106.160:3003
May 12th 2020, 16:17:47.597 s-rc-srv-03 rocketchat_rocketchat_1_1 StreamBroadcast β Auth.info Authorizing with 172.18.106.161:3003
May 12th 2020, 16:17:47.610 s-rc-srv-03 rocketchat_rocketchat_1_1 StreamBroadcast β Auth.info Authorizing with 172.18.106.161:3001
May 12th 2020, 16:17:47.645 s-rc-srv-03 rocketchat_rocketchat_1_1 StreamBroadcast β Auth.info Authorizing with 172.18.106.161:3000
May 12th 2020, 16:17:47.650 s-rc-srv-03 rocketchat_rocketchat_1_1 StreamBroadcast β Auth.info Authorizing with 172.18.106.161:3002
May 12th 2020, 16:17:47.659 s-rc-srv-03 rocketchat_rocketchat_1_1 StreamBroadcast β Auth.info Authorizing with 172.18.106.160:3002
May 12th 2020, 16:17:47.710 s-rc-srv-03 rocketchat_rocketchat_1_1 StreamBroadcast β Auth.info Authorizing with 172.18.106.160:3001
May 12th 2020, 16:17:47.779 s-rc-srv-02 rocketchat_rocketchat_3_1 StreamBroadcast β Auth.info Authorizing with 172.18.106.162:3003
May 12th 2020, 16:17:48.056 s-rc-srv-03 rocketchat_rocketchat_1_1 StreamBroadcast β Auth.info Authorizing with 172.18.106.160:3000
May 12th 2020, 16:17:48.877 s-rc-srv-03 rocketchat_rocketchat_3_1 StreamBroadcast β Auth.info Authorizing with 172.18.106.160:3003
May 12th 2020, 16:17:48.903 s-rc-srv-03 rocketchat_rocketchat_3_1 StreamBroadcast β Auth.info Authorizing with 172.18.106.160:3001
May 12th 2020, 16:17:48.914 s-rc-srv-03 rocketchat_rocketchat_3_1 StreamBroadcast β Auth.info Authorizing with 172.18.106.160:3002
May 12th 2020, 16:17:48.986 s-rc-srv-03 rocketchat_rocketchat_3_1 StreamBroadcast β Auth.info Authorizing with 172.18.106.160:3000
May 12th 2020, 16:17:49.005 s-rc-srv-03 rocketchat_rocketchat_3_1 StreamBroadcast β Auth.info Authorizing with 172.18.106.161:3002
May 12th 2020, 16:17:49.019 s-rc-srv-03 rocketchat_rocketchat_3_1 StreamBroadcast β Auth.info Authorizing with 172.18.106.161:3000
May 12th 2020, 16:17:49.033 s-rc-srv-03 rocketchat_rocketchat_3_1 StreamBroadcast β Auth.info Authorizing with 172.18.106.161:3001
May 12th 2020, 16:17:49.067 s-rc-srv-03 rocketchat_rocketchat_3_1 StreamBroadcast β Auth.info Authorizing with 172.18.106.161:3003
May 12th 2020, 16:17:49.616 s-rc-srv-03 rocketchat_rocketchat_2_1 StreamBroadcast β Auth.info Authorizing with 172.18.106.161:3001
May 12th 2020, 16:17:49.641 s-rc-srv-03 rocketchat_rocketchat_2_1 StreamBroadcast β Auth.info Authorizing with 172.18.106.161:3003
May 12th 2020, 16:17:49.655 s-rc-srv-03 rocketchat_rocketchat_2_1 StreamBroadcast β Auth.info Authorizing with 172.18.106.160:3001
May 12th 2020, 16:17:49.672 s-rc-srv-02 rocketchat_rocketchat_4_1 StreamBroadcast β Auth.info broadcastAuth with 172.18.106.162:3000 true
May 12th 2020, 16:17:49.698 s-rc-srv-03 rocketchat_rocketchat_2_1 StreamBroadcast β Auth.info Authorizing with 172.18.106.160:3002
May 12th 2020, 16:17:49.716 s-rc-srv-03 rocketchat_rocketchat_2_1 StreamBroadcast β Auth.info Authorizing with 172.18.106.160:3003
May 12th 2020, 16:17:50.006 s-rc-srv-03 rocketchat_rocketchat_2_1 StreamBroadcast β Auth.info Authorizing with 172.18.106.161:3002
May 12th 2020, 16:17:50.053 s-rc-srv-03 rocketchat_rocketchat_2_1 StreamBroadcast β Auth.info Authorizing with 172.18.106.161:3000
May 12th 2020, 16:17:50.089 s-rc-srv-03 rocketchat_rocketchat_2_1 StreamBroadcast β Auth.info Authorizing with 172.18.106.160:3000
May 12th 2020, 16:17:50.467 s-rc-srv-02 rocketchat_rocketchat_1_1 StreamBroadcast β Auth.info broadcastAuth with 172.18.106.162:3000 true
May 12th 2020, 16:17:50.556 s-rc-srv-03 rocketchat_rocketchat_4_1 StreamBroadcast β Auth.info broadcastAuth with 172.18.106.160:3003 true
May 12th 2020, 16:17:50.557 s-rc-srv-03 rocketchat_rocketchat_4_1 server.js:204 StreamBroadcast β Stream.error Stream broadcast from '172.18.106.162:3003' to '172.18.106.161:3003' with name notify-room not authorized
May 12th 2020, 16:17:50.587 s-rc-srv-03 rocketchat_rocketchat_4_1 StreamBroadcast β Auth.info Authorizing with 172.18.106.161:3003
May 12th 2020, 16:17:50.589 s-rc-srv-03 rocketchat_rocketchat_4_1 StreamBroadcast β Auth.info broadcastAuth with 172.18.106.161:3003 true
May 12th 2020, 16:17:50.616 s-rc-srv-03 rocketchat_rocketchat_1_1 StreamBroadcast β Auth.info broadcastAuth with 172.18.106.160:3000 true
May 12th 2020, 16:17:50.677 s-rc-srv-03 rocketchat_rocketchat_4_1 StreamBroadcast β Auth.info broadcastAuth with 172.18.106.161:3001 true
May 12th 2020, 16:17:50.678 s-rc-srv-03 rocketchat_rocketchat_4_1 server.js:204 StreamBroadcast β Stream.error Stream broadcast from '172.18.106.162:3003' to '172.18.106.161:3000' with name notify-room not authorized
May 12th 2020, 16:17:50.683 s-rc-srv-03 rocketchat_rocketchat_4_1 server.js:204 StreamBroadcast β Stream.error Stream broadcast from '172.18.106.162:3003' to '172.18.106.160:3002' with name notify-room not authorized
May 12th 2020, 16:17:50.690 s-rc-srv-03 rocketchat_rocketchat_4_1 server.js:204 StreamBroadcast β Stream.error Stream broadcast from '172.18.106.162:3003' to '172.18.106.161:3002' with name notify-room not authorized
May 12th 2020, 16:17:50.707 s-rc-srv-03 rocketchat_rocketchat_4_1 StreamBroadcast β Auth.info Authorizing with 172.18.106.161:3000
May 12th 2020, 16:17:50.709 s-rc-srv-03 rocketchat_rocketchat_4_1 StreamBroadcast β Auth.info broadcastAuth with 172.18.106.161:3000 true
May 12th 2020, 16:17:50.716 s-rc-srv-03 rocketchat_rocketchat_4_1 StreamBroadcast β Auth.info Authorizing with 172.18.106.161:3002
May 12th 2020, 16:17:50.739 s-rc-srv-03 rocketchat_rocketchat_4_1 StreamBroadcast β Auth.info broadcastAuth with 172.18.106.161:3002 true
May 12th 2020, 16:17:50.748 s-rc-srv-03 rocketchat_rocketchat_4_1 StreamBroadcast β Auth.info Authorizing with 172.18.106.160:3002
May 12th 2020, 16:17:50.751 s-rc-srv-03 rocketchat_rocketchat_4_1 StreamBroadcast β Auth.info broadcastAuth with 172.18.106.160:3002 true
May 12th 2020, 16:17:50.763 s-rc-srv-03 rocketchat_rocketchat_3_1 StreamBroadcast β Auth.info broadcastAuth with 172.18.106.160:3001 true
May 12th 2020, 16:17:50.765 s-rc-srv-03 rocketchat_rocketchat_3_1 StreamBroadcast β Auth.info broadcastAuth with 172.18.106.160:3003 true
May 12th 2020, 16:17:50.766 s-rc-srv-03 rocketchat_rocketchat_3_1 StreamBroadcast β Auth.info broadcastAuth with 172.18.106.160:3002 true
May 12th 2020, 16:17:50.982 s-rc-srv-03 rocketchat_rocketchat_4_1 StreamBroadcast β Auth.info broadcastAuth with 172.18.106.160:3001 true
May 12th 2020, 16:17:50.992 s-rc-srv-03 rocketchat_rocketchat_4_1 server.js:204 StreamBroadcast β Stream.error Stream broadcast from '172.18.106.162:3003' to '172.18.106.160:3000' with name notify-room not authorized
May 12th 2020, 16:17:51.009 s-rc-srv-03 rocketchat_rocketchat_4_1 StreamBroadcast β Auth.info Authorizing with 172.18.106.160:3000
May 12th 2020, 16:17:51.011 s-rc-srv-03 rocketchat_rocketchat_4_1 StreamBroadcast β Auth.info broadcastAuth with 172.18.106.160:3000 true
May 12th 2020, 16:17:51.337 s-rc-srv-02 rocketchat_rocketchat_2_1 StreamBroadcast β Auth.info broadcastAuth with 172.18.106.162:3003 true
May 12th 2020, 16:17:51.575 s-rc-srv-02 rocketchat_rocketchat_3_1 StreamBroadcast β Auth.info broadcastAuth with 172.18.106.162:3000 true
May 12th 2020, 16:17:51.877 s-rc-srv-02 rocketchat_rocketchat_4_1 StreamBroadcast β Auth.info broadcastAuth with 172.18.106.162:3003 true
May 12th 2020, 16:17:52.214 s-rc-srv-02 rocketchat_rocketchat_1_1 StreamBroadcast β Auth.info broadcastAuth with 172.18.106.162:3003 true
May 12th 2020, 16:17:52.400 s-rc-srv-02 rocketchat_rocketchat_3_1 StreamBroadcast β Auth.info broadcastAuth with 172.18.106.162:3003 true
May 12th 2020, 16:17:52.545 s-rc-srv-02 rocketchat_rocketchat_1_1 StreamBroadcast β Auth.info broadcastAuth with 172.18.106.162:3002 true
May 12th 2020, 16:17:52.850 s-rc-srv-02 rocketchat_rocketchat_3_1 StreamBroadcast β Auth.info broadcastAuth with 172.18.106.162:3002 true
May 12th 2020, 16:17:53.248 s-rc-srv-02 rocketchat_rocketchat_2_1 StreamBroadcast β Auth.info broadcastAuth with 172.18.106.162:3002 true
May 12th 2020, 16:17:53.447 s-rc-srv-03 rocketchat_rocketchat_3_1 StreamBroadcast β Auth.info broadcastAuth with 172.18.106.161:3001 true
May 12th 2020, 16:17:53.448 s-rc-srv-03 rocketchat_rocketchat_3_1 StreamBroadcast β Auth.info broadcastAuth with 172.18.106.161:3003 true
May 12th 2020, 16:17:53.450 s-rc-srv-03 rocketchat_rocketchat_3_1 StreamBroadcast β Auth.info broadcastAuth with 172.18.106.160:3000 true
May 12th 2020, 16:17:53.501 s-rc-srv-03 rocketchat_rocketchat_3_1 StreamBroadcast β Auth.info broadcastAuth with 172.18.106.161:3000 true
May 12th 2020, 16:17:53.503 s-rc-srv-03 rocketchat_rocketchat_3_1 StreamBroadcast β Auth.info broadcastAuth with 172.18.106.161:3002 true
May 12th 2020, 16:17:54.040 s-rc-srv-01 rocketchat_rocketchat_2_1 StreamBroadcast β Auth.info broadcastAuth with 172.18.106.162:3003 true
May 12th 2020, 16:17:54.354 s-rc-srv-01 rocketchat_rocketchat_3_1 StreamBroadcast β Auth.info broadcastAuth with 172.18.106.162:3000 true
May 12th 2020, 16:17:54.425 s-rc-srv-02 rocketchat_rocketchat_4_1 StreamBroadcast β Auth.info broadcastAuth with 172.18.106.162:3002 true
May 12th 2020, 16:17:54.616 s-rc-srv-01 rocketchat_rocketchat_4_1 StreamBroadcast β Auth.info broadcastAuth with 172.18.106.162:3003 true
May 12th 2020, 16:17:55.066 s-rc-srv-01 rocketchat_rocketchat_4_1 StreamBroadcast β Auth.info broadcastAuth with 172.18.106.162:3000 true
May 12th 2020, 16:17:57.545 s-rc-srv-03 rocketchat_rocketchat_1_1 StreamBroadcast β Auth.info broadcastAuth with 172.18.106.160:3003 true
May 12th 2020, 16:17:59.310 s-rc-srv-03 rocketchat_rocketchat_1_1 StreamBroadcast β Auth.info broadcastAuth with 172.18.106.160:3002 true
May 12th 2020, 16:17:59.314 s-rc-srv-03 rocketchat_rocketchat_1_1 StreamBroadcast β Auth.info broadcastAuth with 172.18.106.160:3001 true
May 12th 2020, 16:17:59.726 s-rc-srv-03 rocketchat_rocketchat_1_1 server.js:204 StreamBroadcast β Stream.error Stream broadcast from '172.18.106.162:3000' to '172.18.106.161:3003' with name notify-logged not authorized
May 12th 2020, 16:17:59.730 s-rc-srv-03 rocketchat_rocketchat_1_1 server.js:204 StreamBroadcast β Stream.error Stream broadcast from '172.18.106.162:3000' to '172.18.106.161:3001' with name notify-logged not authorized
May 12th 2020, 16:17:59.785 s-rc-srv-03 rocketchat_rocketchat_1_1 StreamBroadcast β Auth.info Authorizing with 172.18.106.161:3001
May 12th 2020, 16:17:59.788 s-rc-srv-03 rocketchat_rocketchat_1_1 server.js:204 StreamBroadcast β Stream.error Stream broadcast from '172.18.106.162:3000' to '172.18.106.161:3001' with name notify-room not authorized
May 12th 2020, 16:17:59.798 s-rc-srv-03 rocketchat_rocketchat_1_1 StreamBroadcast β Auth.info Authorizing with 172.18.106.161:3003
May 12th 2020, 16:17:59.798 s-rc-srv-03 rocketchat_rocketchat_1_1 StreamBroadcast β Auth.info broadcastAuth with 172.18.106.161:3003 true
May 12th 2020, 16:17:59.842 s-rc-srv-03 rocketchat_rocketchat_1_1 StreamBroadcast β Auth.info Authorizing with 172.18.106.161:3001
May 12th 2020, 16:17:59.845 s-rc-srv-03 rocketchat_rocketchat_1_1 StreamBroadcast β Auth.info broadcastAuth with 172.18.106.161:3001 true
May 12th 2020, 16:18:00.360 s-rc-srv-03 rocketchat_rocketchat_1_1 StreamBroadcast β Auth.info broadcastAuth with 172.18.106.161:3002 true
May 12th 2020, 16:18:00.362 s-rc-srv-03 rocketchat_rocketchat_1_1 StreamBroadcast β Auth.info broadcastAuth with 172.18.106.161:3000 true
May 12th 2020, 16:18:00.518 s-rc-srv-01 rocketchat_rocketchat_3_1 StreamBroadcast β Auth.info broadcastAuth with 172.18.106.162:3002 true
May 12th 2020, 16:18:02.348 s-rc-srv-01 rocketchat_rocketchat_2_1 StreamBroadcast β Auth.info broadcastAuth with 172.18.106.162:3002 true
May 12th 2020, 16:18:03.115 s-rc-srv-01 rocketchat_rocketchat_4_1 StreamBroadcast β Auth.info broadcastAuth with 172.18.106.162:3002 true
May 12th 2020, 16:18:06.421 s-rc-srv-01 rocketchat_rocketchat_1_1 StreamBroadcast β Auth.info broadcastAuth with 172.18.106.162:3000 true
May 12th 2020, 16:18:06.869 s-rc-srv-03 rocketchat_rocketchat_1_1 StreamBroadcast β Auth.info broadcastAuth with 172.18.106.161:3003 true
May 12th 2020, 16:18:06.871 s-rc-srv-03 rocketchat_rocketchat_1_1 StreamBroadcast β Auth.info broadcastAuth with 172.18.106.161:3001 true
May 12th 2020, 16:18:07.124 s-rc-srv-03 rocketchat_rocketchat_1_1 StreamBroadcast β Auth.info broadcastAuth with 172.18.106.161:3001 true
May 12th 2020, 16:18:09.702 s-rc-srv-02 rocketchat_rocketchat_1_1 StreamBroadcast β Auth.info broadcastAuth with 172.18.106.162:3001 true
May 12th 2020, 16:18:11.924 s-rc-srv-02 rocketchat_rocketchat_2_1 StreamBroadcast β Auth.info broadcastAuth with 172.18.106.162:3001 true
May 12th 2020, 16:18:11.930 s-rc-srv-01 rocketchat_rocketchat_1_1 StreamBroadcast β Auth.info broadcastAuth with 172.18.106.162:3002 true
May 12th 2020, 16:18:13.377 s-rc-srv-03 rocketchat_rocketchat_4_1 StreamBroadcast β Auth.info broadcastAuth with 172.18.106.161:3003 true
May 12th 2020, 16:18:13.395 s-rc-srv-03 rocketchat_rocketchat_4_1 StreamBroadcast β Auth.info broadcastAuth with 172.18.106.160:3002 true
May 12th 2020, 16:18:13.448 s-rc-srv-03 rocketchat_rocketchat_4_1 StreamBroadcast β Auth.info broadcastAuth with 172.18.106.160:3000 true
May 12th 2020, 16:18:13.918 s-rc-srv-03 rocketchat_rocketchat_4_1 StreamBroadcast β Auth.info broadcastAuth with 172.18.106.161:3002 true
May 12th 2020, 16:18:14.348 s-rc-srv-03 rocketchat_rocketchat_2_1 StreamBroadcast β Auth.info broadcastAuth with 172.18.106.160:3002 true
May 12th 2020, 16:18:14.351 s-rc-srv-03 rocketchat_rocketchat_2_1 StreamBroadcast β Auth.info broadcastAuth with 172.18.106.160:3001 true
May 12th 2020, 16:18:14.354 s-rc-srv-03 rocketchat_rocketchat_2_1 StreamBroadcast β Auth.info broadcastAuth with 172.18.106.161:3003 true
May 12th 2020, 16:18:14.355 s-rc-srv-03 rocketchat_rocketchat_2_1 StreamBroadcast β Auth.info broadcastAuth with 172.18.106.161:3001 true
May 12th 2020, 16:18:14.358 s-rc-srv-03 rocketchat_rocketchat_2_1 StreamBroadcast β Auth.info broadcastAuth with 172.18.106.160:3003 true
May 12th 2020, 16:18:14.434 s-rc-srv-03 rocketchat_rocketchat_4_1 StreamBroadcast β Auth.info broadcastAuth with 172.18.106.161:3000 true
May 12th 2020, 16:18:15.497 s-rc-srv-02 rocketchat_rocketchat_4_1 StreamBroadcast β Auth.info broadcastAuth with 172.18.106.162:3001 true
May 12th 2020, 16:18:21.342 s-rc-srv-01 rocketchat_rocketchat_3_1 StreamBroadcast β Auth.info broadcastAuth with 172.18.106.162:3001 true
May 12th 2020, 16:18:21.958 s-rc-srv-03 rocketchat_rocketchat_2_1 StreamBroadcast β Auth.info broadcastAuth with 172.18.106.160:3000 true
May 12th 2020, 16:18:21.961 s-rc-srv-03 rocketchat_rocketchat_2_1 StreamBroadcast β Auth.info broadcastAuth with 172.18.106.161:3002 true
May 12th 2020, 16:18:21.967 s-rc-srv-03 rocketchat_rocketchat_2_1 StreamBroadcast β Auth.info broadcastAuth with 172.18.106.161:3000 true
May 12th 2020, 16:18:29.507 s-rc-srv-01 rocketchat_rocketchat_4_1 StreamBroadcast β Auth.info broadcastAuth with 172.18.106.162:3001 true
May 12th 2020, 16:18:31.299 s-rc-srv-01 rocketchat_rocketchat_2_1 StreamBroadcast β Auth.info broadcastAuth with 172.18.106.162:3001 true
May 12th 2020, 16:18:59.510 s-rc-srv-01 rocketchat_rocketchat_1_1 StreamBroadcast β Auth.info broadcastAuth with 172.18.106.162:3001 true
May 12th 2020, 16:20:45.331 s-rc-srv-03 rocketchat_rocketchat_1_1 TIMEOUT QUERY OPERATION {
May 12th 2020, 16:20:45.331 s-rc-srv-03 rocketchat_rocketchat_1_1 observeKey: '{"ordered":false,"collectionName":"users","selector":{"_id":"Yt6FLteovaGMzXSy5"},"options":{"transform":null,"fields":{"profile":1,"username":1,"emails":1}}}',
May 12th 2020, 16:20:45.332 s-rc-srv-03 rocketchat_rocketchat_1_1 writesToCommitWhenWeReachSteadyLength: 0,
May 12th 2020, 16:20:45.332 s-rc-srv-03 rocketchat_rocketchat_1_1 cursorDescription: '{"collectionName":"users","selector":{"_id":"Yt6FLteovaGMzXSy5"},"options":{"transform":null,"fields":{"profile":1,"username":1,"emails":1}}}'
May 12th 2020, 16:20:45.332 s-rc-srv-03 rocketchat_rocketchat_1_1 }
May 12th 2020, 16:20:45.342 s-rc-srv-03 rocketchat_rocketchat_1_1 Exception in setInterval callback: SwitchedToQuery {}
May 12th 2020, 16:20:45.750 s-rc-srv-03 rocketchat_rocketchat_2_1 TIMEOUT QUERY OPERATION {
May 12th 2020, 16:20:45.750 s-rc-srv-03 rocketchat_rocketchat_2_1 observeKey: '{"ordered":false,"collectionName":"users","selector":{"_id":"ivf4hyPuasq6fTwp7","services.resume.loginTokens.hashedToken":"ImaJnUd7PBfuWQt9DO2wSd7CAvdUhTDwc5cp6A8EhYU="},"options":{"transform":null,"fields":{"_id":1}}}',
May 12th 2020, 16:20:45.750 s-rc-srv-03 rocketchat_rocketchat_2_1 writesToCommitWhenWeReachSteadyLength: 0,
May 12th 2020, 16:20:45.750 s-rc-srv-03 rocketchat_rocketchat_2_1 cursorDescription: '{"collectionName":"users","selector":{"_id":"ivf4hyPuasq6fTwp7","services.resume.loginTokens.hashedToken":"ImaJnUd7PBfuWQt9DO2wSd7CAvdUhTDwc5cp6A8EhYU="},"options":{"transform":null,"fields":{"_id":1}}}'
May 12th 2020, 16:20:45.751 s-rc-srv-03 rocketchat_rocketchat_2_1 }
May 12th 2020, 16:20:45.759 s-rc-srv-03 rocketchat_rocketchat_2_1 Exception in setInterval callback: SwitchedToQuery {}
May 12th 2020, 16:21:21.649 s-rc-srv-02 rocketchat_rocketchat_4_1 TIMEOUT QUERY OPERATION {
May 12th 2020, 16:21:21.651 s-rc-srv-02 rocketchat_rocketchat_4_1 observeKey: '{"ordered":false,"collectionName":"users","selector":{"_id":"kZkfQqkyr69taNAdo"},"options":{"transform":null,"fields":{"profile":1,"username":1,"emails":1}}}',
May 12th 2020, 16:21:21.651 s-rc-srv-02 rocketchat_rocketchat_4_1 writesToCommitWhenWeReachSteadyLength: 0,
May 12th 2020, 16:21:21.651 s-rc-srv-02 rocketchat_rocketchat_4_1 cursorDescription: '{"collectionName":"users","selector":{"_id":"kZkfQqkyr69taNAdo"},"options":{"transform":null,"fields":{"profile":1,"username":1,"emails":1}}}'
May 12th 2020, 16:21:21.652 s-rc-srv-02 rocketchat_rocketchat_4_1 }
May 12th 2020, 16:21:21.656 s-rc-srv-02 rocketchat_rocketchat_4_1 Exception in setInterval callback: SwitchedToQuery {}
May 12th 2020, 16:21:28.870 s-rc-srv-02 rocketchat_rocketchat_1_1 TIMEOUT QUERY OPERATION {
May 12th 2020, 16:21:28.870 s-rc-srv-02 rocketchat_rocketchat_1_1 observeKey: '{"ordered":false,"collectionName":"users","selector":{"_id":"xBQnPDwZAbcjsmrgA"},"options":{"transform":null,"fields":{"profile":1,"username":1,"emails":1}}}',
May 12th 2020, 16:21:28.871 s-rc-srv-02 rocketchat_rocketchat_1_1 writesToCommitWhenWeReachSteadyLength: 0,
May 12th 2020, 16:21:28.871 s-rc-srv-02 rocketchat_rocketchat_1_1 }
May 12th 2020, 16:21:28.871 s-rc-srv-02 rocketchat_rocketchat_1_1 cursorDescription: '{"collectionName":"users","selector":{"_id":"xBQnPDwZAbcjsmrgA"},"options":{"transform":null,"fields":{"profile":1,"username":1,"emails":1}}}'
May 12th 2020, 16:21:28.879 s-rc-srv-02 rocketchat_rocketchat_1_1 Exception in setInterval callback: SwitchedToQuery {}
May 12th 2020, 16:21:45.340 s-rc-srv-03 rocketchat_rocketchat_1_1 TIMEOUT QUERY OPERATION {
May 12th 2020, 16:21:45.341 s-rc-srv-03 rocketchat_rocketchat_1_1 Exception in setInterval callback: SwitchedToQuery {}
May 12th 2020, 16:21:45.341 s-rc-srv-03 rocketchat_rocketchat_1_1 observeKey: '{"ordered":false,"collectionName":"users","selector":{"_id":"nECKmxu9bf6fzJ3Bw"},"options":{"transform":null,"fields":{"profile":1,"username":1,"emails":1}}}',
May 12th 2020, 16:21:45.342 s-rc-srv-03 rocketchat_rocketchat_1_1 cursorDescription: '{"collectionName":"users","selector":{"_id":"nECKmxu9bf6fzJ3Bw"},"options":{"transform":null,"fields":{"profile":1,"username":1,"emails":1}}}'
May 12th 2020, 16:21:45.342 s-rc-srv-03 rocketchat_rocketchat_1_1 writesToCommitWhenWeReachSteadyLength: 0,
May 12th 2020, 16:21:45.342 s-rc-srv-03 rocketchat_rocketchat_1_1 }
May 12th 2020, 16:21:45.675 s-rc-srv-03 rocketchat_rocketchat_3_1 TIMEOUT QUERY OPERATION {
May 12th 2020, 16:21:45.675 s-rc-srv-03 rocketchat_rocketchat_3_1 observeKey: '{"ordered":false,"collectionName":"users","selector":{"_id":"GTdhv2HTgc9JRmTvs","services.resume.loginTokens.hashedToken":"PKMXXw94xCtbrU2uBGtEdHzCec2OXhQHxF1RpCyJLr0="},"options":{"transform":null,"fields":{"_id":1}}}',
May 12th 2020, 16:21:45.676 s-rc-srv-03 rocketchat_rocketchat_3_1 writesToCommitWhenWeReachSteadyLength: 0,
May 12th 2020, 16:21:45.676 s-rc-srv-03 rocketchat_rocketchat_3_1 cursorDescription: '{"collectionName":"users","selector":{"_id":"GTdhv2HTgc9JRmTvs","services.resume.loginTokens.hashedToken":"PKMXXw94xCtbrU2uBGtEdHzCec2OXhQHxF1RpCyJLr0="},"options":{"transform":null,"fields":{"_id":1}}}'
May 12th 2020, 16:21:45.680 s-rc-srv-03 rocketchat_rocketchat_3_1 }
May 12th 2020, 16:21:45.686 s-rc-srv-03 rocketchat_rocketchat_3_1 Exception in setInterval callback: SwitchedToQuery {}
May 12th 2020, 16:21:45.745 s-rc-srv-03 rocketchat_rocketchat_2_1 observeKey: '{"ordered":false,"collectionName":"users","selector":{"_id":"j2nWBBfRkBjLx9HiY"},"options":{"transform":null,"fields":{"profile":1,"username":1,"emails":1}}}',
May 12th 2020, 16:21:45.745 s-rc-srv-03 rocketchat_rocketchat_2_1 Exception in setInterval callback: SwitchedToQuery {}
May 12th 2020, 16:21:45.745 s-rc-srv-03 rocketchat_rocketchat_2_1 TIMEOUT QUERY OPERATION {
May 12th 2020, 16:21:45.746 s-rc-srv-03 rocketchat_rocketchat_2_1 cursorDescription: '{"collectionName":"users","selector":{"_id":"j2nWBBfRkBjLx9HiY"},"options":{"transform":null,"fields":{"profile":1,"username":1,"emails":1}}}'
May 12th 2020, 16:21:45.746 s-rc-srv-03 rocketchat_rocketchat_2_1 writesToCommitWhenWeReachSteadyLength: 0,
May 12th 2020, 16:21:45.746 s-rc-srv-03 rocketchat_rocketchat_2_1 }
May 12th 2020, 16:22:17.120 s-rc-srv-01 rocketchat_rocketchat_3_1 writesToCommitWhenWeReachSteadyLength: 0,
May 12th 2020, 16:22:17.120 s-rc-srv-01 rocketchat_rocketchat_3_1 TIMEOUT QUERY OPERATION {
May 12th 2020, 16:22:17.120 s-rc-srv-01 rocketchat_rocketchat_3_1 observeKey: '{"ordered":false,"collectionName":"users","selector":{"_id":"aPRjEiLAEYS8muWd7"},"options":{"transform":null,"fields":{"profile":1,"username":1,"emails":1}}}',
May 12th 2020, 16:22:17.121 s-rc-srv-01 rocketchat_rocketchat_3_1 }
May 12th 2020, 16:22:17.121 s-rc-srv-01 rocketchat_rocketchat_3_1 cursorDescription: '{"collectionName":"users","selector":{"_id":"aPRjEiLAEYS8muWd7"},"options":{"transform":null,"fields":{"profile":1,"username":1,"emails":1}}}'
May 12th 2020, 16:22:17.129 s-rc-srv-01 rocketchat_rocketchat_3_1 Exception in setInterval callback: SwitchedToQuery {}
May 12th 2020, 16:22:21.660 s-rc-srv-02 rocketchat_rocketchat_4_1 TIMEOUT QUERY OPERATION {
May 12th 2020, 16:22:21.660 s-rc-srv-02 rocketchat_rocketchat_4_1 observeKey: '{"ordered":false,"collectionName":"users","selector":{"_id":"g68W5K3Q5FwuyQnw8"},"options":{"transform":null,"fields":{"profile":1,"username":1,"emails":1}}}',
May 12th 2020, 16:22:21.660 s-rc-srv-02 rocketchat_rocketchat_4_1 Exception in setInterval callback: SwitchedToQuery {}
May 12th 2020, 16:22:21.661 s-rc-srv-02 rocketchat_rocketchat_4_1 cursorDescription: '{"collectionName":"users","selector":{"_id":"g68W5K3Q5FwuyQnw8"},"options":{"transform":null,"fields":{"profile":1,"username":1,"emails":1}}}'
May 12th 2020, 16:22:21.661 s-rc-srv-02 rocketchat_rocketchat_4_1 writesToCommitWhenWeReachSteadyLength: 0,
May 12th 2020, 16:22:21.661 s-rc-srv-02 rocketchat_rocketchat_4_1 }
May 12th 2020, 16:22:23.231 s-rc-srv-01 rocketchat_rocketchat_4_1 TIMEOUT QUERY OPERATION {
May 12th 2020, 16:22:23.232 s-rc-srv-01 rocketchat_rocketchat_4_1 observeKey: '{"ordered":false,"collectionName":"users","selector":{"_id":"L8ACjgDD2veASFXtf"},"options":{"transform":null,"fields":{"profile":1,"username":1,"emails":1}}}',
May 12th 2020, 16:22:23.233 s-rc-srv-01 rocketchat_rocketchat_4_1 writesToCommitWhenWeReachSteadyLength: 0,
May 12th 2020, 16:22:23.233 s-rc-srv-01 rocketchat_rocketchat_4_1 cursorDescription: '{"collectionName":"users","selector":{"_id":"L8ACjgDD2veASFXtf"},"options":{"transform":null,"fields":{"profile":1,"username":1,"emails":1}}}'
May 12th 2020, 16:22:23.233 s-rc-srv-01 rocketchat_rocketchat_4_1 }
May 12th 2020, 16:22:23.240 s-rc-srv-01 rocketchat_rocketchat_4_1 Exception in setInterval callback: SwitchedToQuery {}
May 12th 2020, 16:22:23.688 s-rc-srv-02 rocketchat_rocketchat_3_1 TIMEOUT QUERY OPERATION {
May 12th 2020, 16:22:23.689 s-rc-srv-02 rocketchat_rocketchat_3_1 observeKey: '{"ordered":false,"collectionName":"users","selector":{"_id":"6ydg24dsw9J26qSQB"},"options":{"transform":null,"fields":{"profile":1,"username":1,"emails":1}}}',
May 12th 2020, 16:22:23.689 s-rc-srv-02 rocketchat_rocketchat_3_1 cursorDescription: '{"collectionName":"users","selector":{"_id":"6ydg24dsw9J26qSQB"},"options":{"transform":null,"fields":{"profile":1,"username":1,"emails":1}}}'
May 12th 2020, 16:22:23.689 s-rc-srv-02 rocketchat_rocketchat_3_1 }
May 12th 2020, 16:22:23.689 s-rc-srv-02 rocketchat_rocketchat_3_1 writesToCommitWhenWeReachSteadyLength: 0,
May 12th 2020, 16:22:23.701 s-rc-srv-02 rocketchat_rocketchat_3_1 Exception in setInterval callback: SwitchedToQuery {}
May 12th 2020, 16:22:23.845 s-rc-srv-02 rocketchat_rocketchat_2_1 TIMEOUT QUERY OPERATION {
May 12th 2020, 16:22:23.845 s-rc-srv-02 rocketchat_rocketchat_2_1 observeKey: '{"ordered":false,"collectionName":"users","selector":{"_id":"fadoBdC762qkfovku"},"options":{"transform":null,"fields":{"profile":1,"username":1,"emails":1}}}',
May 12th 2020, 16:22:23.846 s-rc-srv-02 rocketchat_rocketchat_2_1 writesToCommitWhenWeReachSteadyLength: 0,
May 12th 2020, 16:22:23.846 s-rc-srv-02 rocketchat_rocketchat_2_1 cursorDescription: '{"collectionName":"users","selector":{"_id":"fadoBdC762qkfovku"},"options":{"transform":null,"fields":{"profile":1,"username":1,"emails":1}}}'
May 12th 2020, 16:22:23.846 s-rc-srv-02 rocketchat_rocketchat_2_1 }
May 12th 2020, 16:22:23.858 s-rc-srv-02 rocketchat_rocketchat_2_1 Exception in setInterval callback: SwitchedToQuery {}
May 12th 2020, 16:22:28.893 s-rc-srv-02 rocketchat_rocketchat_1_1 TIMEOUT QUERY OPERATION {
May 12th 2020, 16:22:28.894 s-rc-srv-02 rocketchat_rocketchat_1_1 observeKey: '{"ordered":false,"collectionName":"users","selector":{"_id":"xBQnPDwZAbcjsmrgA","services.resume.loginTokens.hashedToken":"Gywf83hG4ISAxOVq7dHhpPqZHafbRsoOKPfla0b/b6w="},"options":{"transform":null,"fields":{"_id":1}}}',
May 12th 2020, 16:22:28.894 s-rc-srv-02 rocketchat_rocketchat_1_1 writesToCommitWhenWeReachSteadyLength: 0,
May 12th 2020, 16:22:28.894 s-rc-srv-02 rocketchat_rocketchat_1_1 Exception in setInterval callback: SwitchedToQuery {}
May 12th 2020, 16:22:28.898 s-rc-srv-02 rocketchat_rocketchat_1_1 cursorDescription: '{"collectionName":"users","selector":{"_id":"xBQnPDwZAbcjsmrgA","services.resume.loginTokens.hashedToken":"Gywf83hG4ISAxOVq7dHhpPqZHafbRsoOKPfla0b/b6w="},"options":{"transform":null,"fields":{"_id":1}}}'
May 12th 2020, 16:22:28.898 s-rc-srv-02 rocketchat_rocketchat_1_1 }
May 12th 2020, 16:22:29.989 s-rc-srv-01 rocketchat_rocketchat_1_1 observeKey: '{"ordered":false,"collectionName":"users","selector":{"_id":"98W6NgPBSeop2hBLb"},"options":{"transform":null,"fields":{"profile":1,"username":1,"emails":1}}}',
May 12th 2020, 16:22:29.989 s-rc-srv-01 rocketchat_rocketchat_1_1 TIMEOUT QUERY OPERATION {
May 12th 2020, 16:22:29.989 s-rc-srv-01 rocketchat_rocketchat_1_1 writesToCommitWhenWeReachSteadyLength: 0,
May 12th 2020, 16:22:29.991 s-rc-srv-01 rocketchat_rocketchat_1_1 cursorDescription: '{"collectionName":"users","selector":{"_id":"98W6NgPBSeop2hBLb"},"options":{"transform":null,"fields":{"profile":1,"username":1,"emails":1}}}'
May 12th 2020, 16:22:29.992 s-rc-srv-01 rocketchat_rocketchat_1_1 Exception in setInterval callback: SwitchedToQuery {}
May 12th 2020, 16:22:29.992 s-rc-srv-01 rocketchat_rocketchat_1_1 }
May 12th 2020, 16:22:45.350 s-rc-srv-03 rocketchat_rocketchat_1_1 TIMEOUT QUERY OPERATION {
May 12th 2020, 16:22:45.350 s-rc-srv-03 rocketchat_rocketchat_1_1 Exception in setInterval callback: SwitchedToQuery {}
May 12th 2020, 16:22:45.350 s-rc-srv-03 rocketchat_rocketchat_1_1 observeKey: '{"ordered":false,"collectionName":"users","selector":{"_id":"nECKmxu9bf6fzJ3Bw","services.resume.loginTokens.hashedToken":"aeyFomNlNNmDAhlNHKLfn2yo2L+uOG/YUgsONl1u/OY="},"options":{"transform":null,"fields":{"_id":1}}}',
May 12th 2020, 16:22:45.351 s-rc-srv-03 rocketchat_rocketchat_1_1 writesToCommitWhenWeReachSteadyLength: 0,
May 12th 2020, 16:22:45.351 s-rc-srv-03 rocketchat_rocketchat_1_1 cursorDescription: '{"collectionName":"users","selector":{"_id":"nECKmxu9bf6fzJ3Bw","services.resume.loginTokens.hashedToken":"aeyFomNlNNmDAhlNHKLfn2yo2L+uOG/YUgsONl1u/OY="},"options":{"transform":null,"fields":{"_id":1}}}'
May 12th 2020, 16:22:45.351 s-rc-srv-03 rocketchat_rocketchat_1_1 }
May 12th 2020, 16:22:45.685 s-rc-srv-03 rocketchat_rocketchat_3_1 TIMEOUT QUERY OPERATION {
May 12th 2020, 16:22:45.686 s-rc-srv-03 rocketchat_rocketchat_3_1 }
May 12th 2020, 16:22:45.686 s-rc-srv-03 rocketchat_rocketchat_3_1 observeKey: '{"ordered":false,"collectionName":"users","selector":{"_id":"y8BLGgdTpDR2NG4wf"},"options":{"transform":null,"fields":{"profile":1,"username":1,"emails":1}}}',
May 12th 2020, 16:22:45.686 s-rc-srv-03 rocketchat_rocketchat_3_1 Exception in setInterval callback: SwitchedToQuery {}
May 12th 2020, 16:22:45.686 s-rc-srv-03 rocketchat_rocketchat_3_1 cursorDescription: '{"collectionName":"users","selector":{"_id":"y8BLGgdTpDR2NG4wf"},"options":{"transform":null,"fields":{"profile":1,"username":1,"emails":1}}}'
May 12th 2020, 16:22:45.686 s-rc-srv-03 rocketchat_rocketchat_3_1 writesToCommitWhenWeReachSteadyLength: 0,
May 12th 2020, 16:22:45.758 s-rc-srv-03 rocketchat_rocketchat_2_1 TIMEOUT QUERY OPERATION {
May 12th 2020, 16:22:45.758 s-rc-srv-03 rocketchat_rocketchat_2_1 observeKey: '{"ordered":false,"collectionName":"users","selector":{"_id":"krtSHRmbAHvGRA779"},"options":{"transform":null,"fields":{"profile":1,"username":1,"emails":1}}}',
May 12th 2020, 16:22:45.760 s-rc-srv-03 rocketchat_rocketchat_2_1 writesToCommitWhenWeReachSteadyLength: 0,
May 12th 2020, 16:22:45.760 s-rc-srv-03 rocketchat_rocketchat_2_1 Exception in setInterval callback: SwitchedToQuery {}
May 12th 2020, 16:22:45.764 s-rc-srv-03 rocketchat_rocketchat_2_1 cursorDescription: '{"collectionName":"users","selector":{"_id":"krtSHRmbAHvGRA779"},"options":{"transform":null,"fields":{"profile":1,"username":1,"emails":1}}}'
May 12th 2020, 16:22:45.764 s-rc-srv-03 rocketchat_rocketchat_2_1 }
May 12th 2020, 16:22:45.803 s-rc-srv-03 rocketchat_rocketchat_4_1 writesToCommitWhenWeReachSteadyLength: 0,
May 12th 2020, 16:22:45.803 s-rc-srv-03 rocketchat_rocketchat_4_1 TIMEOUT QUERY OPERATION {
May 12th 2020, 16:22:45.803 s-rc-srv-03 rocketchat_rocketchat_4_1 observeKey: '{"ordered":false,"collectionName":"users","selector":{"_id":"hEo3WwtG4e3n4wW6j","services.resume.loginTokens.hashedToken":"9ZhsBZh5jV4mHAX5acPPf8XAGPFJJFSW9IF7EqaFKck="},"options":{"transform":null,"fields":{"_id":1}}}',
May 12th 2020, 16:22:45.803 s-rc-srv-03 rocketchat_rocketchat_4_1 cursorDescription: '{"collectionName":"users","selector":{"_id":"hEo3WwtG4e3n4wW6j","services.resume.loginTokens.hashedToken":"9ZhsBZh5jV4mHAX5acPPf8XAGPFJJFSW9IF7EqaFKck="},"options":{"transform":null,"fields":{"_id":1}}}'
May 12th 2020, 16:22:45.804 s-rc-srv-03 rocketchat_rocketchat_4_1 }
May 12th 2020, 16:22:45.820 s-rc-srv-03 rocketchat_rocketchat_4_1 Exception in setInterval callback: SwitchedToQuery {}
May 12th 2020, 16:23:17.117 s-rc-srv-01 rocketchat_rocketchat_3_1 TIMEOUT QUERY OPERATION {
May 12th 2020, 16:23:17.117 s-rc-srv-01 rocketchat_rocketchat_3_1 Exception in setInterval callback: SwitchedToQuery {}
May 12th 2020, 16:23:17.118 s-rc-srv-01 rocketchat_rocketchat_3_1 }
May 12th 2020, 16:23:17.118 s-rc-srv-01 rocketchat_rocketchat_3_1 observeKey: '{"ordered":false,"collectionName":"users","selector":{"_id":"HSzZdmzkMHAHBG5hu","services.resume.loginTokens.hashedToken":"0LTmQRZdkIILMw9EYZ5r2PYHv9VU2vh/Wql6l2gTMDk="},"options":{"transform":null,"fields":{"_id":1}}}',
May 12th 2020, 16:23:17.118 s-rc-srv-01 rocketchat_rocketchat_3_1 writesToCommitWhenWeReachSteadyLength: 0,
May 12th 2020, 16:23:17.118 s-rc-srv-01 rocketchat_rocketchat_3_1 cursorDescription: '{"collectionName":"users","selector":{"_id":"HSzZdmzkMHAHBG5hu","services.resume.loginTokens.hashedToken":"0LTmQRZdkIILMw9EYZ5r2PYHv9VU2vh/Wql6l2gTMDk="},"options":{"transform":null,"fields":{"_id":1}}}'
May 12th 2020, 16:23:21.666 s-rc-srv-02 rocketchat_rocketchat_4_1 observeKey: '{"ordered":false,"collectionName":"users","selector":{"_id":"g68W5K3Q5FwuyQnw8","services.resume.loginTokens.hashedToken":"jxmytHybakLnVNtgu7ycBRaH+SPhX2rj7h/gBEknS+8="},"options":{"transform":null,"fields":{"_id":1}}}',
May 12th 2020, 16:23:21.666 s-rc-srv-02 rocketchat_rocketchat_4_1 writesToCommitWhenWeReachSteadyLength: 0,
May 12th 2020, 16:23:21.666 s-rc-srv-02 rocketchat_rocketchat_4_1 TIMEOUT QUERY OPERATION {
May 12th 2020, 16:23:21.667 s-rc-srv-02 rocketchat_rocketchat_4_1 Exception in setInterval callback: SwitchedToQuery {}
May 12th 2020, 16:23:21.669 s-rc-srv-02 rocketchat_rocketchat_4_1 cursorDescription: '{"collectionName":"users","selector":{"_id":"g68W5K3Q5FwuyQnw8","services.resume.loginTokens.hashedToken":"jxmytHybakLnVNtgu7ycBRaH+SPhX2rj7h/gBEknS+8="},"options":{"transform":null,"fields":{"_id":1}}}'
May 12th 2020, 16:23:21.671 s-rc-srv-02 rocketchat_rocketchat_4_1 }
May 12th 2020, 16:23:23.241 s-rc-srv-01 rocketchat_rocketchat_4_1 Exception in setInterval callback: SwitchedToQuery {}
May 12th 2020, 16:23:23.241 s-rc-srv-01 rocketchat_rocketchat_4_1 TIMEOUT QUERY OPERATION {
May 12th 2020, 16:23:23.241 s-rc-srv-01 rocketchat_rocketchat_4_1 observeKey: '{"ordered":false,"collectionName":"users","selector":{"_id":"At2dzfc7YS4yg3ojs"},"options":{"transform":null,"fields":{"profile":1,"username":1,"emails":1}}}',
May 12th 2020, 16:23:23.241 s-rc-srv-01 rocketchat_rocketchat_4_1 writesToCommitWhenWeReachSteadyLength: 0,
May 12th 2020, 16:23:23.242 s-rc-srv-01 rocketchat_rocketchat_4_1 cursorDescription: '{"collectionName":"users","selector":{"_id":"At2dzfc7YS4yg3ojs"},"options":{"transform":null,"fields":{"profile":1,"username":1,"emails":1}}}'
May 12th 2020, 16:23:23.243 s-rc-srv-01 rocketchat_rocketchat_4_1 }
May 12th 2020, 16:23:23.693 s-rc-srv-02 rocketchat_rocketchat_3_1 TIMEOUT QUERY OPERATION {
May 12th 2020, 16:23:23.694 s-rc-srv-02 rocketchat_rocketchat_3_1 Exception in setInterval callback: SwitchedToQuery {}
May 12th 2020, 16:23:23.696 s-rc-srv-02 rocketchat_rocketchat_3_1 observeKey: '{"ordered":false,"collectionName":"users","selector":{"_id":"6ydg24dsw9J26qSQB","services.resume.loginTokens.hashedToken":"PsBiNfaUg34NRarMG9ycEUVPYBcCv0g7oCV0WwIplqg="},"options":{"transform":null,"fields":{"_id":1}}}',
May 12th 2020, 16:23:23.697 s-rc-srv-02 rocketchat_rocketchat_3_1 writesToCommitWhenWeReachSteadyLength: 0,
May 12th 2020, 16:23:23.697 s-rc-srv-02 rocketchat_rocketchat_3_1 }
May 12th 2020, 16:23:23.697 s-rc-srv-02 rocketchat_rocketchat_3_1 cursorDescription: '{"collectionName":"users","selector":{"_id":"6ydg24dsw9J26qSQB","services.resume.loginTokens.hashedToken":"PsBiNfaUg34NRarMG9ycEUVPYBcCv0g7oCV0WwIplqg="},"options":{"transform":null,"fields":{"_id":1}}}'
May 12th 2020, 16:23:23.845 s-rc-srv-02 rocketchat_rocketchat_2_1 observeKey: '{"ordered":false,"collectionName":"users","selector":{"_id":"XuMfSDvsWxTQ9KvmE","services.resume.loginTokens.hashedToken":"DBFYPROmYUIppvfQ/ySBgW0k1AdRn+7CqInfIKvKLzE="},"options":{"transform":null,"fields":{"_id":1}}}',
May 12th 2020, 16:23:23.845 s-rc-srv-02 rocketchat_rocketchat_2_1 TIMEOUT QUERY OPERATION {
May 12th 2020, 16:23:23.846 s-rc-srv-02 rocketchat_rocketchat_2_1 writesToCommitWhenWeReachSteadyLength: 0,
May 12th 2020, 16:23:23.846 s-rc-srv-02 rocketchat_rocketchat_2_1 Exception in setInterval callback: SwitchedToQuery {}
May 12th 2020, 16:23:23.846 s-rc-srv-02 rocketchat_rocketchat_2_1 cursorDescription: '{"collectionName":"users","selector":{"_id":"XuMfSDvsWxTQ9KvmE","services.resume.loginTokens.hashedToken":"DBFYPROmYUIppvfQ/ySBgW0k1AdRn+7CqInfIKvKLzE="},"options":{"transform":null,"fields":{"_id":1}}}'
May 12th 2020, 16:23:23.846 s-rc-srv-02 rocketchat_rocketchat_2_1 }
May 12th 2020, 16:23:28.909 s-rc-srv-02 rocketchat_rocketchat_1_1 TIMEOUT QUERY OPERATION {
May 12th 2020, 16:23:28.909 s-rc-srv-02 rocketchat_rocketchat_1_1 Exception in setInterval callback: SwitchedToQuery {}
May 12th 2020, 16:23:28.914 s-rc-srv-02 rocketchat_rocketchat_1_1 observeKey: '{"ordered":false,"collectionName":"users","selector":{"_id":"xBQnPDwZAbcjsmrgA"},"options":{"transform":null,"fields":{"profile":1,"username":1,"emails":1}}}',
May 12th 2020, 16:23:28.917 s-rc-srv-02 rocketchat_rocketchat_1_1 writesToCommitWhenWeReachSteadyLength: 0,
May 12th 2020, 16:23:28.918 s-rc-srv-02 rocketchat_rocketchat_1_1 cursorDescription: '{"collectionName":"users","selector":{"_id":"xBQnPDwZAbcjsmrgA"},"options":{"transform":null,"fields":{"profile":1,"username":1,"emails":1}}}'
May 12th 2020, 16:23:28.918 s-rc-srv-02 rocketchat_rocketchat_1_1 }
May 12th 2020, 16:23:29.991 s-rc-srv-01 rocketchat_rocketchat_1_1 TIMEOUT QUERY OPERATION {
May 12th 2020, 16:23:29.991 s-rc-srv-01 rocketchat_rocketchat_1_1 observeKey: '{"ordered":false,"collectionName":"users","selector":{"_id":"kRTqFuXe8PBi7h9CE"},"options":{"transform":null,"fields":{"profile":1,"username":1,"emails":1}}}',
May 12th 2020, 16:23:29.991 s-rc-srv-01 rocketchat_rocketchat_1_1 writesToCommitWhenWeReachSteadyLength: 0,
May 12th 2020, 16:23:29.991 s-rc-srv-01 rocketchat_rocketchat_1_1 Exception in setInterval callback: SwitchedToQuery {}
May 12th 2020, 16:23:29.992 s-rc-srv-01 rocketchat_rocketchat_1_1 cursorDescription: '{"collectionName":"users","selector":{"_id":"kRTqFuXe8PBi7h9CE"},"options":{"transform":null,"fields":{"profile":1,"username":1,"emails":1}}}'
May 12th 2020, 16:23:29.995 s-rc-srv-01 rocketchat_rocketchat_1_1 }
May 12th 2020, 16:23:45.376 s-rc-srv-03 rocketchat_rocketchat_1_1 TIMEOUT QUERY OPERATION {
May 12th 2020, 16:23:45.376 s-rc-srv-03 rocketchat_rocketchat_1_1 Exception in setInterval callback: SwitchedToQuery {}
May 12th 2020, 16:23:45.376 s-rc-srv-03 rocketchat_rocketchat_1_1 observeKey: '{"ordered":false,"collectionName":"users","selector":{"_id":"nECKmxu9bf6fzJ3Bw"},"options":{"transform":null,"fields":{"profile":1,"username":1,"emails":1}}}',
May 12th 2020, 16:23:45.377 s-rc-srv-03 rocketchat_rocketchat_1_1 writesToCommitWhenWeReachSteadyLength: 0,
May 12th 2020, 16:23:45.377 s-rc-srv-03 rocketchat_rocketchat_1_1 cursorDescription: '{"collectionName":"users","selector":{"_id":"nECKmxu9bf6fzJ3Bw"},"options":{"transform":null,"fields":{"profile":1,"username":1,"emails":1}}}'
May 12th 2020, 16:23:45.379 s-rc-srv-03 rocketchat_rocketchat_1_1 }
May 12th 2020, 16:23:45.705 s-rc-srv-03 rocketchat_rocketchat_3_1 observeKey: '{"ordered":false,"collectionName":"users","selector":{"_id":"yrnZXA2GmMs9mB35Y"},"options":{"transform":null,"fields":{"profile":1,"username":1,"emails":1}}}',
May 12th 2020, 16:23:45.705 s-rc-srv-03 rocketchat_rocketchat_3_1 writesToCommitWhenWeReachSteadyLength: 0,
May 12th 2020, 16:23:45.705 s-rc-srv-03 rocketchat_rocketchat_3_1 Exception in setInterval callback: SwitchedToQuery {}
May 12th 2020, 16:23:45.705 s-rc-srv-03 rocketchat_rocketchat_3_1 TIMEOUT QUERY OPERATION {
May 12th 2020, 16:23:45.706 s-rc-srv-03 rocketchat_rocketchat_3_1 }
May 12th 2020, 16:23:45.706 s-rc-srv-03 rocketchat_rocketchat_3_1 cursorDescription: '{"collectionName":"users","selector":{"_id":"yrnZXA2GmMs9mB35Y"},"options":{"transform":null,"fields":{"profile":1,"username":1,"emails":1}}}'
May 12th 2020, 16:23:45.775 s-rc-srv-03 rocketchat_rocketchat_2_1 TIMEOUT QUERY OPERATION {
May 12th 2020, 16:23:45.775 s-rc-srv-03 rocketchat_rocketchat_2_1 observeKey: '{"ordered":false,"collectionName":"users","selector":{"_id":"krtSHRmbAHvGRA779","services.resume.loginTokens.hashedToken":"DgCaKH1FmZ1hdiEWPnmYDDX0H0ZU/YK7+adlUnZv0AU="},"options":{"transform":null,"fields":{"_id":1}}}',
May 12th 2020, 16:23:45.776 s-rc-srv-03 rocketchat_rocketchat_2_1 Exception in setInterval callback: SwitchedToQuery {}
May 12th 2020, 16:23:45.776 s-rc-srv-03 rocketchat_rocketchat_2_1 writesToCommitWhenWeReachSteadyLength: 0,
May 12th 2020, 16:23:45.783 s-rc-srv-03 rocketchat_rocketchat_2_1 cursorDescription: '{"collectionName":"users","selector":{"_id":"krtSHRmbAHvGRA779","services.resume.loginTokens.hashedToken":"DgCaKH1FmZ1hdiEWPnmYDDX0H0ZU/YK7+adlUnZv0AU="},"options":{"transform":null,"fields":{"_id":1}}}'
May 12th 2020, 16:23:45.784 s-rc-srv-03 rocketchat_rocketchat_2_1 }
May 12th 2020, 16:23:45.817 s-rc-srv-03 rocketchat_rocketchat_4_1 observeKey: '{"ordered":false,"collectionName":"users","selector":{"_id":"hEo3WwtG4e3n4wW6j"},"options":{"transform":null,"fields":{"profile":1,"username":1,"emails":1}}}',
May 12th 2020, 16:23:45.817 s-rc-srv-03 rocketchat_rocketchat_4_1 Exception in setInterval callback: SwitchedToQuery {}
May 12th 2020, 16:23:45.817 s-rc-srv-03 rocketchat_rocketchat_4_1 TIMEOUT QUERY OPERATION {
May 12th 2020, 16:23:45.821 s-rc-srv-03 rocketchat_rocketchat_4_1 cursorDescription: '{"collectionName":"users","selector":{"_id":"hEo3WwtG4e3n4wW6j"},"options":{"transform":null,"fields":{"profile":1,"username":1,"emails":1}}}'
May 12th 2020, 16:23:45.821 s-rc-srv-03 rocketchat_rocketchat_4_1 }
May 12th 2020, 16:23:45.821 s-rc-srv-03 rocketchat_rocketchat_4_1 writesToCommitWhenWeReachSteadyLength: 0,
May 12th 2020, 16:24:17.127 s-rc-srv-01 rocketchat_rocketchat_3_1 observeKey: '{"ordered":false,"collectionName":"users","selector":{"_id":"SwtHndeXWFkYStap8"},"options":{"transform":null,"fields":{"profile":1,"username":1,"emails":1}}}',
May 12th 2020, 16:24:17.127 s-rc-srv-01 rocketchat_rocketchat_3_1 }
May 12th 2020, 16:24:17.127 s-rc-srv-01 rocketchat_rocketchat_3_1 writesToCommitWhenWeReachSteadyLength: 0,
May 12th 2020, 16:24:17.127 s-rc-srv-01 rocketchat_rocketchat_3_1 cursorDescription: '{"collectionName":"users","selector":{"_id":"SwtHndeXWFkYStap8"},"options":{"transform":null,"fields":{"profile":1,"username":1,"emails":1}}}'
May 12th 2020, 16:24:17.127 s-rc-srv-01 rocketchat_rocketchat_3_1 TIMEOUT QUERY OPERATION {
May 12th 2020, 16:24:17.127 s-rc-srv-01 rocketchat_rocketchat_3_1 Exception in setInterval callback: SwitchedToQuery {}
May 12th 2020, 16:24:21.677 s-rc-srv-02 rocketchat_rocketchat_4_1 TIMEOUT QUERY OPERATION {
May 12th 2020, 16:24:21.678 s-rc-srv-02 rocketchat_rocketchat_4_1 writesToCommitWhenWeReachSteadyLength: 0,
May 12th 2020, 16:24:21.678 s-rc-srv-02 rocketchat_rocketchat_4_1 }
May 12th 2020, 16:24:21.678 s-rc-srv-02 rocketchat_rocketchat_4_1 observeKey: '{"ordered":false,"collectionName":"users","selector":{"_id":"DNnQ9SYvyXWSD6WtM"},"options":{"transform":null,"fields":{"profile":1,"username":1,"emails":1}}}',
May 12th 2020, 16:24:21.678 s-rc-srv-02 rocketchat_rocketchat_4_1 Exception in setInterval callback: SwitchedToQuery {}
May 12th 2020, 16:24:21.678 s-rc-srv-02 rocketchat_rocketchat_4_1 cursorDescription: '{"collectionName":"users","selector":{"_id":"DNnQ9SYvyXWSD6WtM"},"options":{"transform":null,"fields":{"profile":1,"username":1,"emails":1}}}'
May 12th 2020, 16:24:23.250 s-rc-srv-01 rocketchat_rocketchat_4_1 TIMEOUT QUERY OPERATION {
May 12th 2020, 16:24:23.250 s-rc-srv-01 rocketchat_rocketchat_4_1 observeKey: '{"ordered":false,"collectionName":"users","selector":{"_id":"p9gMXDfcJRBGwsqfi"},"options":{"transform":null,"fields":{"profile":1,"username":1,"emails":1}}}',
May 12th 2020, 16:24:23.251 s-rc-srv-01 rocketchat_rocketchat_4_1 Exception in setInterval callback: SwitchedToQuery {}
May 12th 2020, 16:24:23.258 s-rc-srv-01 rocketchat_rocketchat_4_1 writesToCommitWhenWeReachSteadyLength: 0,
May 12th 2020, 16:24:23.259 s-rc-srv-01 rocketchat_rocketchat_4_1 cursorDescription: '{"collectionName":"users","selector":{"_id":"p9gMXDfcJRBGwsqfi"},"options":{"transform":null,"fields":{"profile":1,"username":1,"emails":1}}}'
May 12th 2020, 16:24:23.259 s-rc-srv-01 rocketchat_rocketchat_4_1 }
May 12th 2020, 16:24:23.722 s-rc-srv-02 rocketchat_rocketchat_3_1 observeKey: '{"ordered":false,"collectionName":"users","selector":{"_id":"bggjeMqXBoNo75z57"},"options":{"transform":null,"fields":{"profile":1,"username":1,"emails":1}}}',
May 12th 2020, 16:24:23.722 s-rc-srv-02 rocketchat_rocketchat_3_1 TIMEOUT QUERY OPERATION {
May 12th 2020, 16:24:23.722 s-rc-srv-02 rocketchat_rocketchat_3_1 Exception in setInterval callback: SwitchedToQuery {}
May 12th 2020, 16:24:23.727 s-rc-srv-02 rocketchat_rocketchat_3_1 writesToCommitWhenWeReachSteadyLength: 0,
May 12th 2020, 16:24:23.727 s-rc-srv-02 rocketchat_rocketchat_3_1 }
May 12th 2020, 16:24:23.727 s-rc-srv-02 rocketchat_rocketchat_3_1 cursorDescription: '{"collectionName":"users","selector":{"_id":"bggjeMqXBoNo75z57"},"options":{"transform":null,"fields":{"profile":1,"username":1,"emails":1}}}'
May 12th 2020, 16:24:23.853 s-rc-srv-02 rocketchat_rocketchat_2_1 TIMEOUT QUERY OPERATION {
May 12th 2020, 16:24:23.856 s-rc-srv-02 rocketchat_rocketchat_2_1 Exception in setInterval callback: SwitchedToQuery {}
May 12th 2020, 16:24:23.856 s-rc-srv-02 rocketchat_rocketchat_2_1 observeKey: '{"ordered":false,"collectionName":"users","selector":{"_id":"dczqjZRRsbbtmAtSP"},"options":{"transform":null,"fields":{"profile":1,"username":1,"emails":1}}}',
May 12th 2020, 16:24:23.857 s-rc-srv-02 rocketchat_rocketchat_2_1 writesToCommitWhenWeReachSteadyLength: 0,
May 12th 2020, 16:24:23.857 s-rc-srv-02 rocketchat_rocketchat_2_1 cursorDescription: '{"collectionName":"users","selector":{"_id":"dczqjZRRsbbtmAtSP"},"options":{"transform":null,"fields":{"profile":1,"username":1,"emails":1}}}'
May 12th 2020, 16:24:23.857 s-rc-srv-02 rocketchat_rocketchat_2_1 }
May 12th 2020, 16:24:28.947 s-rc-srv-02 rocketchat_rocketchat_1_1 observeKey: '{"ordered":false,"collectionName":"users","selector":{"_id":"xBQnPDwZAbcjsmrgA","services.resume.loginTokens.hashedToken":"Gywf83hG4ISAxOVq7dHhpPqZHafbRsoOKPfla0b/b6w="},"options":{"transform":null,"fields":{"_id":1}}}',
May 12th 2020, 16:24:28.947 s-rc-srv-02 rocketchat_rocketchat_1_1 TIMEOUT QUERY OPERATION {
May 12th 2020, 16:24:28.948 s-rc-srv-02 rocketchat_rocketchat_1_1 }
May 12th 2020, 16:24:28.948 s-rc-srv-02 rocketchat_rocketchat_1_1 writesToCommitWhenWeReachSteadyLength: 0,
May 12th 2020, 16:24:28.948 s-rc-srv-02 rocketchat_rocketchat_1_1 cursorDescription: '{"collectionName":"users","selector":{"_id":"xBQnPDwZAbcjsmrgA","services.resume.loginTokens.hashedToken":"Gywf83hG4ISAxOVq7dHhpPqZHafbRsoOKPfla0b/b6w="},"options":{"transform":null,"fields":{"_id":1}}}'
May 12th 2020, 16:24:28.948 s-rc-srv-02 rocketchat_rocketchat_1_1 Exception in setInterval callback: SwitchedToQuery {}
May 12th 2020, 16:24:30.011 s-rc-srv-01 rocketchat_rocketchat_1_1 observeKey: '{"ordered":false,"collectionName":"users","selector":{"_id":"PHb6TjN9cDaY7QfnK"},"options":{"transform":null,"fields":{"profile":1,"username":1,"emails":1}}}',
May 12th 2020, 16:24:30.011 s-rc-srv-01 rocketchat_rocketchat_1_1 Exception in setInterval callback: SwitchedToQuery {}
May 12th 2020, 16:24:30.011 s-rc-srv-01 rocketchat_rocketchat_1_1 writesToCommitWhenWeReachSteadyLength: 0,
May 12th 2020, 16:24:30.011 s-rc-srv-01 rocketchat_rocketchat_1_1 TIMEOUT QUERY OPERATION {
May 12th 2020, 16:24:30.013 s-rc-srv-01 rocketchat_rocketchat_1_1 cursorDescription: '{"collectionName":"users","selector":{"_id":"PHb6TjN9cDaY7QfnK"},"options":{"transform":null,"fields":{"profile":1,"username":1,"emails":1}}}'
May 12th 2020, 16:24:30.014 s-rc-srv-01 rocketchat_rocketchat_1_1 }
May 12th 2020, 16:24:45.390 s-rc-srv-03 rocketchat_rocketchat_1_1 TIMEOUT QUERY OPERATION {
May 12th 2020, 16:24:45.390 s-rc-srv-03 rocketchat_rocketchat_1_1 Exception in setInterval callback: SwitchedToQuery {}
May 12th 2020, 16:24:45.390 s-rc-srv-03 rocketchat_rocketchat_1_1 observeKey: '{"ordered":false,"collectionName":"users","selector":{"_id":"nECKmxu9bf6fzJ3Bw","services.resume.loginTokens.hashedToken":"aeyFomNlNNmDAhlNHKLfn2yo2L+uOG/YUgsONl1u/OY="},"options":{"transform":null,"fields":{"_id":1}}}',
May 12th 2020, 16:24:45.390 s-rc-srv-03 rocketchat_rocketchat_1_1 writesToCommitWhenWeReachSteadyLength: 0,
May 12th 2020, 16:24:45.391 s-rc-srv-03 rocketchat_rocketchat_1_1 cursorDescription: '{"collectionName":"users","selector":{"_id":"nECKmxu9bf6fzJ3Bw","services.resume.loginTokens.hashedToken":"aeyFomNlNNmDAhlNHKLfn2yo2L+uOG/YUgsONl1u/OY="},"options":{"transform":null,"fields":{"_id":1}}}'
May 12th 2020, 16:24:45.391 s-rc-srv-03 rocketchat_rocketchat_1_1 }
May 12th 2020, 16:24:45.722 s-rc-srv-03 rocketchat_rocketchat_3_1 TIMEOUT QUERY OPERATION {
May 12th 2020, 16:24:45.724 s-rc-srv-03 rocketchat_rocketchat_3_1 observeKey: '{"ordered":false,"collectionName":"users","selector":{"_id":"o3M8xGgKpi7PhdDpd"},"options":{"transform":null,"fields":{"profile":1,"username":1,"emails":1}}}',
May 12th 2020, 16:24:45.724 s-rc-srv-03 rocketchat_rocketchat_3_1 Exception in setInterval callback: SwitchedToQuery {}
May 12th 2020, 16:24:45.726 s-rc-srv-03 rocketchat_rocketchat_3_1 writesToCommitWhenWeReachSteadyLength: 0,
May 12th 2020, 16:24:45.726 s-rc-srv-03 rocketchat_rocketchat_3_1 cursorDescription: '{"collectionName":"users","selector":{"_id":"o3M8xGgKpi7PhdDpd"},"options":{"transform":null,"fields":{"profile":1,"username":1,"emails":1}}}'
May 12th 2020, 16:24:45.727 s-rc-srv-03 rocketchat_rocketchat_3_1 }
May 12th 2020, 16:24:45.774 s-rc-srv-03 rocketchat_rocketchat_2_1 TIMEOUT QUERY OPERATION {
May 12th 2020, 16:24:45.775 s-rc-srv-03 rocketchat_rocketchat_2_1 Exception in setInterval callback: SwitchedToQuery {}
May 12th 2020, 16:24:45.775 s-rc-srv-03 rocketchat_rocketchat_2_1 observeKey: '{"ordered":false,"collectionName":"users","selector":{"_id":"tT9BD9L79S9RcGAm5"},"options":{"transform":null,"fields":{"profile":1,"username":1,"emails":1}}}',
May 12th 2020, 16:24:45.779 s-rc-srv-03 rocketchat_rocketchat_2_1 }
May 12th 2020, 16:24:45.779 s-rc-srv-03 rocketchat_rocketchat_2_1 writesToCommitWhenWeReachSteadyLength: 0,
May 12th 2020, 16:24:45.779 s-rc-srv-03 rocketchat_rocketchat_2_1 cursorDescription: '{"collectionName":"users","selector":{"_id":"tT9BD9L79S9RcGAm5"},"options":{"transform":null,"fields":{"profile":1,"username":1,"emails":1}}}'
May 12th 2020, 16:24:45.843 s-rc-srv-03 rocketchat_rocketchat_4_1 Exception in setInterval callback: SwitchedToQuery {}
May 12th 2020, 16:24:45.843 s-rc-srv-03 rocketchat_rocketchat_4_1 TIMEOUT QUERY OPERATION {
May 12th 2020, 16:24:45.843 s-rc-srv-03 rocketchat_rocketchat_4_1 observeKey: '{"ordered":false,"collectionName":"users","selector":{"_id":"hEo3WwtG4e3n4wW6j","services.resume.loginTokens.hashedToken":"9ZhsBZh5jV4mHAX5acPPf8XAGPFJJFSW9IF7EqaFKck="},"options":{"transform":null,"fields":{"_id":1}}}',
May 12th 2020, 16:24:45.844 s-rc-srv-03 rocketchat_rocketchat_4_1 writesToCommitWhenWeReachSteadyLength: 0,
May 12th 2020, 16:24:45.844 s-rc-srv-03 rocketchat_rocketchat_4_1 cursorDescription: '{"collectionName":"users","selector":{"_id":"hEo3WwtG4e3n4wW6j","services.resume.loginTokens.hashedToken":"9ZhsBZh5jV4mHAX5acPPf8XAGPFJJFSW9IF7EqaFKck="},"options":{"transform":null,"fields":{"_id":1}}}'
May 12th 2020, 16:24:45.844 s-rc-srv-03 rocketchat_rocketchat_4_1 }
May 12th 2020, 16:25:17.146 s-rc-srv-01 rocketchat_rocketchat_3_1 TIMEOUT QUERY OPERATION {
May 12th 2020, 16:25:17.147 s-rc-srv-01 rocketchat_rocketchat_3_1 observeKey: '{"ordered":false,"collectionName":"users","selector":{"_id":"SbcETbW6e7aG2EYG8"},"options":{"transform":null,"fields":{"profile":1,"username":1,"emails":1}}}',
May 12th 2020, 16:25:17.147 s-rc-srv-01 rocketchat_rocketchat_3_1 }
May 12th 2020, 16:25:17.147 s-rc-srv-01 rocketchat_rocketchat_3_1 Exception in setInterval callback: SwitchedToQuery {}
May 12th 2020, 16:25:17.147 s-rc-srv-01 rocketchat_rocketchat_3_1 cursorDescription: '{"collectionName":"users","selector":{"_id":"SbcETbW6e7aG2EYG8"},"options":{"transform":null,"fields":{"profile":1,"username":1,"emails":1}}}'
May 12th 2020, 16:25:17.147 s-rc-srv-01 rocketchat_rocketchat_3_1 writesToCommitWhenWeReachSteadyLength: 0,
May 12th 2020, 16:25:21.699 s-rc-srv-02 rocketchat_rocketchat_4_1 Exception in setInterval callback: SwitchedToQuery {}
May 12th 2020, 16:25:21.699 s-rc-srv-02 rocketchat_rocketchat_4_1 TIMEOUT QUERY OPERATION {
May 12th 2020, 16:25:21.702 s-rc-srv-02 rocketchat_rocketchat_4_1 observeKey: '{"ordered":false,"collectionName":"users","selector":{"_id":"YCB3oqZ6LYh6tXuJY"},"options":{"transform":null,"fields":{"profile":1,"username":1,"emails":1}}}',
May 12th 2020, 16:25:21.702 s-rc-srv-02 rocketchat_rocketchat_4_1 cursorDescription: '{"collectionName":"users","selector":{"_id":"YCB3oqZ6LYh6tXuJY"},"options":{"transform":null,"fields":{"profile":1,"username":1,"emails":1}}}'
May 12th 2020, 16:25:21.702 s-rc-srv-02 rocketchat_rocketchat_4_1 writesToCommitWhenWeReachSteadyLength: 0,
May 12th 2020, 16:25:21.703 s-rc-srv-02 rocketchat_rocketchat_4_1 }
May 12th 2020, 16:25:23.256 s-rc-srv-01 rocketchat_rocketchat_4_1 TIMEOUT QUERY OPERATION {
May 12th 2020, 16:25:23.256 s-rc-srv-01 rocketchat_rocketchat_4_1 observeKey: '{"ordered":false,"collectionName":"users","selector":{"_id":"yvb7uuQYerYhG2cE7"},"options":{"transform":null,"fields":{"profile":1,"username":1,"emails":1}}}',
May 12th 2020, 16:25:23.256 s-rc-srv-01 rocketchat_rocketchat_4_1 Exception in setInterval callback: SwitchedToQuery {}
May 12th 2020, 16:25:23.256 s-rc-srv-01 rocketchat_rocketchat_4_1 writesToCommitWhenWeReachSteadyLength: 0,
May 12th 2020, 16:25:23.256 s-rc-srv-01 rocketchat_rocketchat_4_1 cursorDescription: '{"collectionName":"users","selector":{"_id":"yvb7uuQYerYhG2cE7"},"options":{"transform":null,"fields":{"profile":1,"username":1,"emails":1}}}'
May 12th 2020, 16:25:23.257 s-rc-srv-01 rocketchat_rocketchat_4_1 }
May 12th 2020, 16:25:23.722 s-rc-srv-02 rocketchat_rocketchat_3_1 writesToCommitWhenWeReachSteadyLength: 0,
May 12th 2020, 16:25:23.722 s-rc-srv-02 rocketchat_rocketchat_3_1 TIMEOUT QUERY OPERATION {
May 12th 2020, 16:25:23.722 s-rc-srv-02 rocketchat_rocketchat_3_1 observeKey: '{"ordered":false,"collectionName":"users","selector":{"_id":"bggjeMqXBoNo75z57","services.resume.loginTokens.hashedToken":"7EQrDHVE0sHfriQe1lv84oP8XvLK6LRElPaa06IMPc0="},"options":{"transform":null,"fields":{"_id":1}}}',
May 12th 2020, 16:25:23.722 s-rc-srv-02 rocketchat_rocketchat_3_1 Exception in setInterval callback: SwitchedToQuery {}
May 12th 2020, 16:25:23.723 s-rc-srv-02 rocketchat_rocketchat_3_1 cursorDescription: '{"collectionName":"users","selector":{"_id":"bggjeMqXBoNo75z57","services.resume.loginTokens.hashedToken":"7EQrDHVE0sHfriQe1lv84oP8XvLK6LRElPaa06IMPc0="},"options":{"transform":null,"fields":{"_id":1}}}'
May 12th 2020, 16:25:23.723 s-rc-srv-02 rocketchat_rocketchat_3_1 }
May 12th 2020, 16:25:23.864 s-rc-srv-02 rocketchat_rocketchat_2_1 TIMEOUT QUERY OPERATION {
May 12th 2020, 16:25:23.864 s-rc-srv-02 rocketchat_rocketchat_2_1 observeKey: '{"ordered":false,"collectionName":"users","selector":{"_id":"dczqjZRRsbbtmAtSP","services.resume.loginTokens.hashedToken":"62eq+Ou/y+G42BIonypXV75Anuhs/5wor95wIcOjdUE="},"options":{"transform":null,"fields":{"_id":1}}}',
May 12th 2020, 16:25:23.865 s-rc-srv-02 rocketchat_rocketchat_2_1 Exception in setInterval callback: SwitchedToQuery {}
May 12th 2020, 16:25:23.865 s-rc-srv-02 rocketchat_rocketchat_2_1 writesToCommitWhenWeReachSteadyLength: 0,
May 12th 2020, 16:25:23.872 s-rc-srv-02 rocketchat_rocketchat_2_1 cursorDescription: '{"collectionName":"users","selector":{"_id":"dczqjZRRsbbtmAtSP","services.resume.loginTokens.hashedToken":"62eq+Ou/y+G42BIonypXV75Anuhs/5wor95wIcOjdUE="},"options":{"transform":null,"fields":{"_id":1}}}'
May 12th 2020, 16:25:23.874 s-rc-srv-02 rocketchat_rocketchat_2_1 }
May 12th 2020, 16:25:28.980 s-rc-srv-02 rocketchat_rocketchat_1_1 observeKey: '{"ordered":false,"collectionName":"users","selector":{"_id":"iG2DZ2GF7qhvsJahB"},"options":{"transform":null,"fields":{"profile":1,"username":1,"emails":1}}}',
May 12th 2020, 16:25:28.980 s-rc-srv-02 rocketchat_rocketchat_1_1 TIMEOUT QUERY OPERATION {
May 12th 2020, 16:25:28.981 s-rc-srv-02 rocketchat_rocketchat_1_1 writesToCommitWhenWeReachSteadyLength: 0,
May 12th 2020, 16:25:28.981 s-rc-srv-02 rocketchat_rocketchat_1_1 Exception in setInterval callback: SwitchedToQuery {}
May 12th 2020, 16:25:28.981 s-rc-srv-02 rocketchat_rocketchat_1_1 cursorDescription: '{"collectionName":"users","selector":{"_id":"iG2DZ2GF7qhvsJahB"},"options":{"transform":null,"fields":{"profile":1,"username":1,"emails":1}}}'
May 12th 2020, 16:25:28.985 s-rc-srv-02 rocketchat_rocketchat_1_1 }
May 12th 2020, 16:25:30.032 s-rc-srv-01 rocketchat_rocketchat_1_1 observeKey: '{"ordered":false,"collectionName":"users","selector":{"_id":"wxqhYwrrNSH3yyaYN","services.resume.loginTokens.hashedToken":"LUixSxIyCJagMGAPP/rz203yo809tIYZ9lCDcCC4c7A="},"options":{"transform":null,"fields":{"_id":1}}}',
May 12th 2020, 16:25:30.032 s-rc-srv-01 rocketchat_rocketchat_1_1 Exception in setInterval callback: SwitchedToQuery {}
And yesterday again.. two times... without users load...
Nginx requests

Network

RAM

CPU

DB

NodeJS




OpLog

Methods

Subscriptions

Callbacks (why disabled 2fa so much?)

Hooks

REST API Calls

These two options helping a lot on reboot:

That settings disables stream-notify-logged witch amount consume resources a lot.
But in crash moment Admin UI is not usable, so we decided to set that options in DB with:
db.rocketchat_settings.update({"_id":"Troubleshoot_Disable_Notifications"},{$set:{"value":true}})
db.rocketchat_settings.update({"_id":"Troubleshoot_Disable_Presence_Broadcast"},{$set:{"value":true}})
But I see that it doesn't work well. Rocket Chat instances do not re-read that settings from DB, so Admin UI manipulations are only one guaranteed way to turn that options on.
@sampaiodiego how we can apply that two settings from DB (without unreliable in crash moments Admin UI)?
Have you considered that perhaps someone malicious is targeting your instance? nginx req/s is really high. You could analyze the access logs for common patterns.
Have you considered that perhaps someone malicious is targeting your instance? nginx req/s is really high. You could analyze the access logs for common patterns.
That high Nginx requests amount is a symptom for Rocket Chat unavailability - clients are downgraded to SockJS and do a lot of POST requests like described here https://github.com/RocketChat/Rocket.Chat/issues/17559
But what caused that unavailability with high resources load - that is the question!
That weekend we reconfigured our deployment a bit.
Now we have 25 instances in docker on 5 CentOS7 servers with one nginx with IP_HASH for sticky sessions on separate server.
And I configured DISABLE_PRESENCE_MONITOR=no only on first instance on first server, the others have DISABLE_PRESENCE_MONITOR=yes
And before any instance reboot or other maintenance I enable option Troubleshoot_Disable_Presence_Broadcast and all goes rather easy and faster.
Will see...
Any news ?
Looks like RocketChat continues to be developed without considering this bug ._.
How to know if we can make the update to 3.x ?
Any news ?
Hi @Kayoku
After that changes and for now all seem to be stable. No any sporadic peaks in resource load.
Today I noticed, that Poll application is disabled again. And I think that Poll app can be somehow the reason for all that crashed.
But not poll app itself but apps-engine.
That issue can clarify my thoughts.
Tomorrow I will enable Poll app again and will check system stability.
@benedikt-wegmann @bbrauns do you use Poll app or any other app in your deployment?
@ankar84 I had to check but we have poll bot.js (https://gist.github.com/sampaiodiego/db4b60717e7ac0051024dde23c6a902e) enabled in our service but hardly anybody seems to use it. The list of Apps in the Admin UI is empty though. :monocle_face:
Now we have 25 instances in docker on 5 CentOS7 servers with one nginx with IP_HASH for sticky sessions on separate server.
And I configured DISABLE_PRESENCE_MONITOR=no only on first instance on first server, the others have DISABLE_PRESENCE_MONITOR=yes
And before any instance reboot or other maintenance I enable option Troubleshoot_Disable_Presence_Broadcast and all goes rather easy and faster.
After these changes I can say that we have 2 weeks of stability and good performance of service.
One thing - Memory leak problem (#16586 and #13602 ) caused us to restart every of 25 instances at sunday night in 5 minuted interval for each.

I'm not sure that DISABLE_PRESENCE_MONITOR increased stability in our case. I think that amount of instances did. Now each instance serves less users and that is good for our stability and performance.
@ankar84 First of all: impressive, top-notch monitoring! π
Do you use the HAProxy configuration that @bbrauns shared with you (if he did)? At that time there was a mistake and it didn't have session stickiness configured. π
Would you mind sharing your webserver configuration here as well?
Hi @bbrauns, could you share yours HAproxy config. We also think about HAproxy and working config can be helpful
@emikolajczak This is our Haproxy Config, serving 26 Rocket.Chat Docker instances on one large host. Haproxy itself is also in Docker.
At that moment issue solved with:
Some issues are still in place, but with all that workarounds and technics Rocket Chat looks stable and with pretty good performance for us and our users.
that's good to hear, thanks for letting us know @ankar84 .. having to restart the instances due the memory leak is something we know about and hopefully we'll have something in place to fix it in the near future.
Most helpful comment
At that moment issue solved with:
Some issues are still in place, but with all that workarounds and technics Rocket Chat looks stable and with pretty good performance for us and our users.