There are sometimes days that the pull queue is extremely high. Right now it's over the 5 million. When I take some samples, they are for 99% remote deletions (ActivityPub::LowPriorityDeliveryWorker). I've set the number of Sidekiq threads to 1000, and that is normally high enough. The server doesn't have any problems with a high pull queue, cause all other queues are processed normal.
But some more important tasks than remote deletions (that also use the pull queue) are delayed to much, like:
backup archives:
suspensions:
Maybe it's better to create a queue with an even lower priority for the remote toot deletions. So local low priorities have a higher priority than remote low priorities.
v2.9.3
I'm all for a dedicated delete queue.
Also the local deletions are delayed, cause it's in the same queue as the remote deletions. We absolutely need a local low priority queue, that is one priority higher than the remote deletions.
Sorry to mention you @Gargron , but this is a real issue.
If we can make authorized-fetch-mode on-by-default, we would no longer need to forward deletes (which is what the low-priority queue is responsible for in this issue) because the original instance would already know all inboxes that could have fetched a post.
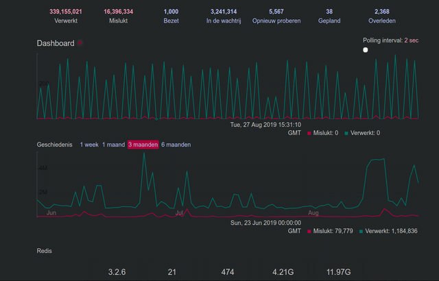
@Gargron Thank you for replying. I don't know what 'authorized-fetch-mode' is and if it's possible to use it already, but anything that fixes this queue issue is welcome. See my little Sidekiq screencast for an example.

@Gargron Sorry to bother you again, but I found another case why it's important to fix this ASAP:
When the pull queue is high, it's delaying the local deletions as well as said earlier. But that means that 'delete and re-draft' is at that moment completely broken. Yesterday I had a bunch of deleted drafts still hanging on the local timeline for hours.
Sidekiq's queue extremely high again. I almost want to empty the queue. Any progress on this @Gargron ? You talked about authorized-fetch-mode on-by-default. Does that that mean it is already available?

You talked about authorized-fetch-mode on-by-default. Does that that mean it is already available?
Authorized fetch mode is available, but it cannot become the default until 3.0 is released and installed on most servers. After that, delete forwarding can be disabled.
cc @ThibG @nightpool
@Gargron Thank you for your explanation. Can it be turned on manually? Or doesn't that solve anything on my side?
You can comment out forward_for_reblogs! and forward_for_replies! lines from app/lib/activitypub/activity/delete.rb
@Gargron Thanks, but does that solve the high queue numbers you think? So delete & re-draft works normal again?
These lines?
if @status.public_visibility? || @status.unlisted_visibility?
forward_for_reply <<<<<
forward_for_reblogs <<<<<
end
Yes
After 3.0.0 was released we had quite some time a reasonable low pull queue (mostly Chewy::Strategy::CustomSidekiq::Worker). Since yesterday though we had high numbers again. Mostly ActivityPub::LowPriorityDeliveryWorker.
Example:
"{\"@context\":[\"https://www.w3.org/ns/activitystreams\",{\"ostatus\":\"http://ostatus.org#\",\"atomUri\":\"ostatus:atomUri\"}],\"id\":\"https://mastodon.technology/users/xxxxxxx/statuses/yyyyyyyyyyyyyyyyyyy#delete\",\"type\":\"Delete\",\"actor\":\"https://mastodon.technology/users/xxxxxxx\",\"to\":[\"https://www.w3.org/ns/activitystreams#Public\"],\"object\":{\"id\":\"https://mastodon.technology/users/xxxxxxx/statuses/yyyyyyyyyyyyyyyyyyy\",\"type\":\"Tombstone\",\"atomUri\":\"https://mastodon.technology/users/xxxxxxx/statuses/yyyyyyyyyyyyyyyyyyy\"},\"signature\":{\"type\":\"RsaSignature2017\",\"creator\":\"https://mastodon.technology/users/xxxxxxx#main-key\",\"created\":\"2019-10-26T09:58:14Z\",\"signatureValue\":\"X0f0Es/zzzzzzzzzzzzzzzzzzzzzzzzzzzzzzzzzzzzzzzzzzzzzzzzzzzzzzzzzzzz+zzzzzzzzzzzzzzzzzzzzzzzzzzzzzzzzzzzzzzzzzzzzzzzzzzzzzzzzzzzzzzzzzzz+zzzzzzz/zzzzzzzz+zzzzzzzzzzzzzzzzzzzzzzzzzzzzzzzzzzzzzzzzzzzzzzzzzzzzzzzzzzzzzzzzzzzzzzzzzzzzzzzzz/zzzzzzzzzzzzzzzzzzzzzzzzzzzz/zzzzzzzzzzzzzzzzzzzzzzzzzzzzzzzzzzz/zzzzzzzz+zzzzzzzzzzzzzzzzzzzzzzzzzzzzzzzzz==\"}}", 191680, "https://social.hatthieves.es/inbox"

@Gargron The pull queue is now much to high. See the rest of the recent comments in this issue. What to do about this on short terms and long terms?


This is getting ridiculous.

@jeroenpraat there's no one size fits all solution to queue congestion. figure out what is getting backed up, why (a slow external service? a lot of jobs enqueued by one person?) and address it by taking jobs out of the queue.
What's the breakdown of jobs in your queue? What's the histogram of worker classes?
@nightpool There are millions of pull jobs. How to see what is causing it? There is no way in Sidekiq to filter jobs or to make rapports.
@jeroenpraat https://github.com/mperham/sidekiq/wiki/API
@nightpool You expect me to use a raw API? I don't have access to my desktop now anyway, so doing this on a smartphone is impossible. Hopefully @Gargron has a better solution.
Right know I see tons of delete jobs from @Gargron in the pull queue. Emptying the pull queue doesn't really help, cause new jobs arrive as crazy again
I am experiencing the same on mstdn.jp right now. Any solutions? New delete requests are arriving like crazy.
I am experiencing the same on mstdn.jp right now. Any solutions? New delete requests are arriving like
I am experiencing the same on mstdn.jp right now. Any solutions? New delete requests are arriving like crazy.
For me this is solved. I'd split the queues in 3 separate processes. But also, your instance is probably to full.
I am experiencing the same on mstdn.jp right now. Any solutions? New delete requests are arriving like crazy.
For me this is solved. I'd split the queues in 3 separate processes. But also, your instance is probably to full.
Thanks for the reply! It was quite weird that the same request flooded our server and I couldn't find a way to stop it but flush the redis db. I tried to empty the pull queue but it couldn't stop the requesting from coming in. The redis memory usage went up to 35GB and I thought it was time to flush it. Has anyone seen such behaviors before, receiving the same delete request over and over again?
Most helpful comment
I'm all for a dedicated delete queue.