Мой случай очень похож на данный:
https://github.com/ClickHouse/clickhouse-go/issues/93
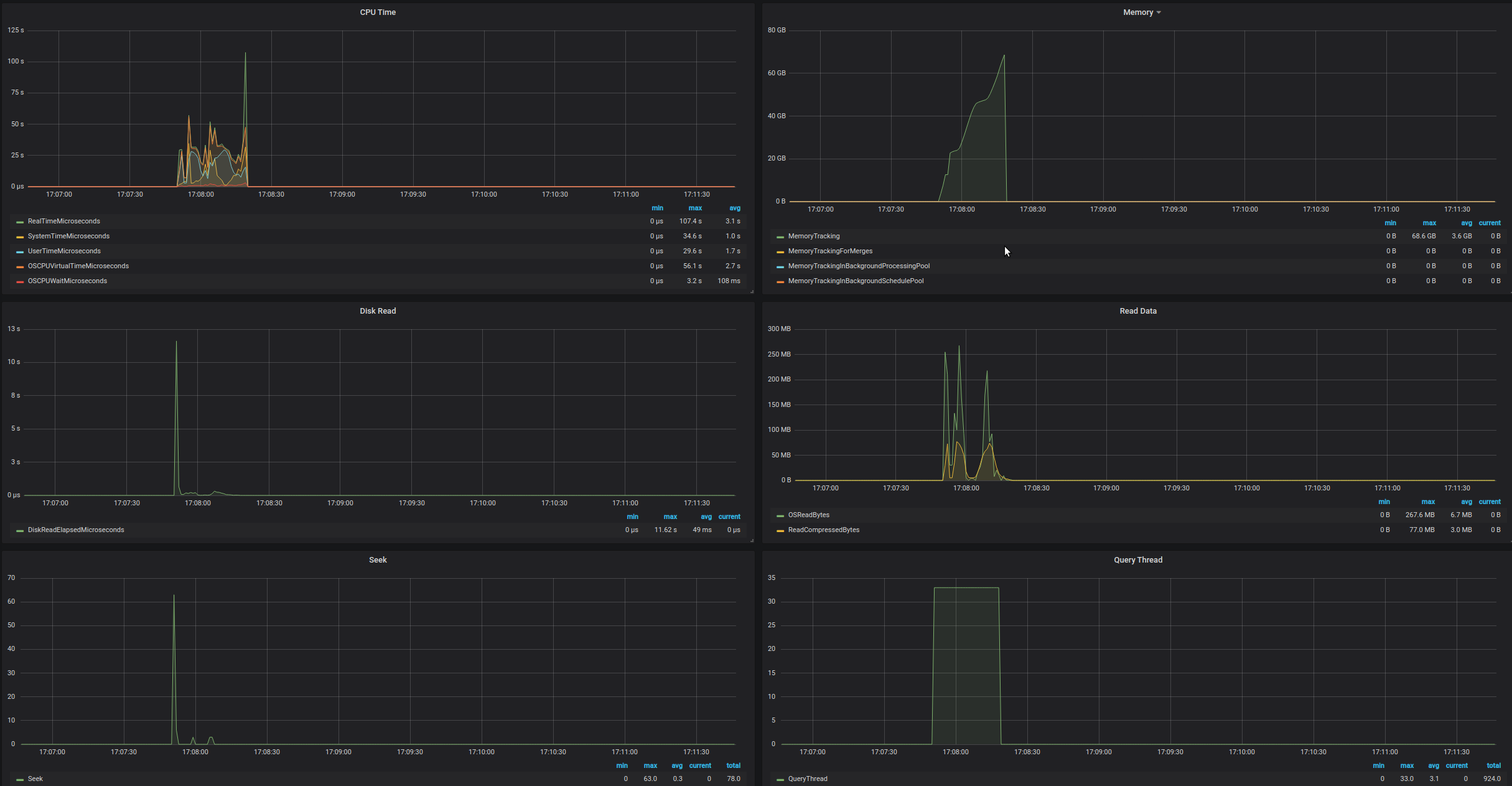
Если в ходе выполнения запроса происходит ошибка, то память, выделенная запросу, не освобождается.
О таблице.
Схема создания:
CREATE TABLE vk.posts
(
ctime DateTime,
date DateTime,
post_id Int64,
from_id Int64,
owner_id Int64,
comments_count Int32,
likes_count Int32,
reposts_count Int32,
views_count UInt32,
text Nullable(String),
signed_by Nullable(Int64),
post_type String,
reposted_from_owner_id Nullable(Int64),
reposted_from_post_id Nullable(Int64),
geo UInt8,
geo_lat Nullable(Float64),
geo_lon Nullable(Float64),
geo_hash Nullable(String),
photo_attachments Nested (
owner_id Int64,
photo_id Int64,
size Int64,
url String,
geo_lat Nullable(Float64),
geo_lon Nullable(Float64),
geo_hash Nullable(String)
),
video_attachments Nested (
owner_id Int64,
video_id Int64,
views UInt32
),
audio_attachments Nested (
owner_id Int64,
audio_id String,
artist String,
title String
),
doc_attachments Nested (
owner_id Int64,
doc_id Int64,
title String,
size Int64,
url String,
type Nullable(Int16)
),
link_attachments Nested (
title String,
url String
),
page_attachments Nested (
group_id Int64,
page_id Int64
),
sticker_attachments Nested (
sticker_id Int64
),
photos_attachments_count Int32,
videos_attachments_count Int32,
audios_attachments_count Int32,
docs_attachments_count Int32,
links_attachments_count Int32,
pages_attachments_count Int32,
stickers_attachments_count Int32
)
ENGINE = ReplacingMergeTree(ctime)
PARTITION BY toYear(date)
PRIMARY KEY (owner_id, post_id)
ORDER BY (owner_id, post_id)
SETTINGS
index_granularity=4096;
Характеристики лежащих в ней данных:

Настройки используются дефолтные, однако изменен параметр max_memory_usage увеличенный до 64.0 Гб.
Пример запроса, который падает с исключением и само выбрасываемое исключение:

Также прикладываю скриншоты из htop до выполнения запроса, после выполнения запроса, и спустя ещё 30 минут после исключения. Всё это время память остаётся занятой.
До

После

Спустя ещё 30 минут

Помимо этого, КХ отправлял статистику в Graphite. На скриншоте ниже чётко видно время начала запроса и его окончания. Однако, почему-то есть рассогласованность. Судя по графикам, КХ освободил память (хотя это не так).

Processlist КХ пустой:

Прикладываю фрагмент лога, записанный во время выполнения запроса.
query_log.txt
КХ может не освобождать и после успешного запроса (кеширование в аллокаторе).
КХ может не освобождать и после успешного запроса (кеширование в аллокаторе).
- наблюдается ли рост если этот запрос с ошибкой повторить многократно?
- наблюдается ли рост если этот запрос без ошибки (модифицированный или с другими max_memory_usage) повторить многократно?
В обоих случаях рост не наблюдается.
Возможно ли как-то влиять с помощью настроек на кеширование в аллокаторе?
Возможно ли как-то влиять с помощью настроек на кеширование в аллокаторе?
Какой в этом смысл? Да КХ не отдает память, это сделано специально чтобы не тратить время на аллокацию.
Какой в этом смысл? Да КХ не отдает память, это сделано специально чтобы не тратить время на аллокацию.
Из-за этого за ним иногда приходит oom-killer
Какой в этом смысл? Да КХ не отдает память, это сделано специально чтобы не тратить время на аллокацию.
Из-за этого за ним иногда приходит oom-killer
Не вижу связи. oom-killer приходит потому что КХ аллоцирует память, а не потому что он не деаллоцирует.
Лимитируйте максимальное потребление в районе 75% (60%) от имеющегося ОЗУ, с помощью параметров max_memory_usage/max_memory_usage_for_user/max_memory_usage_for_all_queries
Чтобы groupby/orderby выполнялись при лимитированном размере, установите max_bytes_before_external_sort/max_bytes_before_external_group_by в половину от max_memory_usage
Most helpful comment
Не вижу связи. oom-killer приходит потому что КХ аллоцирует память, а не потому что он не деаллоцирует.
Лимитируйте максимальное потребление в районе 75% (60%) от имеющегося ОЗУ, с помощью параметров max_memory_usage/max_memory_usage_for_user/max_memory_usage_for_all_queries
Чтобы groupby/orderby выполнялись при лимитированном размере, установите max_bytes_before_external_sort/max_bytes_before_external_group_by в половину от max_memory_usage