Reproduction Steps:
Expected behavior:
Observed behavior:
Che version: 6.9.0
OS and version: Fedora 28
Che install: OCP-multiuser
Docker version: 17.09
API docker version: 1.32
Additional information:
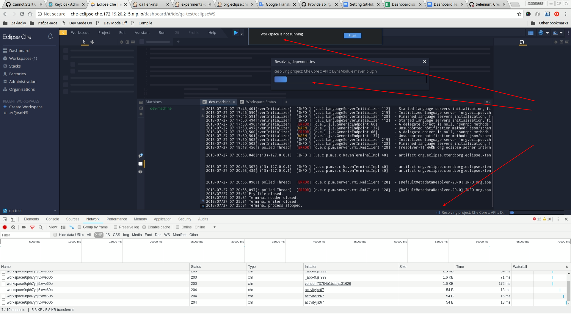
screenshot:

@vinokurig @vparfonov seems https://github.com/eclipse/che/pull/10440 did not help?
@gazarenkov #10440 is related to project import. I think it is another issue.
@artaleks9 what's the purpose of this test? Make sure that when dependencies are resolved it automatically triggers activity checker? This is not how activity checker works, as far as I know.
I do not think this is a P1 bug.
Dependency resolving not triggered activity checking for current implementation. Resolving can take a very long time it depends on you dependency declaration. So it definitely not P1 issue even maybe not a bug but expected behavior. For now leave it as a bug for discussing.
Agree with @vparfonov
If you can interact with IDE during dependency resolving (I believe it is the case) - it is very expected, some inconvenient but not really a bug as for current implementation.
You don't consider the workspace in use when it is actually resolving the dependencies? To me that sounds as activity in the workspace.
@slemeur yes, that's something to think about. It wasn't ever considered as activity since this is a background process.
I think we should consider it as an activity. If a user is importing a codebase with a lot of dependencies, the time needed to resolve them will be long. The user might switch to another browser tab, but if we kill the workspace while it was doing this operation, that is sad !
For what it's worth, by default there's no timeout set.
I kind of agree, that it should be investigated in a different issue, probably. Current behavior is expected behavior.
@eivantsov I agree that this behavior is expected . QE team will create another issue around this usecase.
@vkuznyetsov where is the other issue?
@slemeur we will create it later. I think there will be two issues: 1 - show user friendly message about stopping WS by timeout, 2 - propose to consider the resolving dependencies as WS activity.
Take into account that number 2 requires a general approach not just a fix.
I.e. something like "To make it possible to resolve big list of maven dependencies not running into idle timeout" likely wont work.
Most helpful comment
@artaleks9 what's the purpose of this test? Make sure that when dependencies are resolved it automatically triggers activity checker? This is not how activity checker works, as far as I know.
I do not think this is a P1 bug.