Describe the solution you'd like
Describe alternatives you've considered
Additional context

In case you were curious what that would look like - here's a previous exploration into an App Center dark mode @smockle did. More than a few people on our team would be open to actually making it happen if enough others want it.


@smockle Looking forward to it, the brown is a bit weird tho.
I'ma a Dark theme fan, make it please !
I want this so badly, every other dev web service I use has a dark mode so it's a big shock when I go to app center and get this bright dose of white
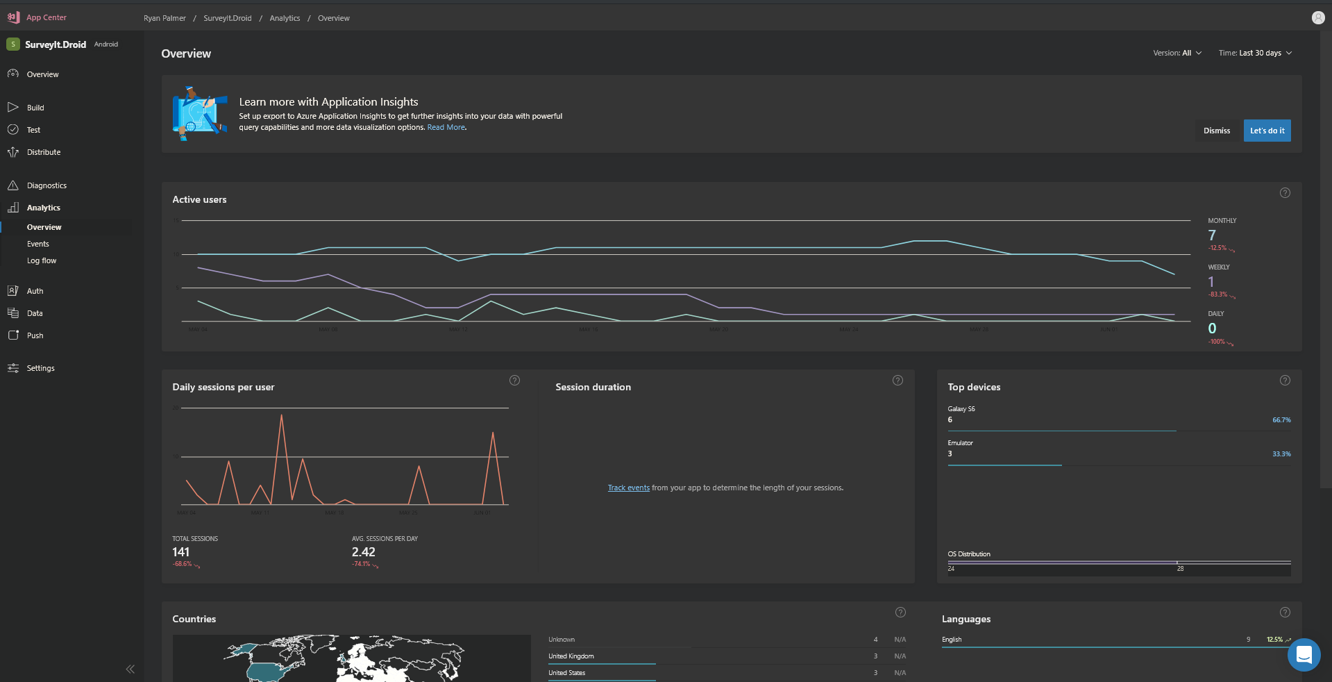
Hello all, I have great news - we have been working on some designs for App Center Dark Mode, and we will soon start with the implementation.
Here are some screens and components in Dark Mode - let us know if you have any feedback!


Components in dark mode:

Could you please also consider adding support for automatically switching between light and dark modes based upon the user's system setting in browsers that support it: https://webkit.org/blog/8840/dark-mode-support-in-webkit/
The explorations look great! :shipit:
I almost forgot that App Center isn't dark, as I have the DarkReader plugin for Chrome which does a great job at intelligently auto theming pages. Obviously it will be better if the site has a native mode though. This is how I see it

Hi everyone! The team has been working hard to provide a preview of the dark mode version of App Center. We still have some work left to do, but if you would like to try it early on, I can enable it for your account.
Kindly let us know via support if you'd like to try it out!
Thank you,
Blanca
@blparr I'd love to take a look, thanks! Will it adapt based on the user's dark/light theme, as per the CSS spec supported by WebKit?
@tonyarnold Yes, in browsers that support adapting to the OS theme an option will be present to 'auto-theme'!
Closing this now that preview has been shipped. https://twitter.com/VSAppCenter/status/1162469527671717890
Most helpful comment
In case you were curious what that would look like - here's a previous exploration into an App Center dark mode @smockle did. More than a few people on our team would be open to actually making it happen if enough others want it.